Aller guten Dinge sind ähh 11 – Helles Weizen
Aller guten Dinge sind ähh 11 – Helles Weizen
Hallo liebe Leute,
nach meinem Start ins Hobbybrauen vor fast anderthalb Jahren hat sich Sud für Sud immer mehr/neues Equipment angesammelt. Die letzten Anschaffungen, Utensilien fürs Hefebanking und ein Begleitkühler mit neuem Fass etc, haben meine Anlage vorerst komplettiert und dies möchte ich als Anlass für meine erste Braudoku zum 11. Sud nehmen.
Gebraut wurde das „Helle Weizen“ vom guten floflue. Ein Teil des Biers wird in 5l Fässchen abgefüllt und am Geburtstag meines Vaters ausgeschenkt.
Der Tag begann direkt anders als geplant: Ich hatte leider am Vortag keine Zeit meinen Krempel aus dem Keller zu holen und das Malz zu schroten, sodass dies am Brautag erledigt werden musste. Es konnte somit erst um 11 Uhr losgehen und ich musste notgedrungen auf das geplante Maltaseverfahren verzichten, da ich abends noch verplant war.
Die Gutmann wollte wohl schonmal guten Tag sagen: Geschrotet wurde mit einem Corona Nachbau: 2,5 kg Weizen; 1,1 kg Pilsner; je 0,5kg Münchner und Carahell. Dazu noch 450g fertig geschrotetes Carapils, das ich noch rumfliegen hatte und weg musste: Eingemaischt bei 47°C und 1. Rast für 20 Minuten bei 45°C Beim Hochheizen auf 63°C leider ständig „Wasser leer“-Alarm – trotz Rührwerk diesmal total schlechte Wärmeverteilung. Also musste das gute alte Paddel nochmal ran: Nach 30 Minuten ging es ohne Probleme weiter für 30 Minuten auf 72 °C – jetzt aber wieder mit Rührwerk: iodneutral: Umschöpfen in den Läuterbottich: Läuterruhe: 12,2 g feinster Spalter Select als VWH:
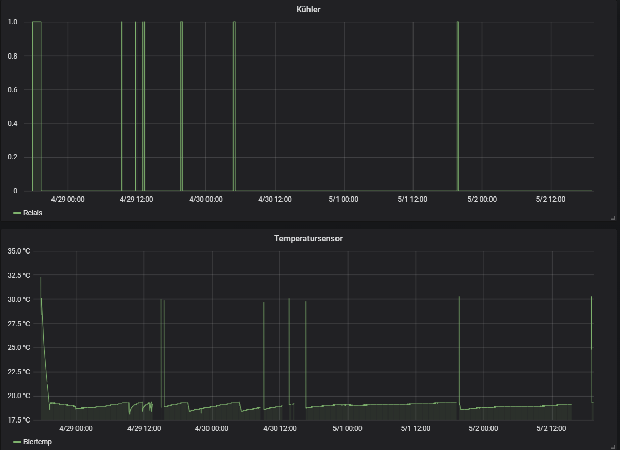
Läutern und Anschwänzen. Die Vorderwürze lief schon nach nem Liter klar und es ging diesmal angenehm fix Würzebruch – leider ein ganz wenig Schaum übergetreten. Gekocht wurde 70 Minuten. Weitere 17 g Spalter wurden nach 10 Minuten zugegeben. Mit der Kühlschlange gings dann runter auf 30 °C. Abseien über einen großen Monofilamentfilter im Fass und schön verpackt in die Isotasche. Ab jetzt übernimmt der Beistellkühler und bringt die Würze auf Anstelltemperatur von 19 °C. Zur selbst gebauten Steuerung habe ich hier etwas geschrieben: 13% Brix -> läuft Am nächsten Tag schon gut Aktivität und ein herrlicher Bananenduft Hier mal ein Bild vom Temperaturverlauf und den Kühlperioden des Kühlers bis jetzt (Die Temperaturausschläge sind Artefakte weil sich der Arduino leider ein paarmal aufgehängt hat – work in progress): Man sieht, die Gärung wird schon deutlich langsamer, aber ein wenig dauert es noch. Hätte wohl doch etwas weniger underpitchen sollen…
To be continued
nach meinem Start ins Hobbybrauen vor fast anderthalb Jahren hat sich Sud für Sud immer mehr/neues Equipment angesammelt. Die letzten Anschaffungen, Utensilien fürs Hefebanking und ein Begleitkühler mit neuem Fass etc, haben meine Anlage vorerst komplettiert und dies möchte ich als Anlass für meine erste Braudoku zum 11. Sud nehmen.
Gebraut wurde das „Helle Weizen“ vom guten floflue. Ein Teil des Biers wird in 5l Fässchen abgefüllt und am Geburtstag meines Vaters ausgeschenkt.
Der Tag begann direkt anders als geplant: Ich hatte leider am Vortag keine Zeit meinen Krempel aus dem Keller zu holen und das Malz zu schroten, sodass dies am Brautag erledigt werden musste. Es konnte somit erst um 11 Uhr losgehen und ich musste notgedrungen auf das geplante Maltaseverfahren verzichten, da ich abends noch verplant war.
Die Gutmann wollte wohl schonmal guten Tag sagen: Geschrotet wurde mit einem Corona Nachbau: 2,5 kg Weizen; 1,1 kg Pilsner; je 0,5kg Münchner und Carahell. Dazu noch 450g fertig geschrotetes Carapils, das ich noch rumfliegen hatte und weg musste: Eingemaischt bei 47°C und 1. Rast für 20 Minuten bei 45°C Beim Hochheizen auf 63°C leider ständig „Wasser leer“-Alarm – trotz Rührwerk diesmal total schlechte Wärmeverteilung. Also musste das gute alte Paddel nochmal ran: Nach 30 Minuten ging es ohne Probleme weiter für 30 Minuten auf 72 °C – jetzt aber wieder mit Rührwerk: iodneutral: Umschöpfen in den Läuterbottich: Läuterruhe: 12,2 g feinster Spalter Select als VWH:
Läutern und Anschwänzen. Die Vorderwürze lief schon nach nem Liter klar und es ging diesmal angenehm fix Würzebruch – leider ein ganz wenig Schaum übergetreten. Gekocht wurde 70 Minuten. Weitere 17 g Spalter wurden nach 10 Minuten zugegeben. Mit der Kühlschlange gings dann runter auf 30 °C. Abseien über einen großen Monofilamentfilter im Fass und schön verpackt in die Isotasche. Ab jetzt übernimmt der Beistellkühler und bringt die Würze auf Anstelltemperatur von 19 °C. Zur selbst gebauten Steuerung habe ich hier etwas geschrieben: 13% Brix -> läuft Am nächsten Tag schon gut Aktivität und ein herrlicher Bananenduft Hier mal ein Bild vom Temperaturverlauf und den Kühlperioden des Kühlers bis jetzt (Die Temperaturausschläge sind Artefakte weil sich der Arduino leider ein paarmal aufgehängt hat – work in progress): Man sieht, die Gärung wird schon deutlich langsamer, aber ein wenig dauert es noch. Hätte wohl doch etwas weniger underpitchen sollen…
To be continued
Re: Aller guten Dinge sind ähh 11 – Helles Weizen
Schöne Doku! Poste dann mal das Ergebnis :)
Re: Aller guten Dinge sind ähh 11 – Helles Weizen
Danke für die Blumen - hab gestern abgefüllt. Der abartig hohe SEV macht mir etwas sorgen, Geruch und Geschmack waren aber unauffällig bzw sehr gut. Außerdem hat das blöde Zuckercouleur aus dem Malzbier doch eine stärkere Zufärbung verursacht als gedacht.
- schwarzwaldbrauer
- Posting Freak

- Beiträge: 2300
- Registriert: Donnerstag 4. Januar 2018, 21:01
- Wohnort: 78112 St. Georgen
Re: Aller guten Dinge sind ähh 11 – Helles Weizen
Schöne Dokumentation, das ist von den Behältern her das gleiche Verfahren wie bei mir, der Läuterbottich wird kurzzeitig benutzt und per Handschöpfung befüllt.
Deshalb folgende Fragen:
1. Ist der isoliert?
2. Legst du dort eine kleine Menge heisses Wasser vor?
3. Wie lange läßt du die Maische dort ruhen vor dem Abläutern und Nachgiessen?
Im Voraus Danke für die Antworten.
Weiter gut Brau!
Deshalb folgende Fragen:
1. Ist der isoliert?
2. Legst du dort eine kleine Menge heisses Wasser vor?
3. Wie lange läßt du die Maische dort ruhen vor dem Abläutern und Nachgiessen?
Im Voraus Danke für die Antworten.
Weiter gut Brau!
Brau, schau wem.
Re: Aller guten Dinge sind ähh 11 – Helles Weizen
Malzbier zum karbonisieren benutzt? Warum?M0ps hat geschrieben: Samstag 12. Mai 2018, 12:28 Außerdem hat das blöde Zuckercouleur aus dem Malzbier doch eine stärkere Zufärbung verursacht als gedacht.
>>Impfung rettet Leben und Kultur!<<
"Viele Biere werden am Etikettierer gemacht"
"Viele Biere werden am Etikettierer gemacht"
Re: Aller guten Dinge sind ähh 11 – Helles Weizen
Malzbier hat er für seinen Starter verwendet sowie ich das sehe, oder?
Bei der Menge sollte Dich aber dann die Zufärbung nicht wirklich wundern.
Re: Aller guten Dinge sind ähh 11 – Helles Weizen
Ich denke, der Starter ist gemeint :)
"Es ist schon alles gesagt, nur noch nicht von jedem."
(Karl Valentin)
(Karl Valentin)
Re: Aller guten Dinge sind ähh 11 – Helles Weizen
Moin Moin,schwarzwaldbrauer hat geschrieben: Sonntag 13. Mai 2018, 00:21 Schöne Dokumentation, das ist von den Behältern her das gleiche Verfahren wie bei mir, der Läuterbottich wird kurzzeitig benutzt und per Handschöpfung befüllt.
Deshalb folgende Fragen:
1. Ist der isoliert?
2. Legst du dort eine kleine Menge heisses Wasser vor?
3. Wie lange läßt du die Maische dort ruhen vor dem Abläutern und Nachgiessen?
Im Voraus Danke für die Antworten.
Weiter gut Brau!
nee der ist nicht weiter isoliert. Auf die paar Grad kommt es beim Läutern ja nicht drauf an.
zu 2.: wieso sollte ich heißes Wasser vorlegen?
3. So etwa 15 - 20 Minuten. Ich stelle in der Zeit das Nachgusswasser auf und mache den Maischekessel sauber, schaue aber nicht so genau auf die Uhr.
Zur Malzbiersache:
Ja genau der Starter war gemeint. Eigentlich war der Plan den Starter über Nacht in den Kühlschrank zu stellen, damit die Hefe sedimentiert um dann den Überstand möglichst vollständig abzudekantieren. Ich hab das blöde Teil aber akut nicht reinbekommen und aktive Weizenhefe sedimentiert tendenziell nicht so richtig gut bei Raumtemperatur
Letzlich hab ich gut den Liter Flüssigkeit+Bodensatz reingeschüttet - die Farbe beim Abfüllen war eher so Bernstein.
Hintergrund: Ich hatte alles daheim außer DME und war zu geizig nur deshalb die Versandkosten zu berappen.
- schwarzwaldbrauer
- Posting Freak

- Beiträge: 2300
- Registriert: Donnerstag 4. Januar 2018, 21:01
- Wohnort: 78112 St. Georgen
Re: Aller guten Dinge sind ähh 11 – Helles Weizen
Hi,
hab im Läutergefäß auch noch nie Wasser vorgelegt, aber in den Rezepten von "Mein Sudhaus" liest man das immer wieder,
Bsp.:
http://meinsudhaus.de/bier-rezepte/ober ... e/koelsch/
Hat jemand eine Erklärung dafür?
hab im Läutergefäß auch noch nie Wasser vorgelegt, aber in den Rezepten von "Mein Sudhaus" liest man das immer wieder,
Bsp.:
http://meinsudhaus.de/bier-rezepte/ober ... e/koelsch/
Hat jemand eine Erklärung dafür?
Brau, schau wem.
- gulp
- Moderator

- Beiträge: 10711
- Registriert: Montag 20. Juli 2009, 21:57
- Wohnort: Nürnberg
- Kontaktdaten:
Re: Aller guten Dinge sind ähh 11 – Helles Weizen
Damit verhindert man, dass sich unter dem Läuterblech Luft sammelt, die dann das Läutern behindert.Hat jemand eine Erklärung dafür?
Im Übrigen sind wir für Rezepte von Mein Sudhaus hier nicht zuständig.
Gruß
Peter
>>Impfung rettet Leben und Kultur!<<
Ein Bayer ohne Bier ist ein gefährlich Thier!
https://biergrantler.de
https://stixbraeu.de
Ein Bayer ohne Bier ist ein gefährlich Thier!
https://biergrantler.de
https://stixbraeu.de
Re: Aller guten Dinge sind ähh 11 – Helles Weizen
Der weitere Gärverlauf war etwas eigenartig.
Nach 4 Tagen bin ich von 13 auf nur 10,4% Brix gekommen was einem SEV von 31% entspricht. Nach 2 weiteren Tagen 9,2% Brix - 46% SEV.
Dann hab ich die Hefe nochmal ordentlich aufgerührt und die Temperatur auf 20°C kommen lassen. Das hat geholfen: Einen weiteren Tag später bei 8,2% Brix - 58% SEV und noch 3 Tage später bei 6% Brix - 86% SEV.
Das hatte ich mir von der Hefe auch erwartet aber dann wurde es merkwürdig: 4 Tage nach der letzten Messung (14 Tage nach dem Brauen) wollte ich abfüllen und bin bei 5,6% Brix also einem SEV von 91% gelandet.
Hatte auch extra das Refraktometer nochmal überprüft (mit Wasser und Zuckerlösung) aber alles i.o.
Da das Bier sowohl optisch, geruchlich und geschmacklich unauffällig war, habe ich trotzdem abgefüllt und 10,2 g/l Zucker zugegeben um auf 6,5 g CO2/l zu kommen. Die Kontrollflasche steht aktuell bei 4,4 bar bei 24°C - das sind knapp 8 g/l CO2. Da hat sich also doch noch was am Extrakt getan trotz 91% SEV
Die Farbe ist wegen des künstlichen Lichts auf dem Bild etwas dunkler als in echt. Es ist eher ein dunkleres orange als bernstein - sieht aber sehr hübsch aus. Der Schaum steht wie ne 1 (ist auf dem Foto schon 5 Minuten alt) und die Carbonisierung ist wie erwartet ziemlich kräftig.
Die größte Überraschung - der Geschmack:
Nach dem SEV von 91% hatte ich ein sehr schlankes - schlimmstenfalls sogar saures Bier erwartet. Genau das Gegenteil ist der Fall: sehr kräftiger Körper - leider mit Tendenz ins Mastige. Der Geruch ist fruchtig/würzig. Der Geschmack ist deutlich fruchtig bananig, aber auch würzige Nelke ist zu schmecken. Im Nachgang bleibt die Süße noch recht lange präsent. Von den Hefearomen gesehen ein tolles Weizen, aber auch wenn ich eher körperreiche Weizen bevorzuge, ist mir das doch etwas zuviel. Mal schauen wie sich das mit der Zeit noch ändert...
Den SEV bringe ich mit der kräftigen Süße aber nach wie vor nicht zusammen
Ich hoffe es hat euch gefallen, bei mir gehts jedenfalls bald mit dem nächsten Sud weiter. Nebenbei wird noch ein Minikühlschrank aus dem Keller zu einer mobilen Zapfe für 5L Fässer mit umgebaut
Nach 4 Tagen bin ich von 13 auf nur 10,4% Brix gekommen was einem SEV von 31% entspricht. Nach 2 weiteren Tagen 9,2% Brix - 46% SEV.
Dann hab ich die Hefe nochmal ordentlich aufgerührt und die Temperatur auf 20°C kommen lassen. Das hat geholfen: Einen weiteren Tag später bei 8,2% Brix - 58% SEV und noch 3 Tage später bei 6% Brix - 86% SEV.
Das hatte ich mir von der Hefe auch erwartet aber dann wurde es merkwürdig: 4 Tage nach der letzten Messung (14 Tage nach dem Brauen) wollte ich abfüllen und bin bei 5,6% Brix also einem SEV von 91% gelandet.
Hatte auch extra das Refraktometer nochmal überprüft (mit Wasser und Zuckerlösung) aber alles i.o.
Da das Bier sowohl optisch, geruchlich und geschmacklich unauffällig war, habe ich trotzdem abgefüllt und 10,2 g/l Zucker zugegeben um auf 6,5 g CO2/l zu kommen. Die Kontrollflasche steht aktuell bei 4,4 bar bei 24°C - das sind knapp 8 g/l CO2. Da hat sich also doch noch was am Extrakt getan trotz 91% SEV
Die Farbe ist wegen des künstlichen Lichts auf dem Bild etwas dunkler als in echt. Es ist eher ein dunkleres orange als bernstein - sieht aber sehr hübsch aus. Der Schaum steht wie ne 1 (ist auf dem Foto schon 5 Minuten alt) und die Carbonisierung ist wie erwartet ziemlich kräftig.
Die größte Überraschung - der Geschmack:
Nach dem SEV von 91% hatte ich ein sehr schlankes - schlimmstenfalls sogar saures Bier erwartet. Genau das Gegenteil ist der Fall: sehr kräftiger Körper - leider mit Tendenz ins Mastige. Der Geruch ist fruchtig/würzig. Der Geschmack ist deutlich fruchtig bananig, aber auch würzige Nelke ist zu schmecken. Im Nachgang bleibt die Süße noch recht lange präsent. Von den Hefearomen gesehen ein tolles Weizen, aber auch wenn ich eher körperreiche Weizen bevorzuge, ist mir das doch etwas zuviel. Mal schauen wie sich das mit der Zeit noch ändert...
Den SEV bringe ich mit der kräftigen Süße aber nach wie vor nicht zusammen
Ich hoffe es hat euch gefallen, bei mir gehts jedenfalls bald mit dem nächsten Sud weiter. Nebenbei wird noch ein Minikühlschrank aus dem Keller zu einer mobilen Zapfe für 5L Fässer mit umgebaut
