Der Brautomat
Re: Der Brautomat
Ich nutze diese PWM Regler https://www.amazon.de/LAOMAO-Motorsteue ... 0F8PNXRGN/
Die haben für mich den Vorteil, dass ich nur ein Loch in die Schaltschranktür bohren muss. Die Platine habe ich auf der Innenseite der Tür montiert.
Das Rührwerk kommt hier an Motor + / Motor -. An In - kommt der Minus von der Minus Klemmleiste und an IN+ kommt der 12V+, der über das Relais geschaltet wird.
@Innu, das klingt ja großartig und hochinteressant :-) Die neue Regelung werde ich dann schnellstmöglich testen, wenn Du das Go dafür gibst.
Vielen Dank für Deine Mühen, die Du in das super Projekt steckst <3
Meine Steuerung sieht momentan so aus. Ist noch eine Baustelle aber es wird.
Ich habe einen alten Rittal AE Kasten genommen, weil der in der Arbeit nicht mehr benötigt wurde.
Die Stecker sind einfach nur XLR Stecker und nur für die Sensoren und die 12V Geräte wie Rührwerk und Pumpen.
Um zu verhindern, dass ich versehentlich die Sensoren mal auf die 12V Ports stecke, habe ich in den 12V Steckern einfach einen Pin abgezwickt und in den Pin in die 12V Buchsen gesteckt. Jetzt passen die 3 poligen Sensorstecker da nicht mehr rein. Steckercodierung einfach gemacht :-)
Ich nutze den PWM aber für meine HLT Pumpe. Das Rührwerk lasse ich einfach laufen und nehme es zur Läuterruhe raus.
Die haben für mich den Vorteil, dass ich nur ein Loch in die Schaltschranktür bohren muss. Die Platine habe ich auf der Innenseite der Tür montiert.
Das Rührwerk kommt hier an Motor + / Motor -. An In - kommt der Minus von der Minus Klemmleiste und an IN+ kommt der 12V+, der über das Relais geschaltet wird.
@Innu, das klingt ja großartig und hochinteressant :-) Die neue Regelung werde ich dann schnellstmöglich testen, wenn Du das Go dafür gibst.
Vielen Dank für Deine Mühen, die Du in das super Projekt steckst <3
Meine Steuerung sieht momentan so aus. Ist noch eine Baustelle aber es wird.
Ich habe einen alten Rittal AE Kasten genommen, weil der in der Arbeit nicht mehr benötigt wurde.
Die Stecker sind einfach nur XLR Stecker und nur für die Sensoren und die 12V Geräte wie Rührwerk und Pumpen.
Um zu verhindern, dass ich versehentlich die Sensoren mal auf die 12V Ports stecke, habe ich in den 12V Steckern einfach einen Pin abgezwickt und in den Pin in die 12V Buchsen gesteckt. Jetzt passen die 3 poligen Sensorstecker da nicht mehr rein. Steckercodierung einfach gemacht :-)
Ich nutze den PWM aber für meine HLT Pumpe. Das Rührwerk lasse ich einfach laufen und nehme es zur Läuterruhe raus.
Re: Der Brautomat
OK, dann wirkt der Befehl IDS:60 also nur bei Temperaturen niedriger als die eingestellte Kochtemperatur. Habe ich so verstanden, zwar schade aber ok.Innuendo hat geschrieben: Freitag 12. Dezember 2025, 10:43 Wenn du den PID Controller zum Würzekochen deaktivierst (empfohlen), wird die konstante Leistung (im Bild 69%) ab 95°C für das Kochen der Würze verwendet. Bei Dir steht vermutlich 80%
Aha, das man den Maischeplan auch im Pause Modus editieren kann, war mir so nicht bewusst, das ist dann natürlich kein Problem.Innuendo hat geschrieben: Freitag 12. Dezember 2025, 10:43 Klicke auf den Pause Button -> editiere den Step: +5 Minuten -> Maischeplan Speichern -> Zum Fortfahren mit angepasster Rastzeit wieder auf Pause klicken.
Vielen Dank, ich geb auf der HBCon einen aus
Viele Grüße
Jens
Jens
- Braufex
- Posting Freak

- Beiträge: 3039
- Registriert: Montag 6. August 2018, 22:22
- Wohnort: Kreis Augsburg
Re: Der Brautomat
Servus Innu,Vielen Dank, ich geb auf der HBCon einen aus![]()
da kommt was zusammen.
Das wird eine harte HBCon für Dich ...
Gruß Erwin
___________________________________________
Die Google-Forum-Suche.
Ich weiß zwar nicht wie, aber sie funktioniert prima ;-)
Die Google-Forum-Suche.
Ich weiß zwar nicht wie, aber sie funktioniert prima ;-)
-
Iserlohner
- Posting Klettermax

- Beiträge: 277
- Registriert: Sonntag 1. November 2020, 19:16
Re: Der Brautomat
Hey Innu.Innuendo hat geschrieben: Donnerstag 11. Dezember 2025, 20:58 Hallo,
es gibt immer mal wieder PNs nach betriebsbereiten Brautomaten. Anfang Januar biete ich nochmal fertige Platinen an (ohne Gehäuse). Bei Interesse einfach per PN melden.
Edit: zum Selbstkostenpreis und nur eine kleine Stückzahl (<10)
---
Wie geht es mit dem Brautomat weiter ...
User Chrs1978 hat den Starter gegeben, den Brautomat auch für Einkocher und ähnliche Systeme benutzbar zu machen. Meine Testumgbung: eine IDS (3.5kW) und ein Spaghetti Topf mit 7 Liter Wasser (edgecase aka worst case). Das Ziel: ein Maischeprozess mit maximal 0.3°C über Zieltemperatur. Kurzum: das war mit dem aktuellen Brautomat nur sehr schwer machbar. Die Ursache war die PID Logik (nach Ziegler).
Auf der Suche nach "wie machen das die Großen" bin ich auf eine Methode "lambda" gestoßen. Kurzbeschreibung:
Ein Kessel (egal wie groß) wird mit einem typischen Maischevolumen befüllt und die Heizung (egal welcher Typ) wird auf 100% eingeschaltet.
Jetzt wird die Zeit gemessen, wie lange dauert es, bis der Temperatursensor reagiert (-> Totzeit L)
Ab diesem Zeitpunkt wird wieder gemessen: wie schnell erwärmt sich die Flüssigkeit (-> Steigrate R)
Die Ermittlung von Totzeit L und Steigrate R dauert ca. 2 Minuten. Das ist der neue AutoTune Prozess. Anschließend hat der Brautomat alle Informationen, um (hoffentlich) alle Kesseltypen korrekt steuern zu können. Ergebnis in meinen Tests: Spaghetti-Kessel, 36l Kessel, 68l Kessel und HLT (Wasserkocher über Relais) wurden sehr genau gesteuert.
Für die Feinjustierer ist eine sehr simple Möglichkeit enthalten:
lambda_pid.jpg
-> Tuning Faktor Richtung "fast", verkürzt ich die Aufheizphasen, hat aber ggfs. auch overshoot
-> Tuning Faktor Richtung "slow", erhitzt die Maische schonender, bleibt aber ggfs. auch knapp unter der Zieltemperatur.
Vorteil: viel einfacher, schneller und anwenderfreundlich.
Nachteil: AutoTune muss von allen User durchgeführt werden.
Innu
Das klingt ja super.
Mein Setup sieht ja ähnlich aus.
Auch meine Sude sind immer nur so um die 10l "fertiges Bier", d.h. 7-8l Hauptguss
Bin gespannt, ob es mit dem neuen Regelmodus besser läuft.
Hast Du schon eine grobe Planung, wann der Regelmodus implementiert sein wird ?
Wird der Regelmodus umschaltbar sein (Wechsel zw. PID und Lambda) ?
Grüße aus dem Sauerland
Dirk
Re: Der Brautomat
Deine Anlage wäre für einen Test sehr interessant. Melde Dich, wenn Du etwas Zeit übrig hast.chrs1978 hat geschrieben: Freitag 12. Dezember 2025, 16:51 @Innu, das klingt ja großartig und hochinteressant :-) Die neue Regelung werde ich dann schnellstmöglich testen, wenn Du das Go dafür gibst.
Hammer. Das schaut mal richtig gut auschrs1978 hat geschrieben: Freitag 12. Dezember 2025, 16:51 Meine Steuerung sieht momentan so aus. Ist noch eine Baustelle aber es wird.
Re: Der Brautomat
nehme ich auf meine todo. Ein zusätzlicher Befehl für Thresoutput ist kein Hexenwerkjbrand hat geschrieben: Freitag 12. Dezember 2025, 19:39 OK, dann wirkt der Befehl IDS:60 also nur bei Temperaturen niedriger als die eingestellte Kochtemperatur. Habe ich so verstanden, zwar schade aber ok.
Ohja, sehr gerne. Dein Dunkles mit der W120 war klasse!jbrand hat geschrieben: Freitag 12. Dezember 2025, 19:39 Vielen Dank, ich geb auf der HBCon einen aus![]()
Innu
Re: Der Brautomat
Hi Dirk,
Innu
die Version mit neuem PID ist bei mir im Einsatz. Es gibt keine zwei Modi. Ich habe die alte PID Berechnung ersetzt. Niemand hatte Interesse, Lust oder Zeit, sich mit P, I oder D zu beschäftigen. Dein Setup wäre für Tests sehr interessant. Bitte per PN melden, wenn Du etwas Zeit & Lust hast.Iserlohner hat geschrieben: Freitag 12. Dezember 2025, 20:44 Mein Setup sieht ja ähnlich aus.
Auch meine Sude sind immer nur so um die 10l "fertiges Bier", d.h. 7-8l Hauptguss
Bin gespannt, ob es mit dem neuen Regelmodus besser läuft.
Hast Du schon eine grobe Planung, wann der Regelmodus implementiert sein wird ?
Wird der Regelmodus umschaltbar sein (Wechsel zw. PID und Lambda) ?
Innu
Re: Der Brautomat
Hey Erwin,
Innu
das wäre klasse!Braufex hat geschrieben: Freitag 12. Dezember 2025, 19:43da kommt was zusammen.Vielen Dank, ich geb auf der HBCon einen aus![]()
Das wird eine harte HBCon für Dich ...![]()
![]()
Innu
Re: Der Brautomat
@Innu, danke Dir :-) Dauert noch einwenig, bis ich damit brauen kann.Innuendo hat geschrieben: Freitag 12. Dezember 2025, 22:13
Deine Anlage wäre für einen Test sehr interessant. Melde Dich, wenn Du etwas Zeit übrig hast.
Hammer. Das schaut mal richtig gut aus
Aber zum testen der Steuerung ist eigentlich alles fertig. Bis auf die Pumpen, aber die sind nicht relevant für den Test.
Vielleicht klappts kommendes Wochenende. Unter der Woche ist leider zu wenig Zeit.
Re: Der Brautomat
Hallo Jens,
Du erstellst zwei Hardware Profile:
Profil mit dem Namen "maische36": Standard IDS Profil, 36 Liter Kessel
Profil mit dem Namen "maische7": ebenfalls IDS, aber kleiner Kessel mit 7 Liter (Spaghettitopf)
In jedem Profil sind die (zum Volumen oder Kesseltyp) passenden Parameter (PID, Leistung ab Übergang, etc.) hinterlegt. Bspw. durch AutoTune. Ich verwende in meiner Brauküche maische68, maische36 und maische7.
Im Maischeplan verwendest Du dann den Befehl IDSPROFIL: oder alternativ MAISCHEPROFIL: gefolgt vom Profilnamen (IDSPROFIL:maische7). Der Befehl bewirkt einen kompletten Switch von Kesseltyp A (groß) auf Kesseltyp B (mini). So lassen sich auch bei Earls Kochmaischverfahren oder Dekoktion Teilmaischen gut handeln. In der Planung daran denken, dass die "richtige" Teilmaische im Kessel verbleibt. Häufig steht in den Rezepte 1/3 Dickmaische ziehen und kochen. Wenn ein Induktionskochfeld zur Verfügung steht, dann musst du es umdrehen: 2/3 Dünnmaische ziehen, ggfs. auch etwas Dickmaische abschöpfen und die im Kessel verbliebene 1/3 Dickmaische kochen. Mit zwei oder drei Induktionsfeldern ist es etwas einfacher.
Innu
dafür bietet der Brautomat die Hardware Profile. Auf den Gedanken bin ich leider erst heute bei der Vorbereitung für einen neuen Sud gekommen.jbrand hat geschrieben: Freitag 12. Dezember 2025, 10:25 Nach der Anleitung sollte das Aufheizen zum Kochen mit den PID Werten erfolgen bis zur Übergangstemperatur, ab dann mit 80%. Nach einer Minute kommt dann der Steuerbefehl 60% und ab dann sollte der nächste Schritt Kochen nur mit 60% erfolgen. Das hat aber nicht geklappt, die 60% wurden ganz kurz eingestellt, dann aber sofort wieder mit den 80% weiter gekocht. Hab ich vielleicht die Anleitung falsch verstanden?
Du erstellst zwei Hardware Profile:
Profil mit dem Namen "maische36": Standard IDS Profil, 36 Liter Kessel
Profil mit dem Namen "maische7": ebenfalls IDS, aber kleiner Kessel mit 7 Liter (Spaghettitopf)
In jedem Profil sind die (zum Volumen oder Kesseltyp) passenden Parameter (PID, Leistung ab Übergang, etc.) hinterlegt. Bspw. durch AutoTune. Ich verwende in meiner Brauküche maische68, maische36 und maische7.
Im Maischeplan verwendest Du dann den Befehl IDSPROFIL: oder alternativ MAISCHEPROFIL: gefolgt vom Profilnamen (IDSPROFIL:maische7). Der Befehl bewirkt einen kompletten Switch von Kesseltyp A (groß) auf Kesseltyp B (mini). So lassen sich auch bei Earls Kochmaischverfahren oder Dekoktion Teilmaischen gut handeln. In der Planung daran denken, dass die "richtige" Teilmaische im Kessel verbleibt. Häufig steht in den Rezepte 1/3 Dickmaische ziehen und kochen. Wenn ein Induktionskochfeld zur Verfügung steht, dann musst du es umdrehen: 2/3 Dünnmaische ziehen, ggfs. auch etwas Dickmaische abschöpfen und die im Kessel verbliebene 1/3 Dickmaische kochen. Mit zwei oder drei Induktionsfeldern ist es etwas einfacher.
Innu
Re: Der Brautomat
Hi,Innuendo hat geschrieben: Freitag 19. Dezember 2025, 09:52
Du erstellst zwei Hardware Profile:
Profil mit dem Namen "maische36": Standard IDS Profil, 36 Liter Kessel
Profil mit dem Namen "maische7": ebenfalls IDS, aber kleiner Kessel mit 7 Liter (Spaghettitopf)
Hab ich das richtig verstanden dass ich nur einmal das Auto tune beim Einrichten des Brautomat machen muss und dann es egal welchen Topf 36 L. Oder Spaghettitopf 7 L. Benutze.
Man muss dann nur über das Profil zb 36 L. Kochen auf 80 % und beim Spaghettitopf auf 40 % einrichten?
Das würde ja den Brautomat sehr flexibel machen,
ein farbenfroher Gruß
Klecksi
Klecksi
Re: Der Brautomat
Hi Klecksi,
Beispiele Kessel: wenn ein 36 Liter Kessel auf einer IDS2 mit 20 oder 25 Liter verwendet wird, hat das nur geringe Auswirkung. Das kann in einem Profil bleiben. Aber zwischen 7, 36 und 68 Liter ist ein sehr großer Unterschied.
jbrand hatte zum Kochen eine zu hohe Leistung (80% von 3500Watt) für eine kleine Teilmaische. Sein Plan war eine Reduzierung auf 60% der Gesamtleistung (IDS:60), um ein Überkochen mit Sauerei zu vermeiden.
Innu
Du machst AutoTune je Kessel und je Heiztyp.klecksi hat geschrieben: Freitag 19. Dezember 2025, 10:10 Hab ich das richtig verstanden dass ich nur einmal das Auto tune beim Einrichten des Brautomat machen muss und dann es egal welchen Topf 36 L. Oder Spaghettitopf 7 L. Benutze.
Man muss dann nur über das Profil zb 36 L. Kochen auf 80 % und beim Spaghettitopf auf 40 % einrichten?
Das würde ja den Brautomat sehr flexibel machen,
Beispiele Kessel: wenn ein 36 Liter Kessel auf einer IDS2 mit 20 oder 25 Liter verwendet wird, hat das nur geringe Auswirkung. Das kann in einem Profil bleiben. Aber zwischen 7, 36 und 68 Liter ist ein sehr großer Unterschied.
jbrand hatte zum Kochen eine zu hohe Leistung (80% von 3500Watt) für eine kleine Teilmaische. Sein Plan war eine Reduzierung auf 60% der Gesamtleistung (IDS:60), um ein Überkochen mit Sauerei zu vermeiden.
Innu
Re: Der Brautomat
Hallo Klaus,
vielen Dank für die Anregung, ich wusste bislang nicht, dass man die Profile auch während des Maischens mit einem Spezialbefehl umswitchen kann. Das ist natürlich sehr praktisch und ich probiere daas demnächst aus.
vielen Dank für die Anregung, ich wusste bislang nicht, dass man die Profile auch während des Maischens mit einem Spezialbefehl umswitchen kann. Das ist natürlich sehr praktisch und ich probiere daas demnächst aus.
Viele Grüße
Jens
Jens
Re: Der Brautomat
Hallo Klaus,Innuendo hat geschrieben: Freitag 19. Dezember 2025, 10:40 Hi Klecksi,
Du machst AutoTune je Kessel und je Heiztyp.
Beispiele Kessel: wenn ein 36 Liter Kessel auf einer IDS2 mit 20 oder 25 Liter verwendet wird, hat das nur geringe Auswirkung. Das kann in einem Profil bleiben. Aber zwischen 7, 36 und 68 Liter ist ein sehr großer Unterschied.
jbrand hatte zum Kochen eine zu hohe Leistung (80% von 3500Watt) für eine kleine Teilmaische. Sein Plan war eine Reduzierung auf 60% der Gesamtleistung (IDS:60), um ein Überkochen mit Sauerei zu vermeiden.
Innu
Danke für die Erklärung.
Also für jeden Topf ein Profil anlegen und Auto tune machen.
Das heißt im jeden Profil wird das spezifische zum Topf gespeichert.
Nicht wie ich dachte einmal Auto tune und das gilt für alle Profile.
Super Sache.
ein farbenfroher Gruß
Klecksi
Klecksi
Re: Der Brautomat
Brautomat V 1.60 beta
nach einigen Wochen Entwicklung wurde letzte Woche eine beta Phase mit ein paar Usern gestartet. Ich habe heute die Version 1.60 beta auf github für WebUpdate bereitgestellt (Testversion muss aktiviert sein).
beta: es ist eine Testversion. bitte vor dem Update ein Backup erstellen.
breaking changes:
nach einem WebUpdate von 1.59 oder älter muss AutoTune für alle Kessel neue PID Parameter ermitteln. AutoTune benötigt ab V 1.60 nur noch ca. 2 Minuten. Die PID Parameter aus 1.59 und älter können nicht verwendet werden.
Neuer PID Controller:
Je nach Kesselvolumen ermittelt AutoTune einen PI oder einen PID Regler. Zusätzlich ermittelt AutoTune eine optimierte Taktung (powerSampleTime und sampleTime). Der Parameter "Leistung ab Übergang (noPIDBoil) wird ebenfalls automatisch ermittelt.
Vorgehen AutoTune:
1) Kessel befüllen
• Fülle den Kessel mit einer typischen Menge Wasser, so wie du später meist braust.
• Idealerweise warmes Wasser: etwa 40–50 °C
2) Rühren / Umwälzen
• Falls du ein Rührwerk oder eine Pumpe nutzt: einschalten.
• Dann 2–5 Minuten warten, bis die Temperatur am Sensor halbwegs ruhig ist. Kleine Schwankungen sind normal (z. B. ±0,05…0,1 °C).
3) Sensor und Setup kurz prüfen
• Sensor sitzt so, wie du ihn beim Brauen auch nutzt (nicht „frei im Wasser hängend“).
AutoTune starten:
Der AutoTune Prozess wird wie gehabt aktiviert. Neu ist der Parameter Kesselvolumen. Das ist das Volumen aus 1) • Starte AutoTune mit dem Power-Button
• Dann ca. 2 Minuten warten, ohne etwas zu verändern.
Der AutoTune Prozess beendet sich nach Abschluss selbständig und speichert alle Parameter ab. User mit VSCode oder Arduino IDE können mir gerne ein copy & paste aus der seriellen Konsole zum AutoTune Prozess zusenden. Das wäre sehr hilfreich
Ich empfehle nach dem AutoTune einen kurzen Testlauf: Maischeplan mit einer Rast bei 67°C und 10 Minuten Dauer. Der Test kann mit dem Wasser für AutoTune durchgeführt werden. Kurzbeschreibung neuer PID Controller
Zielsetzung:
• Brautechnisch sinnvolle Temperaturführung für den Maischeprozess
• Fokus auf schonende Enzymbereiche und praxisnahe Rasttemperaturen
• Lieber ein kleiner Overshoot (0.1–0.3 K) als endloses Herantasten
• PID Controller ohne Abhängigkeit Heizquelle
• "magische" Koeffizienten aus der alten PID-Methode Ziegler Nichols los werden
Phasen (mutual exclusive):
1) HEAT-UP
• Aktiv, wenn Ist-Temperatur viel kleiner als Soll-Temperatur (großer Temperaturabstand)
• Ziel: maximale Beschleunigung innerhalb der Hardware-Grenzen
• PID arbeitet mit aggressiven Parametern (max power)
2) APPROACH
• Aktiv, wenn Ist-Temperatur sich Soll-Temperatur nähert (mittlerer ΔT-Bereich)
• Ziel: Steigung deutlich moderater, aber noch klarer Vortrieb
3) COASTING
• Aktiv, wenn Ist-Temperatur sehr nah an Soll-Temperatur ist (kleiner ΔT-Bereich)
• Ziel: letzte 0.2–0.5 K möglichst sauber „ausgleiten“
• bewusst erlaubter Overshoot ca. 0.1–0.3 K
• Output wird frühzeitig reduziert, thermische Trägheit trägt System
Überlagerte Mechanismen (können in jeder Phase wirken):
a) Enzym-Limiter (optional im Rezept einzustellen):
• Temperaturfenster durch User konfigurierbar (z.B. 50–75 °C im Rezept einzutragen)
• Begrenzt den maximalen Heizoutput, um dT/dt (K/min) zu reduzieren
• Ziel: Enzyme schonen (z.B. < 1.5 K/min im Enzymbereich)
• Kein eigener Modus, sondern Output-Deckel nach dem PID-Compute
• kann mit Start 0°C und Ende 0°C deaktiviert werden (bspw. bei Kombirast mit Einmaischen bei 68°C)
• kann zusätzlich per Schalter in der Kesselkonfiguration deaktiviert werden (bspw. bei Nachguss)
b) noPIDBoil:
• Spezialfall für Kochphase, Bypass des PID-Reglers
• Output Steuerung über separate Schwellen (Übergang zum Kochen -> Leistung ab Übergang)
c) Tuning Factor (0.0 – 2.0):
• „Drehregler“ für den Enduser (z.B. slow / brewsafe / fast)
• Skaliert intern:
• Phasenübergänge (ΔT-Start für APPROACH/COAST)
• effektive PID-Gains je Phase (Kp, Ki, ggf. Kd)
• Limits für Enzym-Limiter und COAST-Output
Reihenfolge Berechnung der Leistung:
1. Feststellen der Basis-Phase (HEAT-UP / APPROACH / COAST)
2. PID-Berechnung (P, I, D) mit phasenabhängigen, tuneFactor-skalierten Parametern
3. Anwenden von Output-Limits (outMin/outMax, ggf. noPIDBoil)
4. Anwenden von Enzym-Limiter (nur als Deckel, wenn Temperatur Maische im Enzymfenster liegt)
5. Anwenden von Anti-I-Windup (phasenabhängige I-Limits / Back-Calculation)
6. Rückgabe des finalen Outputs an KETTLES / FSM
Changelog:
• das Web Interface ist in viele Sprachen übersetzt. Die Sprachdateien werden bei Auswahl nachgeladen.
• WLAN: der Brautomat versucht nun immer eine Verbindung zu einem AP mit der besten Signalstärke herzustellen
• Fehlerbehebungen Sensoren DS18B20: es war möglich, dass der OneWire Bus blockiert wurde
• Fehlerbehebungen Aktoren: der Schaltzustand konnte unter bestimmten Bedingungen nicht korrekt sein
• Finite state machine: vollständige Trennung von Steuerung (FSM) und UI
• FSM: alle Tasks (sensors, actors, kettles, Ddisplay, chart, sys ...) vollständig in FSM non-blocking integriert
• GGM IDS: Steuerung per Remote Control statt busy wait blocking
• uvm.
Innu
nach einigen Wochen Entwicklung wurde letzte Woche eine beta Phase mit ein paar Usern gestartet. Ich habe heute die Version 1.60 beta auf github für WebUpdate bereitgestellt (Testversion muss aktiviert sein).
beta: es ist eine Testversion. bitte vor dem Update ein Backup erstellen.
breaking changes:
nach einem WebUpdate von 1.59 oder älter muss AutoTune für alle Kessel neue PID Parameter ermitteln. AutoTune benötigt ab V 1.60 nur noch ca. 2 Minuten. Die PID Parameter aus 1.59 und älter können nicht verwendet werden.
Neuer PID Controller:
Je nach Kesselvolumen ermittelt AutoTune einen PI oder einen PID Regler. Zusätzlich ermittelt AutoTune eine optimierte Taktung (powerSampleTime und sampleTime). Der Parameter "Leistung ab Übergang (noPIDBoil) wird ebenfalls automatisch ermittelt.
Vorgehen AutoTune:
1) Kessel befüllen
• Fülle den Kessel mit einer typischen Menge Wasser, so wie du später meist braust.
• Idealerweise warmes Wasser: etwa 40–50 °C
2) Rühren / Umwälzen
• Falls du ein Rührwerk oder eine Pumpe nutzt: einschalten.
• Dann 2–5 Minuten warten, bis die Temperatur am Sensor halbwegs ruhig ist. Kleine Schwankungen sind normal (z. B. ±0,05…0,1 °C).
3) Sensor und Setup kurz prüfen
• Sensor sitzt so, wie du ihn beim Brauen auch nutzt (nicht „frei im Wasser hängend“).
AutoTune starten:
Der AutoTune Prozess wird wie gehabt aktiviert. Neu ist der Parameter Kesselvolumen. Das ist das Volumen aus 1) • Starte AutoTune mit dem Power-Button
• Dann ca. 2 Minuten warten, ohne etwas zu verändern.
Der AutoTune Prozess beendet sich nach Abschluss selbständig und speichert alle Parameter ab. User mit VSCode oder Arduino IDE können mir gerne ein copy & paste aus der seriellen Konsole zum AutoTune Prozess zusenden. Das wäre sehr hilfreich
Ich empfehle nach dem AutoTune einen kurzen Testlauf: Maischeplan mit einer Rast bei 67°C und 10 Minuten Dauer. Der Test kann mit dem Wasser für AutoTune durchgeführt werden. Kurzbeschreibung neuer PID Controller
Zielsetzung:
• Brautechnisch sinnvolle Temperaturführung für den Maischeprozess
• Fokus auf schonende Enzymbereiche und praxisnahe Rasttemperaturen
• Lieber ein kleiner Overshoot (0.1–0.3 K) als endloses Herantasten
• PID Controller ohne Abhängigkeit Heizquelle
• "magische" Koeffizienten aus der alten PID-Methode Ziegler Nichols los werden
Phasen (mutual exclusive):
1) HEAT-UP
• Aktiv, wenn Ist-Temperatur viel kleiner als Soll-Temperatur (großer Temperaturabstand)
• Ziel: maximale Beschleunigung innerhalb der Hardware-Grenzen
• PID arbeitet mit aggressiven Parametern (max power)
2) APPROACH
• Aktiv, wenn Ist-Temperatur sich Soll-Temperatur nähert (mittlerer ΔT-Bereich)
• Ziel: Steigung deutlich moderater, aber noch klarer Vortrieb
3) COASTING
• Aktiv, wenn Ist-Temperatur sehr nah an Soll-Temperatur ist (kleiner ΔT-Bereich)
• Ziel: letzte 0.2–0.5 K möglichst sauber „ausgleiten“
• bewusst erlaubter Overshoot ca. 0.1–0.3 K
• Output wird frühzeitig reduziert, thermische Trägheit trägt System
Überlagerte Mechanismen (können in jeder Phase wirken):
a) Enzym-Limiter (optional im Rezept einzustellen):
• Temperaturfenster durch User konfigurierbar (z.B. 50–75 °C im Rezept einzutragen)
• Begrenzt den maximalen Heizoutput, um dT/dt (K/min) zu reduzieren
• Ziel: Enzyme schonen (z.B. < 1.5 K/min im Enzymbereich)
• Kein eigener Modus, sondern Output-Deckel nach dem PID-Compute
• kann mit Start 0°C und Ende 0°C deaktiviert werden (bspw. bei Kombirast mit Einmaischen bei 68°C)
• kann zusätzlich per Schalter in der Kesselkonfiguration deaktiviert werden (bspw. bei Nachguss)
b) noPIDBoil:
• Spezialfall für Kochphase, Bypass des PID-Reglers
• Output Steuerung über separate Schwellen (Übergang zum Kochen -> Leistung ab Übergang)
c) Tuning Factor (0.0 – 2.0):
• „Drehregler“ für den Enduser (z.B. slow / brewsafe / fast)
• Skaliert intern:
• Phasenübergänge (ΔT-Start für APPROACH/COAST)
• effektive PID-Gains je Phase (Kp, Ki, ggf. Kd)
• Limits für Enzym-Limiter und COAST-Output
Reihenfolge Berechnung der Leistung:
1. Feststellen der Basis-Phase (HEAT-UP / APPROACH / COAST)
2. PID-Berechnung (P, I, D) mit phasenabhängigen, tuneFactor-skalierten Parametern
3. Anwenden von Output-Limits (outMin/outMax, ggf. noPIDBoil)
4. Anwenden von Enzym-Limiter (nur als Deckel, wenn Temperatur Maische im Enzymfenster liegt)
5. Anwenden von Anti-I-Windup (phasenabhängige I-Limits / Back-Calculation)
6. Rückgabe des finalen Outputs an KETTLES / FSM
Changelog:
• das Web Interface ist in viele Sprachen übersetzt. Die Sprachdateien werden bei Auswahl nachgeladen.
• WLAN: der Brautomat versucht nun immer eine Verbindung zu einem AP mit der besten Signalstärke herzustellen
• Fehlerbehebungen Sensoren DS18B20: es war möglich, dass der OneWire Bus blockiert wurde
• Fehlerbehebungen Aktoren: der Schaltzustand konnte unter bestimmten Bedingungen nicht korrekt sein
• Finite state machine: vollständige Trennung von Steuerung (FSM) und UI
• FSM: alle Tasks (sensors, actors, kettles, Ddisplay, chart, sys ...) vollständig in FSM non-blocking integriert
• GGM IDS: Steuerung per Remote Control statt busy wait blocking
• uvm.
Innu
- ralfsteck
- Posting Klettermax

- Beiträge: 222
- Registriert: Mittwoch 20. März 2019, 09:50
- Wohnort: Friedrichshafen
Re: Der Brautomat
Ich bin gerade am Rumbasteln und Suchen, warum mein Display spinnt (ist wohl kaputt), da fällt mir auf: Neu installiertes System: Funktioniert beim Laden im Browser super. Aber nachdem ich das angehängte Backup eingespielt habe, brauche ich x Versuche (Edge geht besser als Chrome), um das Webinterface mit allen Symbolen und CSS zu laden. Ich habe die 1.59beta.
Ist für mich jetzt nicht mehr relevant, weil ich mit der 1.6 eh alle Autotunes neu machen muss, aber vielleicht hilft es beim Debugging.
Ist für mich jetzt nicht mehr relevant, weil ich mit der 1.6 eh alle Autotunes neu machen muss, aber vielleicht hilft es beim Debugging.
- Dateianhänge
-
brautomat-02-10-2025 alle Töpfe kalibriert.zip- (2.39 KiB) 57-mal heruntergeladen
Gruß, Ralf
Weizenfanatiker, Bottichmaischer und Brauschrauber vom Bodensee.
Weizenfanatiker, Bottichmaischer und Brauschrauber vom Bodensee.
Re: Der Brautomat
Ich habe Deine config bei mir eingespielt: ich kann nichts negatives feststellen.
Dein Backup ist mit Version 1.57.11 erstellt. Das ist schon etwas älter. Außerdem sind die alten PID Parameter enthalten. Die lassen sich mit V 1.60 nicht weiter verwenden.
Aber Du hast mich unbewusst auf etwas hingewiesen:
IDS User bitte in der beta keinen PIN Interrupt konfigurieren. Der Pin Interrupt (Backchannel) wird nicht ausgelesen und ist im Web Interface deaktiviert. Durch das Restore hat ralfsteck den Pin Interrupt aktiviert und bekommt ihn nicht mehr weg ;-)
Dein Backup ist mit Version 1.57.11 erstellt. Das ist schon etwas älter. Außerdem sind die alten PID Parameter enthalten. Die lassen sich mit V 1.60 nicht weiter verwenden.
Aber Du hast mich unbewusst auf etwas hingewiesen:
IDS User bitte in der beta keinen PIN Interrupt konfigurieren. Der Pin Interrupt (Backchannel) wird nicht ausgelesen und ist im Web Interface deaktiviert. Durch das Restore hat ralfsteck den Pin Interrupt aktiviert und bekommt ihn nicht mehr weg ;-)
- ralfsteck
- Posting Klettermax

- Beiträge: 222
- Registriert: Mittwoch 20. März 2019, 09:50
- Wohnort: Friedrichshafen
Re: Der Brautomat
Das war das Backup, das ich direkt nach dem Autotune gemacht habe, deshalb ist es schon älter.
Ich habe inzwischen die 1.6beta neu installiert und die (ich bin so clever
) von mir vorher aufgeschriebenen Werte eingesetzt. Läuft wirklich besser jetzt.
Autotune wird morgen gemacht.
Ich habe inzwischen die 1.6beta neu installiert und die (ich bin so clever
Autotune wird morgen gemacht.
Gruß, Ralf
Weizenfanatiker, Bottichmaischer und Brauschrauber vom Bodensee.
Weizenfanatiker, Bottichmaischer und Brauschrauber vom Bodensee.
-
Euphro
- Neuling

- Beiträge: 3
- Registriert: Freitag 28. Januar 2022, 16:25
- Wohnort: Oldenburg in Holstein
Re: Der Brautomat
Moin,
Ich habe meinen Brautomaten zusammen gebaut und einen kleinen Durchlauf mit Wasser getestet. Läuft alles super! Vielen Dank bis hierher schonmal an Innu für das Bereitstellen der Komponenten und den Support! Lesson learned: bei meinem verbauten 4,7Ohm Widerstand fehlten noch 4695 Ohm bis der Sensor erkannt wurde :D
Nun meine Frage: ich habe mir das Fregga Case von einem Bekannten drucken lassen. Als ich jetzt die Platine befestigen wollte, ist mir aufgefallen, dass die Befestigungspunkte nicht zur Platine passen. Ich habe hier raus gelesen, dass es eine neue Platine gibt, daher meine Vermutung, dass das Case noch auf die Alte ausgelegt ist, liege ich da richtig?
Viele Grüße
Ich habe meinen Brautomaten zusammen gebaut und einen kleinen Durchlauf mit Wasser getestet. Läuft alles super! Vielen Dank bis hierher schonmal an Innu für das Bereitstellen der Komponenten und den Support! Lesson learned: bei meinem verbauten 4,7Ohm Widerstand fehlten noch 4695 Ohm bis der Sensor erkannt wurde :D
Nun meine Frage: ich habe mir das Fregga Case von einem Bekannten drucken lassen. Als ich jetzt die Platine befestigen wollte, ist mir aufgefallen, dass die Befestigungspunkte nicht zur Platine passen. Ich habe hier raus gelesen, dass es eine neue Platine gibt, daher meine Vermutung, dass das Case noch auf die Alte ausgelegt ist, liege ich da richtig?
Viele Grüße
Re: Der Brautomat
Hallo
edit: im alter lässt die Erinnerung nach
auf den Bildern von Fregga ist die alte Platine für den ESP8266 zu sehen. Vor etwa 2 Jahren hatte ich mal eine Adapterplatte für das FreggaCase erstellt. Bitte prüfe vor dem Druck die Maße der Lochung. Die FreeCad Datei kann ich zusenden, falls das nicht passend ist.
Innu
grins - falls es Dir hilft: du warst nicht der Erste mit einem 4.7Ohm WiderstandEuphro hat geschrieben: Mittwoch 24. Dezember 2025, 00:10 Lesson learned: bei meinem verbauten 4,7Ohm Widerstand fehlten noch 4695 Ohm bis der Sensor erkannt wurde :D
Ich schaue mir das nach Weihnachten an. Das Gehäuse wurde vom User Fregga konstruiert. Aus Lizenzgründen konnten leider nur die fertigen Dateien für den 3D Druck bereit gestellt werden. Wenn die Befestigungspunkte nicht zur Platine passen, kann ich als Lösung nur eine "Platinen-Trägerplatte" erstellen: eine 2mm rechteckige Platte mit Lochung für das Gehäuse und Lochung für die Platine. Dann sind 4 Schrauben und Abstandshalter zus. erforderlich. Besser wäre, wenn Fregga hier mitliest und sich das anschaut.Euphro hat geschrieben: Mittwoch 24. Dezember 2025, 00:10 Nun meine Frage: ich habe mir das Fregga Case von einem Bekannten drucken lassen. Als ich jetzt die Platine befestigen wollte, ist mir aufgefallen, dass die Befestigungspunkte nicht zur Platine passen. Ich habe hier raus gelesen, dass es eine neue Platine gibt, daher meine Vermutung, dass das Case noch auf die Alte ausgelegt ist, liege ich da richtig?
edit: im alter lässt die Erinnerung nach
auf den Bildern von Fregga ist die alte Platine für den ESP8266 zu sehen. Vor etwa 2 Jahren hatte ich mal eine Adapterplatte für das FreggaCase erstellt. Bitte prüfe vor dem Druck die Maße der Lochung. Die FreeCad Datei kann ich zusenden, falls das nicht passend ist.
Innu
- Dateianhänge
-
Platinentraeger_Fregga.zip- (16.76 KiB) 89-mal heruntergeladen
- ralfsteck
- Posting Klettermax

- Beiträge: 222
- Registriert: Mittwoch 20. März 2019, 09:50
- Wohnort: Friedrichshafen
Re: Der Brautomat
Rückmeldung zur 1.60.0 - ich habe es beim Anlegen der IDS5 geschafft, einen Interrupt-Pin anzugeben. Jetzt ist der Punkt ausgegraut, ich kann ihn nicht mehr rausnehmen.
Gruß, Ralf
Weizenfanatiker, Bottichmaischer und Brauschrauber vom Bodensee.
Weizenfanatiker, Bottichmaischer und Brauschrauber vom Bodensee.
Re: Der Brautomat
Aktiviere bitte unter System -> WebUpdate mit Testversion. Wenn Du jetzt ein WebUpdate durchfühst, kommt Version 1.60.3
Der PIN Interrupt (Backchannel) verschwindet dann. Bitte AutoTune nach dem WebUpdate wiederholen.
Der PIN Interrupt (Backchannel) verschwindet dann. Bitte AutoTune nach dem WebUpdate wiederholen.
- ralfsteck
- Posting Klettermax

- Beiträge: 222
- Registriert: Mittwoch 20. März 2019, 09:50
- Wohnort: Friedrichshafen
Re: Der Brautomat
Da kommt sogar die 1.60.4

Noch ein Verbesserungsvorschlag: der Dashboard-Bereich als einzelne Webadresse. Dann könnte man das - wie Du es irgendwann mal gezeigt hast - als Anzeige nutzen.
Und insgesamt wünsche ich dir einfach mal im Namen aller Brautomat Nutzer schöne Weihnachten und ein gutes neues Jahr. Vielen Dank für die Software und den unglaublich guten Support.
Noch ein Verbesserungsvorschlag: der Dashboard-Bereich als einzelne Webadresse. Dann könnte man das - wie Du es irgendwann mal gezeigt hast - als Anzeige nutzen.
Und insgesamt wünsche ich dir einfach mal im Namen aller Brautomat Nutzer schöne Weihnachten und ein gutes neues Jahr. Vielen Dank für die Software und den unglaublich guten Support.
Gruß, Ralf
Weizenfanatiker, Bottichmaischer und Brauschrauber vom Bodensee.
Weizenfanatiker, Bottichmaischer und Brauschrauber vom Bodensee.
Re: Der Brautomat
ja, und wenn ich mit den Tests an meinem HLT /Relais) fertig werde, dann kommt auch noch .5
Der User chrs1978 hat mit einem Einkocher getestet. Das Ergebnis war im Vergleich zu IDS weniger gut.
Edit: im Ablauf Relais/SSR war ein Fehler. Die Korrektur 1.60.5 ist online
Der User chrs1978 hat mit einem Einkocher getestet. Das Ergebnis war im Vergleich zu IDS weniger gut.
Edit: im Ablauf Relais/SSR war ein Fehler. Die Korrektur 1.60.5 ist online
Re: Der Brautomat
Hallo zusammen,
erstmal noch frohe Festtage.
Ich habe gestern und heute den Brautomaten aufgebaut und in Betrieb genommen: erstmal ein großes Dankeschön alle all, die daran mitgearbeitet haben. Bis auf 2 kleine Fehler meinerseits lief alles reibungslos. Ich nutze Version 1.59.9.
Ich habe nur etwas (Verständnis-) Probleme mit der Einbindung meines Einkochers über einen Tasmota Webhook. Ansprechen kann ich den Tasmota über‘s Web problemlos und ich habe den Webhook mit „ http://a.b.c.d/cm?cmnd=Power1%20“ eingetragen. Wenn ich die Option „0/1“ auswähle und speichere scheint die Einstellung nicht übernommen zu werden. Sobald ich die Einstellung erneut öffne, erscheint wieder „on/off“.
Aber das Tasmota-Device erkennt auch „on/off“. Damit habe ich aber dann wohl ein Verständnisproblem mit der Anzeige grün/rot und 100%. Bedeutet „rot“ „ein“ und „grün“ „aus“, oder umgekehrt? Beim Rührwerk ist „grün“ „ein“ und „blau“ aus (oder ich habe was falsch verstanden/eingestellt). Wenn ich das übertrage, geht der Kocher bei „rot“ auf ein. Die Leistungsanzeige zeigt bei „rot“ 100% und bei „grün“ 0%.
Edit: bei der Einstellung „Schaltzyklus“ verstehe ich die „[5000]“ als Voreinstellung, angezeigt werden 1000 und ändern kann ich das zumindest nicht.
Viele Grüße,
Andreas
erstmal noch frohe Festtage.
Ich habe gestern und heute den Brautomaten aufgebaut und in Betrieb genommen: erstmal ein großes Dankeschön alle all, die daran mitgearbeitet haben. Bis auf 2 kleine Fehler meinerseits lief alles reibungslos. Ich nutze Version 1.59.9.
Ich habe nur etwas (Verständnis-) Probleme mit der Einbindung meines Einkochers über einen Tasmota Webhook. Ansprechen kann ich den Tasmota über‘s Web problemlos und ich habe den Webhook mit „ http://a.b.c.d/cm?cmnd=Power1%20“ eingetragen. Wenn ich die Option „0/1“ auswähle und speichere scheint die Einstellung nicht übernommen zu werden. Sobald ich die Einstellung erneut öffne, erscheint wieder „on/off“.
Aber das Tasmota-Device erkennt auch „on/off“. Damit habe ich aber dann wohl ein Verständnisproblem mit der Anzeige grün/rot und 100%. Bedeutet „rot“ „ein“ und „grün“ „aus“, oder umgekehrt? Beim Rührwerk ist „grün“ „ein“ und „blau“ aus (oder ich habe was falsch verstanden/eingestellt). Wenn ich das übertrage, geht der Kocher bei „rot“ auf ein. Die Leistungsanzeige zeigt bei „rot“ 100% und bei „grün“ 0%.
Edit: bei der Einstellung „Schaltzyklus“ verstehe ich die „[5000]“ als Voreinstellung, angezeigt werden 1000 und ändern kann ich das zumindest nicht.
Viele Grüße,
Andreas
Re: Der Brautomat
Hallo,
webhook habe ich mal auf Wunsch implementiert und mit meinen Shellys getestet. Leider gab es dann von dem User kein Feedback mehr. Das Modul habe ich dann auf "warten/nicht so wichtig" gesetzt. In der aktuellen 1.60.6 habe ich die von dir beschriebenen Fehler korrigiert. AutoTune habe ich für webhook angepasst. Der Schaltzyklus und die Taktung sind noch nicht für webhook optimiert. Meine Empfehlung nach AutoTune: starte mit einem Schaltzyklus 45s und einer Taktung 3s. Bitte sende mir das AutoTune Log. Feedback wäre hilfreich, um das Modul Kesseltyp webhook robuster zu machen.
Innu
Danke für das Feedback webhook. Ich habe mit Deiner Beschreibung webhook Kessel überprüft: die Auswahl Power wird in der V 1.59 nicht korrekt übernommen. Bitte aktiviere WebUpdate mit Testversion und aktualisiere auf V 1.60.6 betaak59 hat geschrieben: Donnerstag 25. Dezember 2025, 20:50 Ich nutze Version 1.59.9.
...
Ich habe nur etwas (Verständnis-) Probleme mit der Einbindung meines Einkochers über einen Tasmota Webhook.
webhook habe ich mal auf Wunsch implementiert und mit meinen Shellys getestet. Leider gab es dann von dem User kein Feedback mehr. Das Modul habe ich dann auf "warten/nicht so wichtig" gesetzt. In der aktuellen 1.60.6 habe ich die von dir beschriebenen Fehler korrigiert. AutoTune habe ich für webhook angepasst. Der Schaltzyklus und die Taktung sind noch nicht für webhook optimiert. Meine Empfehlung nach AutoTune: starte mit einem Schaltzyklus 45s und einer Taktung 3s. Bitte sende mir das AutoTune Log. Feedback wäre hilfreich, um das Modul Kesseltyp webhook robuster zu machen.
Innu
Re: Der Brautomat
Vielen Dank, mach ich spätestens morgen. Wenn ich sonst was für Dich um das Thema ausprobieren soll - gerne.
Gruß,
Andreas
Gruß,
Andreas
Re: Der Brautomat
Hi,
die Einstellung Schaltzyklus und Taktung konnte i ch nicht finden. Ich hoffe, ich bin nicht auf einem falschen Pfad mit meiner Konfiguration.
Anbei die Log-Datei. Während dem AutoTune ging die LED auf rot und die Leistung auf 100%.
Der Ein-/Aus-Schalter unter Nachguss scheint nicht zu funktionieren - nur falls das keine Absicht ist. Einschalten liess sich AutoTune aber über den Maischeplan. Anbei einige Bildschirmfotos und die Logdatei.
Viele Grüße,
Andreas
die Einstellung Schaltzyklus und Taktung konnte i ch nicht finden. Ich hoffe, ich bin nicht auf einem falschen Pfad mit meiner Konfiguration.
Anbei die Log-Datei. Während dem AutoTune ging die LED auf rot und die Leistung auf 100%.
Der Ein-/Aus-Schalter unter Nachguss scheint nicht zu funktionieren - nur falls das keine Absicht ist. Einschalten liess sich AutoTune aber über den Maischeplan. Anbei einige Bildschirmfotos und die Logdatei.
Viele Grüße,
Andreas
- Dateianhänge
-
- autotune_log.txt
- (10.96 KiB) 169-mal heruntergeladen
Re: Der Brautomat
Hallo
AutoTune hat für Deinen HLT mit 20 Liter einen PI-Regler mit einem Schaltzyklus von 30s bei einer Taktung von 6s ermittelt. Die PI Werte deuten auf eine kräftige Heizquelle hin. Das ist ok und funktioniert. Die Werte sind plausibel. wenn die Rast-Temperaturen nicht gut getroffen werden (overshoot) und Dein WLAN stabil ist (RSSI -67), würde ich 45000ms und 5000 oder 3000ms ausprobieren (immer ganzzahligen Teiler nehmen). Wichtig bei webhook ist, dass kein Schaltbefehl verloren geht. Timeout für den http request ist 2000ms.
Innu
danke für das log. Du findest Die Werte in den Kesseleinstellungen im Tab PID Manager. Ist Dein HLT per webhook angebunden?ak59 hat geschrieben: Freitag 26. Dezember 2025, 19:09 Anbei die Log-Datei. Während dem AutoTune ging die LED auf rot und die Leistung auf 100%.
AutoTune hat für Deinen HLT mit 20 Liter einen PI-Regler mit einem Schaltzyklus von 30s bei einer Taktung von 6s ermittelt. Die PI Werte deuten auf eine kräftige Heizquelle hin. Das ist ok und funktioniert. Die Werte sind plausibel. wenn die Rast-Temperaturen nicht gut getroffen werden (overshoot) und Dein WLAN stabil ist (RSSI -67), würde ich 45000ms und 5000 oder 3000ms ausprobieren (immer ganzzahligen Teiler nehmen). Wichtig bei webhook ist, dass kein Schaltbefehl verloren geht. Timeout für den http request ist 2000ms.
Aktiviere bitte das Dashboard (System -> Dashboard -> HLT aktivieren). Mit dem Dashboard habe ich zuletzt gearbeitet und in der HLT Card ist die Funktion Power ok. Ich schau mir morgen an, was mit dem Power Button in der Tabelle los ist. Der hat vlt. weihnachtsfrei ;-)ak59 hat geschrieben: Freitag 26. Dezember 2025, 19:09 Der Ein-/Aus-Schalter unter Nachguss scheint nicht zu funktionieren - nur falls das keine Absicht ist.
Innu
Re: Der Brautomat
Hi,
ich hoffe, ich hab's richtig verstanden - Hlt habe ich nicht gefunden. Anbei die neuen Ausgaben. Der Knopf unter "Nachguss" tut nun, m.E. aber invertiert.
Gruß,
Andreas
Edit: Ich würde sagen, daß der Schalter nach Abschalten des Dashboards funktioniert (nur invers).
ich hoffe, ich hab's richtig verstanden - Hlt habe ich nicht gefunden. Anbei die neuen Ausgaben. Der Knopf unter "Nachguss" tut nun, m.E. aber invertiert.
Gruß,
Andreas
Edit: Ich würde sagen, daß der Schalter nach Abschalten des Dashboards funktioniert (nur invers).
Re: Der Brautomat
Hallo,
Das Dashboard hat einen Schalter für die Kessel-Card Wenn Du den Brauprozess startest, klappt das Rezept (die Tabelle) ein und das Dashboard zeigt Dir kompakt alles wichtige an Kann man verwenden, muss man aber nicht.
Dein AutoTune: war das ein webhook/tasmota HLT?
Ich habe mir nochmals Dein AutoTune Log angesehen. Meine erste Einschätzung "Die PI Werte deuten auf eine kräftige Heizquelle hin" war etwas voreilig: Du hast den Tuning Faktor auf 0.0 gesetzt. Mit dieser Einstellung hast Du eine sehr moderate/defensive Voreinstellung getroffen. Es ist möglich, dass Dein Kessel konstant unterhalb der Rast-Temperatur verbleibt oder relativ lange Zeit für das "Eingleiten" Richtung Rast-Temperatur benötigt. Wenn das für Deinen HLT so gewollt ist, wäre alles ok.
Meine Empfehlung: wiederhole AutoTune mit Tuning Faktor 1.2 (default). Das ist eine moderat-schnelle Voreinstellung. Setze den Parameter noiseband bitte auf 0.1 - Dein Wert 0.2 ist für nicht gut geclonte China-Sensoren geeignet. Innu
ich habe Dich vermutlich falsch verstanden. AutoTune für alle Kessel wird über das Controller Deck (Power, Play Pause...) gestartet und nicht über den Power Button in der Tabelle Nachguss/HLT oder über die Card im Dashboard. Ein inverser Status wäre aber verwirrend. Das überprüfe ich.ak59 hat geschrieben: Freitag 26. Dezember 2025, 20:43 Ich würde sagen, daß der Schalter nach Abschalten des Dashboards funktioniert (nur invers).
Das Dashboard hat einen Schalter für die Kessel-Card Wenn Du den Brauprozess startest, klappt das Rezept (die Tabelle) ein und das Dashboard zeigt Dir kompakt alles wichtige an Kann man verwenden, muss man aber nicht.
Dein AutoTune: war das ein webhook/tasmota HLT?
Ich habe mir nochmals Dein AutoTune Log angesehen. Meine erste Einschätzung "Die PI Werte deuten auf eine kräftige Heizquelle hin" war etwas voreilig: Du hast den Tuning Faktor auf 0.0 gesetzt. Mit dieser Einstellung hast Du eine sehr moderate/defensive Voreinstellung getroffen. Es ist möglich, dass Dein Kessel konstant unterhalb der Rast-Temperatur verbleibt oder relativ lange Zeit für das "Eingleiten" Richtung Rast-Temperatur benötigt. Wenn das für Deinen HLT so gewollt ist, wäre alles ok.
Meine Empfehlung: wiederhole AutoTune mit Tuning Faktor 1.2 (default). Das ist eine moderat-schnelle Voreinstellung. Setze den Parameter noiseband bitte auf 0.1 - Dein Wert 0.2 ist für nicht gut geclonte China-Sensoren geeignet. Innu
Re: Der Brautomat
Hi,
das AutoTune war für den Tasmota Webhook. Der Tuning Faktor war so voreingestellt - habe ich angepasst, den für NoiseBand auch.
Anbei 2 Ausgaben. AutoTune stoppte etwas höher als der Zielwert, aber vor allem heizt der Einkocher ganz schön lange nach, auch nach dem Ende des AutoTunes.
Gruß,
Andreas
das AutoTune war für den Tasmota Webhook. Der Tuning Faktor war so voreingestellt - habe ich angepasst, den für NoiseBand auch.
Anbei 2 Ausgaben. AutoTune stoppte etwas höher als der Zielwert, aber vor allem heizt der Einkocher ganz schön lange nach, auch nach dem Ende des AutoTunes.
Gruß,
Andreas
- Dateianhänge
-
- autotune_log.txt
- (10.71 KiB) 78-mal heruntergeladen
Re: Der Brautomat
AutoTune hat keinen Zielwert mehr. Das war in V 1.59 und älter so. Mit V 1.60+ wird eine Messreihe durchgeführtak59 hat geschrieben: Samstag 27. Dezember 2025, 12:20 Hi,
das AutoTune war für den Tasmota Webhook. Der Tuning Faktor war so voreingestellt - habe ich angepasst, den für NoiseBand auch.
Anbei 2 Ausgaben. AutoTune stoppte etwas höher als der Zielwert, aber vor allem heizt der Einkocher ganz schön lange nach, auch nach dem Ende des AutoTunes.
Überprüfe das AutoTune Ergebnis mit einem Mini Maischeplan.
Innu
Re: Der Brautomat
Hi,
evtl. hab ich mich irgendwo missverständlich ausgedrückt. Ich wollte den Tasmota Webhook für den Einkocher benutzen, um die Temperatur des Nachguss' zu steuern. Der Sudkessel wird von über die IDS2-Anbindung gestuert. Der Einkocher kann das zwar grob selbst, aber eben nur grob und ich hatte kürzlich deshlab versehentlich Nachgüsse von 80°. Inzwischen erstelle ich einen Dummy-Plan, um den Rest zu prüfen.
Gruß,
Andreas
evtl. hab ich mich irgendwo missverständlich ausgedrückt. Ich wollte den Tasmota Webhook für den Einkocher benutzen, um die Temperatur des Nachguss' zu steuern. Der Sudkessel wird von über die IDS2-Anbindung gestuert. Der Einkocher kann das zwar grob selbst, aber eben nur grob und ich hatte kürzlich deshlab versehentlich Nachgüsse von 80°. Inzwischen erstelle ich einen Dummy-Plan, um den Rest zu prüfen.
Gruß,
Andreas
Re: Der Brautomat
Den Nachguss auf 75 Grad stellen und prüfen, ob die Temp gut erreicht und gehalten wird. 2 min Mini Test reicht. Funktioniert auch mit niedrigeren Temp.
Wenn das passt, kannst im Maischplan HLT:ON mit 75 Grad und 0 Minuten verwenden
Wenn das passt, kannst im Maischplan HLT:ON mit 75 Grad und 0 Minuten verwenden
Re: Der Brautomat
Hi,
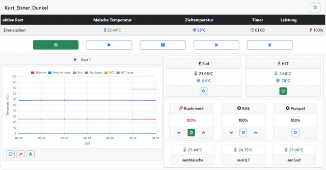
ok, das kann ich noch am Brautag prüfen. Anbei das Ergebnis eines kurzen Tests. Sieht alles gut aus, bis auf 2 Punkte:
- das mit dem inversen Einschalter. Hier sieht man den Unterschied in der Schalterstellung. Ist für mich erstmal kosmetisch
- dann ein Verständnisproblem: woher kommt der Abschnitt "Sud" bzw. warum wird dort nicht mein Gerät "Maische" angezeigt? Kann gut sein, daß dies von einem Einstellungsfehler kommt, aber ich wüsste nicht wo.
Viele Grüße,
Andreas
ok, das kann ich noch am Brautag prüfen. Anbei das Ergebnis eines kurzen Tests. Sieht alles gut aus, bis auf 2 Punkte:
- das mit dem inversen Einschalter. Hier sieht man den Unterschied in der Schalterstellung. Ist für mich erstmal kosmetisch
- dann ein Verständnisproblem: woher kommt der Abschnitt "Sud" bzw. warum wird dort nicht mein Gerät "Maische" angezeigt? Kann gut sein, daß dies von einem Einstellungsfehler kommt, aber ich wüsste nicht wo.
Viele Grüße,
Andreas
Re: Der Brautomat
Sud (MLT) ist der 3. Kessel. Du hast 2, also über System - Dashboard -> Kessel Sud ausblenden.
Beim Kessel Maische ist minimales overshoot (0,31). Wenn das noch genauer sein soll:
Sensoren über 2-Punkte Kalibrierung exakt einstellen
über Tuning Faktor ca -0.2 reduzieren
Ich würde die Sensoren kalibrieren und den mini overshoot mitnehmen.
Thema invers: bitte sende mir deine config. ich konnte bisher das Problem nicht nachvollziehen
Edit: der Button von HLT in der Tabelle müsste im Status ON grün dargestellt werden (wie alle anderen). Meinst Du das mit "invers"?. Das stimmt. Das ist nicht konsistent.
Innu
Beim Kessel Maische ist minimales overshoot (0,31). Wenn das noch genauer sein soll:
Sensoren über 2-Punkte Kalibrierung exakt einstellen
über Tuning Faktor ca -0.2 reduzieren
Ich würde die Sensoren kalibrieren und den mini overshoot mitnehmen.
Thema invers: bitte sende mir deine config. ich konnte bisher das Problem nicht nachvollziehen
Edit: der Button von HLT in der Tabelle müsste im Status ON grün dargestellt werden (wie alle anderen). Meinst Du das mit "invers"?. Das stimmt. Das ist nicht konsistent.
Innu
- Braufex
- Posting Freak

- Beiträge: 3039
- Registriert: Montag 6. August 2018, 22:22
- Wohnort: Kreis Augsburg
Re: Der Brautomat
Servus Innu,
die Inbetriebnahme der IDS2 und das Kalibrieren des PT100 (in Thermoskanne) hat mit Ver.1.60.7 wunderbar funktioniert.
Beim Starten des Autotune mit dem Fühler im Topf (10L-Topf) mit 5L Wasser bekomme ich alle paar Sekunden einen Fehler der Temp.-Messung.
Habe testweise die Option "Ignoriere SPI Fehler für PT100x Sensoren *" eingeschalten und dann neu gestartet, hat aber nichts gebracht.
Fragen:
- für was genau ist die Option "Ignoriere SPI Fehler für PT100x Sensoren *"
- kann es sein, dass durch den kleinen Topf, mit wahrscheinlich dünnem Boden, der PT100 durch die Induktion gestört wird?
Bei meinem großen 34-L-Topf hatte ich (allerdings auch mit anderer Steuerung) noch nie eine Fehlermeldung.
Gruß Erwin
die Inbetriebnahme der IDS2 und das Kalibrieren des PT100 (in Thermoskanne) hat mit Ver.1.60.7 wunderbar funktioniert.
Beim Starten des Autotune mit dem Fühler im Topf (10L-Topf) mit 5L Wasser bekomme ich alle paar Sekunden einen Fehler der Temp.-Messung.
Habe testweise die Option "Ignoriere SPI Fehler für PT100x Sensoren *" eingeschalten und dann neu gestartet, hat aber nichts gebracht.
Fragen:
- für was genau ist die Option "Ignoriere SPI Fehler für PT100x Sensoren *"
- kann es sein, dass durch den kleinen Topf, mit wahrscheinlich dünnem Boden, der PT100 durch die Induktion gestört wird?
Bei meinem großen 34-L-Topf hatte ich (allerdings auch mit anderer Steuerung) noch nie eine Fehlermeldung.
Gruß Erwin
___________________________________________
Die Google-Forum-Suche.
Ich weiß zwar nicht wie, aber sie funktioniert prima ;-)
Die Google-Forum-Suche.
Ich weiß zwar nicht wie, aber sie funktioniert prima ;-)
Re: Der Brautomat
Induktion oder kleiner Topf halte ich für sehr unwahrscheinlich. "Ignoriere SPI Fehler für PT100x Sensoren *" habe ich mal eingebaut, weil der Adafruit Treiber IMHO sehr anfällig war. Der Schalter fliegt demnächst wieder raus.
Bitte sende mir, welche Anschlüsse du für PT100 verwendet hast (du hast soweit ich weiß 4 Kabel PT100). In den letzten Wochen habe ich sehr viele AutoTune mit meinen zwei PT1000 Sensoren problemlos durchgeführt. Kalibrieren PT100x habe ich nach den vielen Umstellungen nicht mehr ausgeführt -> ich schau mir mal das Modul Kalibrieren an. Bitte den Brautmat für 2 Minuten komplett stromlos machen. Wenn kein Hardware Fehler vorliegt, sollte SPI normal funktionieren.
Bitte sende mir, welche Anschlüsse du für PT100 verwendet hast (du hast soweit ich weiß 4 Kabel PT100). In den letzten Wochen habe ich sehr viele AutoTune mit meinen zwei PT1000 Sensoren problemlos durchgeführt. Kalibrieren PT100x habe ich nach den vielen Umstellungen nicht mehr ausgeführt -> ich schau mir mal das Modul Kalibrieren an. Bitte den Brautmat für 2 Minuten komplett stromlos machen. Wenn kein Hardware Fehler vorliegt, sollte SPI normal funktionieren.
- Braufex
- Posting Freak

- Beiträge: 3039
- Registriert: Montag 6. August 2018, 22:22
- Wohnort: Kreis Augsburg
Re: Der Brautomat
Also kalibrieren funktioniert ja einwandfrei.
Auch läuft die Messung (auf dem Schreibtisch) gerade schon einige Zeit fehlerfrei mit. Ohne IDS2, mit Stromversorgung Brautomat über USB-C.
Die Störungen hatte ich nur bei Fühler im Topf und eingeschalteter Heizleistung mit Induktion.
Werd morgen noch mal testen.
Hab übrigens das blaue Interrupt-Kabel der IDS2 auf D5 angeschlossen. Ist so bei mir angekommen. Soll ich das entfernen?
Verbindung PT100
MAX31865 > Brautomat:
GND > GND
3V3 > 3V3
CLK > D9
SDO > D10
SDI > D11
CS > D13
Gruß Erwin
Auch läuft die Messung (auf dem Schreibtisch) gerade schon einige Zeit fehlerfrei mit. Ohne IDS2, mit Stromversorgung Brautomat über USB-C.
Die Störungen hatte ich nur bei Fühler im Topf und eingeschalteter Heizleistung mit Induktion.
Werd morgen noch mal testen.
Hab übrigens das blaue Interrupt-Kabel der IDS2 auf D5 angeschlossen. Ist so bei mir angekommen. Soll ich das entfernen?
Verbindung PT100
MAX31865 > Brautomat:
GND > GND
3V3 > 3V3
CLK > D9
SDO > D10
SDI > D11
CS > D13
Gruß Erwin
___________________________________________
Die Google-Forum-Suche.
Ich weiß zwar nicht wie, aber sie funktioniert prima ;-)
Die Google-Forum-Suche.
Ich weiß zwar nicht wie, aber sie funktioniert prima ;-)
Re: Der Brautomat
Hi,Innuendo hat geschrieben: Samstag 27. Dezember 2025, 20:37 Sud (MLT) ist der 3. Kessel. Du hast 2, also über System - Dashboard -> Kessel Sud ausblenden.
Beim Kessel Maische ist minimales overshoot (0,31). Wenn das noch genauer sein soll:
Sensoren über 2-Punkte Kalibrierung exakt einstellen
über Tuning Faktor ca -0.2 reduzieren
Ich würde die Sensoren kalibrieren und den mini overshoot mitnehmen.
Thema invers: bitte sende mir deine config. ich konnte bisher das Problem nicht nachvollziehen
Edit: der Button von HLT in der Tabelle müsste im Status ON grün dargestellt werden (wie alle anderen). Meinst Du das mit "invers"?. Das stimmt. Das ist nicht konsistent.
Innu
genau das hatte ich mit invers gemeint. Die Werte passe ich an.
Mir ist noch was mit dem Webhook aufgefallen, evtl. wieder ein Verständnisproblem: es werden Prozentangaben für die Leistung angezeigt im Bereich 10-30%, aber der Webhook knn ja nur 0/100% = On/Off. Man weiß dann nie, wann der Webhook benutzt wird.
Viele Grüße,
Andreas
P.S.: Sorry, hatte die letzte Antwort eben erst bemerkt.
Re: Der Brautomat
Hallo,
Innu
webhook oder Relais kann nur 0 oder 100%. Aber innerhalb von einem Schaltzyklus von bspw. 20s kann ein webhook/relais so an und aus geschaltet werden, dass es 20-30% Leistung (bezogen auf permanent on) ergeben. Wenn Du den aktuellen Status webhook sehen möchtest, musst Du eine serielle Konsole am Brautomat verwenden oder Dich mit Deinem tasmota verbinden. Der Brautomat sendet nur den Steuerbefehl an Deinen tasmota.ak59 hat geschrieben: Mittwoch 31. Dezember 2025, 11:50 Mir ist noch was mit dem Webhook aufgefallen, evtl. wieder ein Verständnisproblem: es werden Prozentangaben für die Leistung angezeigt im Bereich 10-30%, aber der Webhook knn ja nur 0/100% = On/Off. Man weiß dann nie, wann der Webhook benutzt wird.
Innu
Re: Der Brautomat
Hi,Innuendo hat geschrieben: Mittwoch 31. Dezember 2025, 13:39 Hallo,
webhook oder Relais kann nur 0 oder 100%. Aber innerhalb von einem Schaltzyklus von bspw. 20s kann ein webhook/relais so an und aus geschaltet werden, dass es 20-30% Leistung (bezogen auf permanent on) ergeben. Wenn Du den aktuellen Status webhook sehen möchtest, musst Du eine serielle Konsole am Brautomat verwenden oder Dich mit Deinem tasmota verbinden. Der Brautomat sendet nur den Steuerbefehl an Deinen tasmota.ak59 hat geschrieben: Mittwoch 31. Dezember 2025, 11:50 Mir ist noch was mit dem Webhook aufgefallen, evtl. wieder ein Verständnisproblem: es werden Prozentangaben für die Leistung angezeigt im Bereich 10-30%, aber der Webhook knn ja nur 0/100% = On/Off. Man weiß dann nie, wann der Webhook benutzt wird.
Innu
kann man den letzten Steuerbefehl evtl. einblenden? Wäre das nicht hilfreicher als die Prozentangabe? Am Ende aber für mich eher kosmetisch.
Gruß,
Andreas
Re: Der Brautomat
Habe mir gerade die 1.60.11 dev gezogen und bereite gerade das Setup für den Autotune vor.
Kann es sein das da noch ein Bug in der manuellen Steuerung im Display ist oder liegt das am fehlenden Autotune? Kann meine IDS5 über das Webinterface steuern. Die Steuerung über das Display funktioniert nicht.
Kann es sein das da noch ein Bug in der manuellen Steuerung im Display ist oder liegt das am fehlenden Autotune? Kann meine IDS5 über das Webinterface steuern. Die Steuerung über das Display funktioniert nicht.
Re: Der Brautomat
Hallo,
Mit dem WebUpdate 1.60.14 habe ich die Grundfunktionalität übertragen. Noch nicht abgeschlossen ist der sync zwischen Display und Web Interface.
aktualisierte Display Firmware
Innu
ja, in der beta sind noch bugs. In dem Fall aber nicht: das Modul war in der beta noch nicht in die FSM übertragen.Pala123 hat geschrieben: Donnerstag 1. Januar 2026, 16:25 Habe mir gerade die 1.60.11 dev gezogen und bereite gerade das Setup für den Autotune vor.
Kann es sein das da noch ein Bug ...
Mit dem WebUpdate 1.60.14 habe ich die Grundfunktionalität übertragen. Noch nicht abgeschlossen ist der sync zwischen Display und Web Interface.
aktualisierte Display Firmware
Innu
Re: Der Brautomat
Danke für die Info! Ich nutze den manuellen Modus immer für einen Schnelltest ob die IDS anspringt wenn ich update.
Werde morgen mit der .14 mal brauen. Da du an dem sync des Displays noch arbeitest werde ich mich morgen mal auf die Nutzung des Webinterface beschränken :-)
Werde morgen mit der .14 mal brauen. Da du an dem sync des Displays noch arbeitest werde ich mich morgen mal auf die Nutzung des Webinterface beschränken :-)
Re: Der Brautomat
Hallo Innu,
in deiner Erklärung für die V1.60 schreibst du ja das ein kleiner Overshoot von 0.1-0.3K besser wäre als ein ewiges Herantasten an die Zieltemperatur.
Ich habe vor ein paar Tagen mit der V1.60.09 und heute mit der .14 das AutoTune durchgeführt und anschließend einen Test mit aufheizen auf 66°C gemacht. Immer mit Isolierung und Rührwerk an.
Beide Male war bei 65,75 - 65,85°C Schluss mit aufheizen. Heute hab ich dann den Tuningfaktor auf 2.0 gesetzt, dann hat er von 65,75 bis 66°C 7min benötigt.
Gibt es außer dem Tuningfaktor noch eine Möglichkeit das ganze feiner einzustellen? (Ich weiß das die Enzyme ein breiter nutzbares Temperaturfenster haben, aber der Monk in mir will es genauer haben
)
Danke und Gruß
Tom
in deiner Erklärung für die V1.60 schreibst du ja das ein kleiner Overshoot von 0.1-0.3K besser wäre als ein ewiges Herantasten an die Zieltemperatur.
Ich habe vor ein paar Tagen mit der V1.60.09 und heute mit der .14 das AutoTune durchgeführt und anschließend einen Test mit aufheizen auf 66°C gemacht. Immer mit Isolierung und Rührwerk an.
Beide Male war bei 65,75 - 65,85°C Schluss mit aufheizen. Heute hab ich dann den Tuningfaktor auf 2.0 gesetzt, dann hat er von 65,75 bis 66°C 7min benötigt.
Gibt es außer dem Tuningfaktor noch eine Möglichkeit das ganze feiner einzustellen? (Ich weiß das die Enzyme ein breiter nutzbares Temperaturfenster haben, aber der Monk in mir will es genauer haben
Danke und Gruß
Tom
Re: Der Brautomat
Schau bitte, ob im Explorer das Protokoll autotune_log.txt noch vorhanden ist. Falls ja: bitte per PN senden.
Erstelle ein Backup von Deinen Einstellung und wiederhole AutoTune.
Erstelle ein Backup von Deinen Einstellung und wiederhole AutoTune.
Re: Der Brautomat
Ja, ist noch da. Ich mach das AutoTune nochmal und schick dir dann alles zusammen.Innuendo hat geschrieben: Samstag 3. Januar 2026, 13:57 Schau bitte, ob im Explorer das Protokoll autotune_log.txt noch vorhanden ist. Falls ja: bitte per PN senden.
Erstelle ein Backup von Deinen Einstellung und wiederhole AutoTune.
Re: Der Brautomat
Innu hat mir heute per PN das Verhalten erklärt und aus seiner Sicht ist es nachvollziehbar.
Hier eine kurze Zusammenfassung.
Nach einem erneuten AutoTune wurde zügig auf 65,9°C aufgeheizt und mit Tuningfaktor 1,7 wurde dann die Zieltemperatur auch überschritten und schwankte dann nur noch geringfügig. Also alles wie es sein soll.
Warum meine Steuerung keinen Overshoot verursacht ist nicht ersichtlich, mit dem aktuellen Verhalten aber auch nicht nötig.
Ich bin zufrieden, Innu ist zufrieden, dann sollte mein innerer Monk auch zufrieden sein
Danke Innu für die schnelle und sehr ausführliche Erklärung
Hier eine kurze Zusammenfassung.
Nach einem erneuten AutoTune wurde zügig auf 65,9°C aufgeheizt und mit Tuningfaktor 1,7 wurde dann die Zieltemperatur auch überschritten und schwankte dann nur noch geringfügig. Also alles wie es sein soll.
Warum meine Steuerung keinen Overshoot verursacht ist nicht ersichtlich, mit dem aktuellen Verhalten aber auch nicht nötig.
Ich bin zufrieden, Innu ist zufrieden, dann sollte mein innerer Monk auch zufrieden sein
Danke Innu für die schnelle und sehr ausführliche Erklärung
