CraftbeerPI 4 - Installation - Raspbian Lite 04.03-2021 - Funktioniert
- Olutmatkailijan
- Posting Klettermax

- Beiträge: 190
- Registriert: Dienstag 16. November 2021, 20:27
Re: CraftbeerPI 4 - Installation - Raspbian Lite 04.03-2021 - Funktioniert
Scheint mir nicht sehr effizient gelöst zu sein. Naja, Prio hat es ja nicht. Böse Zungen behaupten, es gäbe Kurse, um programmieren zu lernen. Das halte ich für ein Gerücht.
Ennen veljeltä vettä kuin vieraalta olutta!
- kalausr
- Posting Freak

- Beiträge: 1976
- Registriert: Mittwoch 13. April 2011, 21:48
- Wohnort: Scheinfeld
Re: CraftbeerPI 4 - Installation - Raspbian Lite 04.03-2021 - Funktioniert
Klingt ambitioniert. Er hat sicher so eine 30K€ Renderkiste....mrhyde hat geschrieben: Montag 6. Dezember 2021, 17:30 Aber ich habe mir den server teil noch einmal angesehen. Dort werden pro Sensor bis zu 3 Mb aus bis zu 3 rotierenden logfiles gelesen, dann wird aus den 3 Mb pro 60 sekunden der Max wert identifiziert, interpoliert,....
Das wird dann alle 10 sekunden durchgeführt und wenn ich mal 3 oder 4 diagramme auf einem screen habe, werden dann alle 10 sekunden 10 oder mehr mb gelesen, bearbeitet un an den client gesendet.
Manuel hat das meines wissens mit Windows oder auf einem Mac getestet. Da läuft es sicherlich zügig![]()
Werdscho, Du schaffst das... oder Manu wacht mal auf...
Bekommt alles von mir die "nice to have - put it off" Prio.
Alex, Dank!
Klaus
Fuck it - it needs to be bigger!
-
mrhyde
- Posting Senior

- Beiträge: 491
- Registriert: Mittwoch 7. Juni 2017, 14:16
- Wohnort: 84489 Burghausen
Re: CraftbeerPI 4 - Installation - Raspbian Lite 04.03-2021 - Funktioniert
Ne, das läuft auf meinem alten laptop auch recht flott.kalausr hat geschrieben: Montag 6. Dezember 2021, 17:41 Klingt ambitioniert. Er hat sicher so eine 30K€ Renderkiste....![]()
Werdscho, Du schaffst das... oder Manu wacht mal auf...
Bekommt alles von mir die "nice to have - push it out" Prio.
Alex, Dank!
Klaus
Und genau genommen sind es pro diagramm sogar bis zu 4 Mb log + log.1 + log.2 + log.3
Ich habe das jetzt mal mit einem Diagram probiert. Die pi geht während des Aufbereitens der logfiles für das UI 100% CPU Last. Das Aufbereiten für ein Diagram dauert bei etwas mehr als 3 Mb 5-6 sekunden. In dieser Zeit ist die Pi auf 100% Last bei der Operation. Habe ic mehrere Diagramme in einem Dashboard, so ist sie kontinuierlich auf 100% load.
Ich fürchte eher, dass das mit Diagrammen im Dashboard nix wird. Zumindest nicht so, wie es aktuell implementiert ist.
Das werde ich auch mal in die Doku aufnehmen und dem Kollegen auf FB, bzw. im aktuellen issue beantworten.
Ich schaue dann lieber mal auf die Analytics Seite.
Gruß,
Alex
Braumeister 20 | Gärung: SS Brewtech 7 Gal BME | Speidel 30 Liter (Konus)
https://github.com/PiBrewing
https://openbrewing.gitbook.io/craftbeerpi4_support/
https://github.com/PiBrewing
https://openbrewing.gitbook.io/craftbeerpi4_support/
- kalausr
- Posting Freak

- Beiträge: 1976
- Registriert: Mittwoch 13. April 2011, 21:48
- Wohnort: Scheinfeld
Re: CraftbeerPI 4 - Installation - Raspbian Lite 04.03-2021 - Funktioniert
Alex, noch was von dieser Kategorie:
Hast Du schon mal über Ventile als Komponenten zum Dashboard Layout nachgedacht?
Und nochwas: die Kettlequadrate lassen sich derzeit nicht frei über Pixel definieren.
Hast Du schon mal über Ventile als Komponenten zum Dashboard Layout nachgedacht?
Und nochwas: die Kettlequadrate lassen sich derzeit nicht frei über Pixel definieren.
Fuck it - it needs to be bigger!
-
mrhyde
- Posting Senior

- Beiträge: 491
- Registriert: Mittwoch 7. Juni 2017, 14:16
- Wohnort: 84489 Burghausen
Re: CraftbeerPI 4 - Installation - Raspbian Lite 04.03-2021 - Funktioniert
Klaus,kalausr hat geschrieben: Montag 6. Dezember 2021, 17:52 Alex, noch was von dieser Kategorie:
Hast Du schon mal über Ventile als Komponenten zum Dashboard Layout nachgedacht?
Und nochwas: die Kettlequadrate lassen sich derzeit nicht frei über Pixel definieren.
da habe ich noch nichts gemacht. Der zweite Punkt ist wohl einfacher, als der erste. Da das aber eher 'Kosmetik' ist, muss es warten
Ich habe jetzt mal ein paar logs in den logfile controlleer eingebaut:
Code: Alles auswählen
2021-12-06:17:56:25,380 INFO [log_file_controller.py:39] Start Log for CFHCsGHzKJEcHU5F92RLwx
2021-12-06:17:56:30,744 INFO [log_file_controller.py:73] Read all files for {'CFHCsGHzKJEcHU5F92RLwx'}
2021-12-06:17:56:30,836 INFO [log_file_controller.py:77] Sampled now for {'CFHCsGHzKJEcHU5F92RLwx'}
2021-12-06:17:56:30,876 INFO [log_file_controller.py:91] Send Log for {'CFHCsGHzKJEcHU5F92RLwx'}
Gruß,
Alex
Braumeister 20 | Gärung: SS Brewtech 7 Gal BME | Speidel 30 Liter (Konus)
https://github.com/PiBrewing
https://openbrewing.gitbook.io/craftbeerpi4_support/
https://github.com/PiBrewing
https://openbrewing.gitbook.io/craftbeerpi4_support/
Re: CraftbeerPI 4 - Installation - Raspbian Lite 04.03-2021 - Funktioniert
Metriken in Logfiles (oder CSV-Files) abzulegen ist vermutlich nicht mehr state-of-the-art. Besser sind spezielle Zeitreihendatenbanken (prometheus, influx, ...).
Für cbpi vermutlich aber overkill. Wer will kann die Daten ja auch exportieren (zB nach prometheus (https://github.com/jo-hannes/craftbeerpi_exporter)) und dann mittels Grafana visualisieren
Für cbpi vermutlich aber overkill. Wer will kann die Daten ja auch exportieren (zB nach prometheus (https://github.com/jo-hannes/craftbeerpi_exporter)) und dann mittels Grafana visualisieren
-
mrhyde
- Posting Senior

- Beiträge: 491
- Registriert: Mittwoch 7. Juni 2017, 14:16
- Wohnort: 84489 Burghausen
Re: CraftbeerPI 4 - Installation - Raspbian Lite 04.03-2021 - Funktioniert
Sehe ich auch so. Ich benötige die Diagramme nicht im Dashboard.....hurra hat geschrieben: Montag 6. Dezember 2021, 18:07 Metriken in Logfiles (oder CSV-Files) abzulegen ist vermutlich nicht mehr state-of-the-art. Besser sind spezielle Zeitreihendatenbanken (prometheus, influx, ...).
Für cbpi vermutlich aber overkill. Wer will kann die Daten ja auch exportieren (zB nach prometheus (https://github.com/jo-hannes/craftbeerpi_exporter)) und dann mittels Grafana visualisieren
Braumeister 20 | Gärung: SS Brewtech 7 Gal BME | Speidel 30 Liter (Konus)
https://github.com/PiBrewing
https://openbrewing.gitbook.io/craftbeerpi4_support/
https://github.com/PiBrewing
https://openbrewing.gitbook.io/craftbeerpi4_support/
-
mrhyde
- Posting Senior

- Beiträge: 491
- Registriert: Mittwoch 7. Juni 2017, 14:16
- Wohnort: 84489 Burghausen
Re: CraftbeerPI 4 - Installation - Raspbian Lite 04.03-2021 - Funktioniert
An alle, die auch an einer unkoplizierteren installation von cbpi interessiert sind, können auch ein vorkonfiguriertes image verwenden.
Details und ein Downloadlink sind hier in der Doku zu finden:
https://openbrewing.gitbook.io/craftbee ... ur-sd-card
Details und ein Downloadlink sind hier in der Doku zu finden:
https://openbrewing.gitbook.io/craftbee ... ur-sd-card
Braumeister 20 | Gärung: SS Brewtech 7 Gal BME | Speidel 30 Liter (Konus)
https://github.com/PiBrewing
https://openbrewing.gitbook.io/craftbeerpi4_support/
https://github.com/PiBrewing
https://openbrewing.gitbook.io/craftbeerpi4_support/
- Olutmatkailijan
- Posting Klettermax

- Beiträge: 190
- Registriert: Dienstag 16. November 2021, 20:27
Re: CraftbeerPI 4 - Installation - Raspbian Lite 04.03-2021 - Funktioniert
Also verstehe ich das richtig: Ihr schreibt die Logfiles auf die Karte, und lest sie dann wieder, um sie während des Brauprozesses als Diagramm darzustellen?mrhyde hat geschrieben: Montag 6. Dezember 2021, 18:02 Am längsten dauert in der Tat das lesen und mergen der log files mit pandas (pd.concat / pd.read_csv). Dort wird dann die ganze CPU last verwendet.
Gruß,
Alex
Das tut der SD-Karte nicht gut, die hat nur begrenzt lese/schreib Zyklen. Wäre es nicht eine Idee, die Daten nur abzuspeichern und anstatt dessen gleich zur Generation der Daten diese an das Diagram zu senden? Dadurch spart ihr euch einiges an Lesezyklen, und es gehen keine Daten verloren, da sie ja abgespeichert werden. Das wäre wahrscheinlich auch sicher genug, da bei einem Ausfall die Daten dann einmalig gelesen werden können (was dann halt mal eine Minute dauert), und so weitergemacht werden kann?
Bei Fermentation o.Ä. längeren Geschichten verstehe ich das, beim Brauprozess ehrlich gesagt nicht.
Ennen veljeltä vettä kuin vieraalta olutta!
Re: CraftbeerPI 4 - Installation - Raspbian Lite 04.03-2021 - Funktioniert
Wir würden uns alle freuen, wenn du die Idee im development branch realisierst.
Denk dran: der Quellcode stammt von Manuel. Der ist seit einiger Zeit „verschwunden“. alex hat sich in den Quellcode eingearbeitet und macht das Projekt CBPI4 für uns benutzbar. Deine Formulierung „ihr schreibt die Logfiles auf die Karte“ ist deshalb nicht so ganz korrekt. der status quellcode vom autor liegt so auf github vor.
alternative: die Anbindung influxdb und grafana ist über mqtt einfach.
Innu
Denk dran: der Quellcode stammt von Manuel. Der ist seit einiger Zeit „verschwunden“. alex hat sich in den Quellcode eingearbeitet und macht das Projekt CBPI4 für uns benutzbar. Deine Formulierung „ihr schreibt die Logfiles auf die Karte“ ist deshalb nicht so ganz korrekt. der status quellcode vom autor liegt so auf github vor.
alternative: die Anbindung influxdb und grafana ist über mqtt einfach.
Innu
Re: CraftbeerPI 4 - Installation - Raspbian Lite 04.03-2021 - Funktioniert
Alternativ kann man die Logs auch in eine RAMDisk legen, und dann per CRON immer mal wieder sichern.
Könnte ein schnelle Lösung sein bis die Daten in eine DB wandern.
Dann dürften die Diagramme auch schneller sein. Aber alles in einer DB ist natürlich am besten.
Gruß JackFrost
Könnte ein schnelle Lösung sein bis die Daten in eine DB wandern.
Dann dürften die Diagramme auch schneller sein. Aber alles in einer DB ist natürlich am besten.
Gruß JackFrost
Meine Hardware:
eManometer
IDS2 ohne CBPi
Magnetrührer
Ss-Brewtech 10 Gal Topf
IDS2 Induktionsplatte
eManometer
IDS2 ohne CBPi
Magnetrührer
Ss-Brewtech 10 Gal Topf
IDS2 Induktionsplatte
- Olutmatkailijan
- Posting Klettermax

- Beiträge: 190
- Registriert: Dienstag 16. November 2021, 20:27
Re: CraftbeerPI 4 - Installation - Raspbian Lite 04.03-2021 - Funktioniert
Nun, ich habe mir den Quellcode kurz angesehen. Da müsste man sich wirklich einarbeiten, eine respektable Leistung vom Alex.
InfluxDB scheint eine gute Lösung sein. Es dürfte auch nicht schwer zu implementieren sein. Ich verspreche jedoch nichts.
InfluxDB scheint eine gute Lösung sein. Es dürfte auch nicht schwer zu implementieren sein. Ich verspreche jedoch nichts.
Ennen veljeltä vettä kuin vieraalta olutta!
-
abdulson
- Posting Klettermax

- Beiträge: 151
- Registriert: Dienstag 8. Dezember 2015, 08:23
- Wohnort: Cadolzburg
Re: CraftbeerPI 4 - Installation - Raspbian Lite 04.03-2021 - Funktioniert
Bei mir läuft folgendes Szenario mit den Standard-Konfigurationen ohne tiefergehende Softwareanpassungen der einzelnen beteiligten Systeme, um Temperatur-Daten in grafana aus CBPI aufzubereiten:
craftbeerpi => mqtt-plugin@craftbeerpi / um Telemetriedaten an mqtt-Server des ioBrokers zu senden => mqtt-adapter@ioBroker / empfängt die Telemetriedaten vom CBPI (=> parser-adapter@ioBroker / um mit regex die Temp. zu extrahieren, damit diese als Zahlenwerte in influxdb gespeichert werden kann, könnte u.U. ausgelassen werden) => influxdb-adapter@ioBroker / um die Temperaturänderungen in die angeschlossene influxdb zu senden => influxdb / sammelt die Timeseriesdaten der Temperatur => grafana / wertet die Timeseriesdaten der influxdb grafisch auf
Ist für manche Hobbybrauer-Kollegen vielleicht etwas oversized, aber ich nutze die einzelnen Systeme bereits wegen anderer Usecases, u.a. Homeautomation / PV-Anlage / Wallbox / Pihole / traccar / etc. Die Integration von CBPI-Daten war dann nur noch der letzte konsequente Schritt.
Bei mir laufen derzeit bis auf craftbeerpi alle Komponenten als Docker Images im Docker Swarm auf einem Raspberry-Custer, um mehr Hochverfügbarkeit zu bekommen und um leidige SD-Card-Ausfälle in einzelnen raspberries zu umgehen. Die Docker-Daten liegen auf einem NAS.
Ein Traum wäre es, wenn CBPI auch noch als Docker Image / Docker Compose verfügbar wäre….
Ich habe da schon einiges versucht, aber leider noch nicht in Docker zum Laufen bekommen.
craftbeerpi => mqtt-plugin@craftbeerpi / um Telemetriedaten an mqtt-Server des ioBrokers zu senden => mqtt-adapter@ioBroker / empfängt die Telemetriedaten vom CBPI (=> parser-adapter@ioBroker / um mit regex die Temp. zu extrahieren, damit diese als Zahlenwerte in influxdb gespeichert werden kann, könnte u.U. ausgelassen werden) => influxdb-adapter@ioBroker / um die Temperaturänderungen in die angeschlossene influxdb zu senden => influxdb / sammelt die Timeseriesdaten der Temperatur => grafana / wertet die Timeseriesdaten der influxdb grafisch auf
Ist für manche Hobbybrauer-Kollegen vielleicht etwas oversized, aber ich nutze die einzelnen Systeme bereits wegen anderer Usecases, u.a. Homeautomation / PV-Anlage / Wallbox / Pihole / traccar / etc. Die Integration von CBPI-Daten war dann nur noch der letzte konsequente Schritt.
Bei mir laufen derzeit bis auf craftbeerpi alle Komponenten als Docker Images im Docker Swarm auf einem Raspberry-Custer, um mehr Hochverfügbarkeit zu bekommen und um leidige SD-Card-Ausfälle in einzelnen raspberries zu umgehen. Die Docker-Daten liegen auf einem NAS.
Ein Traum wäre es, wenn CBPI auch noch als Docker Image / Docker Compose verfügbar wäre….
Ich habe da schon einiges versucht, aber leider noch nicht in Docker zum Laufen bekommen.
Das Leben ist zu kurz um schlechtes Bier zu trinken
- Olutmatkailijan
- Posting Klettermax

- Beiträge: 190
- Registriert: Dienstag 16. November 2021, 20:27
Re: CraftbeerPI 4 - Installation - Raspbian Lite 04.03-2021 - Funktioniert
Wie jetzt, du hast dir einen Beowulf Cluster gebaut, um deine Brauanlage und alles andere so zu steuern/automatisieren? Kann man mal machen 
Ennen veljeltä vettä kuin vieraalta olutta!
-
mrhyde
- Posting Senior

- Beiträge: 491
- Registriert: Mittwoch 7. Juni 2017, 14:16
- Wohnort: 84489 Burghausen
Re: CraftbeerPI 4 - Installation - Raspbian Lite 04.03-2021 - Funktioniert
Ich schaue mir das im nächsten Jahr mal an.Olutmatkailijan hat geschrieben: Dienstag 7. Dezember 2021, 20:20 Nun, ich habe mir den Quellcode kurz angesehen. Da müsste man sich wirklich einarbeiten, eine respektable Leistung vom Alex.
InfluxDB scheint eine gute Lösung sein. Es dürfte auch nicht schwer zu implementieren sein. Ich verspreche jedoch nichts.
InfluxDB ist für mich völlig neu. (ok, das war mqtt vor etwas mehr als einer Woche auch noch) Aber ich könnte mir vorstellen, dass man das als Option bringt und dann im logfile_controller je nach Config entweder CSV schreibt, oder in eine DB. Das Lesen der Daten muss dann halt genauso erfolgen.
Auf meinem System habe ich einfach den logfile folder auf meine NAS verlinkt und die logfiles werden dort auf eine normale hdd geschrieben.
Das meiste läuft soweit jetzt recht ordentlich und ich wollte mir demnächst mal die Fermenter ansehen. Das läuft aktuell ja nur über mein FermenterHysteresis Plugin. Hier hatte Manuel ja begonnen, was zu implementieren. Das war aber dann der letzte Commit...
Für Input und Ideen bin ich immer dankbar :-)
Gruß,
Alex
Braumeister 20 | Gärung: SS Brewtech 7 Gal BME | Speidel 30 Liter (Konus)
https://github.com/PiBrewing
https://openbrewing.gitbook.io/craftbeerpi4_support/
https://github.com/PiBrewing
https://openbrewing.gitbook.io/craftbeerpi4_support/
-
mrhyde
- Posting Senior

- Beiträge: 491
- Registriert: Mittwoch 7. Juni 2017, 14:16
- Wohnort: 84489 Burghausen
Re: CraftbeerPI 4 - Installation - Raspbian Lite 04.03-2021 - Funktioniert
Gibt es seit ein paar Tagen. Da hat Phillip Grathwohl ein paar pull request erstellt, die ich gemergt habe.abdulson hat geschrieben: Dienstag 7. Dezember 2021, 22:14 Ein Traum wäre es, wenn CBPI auch noch als Docker Image / Docker Compose verfügbar wäre….
Ich habe da schon einiges versucht, aber leider noch nicht in Docker zum Laufen bekommen.
https://github.com/avollkopf/craftbeerp ... aftbeerpi4
Die Doku hat er auch ergänzt:
https://openbrewing.gitbook.io/craftbee ... ive-setups
Braumeister 20 | Gärung: SS Brewtech 7 Gal BME | Speidel 30 Liter (Konus)
https://github.com/PiBrewing
https://openbrewing.gitbook.io/craftbeerpi4_support/
https://github.com/PiBrewing
https://openbrewing.gitbook.io/craftbeerpi4_support/
- happyhibo
- Posting Freak

- Beiträge: 1311
- Registriert: Sonntag 7. Oktober 2012, 23:06
- Wohnort: Raum Bad Tölz, Oberbayern
Re: CraftbeerPI 4 - Installation - Raspbian Lite 04.03-2021 - Funktioniert
Ich nutze (noch) den CBPi3 zum Brauen, aber auch als Fermenter und habe mir dafür ein "PlugIn" für ne InfluxDB zusammen gebaut.mrhyde hat geschrieben: Mittwoch 8. Dezember 2021, 11:28
InfluxDB ist für mich völlig neu. (ok, das war mqtt vor etwas mehr als einer Woche auch noch) Aber ich könnte mir vorstellen, dass man das als Option bringt und dann im logfile_controller je nach Config entweder CSV schreibt, oder in eine DB. Das Lesen der Daten muss dann halt genauso erfolgen.
Auf meinem System habe ich einfach den logfile folder auf meine NAS verlinkt und die logfiles werden dort auf eine normale hdd geschrieben.
Das meiste läuft soweit jetzt recht ordentlich und ich wollte mir demnächst mal die Fermenter ansehen. Das läuft aktuell ja nur über mein FermenterHysteresis Plugin. Hier hatte Manuel ja begonnen, was zu implementieren. Das war aber dann der letzte Commit...
Für Input und Ideen bin ich immer dankbar :-)
Gruß,
Alex
Die Grafiken vom CBPi die aus den Log-Datein generiert werden, laufen schnell über.
Ich bin dann dazu über gegangen mir das in die Influx zu pumpen und mit einer Haltezeit von 6 Monaten ist das denke ich überschaubar.
Die Influx & Grafana laufen auch auf einen RasPi: Der Code hab ich auch auf Github und ist im absoluten Alpha!
Einiges ist das noch Quick&Dirty und ein paar Fallstricke sind auch noch drinne,
da vieles noch nicht über die Hardware Settings bzw. über Parameter einstellbar ist
Ich wollte das hier nur als Idee mit anbringen und u.U. unterstütze ich das Projekt hiermit gerne...
In naher Zukunft möchte ich auch auf CBPi4 "upgraden"
- kalausr
- Posting Freak

- Beiträge: 1976
- Registriert: Mittwoch 13. April 2011, 21:48
- Wohnort: Scheinfeld
Re: CraftbeerPI 4 - Installation - Raspbian Lite 04.03-2021 - Funktioniert
Jaaa Alex, mach mit bei der Party!!!
Klaus
PS: Wobei ich sagen muss, dass ich das Temperaturtracking in Brewfather mit Float oder Tilt mache. Die Temperaturüberwachung und Steuerung der Gärung läuft bei mir derzeit über CBPI3 - wenn es dann mal eine gute Lösung in v4 gibt, werde ich keine Sekunde zögern, umzusteigen.
PS: Wobei ich sagen muss, dass ich das Temperaturtracking in Brewfather mit Float oder Tilt mache. Die Temperaturüberwachung und Steuerung der Gärung läuft bei mir derzeit über CBPI3 - wenn es dann mal eine gute Lösung in v4 gibt, werde ich keine Sekunde zögern, umzusteigen.
Fuck it - it needs to be bigger!
Re: CraftbeerPI 4 - Installation - Raspbian Lite 04.03-2021 - Funktioniert
Ich denke, über die Logs die Daten für Influx zu erhalten ist gar nicht nötig. Ich habe gestern mal testweise zwei Wege ausprobiert, um Influx/Grafana mit CBPi4 zu verbinden: Telegraf und Kettlesensor.happyhibo hat geschrieben: Mittwoch 8. Dezember 2021, 20:59 Ich nutze (noch) den CBPi3 zum Brauen, aber auch als Fermenter und habe mir dafür ein "PlugIn" für ne InfluxDB zusammen gebaut.
Die Grafiken vom CBPi die aus den Log-Datein generiert werden, laufen schnell über.
Im Plugin Kettlesensor von Alex habe ich eine dritte Option Influx eingefügt. Statt die Daten am Ende per log_data in eine Protokolldatei zu schreiben, "sollen" die Daten Kettlename, Ist-, Soll-Temp und PowerLevel aggregiert als ein Datenpunkt mit write_points(json-daten) nach InfluxDB geschrieben werden. Um den Zeitstempel kümmert sich InfluxDB. Soweit bin ich aber gestern nicht mehr gekommen. Noch viel Wunsch & denken.
Mit Telegraf habe ich eine MQTT Bridge erstellt. Über diese Bridge werden getaktet alle 10s die topics sensorupdate, actorupdate und kettleupdate aus dem MQTT Broker in die InfluxDB geschrieben. Die Informationen können noch gefiltert werden, aber es landen alle Aktoren, Sensoren und Kettles in der DB. Die Bridge hat den Vorteil, dass kein Plugin, keine Logdatei oä notwendig ist. Die Datenmenge ist größer, die Daten sind redundant und es sind Daten von Aktoren, Sensoren und Kettles enthalten, die ggfs. gar nicht visualisiert werden sollen. Wer testen möchte: telegraf.conf
Code: Alles auswählen
[global_tags]
[agent]
interval = "10s"
round_interval = true
metric_batch_size = 1000
metric_buffer_limit = 10000
collection_jitter = "0s"
flush_interval = "10s"
flush_jitter = "0s"
precision = ""
debug = true
quiet = false
logfile = "/var/log/telegraf.log"
hostname = ""
omit_hostname = false
# hier die DB angeben
[[outputs.influxdb]]
urls = ["http://localhost:8086"]
database = "cbpi4"
# 1. MQTT Quelle: Kettles
[[inputs.mqtt_consumer]]
servers = ["tcp://localhost:1883"]
topics = [
"cbpi/kettleupdate/update"
]
data_format = "json"
#json_name_key = ["id"]
json_string_fields = ["name", "state", "target_temp", "heater", "sensor"]
tag_keys = ["id"]
# 2. MQTT Quelle: Aktoren
[[inputs.mqtt_consumer]]
servers = ["tcp://localhost:1883"]
topics = [
"cbpi/actor/#"
]
data_format = "json"
#json_name_key = ["id"]
json_string_fields = ["name", "state", "power"]
tag_keys = ["id"]
# 3. MQTT Quelle: Sensoren
[[inputs.mqtt_consumer]]
servers = ["tcp://localhost:1883"]
topics = [
"cbpi/sensor/#"
]
data_format = "json"
json_string_fields = ["value"]
tag_keys = ["id"]
Im aktuellen Status halte ich den Weg über ein Plugin bspw. Kettlesensor für besser geeignet.
Innu
- kalausr
- Posting Freak

- Beiträge: 1976
- Registriert: Mittwoch 13. April 2011, 21:48
- Wohnort: Scheinfeld
Re: CraftbeerPI 4 - Installation - Raspbian Lite 04.03-2021 - Funktioniert
Moin, und von mir noch einer dieser oberflächlichen Oberflächen Wünsche.
Es wäre cool, solange es noch keine Ventil Flussfunktion gibt, zumindest mehrere Actoren einer Pipe zuordnen zu können und die Flussdarstellung zu ermöglichen. Momentan kann man nur einen Actor zuweisen, bei zweien passiert nichts (auch nicht bei gleicher Flussrichtung).
So könnte man eine Doppelnutzung visualisieren. Z.B. Pumpe -> Kessel oder Pumpe -> ZKG (einfach mit einem weiteren Actor für die gleiche Pumpe).
Prösterchen, Klaus
Es wäre cool, solange es noch keine Ventil Flussfunktion gibt, zumindest mehrere Actoren einer Pipe zuordnen zu können und die Flussdarstellung zu ermöglichen. Momentan kann man nur einen Actor zuweisen, bei zweien passiert nichts (auch nicht bei gleicher Flussrichtung).
So könnte man eine Doppelnutzung visualisieren. Z.B. Pumpe -> Kessel oder Pumpe -> ZKG (einfach mit einem weiteren Actor für die gleiche Pumpe).
Prösterchen, Klaus
Fuck it - it needs to be bigger!
-
mrhyde
- Posting Senior

- Beiträge: 491
- Registriert: Mittwoch 7. Juni 2017, 14:16
- Wohnort: 84489 Burghausen
Re: CraftbeerPI 4 - Installation - Raspbian Lite 04.03-2021 - Funktioniert
Schau dir mal den development branch vom ui an. Ich habe einen pull request von François Legrée eingebunden. Er hat die Pfade etwas gepimpt und die Möglichkeit geschaffen, den Status mehrerer Aktoren logisch zu verknüpfen.kalausr hat geschrieben: Donnerstag 9. Dezember 2021, 09:18 Es wäre cool, solange es noch keine Ventil Flussfunktion gibt, zumindest mehrere Actoren einer Pipe zuordnen zu können und die Flussdarstellung zu ermöglichen. Momentan kann man nur einen Actor zuweisen, bei zweien passiert nichts (auch nicht bei gleicher Flussrichtung).
So könnte man eine Doppelnutzung visualisieren. Z.B. Pumpe -> Kessel oder Pumpe -> ZKG (einfach mit einem weiteren Actor für die gleiche Pumpe).
Prösterchen, Klaus
Gruß,
Alex
Braumeister 20 | Gärung: SS Brewtech 7 Gal BME | Speidel 30 Liter (Konus)
https://github.com/PiBrewing
https://openbrewing.gitbook.io/craftbeerpi4_support/
https://github.com/PiBrewing
https://openbrewing.gitbook.io/craftbeerpi4_support/
- Olutmatkailijan
- Posting Klettermax

- Beiträge: 190
- Registriert: Dienstag 16. November 2021, 20:27
Re: CraftbeerPI 4 - Installation - Raspbian Lite 04.03-2021 - Funktioniert
Das "Ich schaue es mir mal an" war eher so gemeint, das ich mal versuchen werde das ordentlich einzupfropfen, bzw. zu optimieren. Ich habe nämlich festgestellt: CraftBeerPi4 ist im Gegensatz zur Version 3 unter GPL - für mich also absolut unbedenklich. Wie gesagt, versprechen kann ich nichts, aber versuchen kann ich es malmrhyde hat geschrieben: Mittwoch 8. Dezember 2021, 11:28
Ich schaue mir das im nächsten Jahr mal an.
Dafür muss ich mich jedoch auch erst in aiohttp/mqtt und den ganzen Gedöns einarbeiten.
Ennen veljeltä vettä kuin vieraalta olutta!
- kalausr
- Posting Freak

- Beiträge: 1976
- Registriert: Mittwoch 13. April 2011, 21:48
- Wohnort: Scheinfeld
Re: CraftbeerPI 4 - Installation - Raspbian Lite 04.03-2021 - Funktioniert
Hm, habe ich versucht, kann aber nicht die Möglichkeit der Verknüpfung finden.
Egal, wird schon irgendwann funktionieren.
Cheers, Klaus
Egal, wird schon irgendwann funktionieren.
Cheers, Klaus
Fuck it - it needs to be bigger!
- happyhibo
- Posting Freak

- Beiträge: 1311
- Registriert: Sonntag 7. Oktober 2012, 23:06
- Wohnort: Raum Bad Tölz, Oberbayern
Re: CraftbeerPI 4 - Installation - Raspbian Lite 04.03-2021 - Funktioniert
Das hast Du mich falsch verstanden.Innuendo hat geschrieben: Donnerstag 9. Dezember 2021, 06:55Ich denke, über die Logs die Daten für Influx zu erhalten ist gar nicht nötig. Ich habe gestern mal testweise zwei Wege ausprobiert, um Influx/Grafana mit CBPi4 zu verbinden: Telegraf und Kettlesensor.happyhibo hat geschrieben: Mittwoch 8. Dezember 2021, 20:59 Ich nutze (noch) den CBPi3 zum Brauen, aber auch als Fermenter und habe mir dafür ein "PlugIn" für ne InfluxDB zusammen gebaut.
Die Grafiken vom CBPi die aus den Log-Datein generiert werden, laufen schnell über.
Ich frage die Daten zur Laufzeit von den Sensoren ab und sende sie (bei Änderung) mit "write_points" direkt an die Influx. Die Logdateien lasse ich links liegen! Telegraf nutze ich gar nicht.
Aber ne andere Frage:
Ich hab mir den CBPi4 auf nen RPi4 gepackt, Relaisboard und ein Sensor dran zum testen. Die Installation verlief problemlos.
Nun habe ich mir die Plugins "KettleSensor" und "RecipeImport" installiert.
Der Rezeptimport funzt! Aber wie nutzt man den KettleSensor?
Auf GitHub steht ja: KettleSensor extends the graphical output in craftbeerpi4. Your You can add target temperatur and powerlevel to your analytics.
Mal schnell was zusammen geklickt:
- kalausr
- Posting Freak

- Beiträge: 1976
- Registriert: Mittwoch 13. April 2011, 21:48
- Wohnort: Scheinfeld
Re: CraftbeerPI 4 - Installation - Raspbian Lite 04.03-2021 - Funktioniert
In Post https://hobbybrauer.de/forum/viewtopic. ... 27#p450227 ist die Antwort von Innuedo.happyhibo hat geschrieben: Sonntag 12. Dezember 2021, 11:00 Aber wie nutzt man den KettleSensor?
Auf GitHub steht ja: KettleSensor extends the graphical output in craftbeerpi4. Your You can add target temperatur and powerlevel to your analytics.
Bin grad ratlos
Du kannst 2 zusätzliche Sensoren (Target und Power) anlegen und dann kannst du die Werte im Analytic Tab abrufen.
Cheers, Klaus
Fuck it - it needs to be bigger!
-
mrhyde
- Posting Senior

- Beiträge: 491
- Registriert: Mittwoch 7. Juni 2017, 14:16
- Wohnort: 84489 Burghausen
Re: CraftbeerPI 4 - Installation - Raspbian Lite 04.03-2021 - Funktioniert
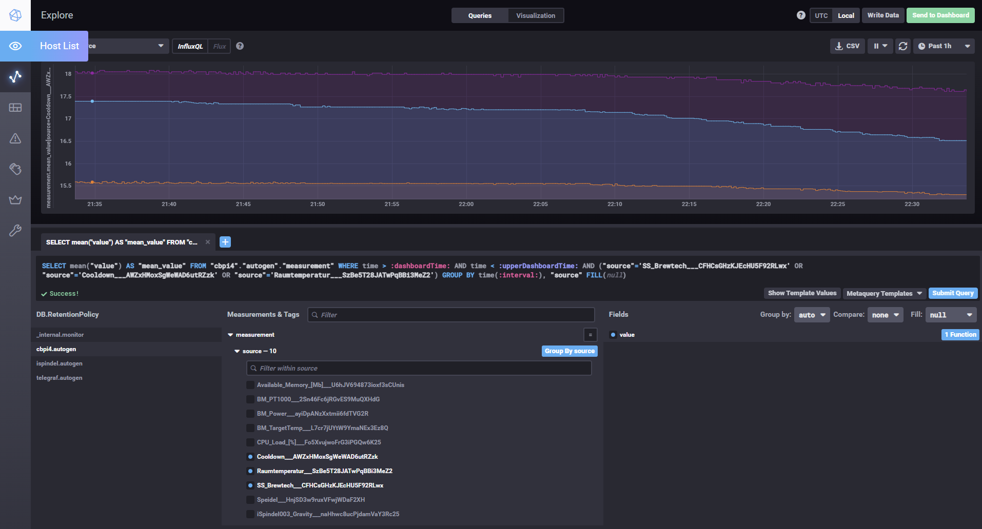
Ich habe meiner NAS mal wieder ein wenig mehr zum Arbeiten gegeben und influxdb installiert. Nun habe ich den Logfilecontroller in cbpi4 ein wenig erweitert und kann die Daten auch an eine influxdb senden. Dazu habe ich auch noch ein paar Parameter in den cbpi4 settings ergänzt: Hier kann man den Transfer zu Influxdb an bzw. ausschalten. Man kann auch das loggen in csv files abschalten. Das hat aktuell noch den Nachteil dass auf der analytics page dann keine aktuellen Daten gezeigt werden.happyhibo hat geschrieben: Mittwoch 8. Dezember 2021, 20:59
Ich nutze (noch) den CBPi3 zum Brauen, aber auch als Fermenter und habe mir dafür ein "PlugIn" für ne InfluxDB zusammen gebaut.
Die Grafiken vom CBPi die aus den Log-Datein generiert werden, laufen schnell über.
Ich bin dann dazu über gegangen mir das in die Influx zu pumpen und mit einer Haltezeit von 6 Monaten ist das denke ich überschaubar.
Die Influx & Grafana laufen auch auf einen RasPi:
Bild_2021-12-08_203649.pngBild_2021-12-08_210320.png
Der Code hab ich auch auf Github und ist im absoluten Alpha!
Einiges ist das noch Quick&Dirty und ein paar Fallstricke sind auch noch drinne,
da vieles noch nicht über die Hardware Settings bzw. über Parameter einstellbar ist
Ich wollte das hier nur als Idee mit anbringen und u.U. unterstütze ich das Projekt hiermit gerne...
In naher Zukunft möchte ich auch auf CBPi4 "upgraden"
![]()
Die Daten werden aber bereits zur Influxdb gesendet. Ich teste das noch einmal über nacht und werden dann die Tage meinen Development branch mal zum Test aktualisieren. Im Beispiel unten sind mal 3 der Temperatursensoren gezeigt. Aktuell habe ich mal den Sensornamen + ID verwendet, damit sichergestellt ist, dass die Namen eindeutig sind.
Gruß,
Alex
Braumeister 20 | Gärung: SS Brewtech 7 Gal BME | Speidel 30 Liter (Konus)
https://github.com/PiBrewing
https://openbrewing.gitbook.io/craftbeerpi4_support/
https://github.com/PiBrewing
https://openbrewing.gitbook.io/craftbeerpi4_support/
- happyhibo
- Posting Freak

- Beiträge: 1311
- Registriert: Sonntag 7. Oktober 2012, 23:06
- Wohnort: Raum Bad Tölz, Oberbayern
Re: CraftbeerPI 4 - Installation - Raspbian Lite 04.03-2021 - Funktioniert
Sers CBPI4 Gemeinde,
ich hab jetzt meine Brauerei auf CBPi4 geupdatet: Jetzt bin ich bei der Rezepteingabe auf die Steuerung meines Nachgusses auf die Frage gekommen,
ob dieser als paralleler "Heatstep" integrierbar wäre.
Quasi zwischen zwei Rasten den Nachgusskessel einschalten, weiter Maischen und parallel die Nachgusstemp steuern.
Händisch mache ich das schon bereits beim CBPi3 (Target Temp setzen und Kessel-Automatik starten)
aber geht das auch in der Rezeptsteuerung?

Nebenfrage:
Was bedeutet die 4 rechts oben neben der Glocke?
ich hab jetzt meine Brauerei auf CBPi4 geupdatet: Jetzt bin ich bei der Rezepteingabe auf die Steuerung meines Nachgusses auf die Frage gekommen,
ob dieser als paralleler "Heatstep" integrierbar wäre.
Quasi zwischen zwei Rasten den Nachgusskessel einschalten, weiter Maischen und parallel die Nachgusstemp steuern.
Händisch mache ich das schon bereits beim CBPi3 (Target Temp setzen und Kessel-Automatik starten)
aber geht das auch in der Rezeptsteuerung?
Nebenfrage:
Was bedeutet die 4 rechts oben neben der Glocke?
Re: CraftbeerPI 4 - Installation - Raspbian Lite 04.03-2021 - Funktioniert
Hey HappyHibo,
ich habe cbpi4-TargetTemp auf github liegen. Ist bislang aber nur eine Testversion!
Innu
ich habe cbpi4-TargetTemp auf github liegen. Ist bislang aber nur eine Testversion!
Innu
- happyhibo
- Posting Freak

- Beiträge: 1311
- Registriert: Sonntag 7. Oktober 2012, 23:06
- Wohnort: Raum Bad Tölz, Oberbayern
Re: CraftbeerPI 4 - Installation - Raspbian Lite 04.03-2021 - Funktioniert
In meiner Testumgebung getestet und für gut befunden! Bei starten des Rezepts wäre es noch gut, wenn alle Target-Temps auf 0 gesetzt werden, sonst heizt der Kessel gleich los wenn die Automatik gestartet wird, weil der "alte" Target-Temp-Wert noch ansteht...
-
mrhyde
- Posting Senior

- Beiträge: 491
- Registriert: Mittwoch 7. Juni 2017, 14:16
- Wohnort: 84489 Burghausen
Re: CraftbeerPI 4 - Installation - Raspbian Lite 04.03-2021 - Funktioniert
Nichts...happyhibo hat geschrieben: Sonntag 19. Dezember 2021, 19:13 Nebenfrage:
Was bedeutet die 4 rechts oben neben der Glocke?
Hatte Manuel wohl nur zum Test mal drin. Ich werde das in der nächsten Version jetzt mal auf 0 setzten, da das immer wieder Fragen verursacht.
Gruß,
Alex
Zuletzt geändert von mrhyde am Montag 20. Dezember 2021, 12:08, insgesamt 1-mal geändert.
Braumeister 20 | Gärung: SS Brewtech 7 Gal BME | Speidel 30 Liter (Konus)
https://github.com/PiBrewing
https://openbrewing.gitbook.io/craftbeerpi4_support/
https://github.com/PiBrewing
https://openbrewing.gitbook.io/craftbeerpi4_support/
Re: CraftbeerPI 4 - Installation - Raspbian Lite 04.03-2021 - Funktioniert
Setze den Step TargetTemp einfach zum Rezeptstart mit 0°C für die gewünschten Kettleshappyhibo hat geschrieben: Montag 20. Dezember 2021, 10:56 Bei starten des Rezepts wäre es noch gut, wenn alle Target-Temps auf 0 gesetzt werden, sonst heizt der Kessel gleich los wenn die Automatik gestartet wird, weil der "alte" Target-Temp-Wert noch ansteht...
- happyhibo
- Posting Freak

- Beiträge: 1311
- Registriert: Sonntag 7. Oktober 2012, 23:06
- Wohnort: Raum Bad Tölz, Oberbayern
Re: CraftbeerPI 4 - Installation - Raspbian Lite 04.03-2021 - Funktioniert
So langsam bekommt die Sache a Gesicht...
Nachdem Innu mit seinem TargetStep um die Ecke kam, habe ich mir auch ein Plugin gegönnt
Da in meinem Fall immer die gleiche (Heiz)Energie in den Maischekessel eingebracht wird (9KW Gasbrenner), habe ich beim Maischen mit dem CBPi3 die Beobachtung gemacht, dass der Temperatur-Überschwung im niedrigeren Temperaturbereich größer ist als im höheren Bereich.
Zu dem Zeitpunkt hatte ich mir schon überlegt, wie cool das wäre verschiedene Offsets in einzelnen Temperaturbereichen setzen zu können.
Bei CBPI4 könnte es mir gelungen sein.
Das OffsetHysterese-Plugin ist auf Github zu finden. Es können in der Konfig
bis zu zwei Temperaturbereiche mit einem Offset angegeben werden.
Beispiel: 50° - 68° ~ Offset 3°; 69° - 78° ~ Offset 2° bedeutet: dass die Heizung im Bereich von 50 - 68°, 3°vor der Soll-Temp. das Heizen einstellt.
Gleiches dann auch im Bereich von 69 - 78° mit 2° vor Soll-Temp.. Ist die Ist-Temp. außerhalb der definierten Bereiche oder sind evtl. keine definiert, gelten die Standard OffsetOn-, und OffsetOff-Werte. Ist die Soll-Temperatur erreicht wir das Offset abgeschaltet und nachgeheizt sobald die Ist-temp. unter der Soll-Temp. fällt...
Ich hoffe das war verständlich was ich damit bezwecken wollte...
In meiner Testumgebung lief's problemlos - eine Live-Testung steh noch aus.

Da in meinem Fall immer die gleiche (Heiz)Energie in den Maischekessel eingebracht wird (9KW Gasbrenner), habe ich beim Maischen mit dem CBPi3 die Beobachtung gemacht, dass der Temperatur-Überschwung im niedrigeren Temperaturbereich größer ist als im höheren Bereich.
Zu dem Zeitpunkt hatte ich mir schon überlegt, wie cool das wäre verschiedene Offsets in einzelnen Temperaturbereichen setzen zu können.
Bei CBPI4 könnte es mir gelungen sein.
Das OffsetHysterese-Plugin ist auf Github zu finden. Es können in der Konfig
bis zu zwei Temperaturbereiche mit einem Offset angegeben werden.
Beispiel: 50° - 68° ~ Offset 3°; 69° - 78° ~ Offset 2° bedeutet: dass die Heizung im Bereich von 50 - 68°, 3°vor der Soll-Temp. das Heizen einstellt.
Gleiches dann auch im Bereich von 69 - 78° mit 2° vor Soll-Temp.. Ist die Ist-Temp. außerhalb der definierten Bereiche oder sind evtl. keine definiert, gelten die Standard OffsetOn-, und OffsetOff-Werte. Ist die Soll-Temperatur erreicht wir das Offset abgeschaltet und nachgeheizt sobald die Ist-temp. unter der Soll-Temp. fällt...
Ich hoffe das war verständlich was ich damit bezwecken wollte...
In meiner Testumgebung lief's problemlos - eine Live-Testung steh noch aus.
- kalausr
- Posting Freak

- Beiträge: 1976
- Registriert: Mittwoch 13. April 2011, 21:48
- Wohnort: Scheinfeld
Re: CraftbeerPI 4 - Installation - Raspbian Lite 04.03-2021 - Funktioniert
Naaaice, Alex.
Werde damit die Tage mal rumspielen. Aktiviert sich bei Deinem Plugin eigentlich der Agitator (Rührwerk) parallel zum Heater?
Schiers, Klaus
Werde damit die Tage mal rumspielen. Aktiviert sich bei Deinem Plugin eigentlich der Agitator (Rührwerk) parallel zum Heater?
Schiers, Klaus
Zuletzt geändert von kalausr am Dienstag 21. Dezember 2021, 20:06, insgesamt 1-mal geändert.
Fuck it - it needs to be bigger!
- kalausr
- Posting Freak

- Beiträge: 1976
- Registriert: Mittwoch 13. April 2011, 21:48
- Wohnort: Scheinfeld
Re: CraftbeerPI 4 - Installation - Raspbian Lite 04.03-2021 - Funktioniert
Habe das Target Ding immer noch nicht gerafft…
Bin zu blöd.
Bin zu blöd.
Fuck it - it needs to be bigger!
- happyhibo
- Posting Freak

- Beiträge: 1311
- Registriert: Sonntag 7. Oktober 2012, 23:06
- Wohnort: Raum Bad Tölz, Oberbayern
Re: CraftbeerPI 4 - Installation - Raspbian Lite 04.03-2021 - Funktioniert
kalausr hat geschrieben: Dienstag 21. Dezember 2021, 20:03 Naaaice, Alex.
Werde damit die Tage mal rumspielen. Aktiviert sich bei Deinem Plugin eigentlich der Agitator (Rührwerk) parallel zum Heater?
Schiers, Klaus
Aber der wird in der Standard-Hysterese auch nicht gesteuert...
Muss ich mir mal anschauen wie das angesteuert wird...
Re: CraftbeerPI 4 - Installation - Raspbian Lite 04.03-2021 - Funktioniert
Vielleicht funktioniert das Plugin bei Dir gar nicht. Python ist nicht so ganz meine Welt.kalausr hat geschrieben: Dienstag 21. Dezember 2021, 20:05 Habe das Target Ding immer noch nicht gerafft…![]()
Bin zu blöd.
Auf Deiner letzte UX Grafik sind zwei SOLL Temperaturen zu sehen: Maischebottich und Sudkessel. Das Plugin ist ein Mash step, stellt den Wert SOLL ein und geht direkt zum nächsten Step. An folgenden Stellen setze ich das Plugin ein:
Zum Braustart setze ich die Solltemperatur Nachguss auf 0°C. Im Automode bleibt der Nachguss dann ausgeschaltet.
Vor dem Start Maische erwärmen auf 78°C setze ich die Solltemperatur Nachguss auf 78°C. Der Nachguss schaltet sich ein.
Beim Start Abmaischen setze ich Soll von MaischeSudkessel auf 0°C. Die Induktionsplatte schaltet ab
Am Ende vom Kochen setze ich alle Solltemp auf 0°C
Innu
P.S.: vielen Dank für die SVGs!
- kalausr
- Posting Freak

- Beiträge: 1976
- Registriert: Mittwoch 13. April 2011, 21:48
- Wohnort: Scheinfeld
Re: CraftbeerPI 4 - Installation - Raspbian Lite 04.03-2021 - Funktioniert
Ich denke, es besteht kein Handlungsbedarf.happyhibo hat geschrieben: Dienstag 21. Dezember 2021, 21:19kalausr hat geschrieben: Dienstag 21. Dezember 2021, 20:03 Naaaice, Alex.
Werde damit die Tage mal rumspielen. Aktiviert sich bei Deinem Plugin eigentlich der Agitator (Rührwerk) parallel zum Heater?
Schiers, KlausDen Agitator hab ich kpl. außer acht gelassen.
![]()
Aber der wird in der Standard-Hysterese auch nicht gesteuert...![]()
Muss ich mir mal anschauen wie das angesteuert wird...
Ich kann mir nur vorstellen, daß der Agitator deshalb einzutragen ist, damit man ihn in der Kettle Control schalten kann. Ich habe aber auch trotzdem zusätzliche Schaltflächen angelegt, ist übersichtlicher.
In meinem HERMS System brauchte ich eine automatische Aktivierung (Heizelement und Kreislauf-Pumpe) für den Heizkessel. Das habe ich dann aber einfach mit einem Grouped Actor gelöst.
Sänks, Klaus
Fuck it - it needs to be bigger!
- kalausr
- Posting Freak

- Beiträge: 1976
- Registriert: Mittwoch 13. April 2011, 21:48
- Wohnort: Scheinfeld
Re: CraftbeerPI 4 - Installation - Raspbian Lite 04.03-2021 - Funktioniert
OK, jetzt wird es klarer. Du fügst diese Schritte per Hand in CBPI4 ein, richtig?Innuendo hat geschrieben: Mittwoch 22. Dezember 2021, 06:54Vielleicht funktioniert das Plugin bei Dir gar nicht. Python ist nicht so ganz meine Welt.kalausr hat geschrieben: Dienstag 21. Dezember 2021, 20:05 Habe das Target Ding immer noch nicht gerafft…![]()
Bin zu blöd.
Auf Deiner letzte UX Grafik sind zwei SOLL Temperaturen zu sehen: Maischebottich und Sudkessel. Das Plugin ist ein Mash step, stellt den Wert SOLL ein und geht direkt zum nächsten Step. An folgenden Stellen setze ich das Plugin ein:
Zum Braustart setze ich die Solltemperatur Nachguss auf 0°C. Im Automode bleibt der Nachguss dann ausgeschaltet.
Vor dem Start Maische erwärmen auf 78°C setze ich die Solltemperatur Nachguss auf 78°C. Der Nachguss schaltet sich ein.
Beim Start Abmaischen setze ich Soll von MaischeSudkessel auf 0°C. Die Induktionsplatte schaltet ab
Am Ende vom Kochen setze ich alle Solltemp auf 0°C
Innu
P.S.: vielen Dank für die SVGs!![]()
Bin mir nicht sicher, ob es bei mir funktioniert. Ich importiere die Brauschritte des Rezepts über die Brewfather Schnittstelle. Handanpassungen möchte ich mir ersparen - ich stelle die Target Temp einfach per Hand ein - vielleicht kann ich jedoch auch die Heizschritte für den 2. Kessel in BF anlegen. Ich schaue es mir mal an.
Cheersla, Klaus
Fuck it - it needs to be bigger!
- kalausr
- Posting Freak

- Beiträge: 1976
- Registriert: Mittwoch 13. April 2011, 21:48
- Wohnort: Scheinfeld
Re: CraftbeerPI 4 - Installation - Raspbian Lite 04.03-2021 - Funktioniert
Parallelpost aus dem UX Thread:
Zurückkommend auf meine Frage neulich.
@mrhyde und alle Scriptingpiloten: Meint Ihr, dass man die SVG Grafiken, ebenso wie die LED's, mit einem Glüh-Effekt ausstatten kann? Dann bräuchte ich diese hässlichen Pöppel nicht und könnte zB eine Pumpe, wenn aktiv, grün glühen lassen oder den Heizleiter rot.
Vielleicht was für die langweiligen Feiertage....
Klaus
Zurückkommend auf meine Frage neulich.
@mrhyde und alle Scriptingpiloten: Meint Ihr, dass man die SVG Grafiken, ebenso wie die LED's, mit einem Glüh-Effekt ausstatten kann? Dann bräuchte ich diese hässlichen Pöppel nicht und könnte zB eine Pumpe, wenn aktiv, grün glühen lassen oder den Heizleiter rot.
Vielleicht was für die langweiligen Feiertage....
Klaus
Fuck it - it needs to be bigger!
-
DSpayre
- Posting Freak

- Beiträge: 511
- Registriert: Samstag 1. August 2020, 18:13
- Wohnort: Müllheim (Zwischen Freiburg und Basel)
Re: CraftbeerPI 4 - Installation - Raspbian Lite 04.03-2021 - Funktioniert
Hallo zusammen,
Lese hier schon länger interessiert mit. Soweit ich das erkenne nutzen immer mehr CBPi4 auch produktiv. Juckt mich ja auch in den Finger über die Feiertage dran zu basteln.
Kann man denn 3 und 4 parallel installieren und entweder das eine oder das andere produktiv einsetzen? Hat das jemand schon so gemacht?
Gruß Martin
Lese hier schon länger interessiert mit. Soweit ich das erkenne nutzen immer mehr CBPi4 auch produktiv. Juckt mich ja auch in den Finger über die Feiertage dran zu basteln.
Kann man denn 3 und 4 parallel installieren und entweder das eine oder das andere produktiv einsetzen? Hat das jemand schon so gemacht?
Gruß Martin
Unsere Braustube Vorstellung
Unser Würzekühler Doppelhelix
Unser Stammtisch Hobbybrauer im Markgräflerland
Unser Würzekühler Doppelhelix
Unser Stammtisch Hobbybrauer im Markgräflerland
- hiasl
- Posting Freak

- Beiträge: 2062
- Registriert: Samstag 9. Juni 2007, 12:03
- Wohnort: Kulmbach
- Kontaktdaten:
Re: CraftbeerPI 4 - Installation - Raspbian Lite 04.03-2021 - Funktioniert
Selbst wenn das klappen sollte, rate ich nicht dazu. Nimm lieber eine zweite SD Karte, auf die du dir die 4er Version installierst. Dann kannst du im Zweifelsfall immer wieder auf deinen bereits laufenden 3er zurück gehen.DSpayre hat geschrieben: Mittwoch 22. Dezember 2021, 12:52 Kann man denn 3 und 4 parallel installieren und entweder das eine oder das andere produktiv einsetzen? Hat das jemand schon so gemacht?
Gruß
Matthias
-----------------------------------------------------------------------------------------
Mehr vom Bier wissen, heißt: Mehr vom Bier haben!
Matthias
-----------------------------------------------------------------------------------------
Mehr vom Bier wissen, heißt: Mehr vom Bier haben!
- happyhibo
- Posting Freak

- Beiträge: 1311
- Registriert: Sonntag 7. Oktober 2012, 23:06
- Wohnort: Raum Bad Tölz, Oberbayern
Re: CraftbeerPI 4 - Installation - Raspbian Lite 04.03-2021 - Funktioniert
Hi,DSpayre hat geschrieben: Mittwoch 22. Dezember 2021, 12:52 Hallo zusammen,
Lese hier schon länger interessiert mit. Soweit ich das erkenne nutzen immer mehr CBPi4 auch produktiv. Juckt mich ja auch in den Finger über die Feiertage dran zu basteln.
Kann man denn 3 und 4 parallel installieren und entweder das eine oder das andere produktiv einsetzen? Hat das jemand schon so gemacht?
Gruß Martin
der parallele Betrieb von CBPi3 & 4 kann ich mir noch schwer vorstellen, dass das ohne Probleme läuft.
Was Du machen kannst ist den CBPi4 auf eine neue/andere SDCard zu installieren. dann kannst Du zwischen den Karten wechseln.
Oder Du machst einen komplett neuen Aufbau mit nen RasPi4 wie ich...
...Hiasl war schneller...
-
DSpayre
- Posting Freak

- Beiträge: 511
- Registriert: Samstag 1. August 2020, 18:13
- Wohnort: Müllheim (Zwischen Freiburg und Basel)
Re: CraftbeerPI 4 - Installation - Raspbian Lite 04.03-2021 - Funktioniert
Merci, dann werde ich mir noch eine neue SD besorgen.
Unsere Braustube Vorstellung
Unser Würzekühler Doppelhelix
Unser Stammtisch Hobbybrauer im Markgräflerland
Unser Würzekühler Doppelhelix
Unser Stammtisch Hobbybrauer im Markgräflerland
- kalausr
- Posting Freak

- Beiträge: 1976
- Registriert: Mittwoch 13. April 2011, 21:48
- Wohnort: Scheinfeld
Re: CraftbeerPI 4 - Installation - Raspbian Lite 04.03-2021 - Funktioniert
Ist lustig, aber ich habe eine Karte, auf der beide parallel laufen. Ich würde es aber auch nicht empfehlen.
LG Klaus
LG Klaus
Fuck it - it needs to be bigger!
- kalausr
- Posting Freak

- Beiträge: 1976
- Registriert: Mittwoch 13. April 2011, 21:48
- Wohnort: Scheinfeld
Re: CraftbeerPI 4 - Installation - Raspbian Lite 04.03-2021 - Funktioniert
Habe einen Workaround, der auch ganz OK aussieht: Pumpe aus dem Land der aufgehenden grünen Sonne.kalausr hat geschrieben: Mittwoch 22. Dezember 2021, 12:06 Parallelpost aus dem UX Thread:
Zurückkommend auf meine Frage neulich.
@mrhyde und alle Scriptingpiloten: Meint Ihr, dass man die SVG Grafiken, ebenso wie die LED's, mit einem Glüh-Effekt ausstatten kann? Dann bräuchte ich diese hässlichen Pöppel nicht und könnte zB eine Pumpe, wenn aktiv, grün glühen lassen oder den Heizleiter rot.
Vielleicht was für die langweiligen Feiertage....![]()
Klaus
Fuck it - it needs to be bigger!
Re: CraftbeerPI 4 - Installation - Raspbian Lite 04.03-2021 - Funktioniert
Die Schwierigkeiten beim Parallelbetrieb entstehen durch Python2 (CBPi3) und Python3 (CBPi4), pip und deren Bibliotheken. Mit docker wäre eine Möglichkeit für eine Trennung. Wer aber einfach nur an CBPi4 interessiert ist, hat mit einer zweiten SD Karte mehr Spaß und mehr Freizeit ;-)
Re: CraftbeerPI 4 - Installation - Raspbian Lite 04.03-2021 - Funktioniert
Hey,
hat einer von euch das Plugin phMeasure im Einsatz? Die Teile sind rechtzeitig vor den freien Tagen eingetroffen. Mit der Beschreibung (cbpi3) komme nicht so ganz weiter.
Nachtrag Innu
hat einer von euch das Plugin phMeasure im Einsatz? Die Teile sind rechtzeitig vor den freien Tagen eingetroffen. Mit der Beschreibung (cbpi3) komme nicht so ganz weiter.
Nachtrag Innu
Re: CraftbeerPI 4 - Installation - Raspbian Lite 04.03-2021 - Funktioniert
Auf 2021-12-02-buster habe ich den cbpi4 heute installiert - mit bullseye funktioniert das Touch Display und WLAN nach dem reboot nicht.
Funktioniert perfekt mit GPIO Aktoren und 1-Wire Sensoren, wird bei mir ab sofort den cbpi3 ersetzen.
Vielen Dank Alex - auch für das gute Howto!!
Grüße
Kurt
Funktioniert perfekt mit GPIO Aktoren und 1-Wire Sensoren, wird bei mir ab sofort den cbpi3 ersetzen.
Vielen Dank Alex - auch für das gute Howto!!
Grüße
Kurt
Re: CraftbeerPI 4 - Installation - Raspbian Lite 04.03-2021 - Funktioniert
Hey,
das Problem Touchdisplay mit Bullseye (30.10.21) kann mit diesem Eintrag in der Datei /boot/config.txt behoben werden
das Problem Touchdisplay mit Bullseye (30.10.21) kann mit diesem Eintrag in der Datei /boot/config.txt behoben werden
Code: Alles auswählen
# KMS Driver deaktivieren
# Enable DRM VC4 V3D driver
#dtoverlay=vc4-kms-v3d
Code: Alles auswählen
#XPT2046 Touch Screen
dtparam=i2c_arm=on
dtparam=i2c_vc_baudrate=50000
dtparam=spi=on
dtoverlay=ads7846,penirq=25,speed=10000,penirq_pull=2,xohms=150
lcd_rotate=2
Re: CraftbeerPI 4 - Installation - Raspbian Lite 04.03-2021 - Funktioniert
In der Weihnachtsbastelei
gibt es manche Kniffelei *summ*
10" Touchdisplay 1920x1200px für CBPi4
3.5" Touchdisplay am Kettle MaischeSud
gibt es manche Kniffelei *summ*
10" Touchdisplay 1920x1200px für CBPi4
3.5" Touchdisplay am Kettle MaischeSud
