Spitzenklasse. Vielen lieben Dank Innu!Innuendo hat geschrieben: Sonntag 9. Januar 2022, 09:54 4.01 funktioniert nicht mit OLED
Ich erstelle kurzfristig eine 2.61 für OLED (MQTTDevice2) und CBPi4
MQTTDevice Version 2 & Platine
- skybandit
 - Posting Klettermax

 - Beiträge: 250
 - Registriert: Mittwoch 22. Januar 2020, 16:07
 - Wohnort: Kreis Soest
 
Re: MQTTDevice Version 2 & Platine
- secuspec
 - Posting Freak

 - Beiträge: 869
 - Registriert: Sonntag 9. Juli 2017, 06:31
 - Wohnort: Königstein
 - Kontaktdaten:
 
Re: MQTTDevice Version 2 & Platine
Perfekt - dann bin ich also nicht zu verpeilt um es mit Display ans Laufen zu bekommen
Sudhaus von Crafthardware - 3 vessel HERMS 83l Töpfe mit Bodenablauf
HBST Rhein Main & Brausportgruppe e.V.
			
						HBST Rhein Main & Brausportgruppe e.V.
Re: MQTTDevice Version 2 & Platine
Hey,
ich habe ein Update V 2.65 für das OLED MQTTDevice2 erstellt. Das Update steht wie gewohnt als WebUpdate zur Verfügung. Unter den Systemeinstellungen gibt es einen neuen Schalter: CBPi4 ON - CBPi3 OFF
Zwei Infos:
Mit CBPi3 wird (wie gehabt) mein MQTT Plugin für CBPi3 benötigt. Die Einstellungen auf dem MQTTDevice zur Visualisierung beziehen sich nur für den Einsatz unter CBPi3.
Mit CBPi4 ist kein Plugin erforderlich. Es muss aber mindestens die Version CBPi 4.0.0.59 von Alex verwendet werden. Eine Visualisierung wird unter CBPi4 direkt in Grafana konfiguriert.
Neue Versionen:
Ich habe meine Braustube auf CBPi4 und die MQTTDevices auf das großes bunte Touch Display umgestellt. Eine Weiterentwicklung für CBPi3 wird es nicht geben. Da tut sich aber auch eh nix mehr. Auch an der Darstellung auf dem OLED Display werde ich nichts mehr ändern.
Innu
			
			
									
						
										
						ich habe ein Update V 2.65 für das OLED MQTTDevice2 erstellt. Das Update steht wie gewohnt als WebUpdate zur Verfügung. Unter den Systemeinstellungen gibt es einen neuen Schalter: CBPi4 ON - CBPi3 OFF
Zwei Infos:
Mit CBPi3 wird (wie gehabt) mein MQTT Plugin für CBPi3 benötigt. Die Einstellungen auf dem MQTTDevice zur Visualisierung beziehen sich nur für den Einsatz unter CBPi3.
Mit CBPi4 ist kein Plugin erforderlich. Es muss aber mindestens die Version CBPi 4.0.0.59 von Alex verwendet werden. Eine Visualisierung wird unter CBPi4 direkt in Grafana konfiguriert.
Neue Versionen:
Ich habe meine Braustube auf CBPi4 und die MQTTDevices auf das großes bunte Touch Display umgestellt. Eine Weiterentwicklung für CBPi3 wird es nicht geben. Da tut sich aber auch eh nix mehr. Auch an der Darstellung auf dem OLED Display werde ich nichts mehr ändern.
Innu
- secuspec
 - Posting Freak

 - Beiträge: 869
 - Registriert: Sonntag 9. Juli 2017, 06:31
 - Wohnort: Königstein
 - Kontaktdaten:
 
Re: MQTTDevice Version 2 & Platine
Wie genial ! Dann muss ich das heute Abend gleich mal aufspielen. Vielen vielen Dank für dieses geniale Stückchen Hard- und Software !Innuendo hat geschrieben: Montag 10. Januar 2022, 12:46 Hey,
ich habe ein Update V 2.65 für das OLED MQTTDevice2 erstellt. Das Update steht wie gewohnt als WebUpdate zur Verfügung. Unter den Systemeinstellungen gibt es einen neuen Schalter: CBPi4 ON - CBPi3 OFF
Zwei Infos:
Mit CBPi3 wird (wie gehabt) mein MQTT Plugin für CBPi3 benötigt. Die Einstellungen auf dem MQTTDevice zur Visualisierung beziehen sich nur für den Einsatz unter CBPi3.
Mit CBPi4 ist kein Plugin erforderlich. Es muss aber mindestens die Version CBPi 4.0.0.59 von Alex verwendet werden. Eine Visualisierung wird unter CBPi4 direkt in Grafana konfiguriert.
Neue Versionen:
Ich habe meine Braustube auf CBPi4 und die MQTTDevices auf das großes bunte Touch Display umgestellt. Eine Weiterentwicklung für CBPi3 wird es nicht geben. Da tut sich aber auch eh nix mehr. Auch an der Darstellung auf dem OLED Display werde ich nichts mehr ändern.
Innu
Sudhaus von Crafthardware - 3 vessel HERMS 83l Töpfe mit Bodenablauf
HBST Rhein Main & Brausportgruppe e.V.
			
						HBST Rhein Main & Brausportgruppe e.V.
Re: MQTTDevice Version 2 & Platine
Hey Ihrs,
das Gehäuse für die neuen Display ist fast fertig. Der finale Probedruck läuft. Die Basis mit FreeCAD ist vollständig parametrisiert, sodass Modifikationen bspw. für ein 3.2" oder 5" Display (hoffentlich) problemlos durchführbar sind. Die Ansicht schaut auf die Rück- mit Bodenseite. Von Links: XLR-Buchse, USB Anschluss MQTTDevice, SD-Card Slot Display und Kabeleingang. Auf Bohrungen mit kleinem Radius - ich setze bspw. PWM Module mit Potis Radius=4mm ein) - habe ich bewusst verzichtet, weil diese Löcher bei Bedarf gebohrt werden können. Noch unschlüssig bin ich über einen zweiten XLR Sensoranschluss. Der Kabeleingang könnte in die Mitte verschoben werden. Dann wäre Platz für eine zweite XLR-Buchse. Maße (außen): 160x70x40mm
Innu
			
			
									
						
										
						das Gehäuse für die neuen Display ist fast fertig. Der finale Probedruck läuft. Die Basis mit FreeCAD ist vollständig parametrisiert, sodass Modifikationen bspw. für ein 3.2" oder 5" Display (hoffentlich) problemlos durchführbar sind. Die Ansicht schaut auf die Rück- mit Bodenseite. Von Links: XLR-Buchse, USB Anschluss MQTTDevice, SD-Card Slot Display und Kabeleingang. Auf Bohrungen mit kleinem Radius - ich setze bspw. PWM Module mit Potis Radius=4mm ein) - habe ich bewusst verzichtet, weil diese Löcher bei Bedarf gebohrt werden können. Noch unschlüssig bin ich über einen zweiten XLR Sensoranschluss. Der Kabeleingang könnte in die Mitte verschoben werden. Dann wäre Platz für eine zweite XLR-Buchse. Maße (außen): 160x70x40mm
Innu
- 
				Iserlohner
 - Posting Klettermax

 - Beiträge: 255
 - Registriert: Sonntag 1. November 2020, 19:16
 
Re: MQTTDevice Version 2 & Platine
Moin InnuInnuendo hat geschrieben: Montag 10. Januar 2022, 12:46 Neue Versionen:
Ich habe meine Braustube auf CBPi4 und die MQTTDevices auf das großes bunte Touch Display umgestellt. Eine Weiterentwicklung für CBPi3 wird es nicht geben. Da tut sich aber auch eh nix mehr. Auch an der Darstellung auf dem OLED Display werde ich nichts mehr ändern.
Innu
Könntest Du nicht vielleicht einfach den Code für das OLED in die V4 mit übernehmen und über ne Auswahlmöglichkeit in der WebGUI einstellbar machen, welches Display man verwenden möchte ?
So gäb es nur noch eine Version der Firmware und die OLED User wären auch glücklich...
Danke und Grüße
Dirk
Re: MQTTDevice Version 2 & Platine
Hey Iserlohner,
der Versuch ist vor einiger Zeit leider gescheitert. Dafür gab es zwei Gründe: die Bibliotheken der Displays verwenden gleichnamige Deklarationen und der Ablauf zur Informationsdarstellung auf den Displays ist sehr unterschiedlich. Das passt nicht gut zusammen.
Kritikpunkt am neuen Display ist der Preis und never change a running system, oder? Die 2,4 Zoll Variante kostet € 25,-. Wäre das erträglicher? Für das 2.4er müsste lediglich die Display HMI-Datei von 480x320px auf 320x240px reduziert werden. Das ist außerhalb der Programmierung und mit einem kostenlosen Editor vom Displayhersteller machbar. Der Gehäuseentwurf ist wie geschrieben parametrisiert, d.h. man gibt die neue Displaygröße in einer Tabelle innerhalb FreeCAD ein und die Abstände, Maße etc. werden (hoffentlich) passend gesetzt. Bin überrascht, dass es doch einige OLED User gibt. Aber auch verwundert, dass die OLED User kein Display haben möchten, auf denen nützliche Infos zum Maischeprozess in lesbarer Größe stehen.
Innu
			
			
									
						
										
						der Versuch ist vor einiger Zeit leider gescheitert. Dafür gab es zwei Gründe: die Bibliotheken der Displays verwenden gleichnamige Deklarationen und der Ablauf zur Informationsdarstellung auf den Displays ist sehr unterschiedlich. Das passt nicht gut zusammen.
Kritikpunkt am neuen Display ist der Preis und never change a running system, oder? Die 2,4 Zoll Variante kostet € 25,-. Wäre das erträglicher? Für das 2.4er müsste lediglich die Display HMI-Datei von 480x320px auf 320x240px reduziert werden. Das ist außerhalb der Programmierung und mit einem kostenlosen Editor vom Displayhersteller machbar. Der Gehäuseentwurf ist wie geschrieben parametrisiert, d.h. man gibt die neue Displaygröße in einer Tabelle innerhalb FreeCAD ein und die Abstände, Maße etc. werden (hoffentlich) passend gesetzt. Bin überrascht, dass es doch einige OLED User gibt. Aber auch verwundert, dass die OLED User kein Display haben möchten, auf denen nützliche Infos zum Maischeprozess in lesbarer Größe stehen.
Innu
- skybandit
 - Posting Klettermax

 - Beiträge: 250
 - Registriert: Mittwoch 22. Januar 2020, 16:07
 - Wohnort: Kreis Soest
 
Re: MQTTDevice Version 2 & Platine
Ich würde dann zum 2,8" tendieren,  das koster nur 1,80€ mehr sls das 2,4er
Schaffe es leider nicht die 2.65 mit cbpi4 ans laufen zu bekommen.
Kann mir jemand bitte mal Screenshots von seinem cbpi4 Hardware (One-Vessel) Setup reinstellen?
Habe auch festgestellt, dass in der 2
65 Firmware der Switch CBPI4 ON - CBPI3 OFF seine Einstellung nicht speichert. Ist das bei euch auch so?
			
			
									
						
										
						Schaffe es leider nicht die 2.65 mit cbpi4 ans laufen zu bekommen.
Kann mir jemand bitte mal Screenshots von seinem cbpi4 Hardware (One-Vessel) Setup reinstellen?
Habe auch festgestellt, dass in der 2
65 Firmware der Switch CBPI4 ON - CBPI3 OFF seine Einstellung nicht speichert. Ist das bei euch auch so?
Re: MQTTDevice Version 2 & Platine
Hey skybandit,
beim Schalter CBPI4 ON OFF ist mir ein kleiner Fehler unterlaufen. Der Schlater wurde gespeichert, aber nicht im WebIf angezeigt ;-) Version 2.66 steht als WebUpdate bereit.
Wo hängst Du bei der Konfiguration fest? Auf der Seite CBPi4 oder beim MQTTDevice?
Dreh- und Angelpunkt ist der Mosquitto Broker. Ist der installiert und ist der Broker erreichbar? Der Hinweis von DirHoe ist bei aktuellen Raspian Installationen wichtig. Kannst Du mit MQTTExplorer den Broker erreichen und siehst Du die Topics von CBPi4 und MQTTDevice?
Innu
			
			
									
						
										
						beim Schalter CBPI4 ON OFF ist mir ein kleiner Fehler unterlaufen. Der Schlater wurde gespeichert, aber nicht im WebIf angezeigt ;-) Version 2.66 steht als WebUpdate bereit.
Wo hängst Du bei der Konfiguration fest? Auf der Seite CBPi4 oder beim MQTTDevice?
Dreh- und Angelpunkt ist der Mosquitto Broker. Ist der installiert und ist der Broker erreichbar? Der Hinweis von DirHoe ist bei aktuellen Raspian Installationen wichtig. Kannst Du mit MQTTExplorer den Broker erreichen und siehst Du die Topics von CBPi4 und MQTTDevice?
Innu
- skybandit
 - Posting Klettermax

 - Beiträge: 250
 - Registriert: Mittwoch 22. Januar 2020, 16:07
 - Wohnort: Kreis Soest
 
Re: MQTTDevice Version 2 & Platine
Habe die neue Firmware jetzt auf dem Device und nachdem ich im cbpi4 am Sensor auch den passenden Eintrag für Payload Dictionary eingetragen läuft es. Die Werte sind plausibel und die IDS2 heizt schon mal los .. jippie
Tausend Dank an Innu
			
			
									
						
										
						Tausend Dank an Innu
- 
				Iserlohner
 - Posting Klettermax

 - Beiträge: 255
 - Registriert: Sonntag 1. November 2020, 19:16
 
Re: MQTTDevice Version 2 & Platine
Moin Innuendo.
Habe eben mal versucht, die neue Version 4.05, welche in deinem Github Verzeichnis liegt, zu installieren.
Leider geht nun gar nichts mehr :-(
Nach dem Start erzeugt der ESP sein WLAN.
Dort kann ich dann auch mein WLAN konfigurieren, das WLAN des ESPs verschwindet, aber ich komme nicht auf dei WebGUI.
Ping aufs MQTT Device funktioniert, jedoch kommt es nach 2 erfolgreichen Paketen immer wieder zu Zeitüberschreitungen.
Kann es sein, dass der ESP immer wieder bootet ?
Die blaue LED blinkt alle 5-6 Sekunden mal kurz auf.
Kann das daran liegen, dass ich kein Display angeschlossen habe ?
Muss dann ggf. in der Firmware etwas angepasst werden ?
Danke
Dirk
			
			
									
						
										
						Habe eben mal versucht, die neue Version 4.05, welche in deinem Github Verzeichnis liegt, zu installieren.
Leider geht nun gar nichts mehr :-(
Nach dem Start erzeugt der ESP sein WLAN.
Dort kann ich dann auch mein WLAN konfigurieren, das WLAN des ESPs verschwindet, aber ich komme nicht auf dei WebGUI.
Ping aufs MQTT Device funktioniert, jedoch kommt es nach 2 erfolgreichen Paketen immer wieder zu Zeitüberschreitungen.
Kann es sein, dass der ESP immer wieder bootet ?
Die blaue LED blinkt alle 5-6 Sekunden mal kurz auf.
Kann das daran liegen, dass ich kein Display angeschlossen habe ?
Muss dann ggf. in der Firmware etwas angepasst werden ?
Danke
Dirk
Re: MQTTDevice Version 2 & Platine
Hallo Iserlohner,
tut mir sehr leid, aber ich habe gestern Abend einen QuickFix für Alex auf github abgelegt. Der QuickFix war grande merde. Für 5 Stunden lag eine defekte Firmware als WebUpdate im Netz
 
Mit Version 4.06 habe ich gestern Abend noch versucht, größere Katastrophen zu vermeiden. Dein MQTTDevice ist mit der defekten Firmware in einer Dauerschleife: es startet und stürzt ca. 4-5sek später ab. Es bleibt Dir nichts anderes übrig, als per USB das MQTTDevice komplett neu zu flashen. Anschließend mit dem AccessPoint ESP-???? verbinden und im Webbrowser die Adresse http://192.168.4.1 öffnen. Die Webseite öffnet sich in den meisten Umgebungen automatisch. Nach der WLAN Konfiguration musst die die Einstellungen neu eintragen
Falls nicht eh gemacht hier zu Erinnerung Backup & Restore
Backup der Einstellungen:
1. im WebIf auf Explorer klicken
2. rechte Maustaste auf die Datei config.txt
3. Download anklicken In der config.txt ist die MQTTDevice Konfiguration ohne WLAN abgespeichert.
Restore der Einstellungen:
1. im WebIf auf Explorer klicken
2. auf den Button "Datei auswählen" klicken
3. Datei config.txt auswählen
4. den Button Upload anklicken
Innu
			
			
									
						
										
						tut mir sehr leid, aber ich habe gestern Abend einen QuickFix für Alex auf github abgelegt. Der QuickFix war grande merde. Für 5 Stunden lag eine defekte Firmware als WebUpdate im Netz
Mit Version 4.06 habe ich gestern Abend noch versucht, größere Katastrophen zu vermeiden. Dein MQTTDevice ist mit der defekten Firmware in einer Dauerschleife: es startet und stürzt ca. 4-5sek später ab. Es bleibt Dir nichts anderes übrig, als per USB das MQTTDevice komplett neu zu flashen. Anschließend mit dem AccessPoint ESP-???? verbinden und im Webbrowser die Adresse http://192.168.4.1 öffnen. Die Webseite öffnet sich in den meisten Umgebungen automatisch. Nach der WLAN Konfiguration musst die die Einstellungen neu eintragen
Falls nicht eh gemacht hier zu Erinnerung Backup & Restore
Backup der Einstellungen:
1. im WebIf auf Explorer klicken
2. rechte Maustaste auf die Datei config.txt
3. Download anklicken In der config.txt ist die MQTTDevice Konfiguration ohne WLAN abgespeichert.
Restore der Einstellungen:
1. im WebIf auf Explorer klicken
2. auf den Button "Datei auswählen" klicken
3. Datei config.txt auswählen
4. den Button Upload anklicken
Innu
- 
				Iserlohner
 - Posting Klettermax

 - Beiträge: 255
 - Registriert: Sonntag 1. November 2020, 19:16
 
Re: MQTTDevice Version 2 & Platine
Moin Innu
Vielen Dank für die Info.
Habe heute morgen mal das File neu aus deinem Github gezogen und noch einmal von V2.60 (darauf war ich gestern abend noch wieder zurück) auf V4.06 upgedated (durch Fileupload)
Danach lief es
 
Hatte in der GUI ganz unten einen Punkt "WLAN", welcher trotz Anbindung als deaktiviert angezeigt wurde.
Hab dann nochmals ein Update über die WebUpdate Funktion gemacht.
Nun sieht die GUI anders aus ?
Der Punkt WLAN ist nun verschwunden, auch der Punkt "OLED" ist jetzt weg.
Gleich noch ein oder zwei grundlegende Fragen:
Bekomme ich übers WebUpdate eine andere Version als wenn ich das Zip aus deinem Github ziehe ?
Ist es richtig, dass unter den Einstellungen in "Misc" der komplette Reiter für die "Refresh Rate" verschwunden ist ?
Z.Zt. läuft die V4.06 bei mir unter der CBPi Version 4.0.1.a6, alle Werte werden angezeigt, scheint zu funktionieren.
Hattest Du nicht mal erwähnt, dass zwingend min. die Version 4.0.1.a7 oder größer installiert sein muss ?
Schönes Wochenende
Dirk
			
			
									
						
										
						Vielen Dank für die Info.
Habe heute morgen mal das File neu aus deinem Github gezogen und noch einmal von V2.60 (darauf war ich gestern abend noch wieder zurück) auf V4.06 upgedated (durch Fileupload)
Danach lief es
Hatte in der GUI ganz unten einen Punkt "WLAN", welcher trotz Anbindung als deaktiviert angezeigt wurde.
Hab dann nochmals ein Update über die WebUpdate Funktion gemacht.
Nun sieht die GUI anders aus ?
Der Punkt WLAN ist nun verschwunden, auch der Punkt "OLED" ist jetzt weg.
Gleich noch ein oder zwei grundlegende Fragen:
Bekomme ich übers WebUpdate eine andere Version als wenn ich das Zip aus deinem Github ziehe ?
Ist es richtig, dass unter den Einstellungen in "Misc" der komplette Reiter für die "Refresh Rate" verschwunden ist ?
Z.Zt. läuft die V4.06 bei mir unter der CBPi Version 4.0.1.a6, alle Werte werden angezeigt, scheint zu funktionieren.
Hattest Du nicht mal erwähnt, dass zwingend min. die Version 4.0.1.a7 oder größer installiert sein muss ?
Schönes Wochenende
Dirk
- 
				Iserlohner
 - Posting Klettermax

 - Beiträge: 255
 - Registriert: Sonntag 1. November 2020, 19:16
 
Re: MQTTDevice Version 2 & Platine
Moin, ich schon wieder ;-)Innuendo hat geschrieben: Donnerstag 13. Januar 2022, 07:24 Hey Iserlohner,
der Versuch ist vor einiger Zeit leider gescheitert. Dafür gab es zwei Gründe: die Bibliotheken der Displays verwenden gleichnamige Deklarationen und der Ablauf zur Informationsdarstellung auf den Displays ist sehr unterschiedlich. Das passt nicht gut zusammen.
Kritikpunkt am neuen Display ist der Preis und never change a running system, oder? Die 2,4 Zoll Variante kostet € 25,-. Wäre das erträglicher? Für das 2.4er müsste lediglich die Display HMI-Datei von 480x320px auf 320x240px reduziert werden. Das ist außerhalb der Programmierung und mit einem kostenlosen Editor vom Displayhersteller machbar. Der Gehäuseentwurf ist wie geschrieben parametrisiert, d.h. man gibt die neue Displaygröße in einer Tabelle innerhalb FreeCAD ein und die Abstände, Maße etc. werden (hoffentlich) passend gesetzt. Bin überrascht, dass es doch einige OLED User gibt. Aber auch verwundert, dass die OLED User kein Display haben möchten, auf denen nützliche Infos zum Maischeprozess in lesbarer Größe stehen.
Innu
Vielen Dank für die verständliche Erklärung, warum es so nicht zu realisieren ist.
Also, ich kann erstmal nur für mich antworten.
Ich muss zuerst dazu sagen, dass ich bisher noch nie ein Display ans MQTT angeschlossen habe.
Der Preis spielt auch nur nebensächlich eine Rolle.
Grund bei mir ist hauptsächlich der, dass ich die Anzeigen, welche auf dem Nexion dargestellt werden können, eigentlich gar nicht benötige.
Mir würde vollkommen eine Anzeige ausreichen, auf der mir die IP-Adresse und der Verbindungszustand des MQTTs im WLAN angezeigt würde.
(So wie Du es hier in deinem Gitbook gezeigt hattest). Alles andere sehe ich ja auch in der GUI von CBPi, welche ohnehin während des Brauvorgangs laufen muss.
Oder habe ich das falsch verstanden, und man könnte über das neue Display den Vorgang komplett steuern ?
Grüße
Dirk
Re: MQTTDevice Version 2 & Platine
Die Version 4.x hat kein OLED. Die Optik in 4.x ist etwas anders.Iserlohner hat geschrieben: Samstag 15. Januar 2022, 11:02 V4.06 upgedated (durch Fileupload)
...
Nun sieht die GUI anders aus ?
Der Punkt WLAN ist nun verschwunden, auch der Punkt "OLED" ist jetzt weg.
Ist es richtig, dass unter den Einstellungen in "Misc" der komplette Reiter für die "Refresh Rate" verschwunden ist ?
Z.Zt. läuft die V4.06 bei mir unter der CBPi Version 4.0.1.a6, alle Werte werden angezeigt, scheint zu funktionieren.
Das Menü Intervalle ist rausgeflogen. Das war alter Kram von mir und wurde immer mitgeschleppt. Die Anzeige WLAN war im Grunde doppelt: wenn eine Verbindung zum MQTT Broker steht, muss WLAN vorhanden sein. WLAN als Information hat keinen Nutzen. CBPi4 versorgt den kleinen ESP mit sehr vielen Daten über MQTT. Deswegen habe ich alten KrimsKrams und Überflüssiges entfernt.
Ich empfehle ein Update auf CBPi4 a11 oder neuer.
Innu
Re: MQTTDevice Version 2 & Platine
MQTTDevice4 V 4.08 liegt auf github.
- MQTT Authentifizierung implementiert (Passwordfile)
- MQTT Verarbeitung von CBPi4 überarbeitet
- Web Interface komplett überarbeitet
- Bootstrap und JQuery aktualisiert (reflash erforderlich!)
- Memory/ CPU usage optimiert
- Induction-, Actors- und Sensorshandle überarbeitet
- Option Testversion (development branch)
- CBPi3 Altlasten entfernt
- Event handling vereinfacht
und vieles mehr. Bitte neu flashen und nicht als WebUpdate laden. Wer das WebUpdate ausführt muss manuell die zwei Bootstrap Dateien bootstrap.min.css und bootstrap.min.js über den File-Explorer ersetzen.
Innu
			
			
									
						
										
						- MQTT Authentifizierung implementiert (Passwordfile)
- MQTT Verarbeitung von CBPi4 überarbeitet
- Web Interface komplett überarbeitet
- Bootstrap und JQuery aktualisiert (reflash erforderlich!)
- Memory/ CPU usage optimiert
- Induction-, Actors- und Sensorshandle überarbeitet
- Option Testversion (development branch)
- CBPi3 Altlasten entfernt
- Event handling vereinfacht
und vieles mehr. Bitte neu flashen und nicht als WebUpdate laden. Wer das WebUpdate ausführt muss manuell die zwei Bootstrap Dateien bootstrap.min.css und bootstrap.min.js über den File-Explorer ersetzen.
Innu
- 
				hattorihanspeter
 - Posting Freak

 - Beiträge: 831
 - Registriert: Donnerstag 17. September 2020, 12:11
 
Re: MQTTDevice Version 2 & Platine
Hab einen der Hersteller dieser 5Pin M12 Stecker angeschrieben um evtl. über diesen Weg an ein Kabel zu kommen.
Wenn es dann mehrere werden, teile ich diese gerne mit anderen Bastlern im Forum.
Nun möchte er genauere Angaben von mir, evtl. kann mir ja jemand von denen weiterhelfen, die was mit den Begrifflichkeiten anfangen können.
Hier die Nachricht: "...for the cable could you please advise it more specification such as AWG oder sqmm?"
Wenn ich Google richtig verstehe, geht es wohl um Kabeldurchmesser und Leiterwiderstand?
			
			
									
						
										
						Wenn es dann mehrere werden, teile ich diese gerne mit anderen Bastlern im Forum.
Nun möchte er genauere Angaben von mir, evtl. kann mir ja jemand von denen weiterhelfen, die was mit den Begrifflichkeiten anfangen können.
Hier die Nachricht: "...for the cable could you please advise it more specification such as AWG oder sqmm?"
Wenn ich Google richtig verstehe, geht es wohl um Kabeldurchmesser und Leiterwiderstand?
- skybandit
 - Posting Klettermax

 - Beiträge: 250
 - Registriert: Mittwoch 22. Januar 2020, 16:07
 - Wohnort: Kreis Soest
 
Re: MQTTDevice Version 2 & Platine
Ich versuche gerade das Nextion Display an die Platine anzuschliessen, bin mir aber nicht ganz sicher.
J1 auf 1-2 = Pin D1 = SDL
J2 auf 1-2 = Pin D2 = SDA
Diese I2C Pins laufen somit mit dem Logiclevel vom Wemos mit 3,3V. Soweit verstanden.
Aber was ist mit der Displaseite?
Auf dem Display sind nur die Pins für +5V, GND, RX und TX beschriftet... Der Serielle Anschluss funktioniert mit 5V Pegeln oder?
Im Datenblatt/Webseite vom Display gibt zu es zu I2C nichts zu finden oder habe ich was übersehen?
			
			
									
						
										
						J1 auf 1-2 = Pin D1 = SDL
J2 auf 1-2 = Pin D2 = SDA
Diese I2C Pins laufen somit mit dem Logiclevel vom Wemos mit 3,3V. Soweit verstanden.
Aber was ist mit der Displaseite?
Auf dem Display sind nur die Pins für +5V, GND, RX und TX beschriftet... Der Serielle Anschluss funktioniert mit 5V Pegeln oder?
Im Datenblatt/Webseite vom Display gibt zu es zu I2C nichts zu finden oder habe ich was übersehen?
Re: MQTTDevice Version 2 & Platine
Hey Skybandit,
die Jumperstellung ist korrekt: J1 und J2 müssen auf 1-2 gebrückt sein. Damit laufen die nicht über den Levelshifter.
Das Kabel vom Display wird so angeschlossen: (Anschlüsse im Schraubklemmblock von unten nach oben)
Rot an Vcc (5V)
Schwarz an GND
Platine Anschluss SDA (D2): Gelb (RX Nextion)
Platine Anschluss SDL (D1): Blau (TX Nextion)
Der Anschluss D4 bleibt leer. Den Jumper J3 würde ich auf Brücke 2-3 setzen, damit GPIO D4 über den Levelshifter genutzt werden kann.
Das sollte ich in den docs mal übernehmen.
Aktueller Status Es sind noch ein paar wenige (Millimeter)-Feinarbeiten zu erledigen.
			
			
									
						
										
						die Jumperstellung ist korrekt: J1 und J2 müssen auf 1-2 gebrückt sein. Damit laufen die nicht über den Levelshifter.
Das Kabel vom Display wird so angeschlossen: (Anschlüsse im Schraubklemmblock von unten nach oben)
Rot an Vcc (5V)
Schwarz an GND
Platine Anschluss SDA (D2): Gelb (RX Nextion)
Platine Anschluss SDL (D1): Blau (TX Nextion)
Der Anschluss D4 bleibt leer. Den Jumper J3 würde ich auf Brücke 2-3 setzen, damit GPIO D4 über den Levelshifter genutzt werden kann.
Das sollte ich in den docs mal übernehmen.
Aktueller Status Es sind noch ein paar wenige (Millimeter)-Feinarbeiten zu erledigen.
- skybandit
 - Posting Klettermax

 - Beiträge: 250
 - Registriert: Mittwoch 22. Januar 2020, 16:07
 - Wohnort: Kreis Soest
 
Re: MQTTDevice Version 2 & Platine
Danke Innu, das werde ich gleich mal ausprobieren.
Das Gehäuse sieht sehr gut aus.
Mein Taum ist ja, auf dem Touchdisplay noch eine weitere Seite für die direkte Nutzung der IDS2 als normale Induktionsplatte zu haben.
Damit würde das lästige Umstöpseln/Schrauben auf das originale Bedienfeld entfallen und man könnte die Platte auch schnell mal so nutzen.
Ein Schieberegler auf die vorhandenen Leistungsstufen würde ja erstmal völlig ausreichen.
			
			
									
						
										
						Das Gehäuse sieht sehr gut aus.
Mein Taum ist ja, auf dem Touchdisplay noch eine weitere Seite für die direkte Nutzung der IDS2 als normale Induktionsplatte zu haben.
Damit würde das lästige Umstöpseln/Schrauben auf das originale Bedienfeld entfallen und man könnte die Platte auch schnell mal so nutzen.
Ein Schieberegler auf die vorhandenen Leistungsstufen würde ja erstmal völlig ausreichen.
Re: MQTTDevice Version 2 & Platine
Die Idee klingt interessant. Mal sehen ...
			
			
									
						
										
						- skybandit
 - Posting Klettermax

 - Beiträge: 250
 - Registriert: Mittwoch 22. Januar 2020, 16:07
 - Wohnort: Kreis Soest
 
Re: MQTTDevice Version 2 & Platine
Wollte kurz Rückmeldung geben:
Mein cbpi 4.0.1.2 mit mqttdevice4 4.09 läuft nun mit dem Nextion Display.
Gerade läuft die Schrift unten durch "..PID autotune ins running .. do not turn off..". Sehr schön, ich freu mich
Re: MQTTDevice Version 2 & Platine
Hey Ihrs, 
die STL Dateien für 3.5" Displays liegen nun auch auf github. Für die Verschraubung habe ich den Durchmesser M3 gewählt. Zur Befestigung Platine, Display und XLR Buchsen reichen 10-12mm aus. Als Gehäuseschrauben habe ich 16mm verwendet. Viel Spaß damit.
Innu
			
			
									
						
										
						die STL Dateien für 3.5" Displays liegen nun auch auf github. Für die Verschraubung habe ich den Durchmesser M3 gewählt. Zur Befestigung Platine, Display und XLR Buchsen reichen 10-12mm aus. Als Gehäuseschrauben habe ich 16mm verwendet. Viel Spaß damit.
Innu
- skybandit
 - Posting Klettermax

 - Beiträge: 250
 - Registriert: Mittwoch 22. Januar 2020, 16:07
 - Wohnort: Kreis Soest
 
Re: MQTTDevice Version 2 & Platine
Das sieht zusammen mit einem Teil deiner Anlage schon richtig gut aus 
Die Druckqualität beeindruckt mich auch, das ist doch kein FDM Druck oder?
			
			
									
						
										
						Die Druckqualität beeindruckt mich auch, das ist doch kein FDM Druck oder?
Re: MQTTDevice Version 2 & Platine
ich nutze einen MSLA Drucker. Für das Foto shooting habe ich das Gehäuse aber auch etwas hergemacht u.a. Peeling mit feinem Schleifpapier ;-)das ist doch kein FDM Druck oder?
Nach PN an Skybandit hier ein weiterer Vorschlag im Fadenskybandit hat geschrieben: Freitag 21. Januar 2022, 13:22 auf dem Touchdisplay noch eine weitere Seite für die direkte Nutzung der IDS2 als normale Induktionsplatte zu haben.Damit würde das lästige Umstöpseln/Schrauben auf das originale Bedienfeld entfallen und man könnte die Platte auch schnell mal so nutzen.
Ein Schieberegler auf die vorhandenen Leistungsstufen würde ja erstmal völlig ausreichen.
Der rote Button im Schieberegler kann auf einen beliebigen ganzzahligen Wert in % als Leistung geschoben werden. Ich mag diese Schieberegler nicht so sehr. Alternativ kann mit den Buttons in +20% und -20% Schritten die Leistung (Powerstufen P1-P5) hoch bzw. heruntergeschaltet werden. Der Button OnOff toggled etwas überraschend einfach nur zwischen an und aus. Die Temperaturanzeige ist nur zum gucken. Das ganze ohne PID, Hysteresis oder ähnliches.
Innu
- skybandit
 - Posting Klettermax

 - Beiträge: 250
 - Registriert: Mittwoch 22. Januar 2020, 16:07
 - Wohnort: Kreis Soest
 
Re: MQTTDevice Version 2 & Platine
Ich freue mich sehr, das Innu meine Idee aufgreift, die Induktionsplatte mit dem MQTT device direkt steuern zu können 
 
 
Edith: typo
			
			
									
						
										
						Ein sehr feines Druckbild, ich glaube so einen Drucker brauche ich auch irgendwannInnuendo hat geschrieben: Montag 24. Januar 2022, 17:08 ich nutze einen MSLA Drucker. Für das Foto shooting habe ich das Gehäuse aber auch etwas hergemacht u.a. Peeling mit feinem Schleifpapier ;-)
Die Schieberegler haben, nach meiner Erfahrung, auch die Tendenz schnell mal "einen weiter" zu rutschen, daher finde ich die Lösung mit den zusätzlichen +/- Buttons sehr gut.Innuendo hat geschrieben: Montag 24. Januar 2022, 17:08 Der rote Button im Schieberegler kann auf einen beliebigen ganzzahligen Wert in % als Leistung geschoben werden. Ich mag diese Schieberegler nicht so sehr. Alternativ kann mit den Buttons in +20% und -20% Schritten die Leistung (Powerstufen P1-P5) hoch bzw. heruntergeschaltet werden. Der Button OnOff toggled etwas überraschend einfach nur zwischen an und aus. Die Temperaturanzeige ist nur zum gucken. Das ganze ohne PID, Hysteresis oder ähnliches.
Innu
Edith: typo
Re: MQTTDevice Version 2 & Platine
Ich hab noch ein paar grundsätzliche Fragen zur Verwendung von MQTTDevice mit IDS2 und Craftbeerpi3:
- Seh ich das richtig, dass ich dann mit mqttPub und PIDArduinoPowerOutput (und AutoTune) die IDS2 so regeln kann, dass sowohl Leistung als auch On/Off geschaltet wird?
- Kann ich damit die maximale Leistung begrenzen (Braue sehr kleine Sude, 6-12l Ausschlag)?
- Gibt es auch eine Variante von PIDBoil (also mit einstellbarer "Dauerleistung" beim Kochen)?
Danke euch!
Julian
			
			
									
						
										
						- Seh ich das richtig, dass ich dann mit mqttPub und PIDArduinoPowerOutput (und AutoTune) die IDS2 so regeln kann, dass sowohl Leistung als auch On/Off geschaltet wird?
- Kann ich damit die maximale Leistung begrenzen (Braue sehr kleine Sude, 6-12l Ausschlag)?
- Gibt es auch eine Variante von PIDBoil (also mit einstellbarer "Dauerleistung" beim Kochen)?
Danke euch!
Julian
Re: MQTTDevice Version 2 & Platine
jajuju1337 hat geschrieben: Mittwoch 26. Januar 2022, 10:36 - Seh ich das richtig, dass ich dann mit mqttPub und PIDArduinoPowerOutput (und AutoTune) die IDS2 so regeln kann, dass sowohl Leistung als auch On/Off geschaltet wird?
Nein, die Leistung kann nicht manuell angepasst werden. Das möchtest Du vermutlich auch gar nicht, weil:- Kann ich damit die maximale Leistung begrenzen (Braue sehr kleine Sude, 6-12l Ausschlag)?
- mit AutoTune stellst Du vor dem Brauen die Leistungsabgabe auf Deine Umgebung ein (PID wird ermittelt)
- die Logik PID regelt mit diesen ermittelten Werten automatisch die benötigte Leistung, um die Rasttemperatur ohne Über-/Unterschwingen zu halten
?- Gibt es auch eine Variante von PIDBoil (also mit einstellbarer "Dauerleistung" beim Kochen)?
die PID Logik ermittelt die benötigte Leistung. Du stellst Die Temperatur ein, bei der es bei Dir wallend kocht, meist zw. 99-100°C. Bei etwa 97-98°C schaltet die PID Logik die Leistung der IDS2von 100% langsam runter. Zum Halten einer Temperatur schwankt die Leistung zw. 0% und ca. 60%.
Und schau Dir CBPi4 an. Die alte Tante CBPi3 ist im Ruhestand.
Innu
Re: MQTTDevice Version 2 & Platine
CBPi4 hab ich noch nicht ganz durchdrungen und sehe noch keinen Vorteil, warum ich umstellen sollte. Aber ja, ich weiß, CBPi3 ist tot.
Mein Problem bei den kleinen Suden ist, dass ich oftmals heftige Überschwinger hab (einfach aufgrund der Trägheit des Sensors etc.), aber vielleicht lässt sich das ja mit dem AutoTune verhindern. Muss ich mal testen.
			
			
									
						
										
						Mein Problem bei den kleinen Suden ist, dass ich oftmals heftige Überschwinger hab (einfach aufgrund der Trägheit des Sensors etc.), aber vielleicht lässt sich das ja mit dem AutoTune verhindern. Muss ich mal testen.
Re: MQTTDevice Version 2 & Platine
Bei 6l und einer 3.5kW Induktionsplatte bin ich skeptisch. Das wird vermutlich schwer zu steuern sein. 
Ich würde Dir zwei AutoTune Ermittlungen (1x 6l und 1x 12l) empfehlen und dann aus den PID-Werten zwei Kettles (Kessel6l und Kessel12l) erstellen. Vlt sogar einen dritten Kessel mit 9l ermitteln. Probier es mal aus.
			
			
									
						
										
						Ich würde Dir zwei AutoTune Ermittlungen (1x 6l und 1x 12l) empfehlen und dann aus den PID-Werten zwei Kettles (Kessel6l und Kessel12l) erstellen. Vlt sogar einen dritten Kessel mit 9l ermitteln. Probier es mal aus.
- 
				hattorihanspeter
 - Posting Freak

 - Beiträge: 831
 - Registriert: Donnerstag 17. September 2020, 12:11
 
Re: MQTTDevice Version 2 & Platine
Seit gut einem Jahr besitze ich die IDS2 auch weil ich die Option über die Grad genaue Steuerung spannend fand.
Bisher hab ich die Platte allerdings nur zum Kochen verwendet, gemaischt wurde im Einkocher.
Möchte aber etwas am Setup spielen (rezirkulierendes BIAB) und habe daher vor einigen Tagen nun doch endlich mal angefangen mich etwas einzulesen. Zwischenzeitlich ist die Platine gelötet, CBPi4 auf dem Raspi, MQTT Broker läuft und seit gestern nun auch die Firmware (erstmal V2.66 wg. OLED) auf dem Wemos D1.
Am WE möchte ich nun versuchen abschließend einzurichten und es zum Laufen zu bekommen.
Zunächst mal danke für die Arbeit und die ausführliche und gute Dokumentation zum Einrichten!
Bisher konnte ich nichts dazu finden, daher wollte ich mal fragen ob jemand den Raspi gleichzeitig als AP/ Router nutzt, um mit der Steuerung mobil und nicht auf das Heimnetz angewiesen zu sein?
			
			
									
						
										
						Bisher hab ich die Platte allerdings nur zum Kochen verwendet, gemaischt wurde im Einkocher.
Möchte aber etwas am Setup spielen (rezirkulierendes BIAB) und habe daher vor einigen Tagen nun doch endlich mal angefangen mich etwas einzulesen. Zwischenzeitlich ist die Platine gelötet, CBPi4 auf dem Raspi, MQTT Broker läuft und seit gestern nun auch die Firmware (erstmal V2.66 wg. OLED) auf dem Wemos D1.
Am WE möchte ich nun versuchen abschließend einzurichten und es zum Laufen zu bekommen.
Zunächst mal danke für die Arbeit und die ausführliche und gute Dokumentation zum Einrichten!
Bisher konnte ich nichts dazu finden, daher wollte ich mal fragen ob jemand den Raspi gleichzeitig als AP/ Router nutzt, um mit der Steuerung mobil und nicht auf das Heimnetz angewiesen zu sein?
- 
				Iserlohner
 - Posting Klettermax

 - Beiträge: 255
 - Registriert: Sonntag 1. November 2020, 19:16
 
Re: MQTTDevice Version 2 & Platine
Das klingt ziemlich Interessant.hattorihanspeter hat geschrieben: Freitag 28. Januar 2022, 09:15 Bisher konnte ich nichts dazu finden, daher wollte ich mal fragen ob jemand den Raspi gleichzeitig als AP/ Router nutzt, um mit der Steuerung mobil und nicht auf das Heimnetz angewiesen zu sein?
Hoffe, dazu gibt es Rückmeldungen.
Dann würde ich keinen 2.Router bzw. nen Gast-WLAN benötigen...
Grüße
Dirk
- 
				hattorihanspeter
 - Posting Freak

 - Beiträge: 831
 - Registriert: Donnerstag 17. September 2020, 12:11
 
Re: MQTTDevice Version 2 & Platine
Bisher konnte ich recherchieren, dass das mit einem wifi Modul vermutlich nich umzusetzen ist, sondern man ein zweites benötigt.
Hab jetzt mal nen USB wifi Dongle bestellt.
Damit und mit RaspAp sollte es dann eigentlich möglich sein.
			
			
									
						
										
						Hab jetzt mal nen USB wifi Dongle bestellt.
Damit und mit RaspAp sollte es dann eigentlich möglich sein.
Re: MQTTDevice Version 2 & Platine
Ich habe heute mal mit meiner Hendi ein 11l (normales Maischevolumen für 6l BIAB) AutoTune laufen lassen (man kann übrigens die Leistung limitieren, hab 45% ~2100W gesetzt (ja das passt nicht ganz, liegt an meiner Ansteuerung der Hendi, aber egal)) und dann die Werte appliziert.Innuendo hat geschrieben: Mittwoch 26. Januar 2022, 11:08 Bei 6l und einer 3.5kW Induktionsplatte bin ich skeptisch. Das wird vermutlich schwer zu steuern sein.
Ich würde Dir zwei AutoTune Ermittlungen (1x 6l und 1x 12l) empfehlen und dann aus den PID-Werten zwei Kettles (Kessel6l und Kessel12l) erstellen. Vlt sogar einen dritten Kessel mit 9l ermitteln. Probier es mal aus.
Wie erwartet wurde relativ spät erst die Leistung zurückgeregelt, so dass ich ca. 1,5°C Overshoot hatte, gar nicht soo schlimm. Kann ich da irgendwie gegensteuern? P-Anteil runtersetzen? Oder ich muss halt mit der (maximalen) Leistung noch weiter runter.
- 
				hattorihanspeter
 - Posting Freak

 - Beiträge: 831
 - Registriert: Donnerstag 17. September 2020, 12:11
 
Re: MQTTDevice Version 2 & Platine
Ich bräuchte bitte Hilfe, hänge und komme nicht voran.
Hab die firmware auf den D1 geflasht, er rebootet und ich kann mich mit dem AP verbinden.
Gebe dann die SSID und das PW des Heimnetzes ein, mit welchem auch der Raspi verbunden ist.
Als MQTT Server IP trage ich die IP aus dem CBPi4 ein (System>Wlan0 IP Address: 192.168....)
Beim Bestätigen wird die Seite geschlossen und ich versuche per http://mqttdevice wieder auf die WebUI zu kommen, erhalte aber sowohl über Chromium am Raspi als auch am Smartphone folgende Meldung:
This site can’t be reached
Check if there is a typo in mqttdevice.
DNS_PROBE_FINISHED_NXDOMAIN
Weiß evtl. jemand Rat?
			
			
									
						
										
						Hab die firmware auf den D1 geflasht, er rebootet und ich kann mich mit dem AP verbinden.
Gebe dann die SSID und das PW des Heimnetzes ein, mit welchem auch der Raspi verbunden ist.
Als MQTT Server IP trage ich die IP aus dem CBPi4 ein (System>Wlan0 IP Address: 192.168....)
Beim Bestätigen wird die Seite geschlossen und ich versuche per http://mqttdevice wieder auf die WebUI zu kommen, erhalte aber sowohl über Chromium am Raspi als auch am Smartphone folgende Meldung:
This site can’t be reached
Check if there is a typo in mqttdevice.
DNS_PROBE_FINISHED_NXDOMAIN
Weiß evtl. jemand Rat?
Re: MQTTDevice Version 2 & Platine
Code: Alles auswählen
DNS_PROBE_FINISHED_NXDOMAINProbier mal über die dem MQTT Device zugewiesene IP Adresse auf das Device zu kommen. Die solltest du in deinem Router finden können.
- 
				Iserlohner
 - Posting Klettermax

 - Beiträge: 255
 - Registriert: Sonntag 1. November 2020, 19:16
 
Re: MQTTDevice Version 2 & Platine
Habe bei mir dieselben Probleme.hattorihanspeter hat geschrieben: Freitag 28. Januar 2022, 21:22 Beim Bestätigen wird die Seite geschlossen und ich versuche per http://mqttdevice wieder auf die WebUI zu kommen, erhalte aber sowohl über Chromium am Raspi als auch am Smartphone folgende Meldung:
This site can’t be reached
Check if there is a typo in mqttdevice.
DNS_PROBE_FINISHED_NXDOMAIN
Weiß evtl. jemand Rat?
Keine Ahnung, warum das so ist.
Mit der IP Adresse ist das MQTT bei mir aber sofort erreichbar.
Die Adresse musst du einmal im Router raussuchen.
Zumindest bei mir bekommt das MQTT DEvice jedesmal dieselbe Adresse.
- 
				hattorihanspeter
 - Posting Freak

 - Beiträge: 831
 - Registriert: Donnerstag 17. September 2020, 12:11
 
Re: MQTTDevice Version 2 & Platine
Ich danke euch beiden!
			
			
									
						
										
						- 
				Iserlohner
 - Posting Klettermax

 - Beiträge: 255
 - Registriert: Sonntag 1. November 2020, 19:16
 
Re: MQTTDevice Version 2 & Platine
Moin...hattorihanspeter hat geschrieben: Freitag 28. Januar 2022, 21:22 Beim Bestätigen wird die Seite geschlossen und ich versuche per http://mqttdevice wieder auf die WebUI zu kommen, erhalte aber sowohl über Chromium am Raspi als auch am Smartphone folgende Meldung:
This site can’t be reached
Check if there is a typo in mqttdevice.
DNS_PROBE_FINISHED_NXDOMAIN
Weiß evtl. jemand Rat?
Gerade nochmal kurz getestet.
Geht bei mir nun doch.
Wenn ich http://MQTTDevice1 eingebe öffnet sich nun doch das Device, klappt irgendwie jetzt doch ohne IP.
Was mir aber gerade noch eingefallen ist: Blöde Frage, aber mDNS hast Du im Device schon aktiviert, oder ?
Re: MQTTDevice Version 2 & Platine
Hallo,
mDNS ist nach dem flashen in den Grundeinstellungen aktiviert und mit "mqttdevice" vorbelegt. Ab 2 MQTTDevices muss der Name angepasst werden. Darauf deutet die Änderung "1 anhängen" im Bild von Iserlohner hin. Wenn zwei Geräte im Heimnetz über Multicast (Lautsprecherdurchsage an alle) anderen Netzwerkteilnehmern melden, dass Sie über den Namen mqttdevice erreichbar sind, dann haben wir einen Kollision und es wird nicht funktionieren. Wenn ein Gerät partout nicht gefunden wird, bitte mal einen anderen Browser testen. In Chrome hatte ich die Erweiterung mDNS Browser aktiv. Im Edge Browser funktioniert mDNS unter Win110 und Win11 ohne Erweiterung. Wenn mDNS gar nicht klappt bitte die Funktion deaktivieren. Dann bleibt nur noch die Konfiguration im Router im Bereich DNS übrig.
Innu
			
			
									
						
										
						mDNS ist nach dem flashen in den Grundeinstellungen aktiviert und mit "mqttdevice" vorbelegt. Ab 2 MQTTDevices muss der Name angepasst werden. Darauf deutet die Änderung "1 anhängen" im Bild von Iserlohner hin. Wenn zwei Geräte im Heimnetz über Multicast (Lautsprecherdurchsage an alle) anderen Netzwerkteilnehmern melden, dass Sie über den Namen mqttdevice erreichbar sind, dann haben wir einen Kollision und es wird nicht funktionieren. Wenn ein Gerät partout nicht gefunden wird, bitte mal einen anderen Browser testen. In Chrome hatte ich die Erweiterung mDNS Browser aktiv. Im Edge Browser funktioniert mDNS unter Win110 und Win11 ohne Erweiterung. Wenn mDNS gar nicht klappt bitte die Funktion deaktivieren. Dann bleibt nur noch die Konfiguration im Router im Bereich DNS übrig.
Innu
Re: MQTTDevice Version 2 & Platine
Hallo,
gestern war ein Urlaubstag-Brautag mit CBPi4. Die eingesetzten Versionen und Plugins:
- CBPi 4.0.1.5
- MQTTDevice 4.12
- cbpi4ui 0.1.1
- cbpi4-PIDBoil 0.0.6
- cbpi4-TargetStep 0.0.1
- cbpi4-KettleSensor 0.0.5
- cbpi4-phMeasure
Kurzum: soweit klappt es wunderprächtig. CBPi4 macht was es soll und das sehr gut. Es wäre ein völlig entspannter Brautag geworden, wenn eine schlechte Lötstelle in den Anschlüssen zur Läuterpumpe nicht kurzzeitig zu hektischem Handeln geführt hätte.
Für den Brautag habe ich ein einfaches Infusionsverfahren gewählt:
Einmaischen: 50°C
Eiweißrast: 57°C 5min
Maltoserast: 64°C 30min
Zwischenrast: 67°C 10min
Verzuckerung: 72°C 20min
Abmaischen: 78°C 1min
Kochen: 99°C 80min
Die Rasten wurden perfekt angefahren. Die Leistungssteuerung der Induktionsplatte mit PIDBoil ist so genau, dass ein Über- bzw- Unterschwingen in der Grafik aus Grafana mit der Auflösung kaum darstellbar ist. Bzgl. Über-/Unterschwingen: das Volumen im Maischeprozess lag bei 40l HG mit 10kg Malzen und AutoTune wurde mit 45l durchgeführt. Das "Überschwingen" beim Kochen ist bewusst gewählt: Kochen bei 99°C und mit 100% Leistung Induktion bei Erreichen der Temperatur. Diese Einstellung ergibt ein dauerhaft ordentlich wallendes Kochen bei 100°C.
Innu
			
			
									
						
										
						gestern war ein Urlaubstag-Brautag mit CBPi4. Die eingesetzten Versionen und Plugins:
- CBPi 4.0.1.5
- MQTTDevice 4.12
- cbpi4ui 0.1.1
- cbpi4-PIDBoil 0.0.6
- cbpi4-TargetStep 0.0.1
- cbpi4-KettleSensor 0.0.5
- cbpi4-phMeasure
Kurzum: soweit klappt es wunderprächtig. CBPi4 macht was es soll und das sehr gut. Es wäre ein völlig entspannter Brautag geworden, wenn eine schlechte Lötstelle in den Anschlüssen zur Läuterpumpe nicht kurzzeitig zu hektischem Handeln geführt hätte.
Für den Brautag habe ich ein einfaches Infusionsverfahren gewählt:
Einmaischen: 50°C
Eiweißrast: 57°C 5min
Maltoserast: 64°C 30min
Zwischenrast: 67°C 10min
Verzuckerung: 72°C 20min
Abmaischen: 78°C 1min
Kochen: 99°C 80min
Die Rasten wurden perfekt angefahren. Die Leistungssteuerung der Induktionsplatte mit PIDBoil ist so genau, dass ein Über- bzw- Unterschwingen in der Grafik aus Grafana mit der Auflösung kaum darstellbar ist. Bzgl. Über-/Unterschwingen: das Volumen im Maischeprozess lag bei 40l HG mit 10kg Malzen und AutoTune wurde mit 45l durchgeführt. Das "Überschwingen" beim Kochen ist bewusst gewählt: Kochen bei 99°C und mit 100% Leistung Induktion bei Erreichen der Temperatur. Diese Einstellung ergibt ein dauerhaft ordentlich wallendes Kochen bei 100°C.
Innu
- 
				mrhyde
 - Posting Senior

 - Beiträge: 483
 - Registriert: Mittwoch 7. Juni 2017, 14:16
 - Wohnort: 84489 Burghausen
 
Re: MQTTDevice Version 2 & Platine
Ich kann auch bestätigen, dass das mqttdevice in der 4. Version auch prima für die Steuerung von Fermentern verwendet werden kann.
Ich habe mir einen Controller gebaut, der zwei Fermenter parallel steuern kann. Dafür habe ich zwei Sensoren und ein Board mit 4 Relais verbaut: 2* Heizung, 2* Kühlung (Magnetventil)
In cbpi4 werden die Sensoren, Heater und Cooler jeweils als mqtt Varianten angelegt.
Hier nur mal ein Beispiel, bei dem ich nur mal Wasser im Fermenter hatte. Die Regelung läuft gut.
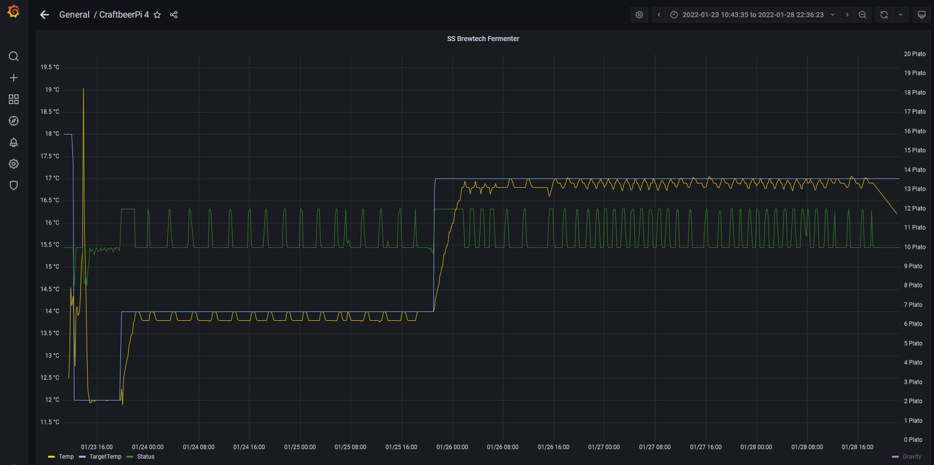
Blau ist die Zieltemperatur, Gelb die Aktuelle Temepratur und die Linie in der Mitte zeigt an, ob gekühlt oder geheizt wurde
			
			
									
						
							Ich habe mir einen Controller gebaut, der zwei Fermenter parallel steuern kann. Dafür habe ich zwei Sensoren und ein Board mit 4 Relais verbaut: 2* Heizung, 2* Kühlung (Magnetventil)
In cbpi4 werden die Sensoren, Heater und Cooler jeweils als mqtt Varianten angelegt.
Hier nur mal ein Beispiel, bei dem ich nur mal Wasser im Fermenter hatte. Die Regelung läuft gut.
Blau ist die Zieltemperatur, Gelb die Aktuelle Temepratur und die Linie in der Mitte zeigt an, ob gekühlt oder geheizt wurde
Braumeister 20 | Gärung: SS Brewtech 7 Gal BME | Speidel 30 Liter (Konus)
https://github.com/PiBrewing
https://openbrewing.gitbook.io/craftbeerpi4_support/
			
						https://github.com/PiBrewing
https://openbrewing.gitbook.io/craftbeerpi4_support/
- 
				hattorihanspeter
 - Posting Freak

 - Beiträge: 831
 - Registriert: Donnerstag 17. September 2020, 12:11
 
Re: MQTTDevice Version 2 & Platine
War aktiviert, ja. Alles aber nicht so wild. War nur ratlos und bin nicht auf die Idee mit der IP gekommen.Iserlohner hat geschrieben: Samstag 29. Januar 2022, 00:05 Was mir aber gerade noch eingefallen ist: Blöde Frage, aber mDNS hast Du im Device schon aktiviert, oder ?
MQTT mDNS.PNG
Danke nochmal!
Zwischenzeitlich läuft und kommuniziert alles miteinander.
Bin schon gespannt auf den ersten Sud damit!
Re: MQTTDevice Version 2 & Platine
Hallo Ihrs,
eine erste Version 4.13 mit der InductionPage liegt auf github im dev branch. Im Induction mode kann die GGM IDS2 manuell (zum Kochen) verwendet werden. Dabei gibt es nichts besonderes zu beachten. Der Temperatursensor ist nur eine Anzeige und muss nicht vorhanden bzw. eingesteckt sein. CBPi4 oder ein MQTT broker müssen für den Induction mode nicht aktiv sein. Die Performance vom MQTTDevice ist merklich langsamer, wenn der MQTT broker nicht aktiv ist.
Vorgehensweise:
1. CBPi4 aktualisieren auf Version 4.0.1.9 oder neuer. Dieser Schritt ist zwingend erforderlich!
2. Die Display Datei aus dem github Ordner Info vom 01.02.2022 aufspielen
3. In den MQTTDevice Einstellungen misc im Tab Reset to default die Option WebUpdate development branch aktivieren und ein WebUpdate starten.
Zu 1.:
Mrhyde war so nett und hat einen neuen Parameter in CBPi4 zur regelmäßigen Aktualisierung der Kettle Informationen eingefügt
 Die Aktualisierung wird per default alle 60sek durchgeführt. Der Parameter ist konfigurierbar. Beim Start vom MQTTDevice kann es nun max dieses Intervall dauern, bis alle benötigten Informationen vom MQTTDevice abgerufen werden können. Das betrifft insbesondere die BrewPage mit alle Kettle Informationen.
Zu 2.:
Die passende HMI Datei für das Display auf eine SD-Karte kopieren, die SD Karten in den Kartenslot vom Display stecken und das Display mit einer (USB)-Stromquelle verbinden.
Display Typ Basic: mqttdevice4-NX4832T035.tft
Display Typ Enhanced: mqttdevice4-NX4832K035.tft
zu 3.:
Die Option WebUpdate development branch holt von github die aktuelle Testversion. Die InductionPage ist aktuell nur in der Testversion verfügbar. Wenn die Testversion nicht gefällt oder wenn sie fehlerhaft ist, muss die Option WebUpdate development branch deaktiviert und das WebUpdate wiederholt werden. Dann holt das WebUpdate die letzte offizielle Version von github.
Sonstige Änderungen:
Der MQTT Port kann nun konfiguriert werden. Die Sensordaten werden in dieser Testversion mit 12bit (statt 10bit) verarbeitet. Die Sensoren können nun mit den IDs aus CBPi4 verknüpft werden. Dazu muss die CBPi4 Sensor-ID kopiert und im MQTTDevice Sensor eingefügt werden. Diese Zuweisung ist für die KettlePage erforderlich, wenn 2 oder mehr MQTTDevices aktiv sind.
Innu
			
			
									
						
										
						eine erste Version 4.13 mit der InductionPage liegt auf github im dev branch. Im Induction mode kann die GGM IDS2 manuell (zum Kochen) verwendet werden. Dabei gibt es nichts besonderes zu beachten. Der Temperatursensor ist nur eine Anzeige und muss nicht vorhanden bzw. eingesteckt sein. CBPi4 oder ein MQTT broker müssen für den Induction mode nicht aktiv sein. Die Performance vom MQTTDevice ist merklich langsamer, wenn der MQTT broker nicht aktiv ist.
Vorgehensweise:
1. CBPi4 aktualisieren auf Version 4.0.1.9 oder neuer. Dieser Schritt ist zwingend erforderlich!
2. Die Display Datei aus dem github Ordner Info vom 01.02.2022 aufspielen
3. In den MQTTDevice Einstellungen misc im Tab Reset to default die Option WebUpdate development branch aktivieren und ein WebUpdate starten.
Zu 1.:
Mrhyde war so nett und hat einen neuen Parameter in CBPi4 zur regelmäßigen Aktualisierung der Kettle Informationen eingefügt
Zu 2.:
Die passende HMI Datei für das Display auf eine SD-Karte kopieren, die SD Karten in den Kartenslot vom Display stecken und das Display mit einer (USB)-Stromquelle verbinden.
Display Typ Basic: mqttdevice4-NX4832T035.tft
Display Typ Enhanced: mqttdevice4-NX4832K035.tft
zu 3.:
Die Option WebUpdate development branch holt von github die aktuelle Testversion. Die InductionPage ist aktuell nur in der Testversion verfügbar. Wenn die Testversion nicht gefällt oder wenn sie fehlerhaft ist, muss die Option WebUpdate development branch deaktiviert und das WebUpdate wiederholt werden. Dann holt das WebUpdate die letzte offizielle Version von github.
Sonstige Änderungen:
Der MQTT Port kann nun konfiguriert werden. Die Sensordaten werden in dieser Testversion mit 12bit (statt 10bit) verarbeitet. Die Sensoren können nun mit den IDs aus CBPi4 verknüpft werden. Dazu muss die CBPi4 Sensor-ID kopiert und im MQTTDevice Sensor eingefügt werden. Diese Zuweisung ist für die KettlePage erforderlich, wenn 2 oder mehr MQTTDevices aktiv sind.
Innu
- skybandit
 - Posting Klettermax

 - Beiträge: 250
 - Registriert: Mittwoch 22. Januar 2020, 16:07
 - Wohnort: Kreis Soest
 
Re: MQTTDevice Version 2 & Platine
Habe das gerade ausprobieren wollen. CBPI habe ich auf 4.0.1.9 dev brach geupdated.
Bilddatei für das Display ist mit Induktion Mode Seite ist auf dem device und auch zu sehen.
Leider bekommen ich aber die firmware nicht per webupdate auf das mqttdevice, obwohl der Haken bei Web update development branch gesetzt ist.. das Display bleibt bei der 4.09 Firmware.
			
			
									
						
										
						Bilddatei für das Display ist mit Induktion Mode Seite ist auf dem device und auch zu sehen.
Leider bekommen ich aber die firmware nicht per webupdate auf das mqttdevice, obwohl der Haken bei Web update development branch gesetzt ist.. das Display bleibt bei der 4.09 Firmware.
- skybandit
 - Posting Klettermax

 - Beiträge: 250
 - Registriert: Mittwoch 22. Januar 2020, 16:07
 - Wohnort: Kreis Soest
 
Re: MQTTDevice Version 2 & Platine
So, habe nun die 4.13er Firmware manuell geupdated und es funktioniert 
Der Induktion Mode läuft wie ich mir das vorgestellt habe. Besten Dank an Innu und Alex!
Habe nebenbei endlich mein Rührwerk fertig gebaut und auch den Temp Sensor im Kessel montiert.. gleich erstmal ein PID Autotune mit der neuen Sensorauflösung anschmeissen und schauen was so raus kommt.
Später werde ich auch noch mehr mit dem Induktion Mode testen und berichten.
VG skybandit
			
			
									
						
										
						Der Induktion Mode läuft wie ich mir das vorgestellt habe. Besten Dank an Innu und Alex!
Habe nebenbei endlich mein Rührwerk fertig gebaut und auch den Temp Sensor im Kessel montiert.. gleich erstmal ein PID Autotune mit der neuen Sensorauflösung anschmeissen und schauen was so raus kommt.
Später werde ich auch noch mehr mit dem Induktion Mode testen und berichten.
VG skybandit
Re: MQTTDevice Version 2 & Platine
Rückmeldung wäre hilfreich. Mein Spaghetti Test war knapp al dente ;)
Die Erweiterung von Alex in CBPi4 hat mit dem Induction mode nichts zu tun. Die Erweiterung MQTTUtil wird im Braumodus benötigt.
			
			
									
						
										
						Die Erweiterung von Alex in CBPi4 hat mit dem Induction mode nichts zu tun. Die Erweiterung MQTTUtil wird im Braumodus benötigt.
- skybandit
 - Posting Klettermax

 - Beiträge: 250
 - Registriert: Mittwoch 22. Januar 2020, 16:07
 - Wohnort: Kreis Soest
 
Re: MQTTDevice Version 2 & Platine
Ich werde berichten!
Momentan habe ich das Problem, dass ich nun in der 4.0.1.9 in der gui den unter 4.0.1.2 definierten Kessel nicht ändern kann. Die Änderungen werden nicht gespeichert, so kann ich z.B. den Modus nicht ändern. Der Kessel lässt sich auch nicht löschen.
Habe jetzt erstmal einen zweiten Kessel angelegt und momentan läuft pid-autotune darauf.
- skybandit
 - Posting Klettermax

 - Beiträge: 250
 - Registriert: Mittwoch 22. Januar 2020, 16:07
 - Wohnort: Kreis Soest
 
Re: MQTTDevice Version 2 & Platine
Den alten Kessel habe ich einfach aus der json Datei gelöscht. Jetzt ist wieder alles ok.skybandit hat geschrieben: Mittwoch 2. Februar 2022, 13:31 ...
Habe jetzt erstmal einen zweiten Kessel angelegt und momentan läuft pid-autotune darauf.
Nach dem PID Autotune mit eingeschaltetem Rührwerk habe ich mal die Temperaturstabilität getestet. Bin echt begeistert wie gut das funktioniert
Anschließend habe ich den neuen Induktion mode des mqttdevice getestet. Das funktioniert auch richtig gut. Habe mit und ohne Tempsensor getestet und mit den Leistungsstufen gespielt, funktioniert alles bestens.
Besten Dank für die Umsetzung
Re: MQTTDevice Version 2 & Platine
Update 4.14 liegt auf github
Bitte vor dem WebUpdate CBPi4 auf Version 4.0.1.11 oder neuer aktualisieren. Außerdem muss die Display Datei neu eingespielt werden. Der CBPi4 Parameter MQTTUpdate in den Settings kann auf never gestellt werden.
Innu
			
			
									
						
										
						Bitte vor dem WebUpdate CBPi4 auf Version 4.0.1.11 oder neuer aktualisieren. Außerdem muss die Display Datei neu eingespielt werden. Der CBPi4 Parameter MQTTUpdate in den Settings kann auf never gestellt werden.
Innu
