Temperaturregelung für die IDS2 ohne CBPi
Re: Temperaturregelung für die IDS2 ohne CBPi
Anbei noch ein paar Bilder vom Handmodus und der Berechnung für das Verdampfen.
Ich denke die Zeile mit dem Verdampfen werde ich noch auf eine extra Zeile setzen, damit
das 1,77" und 2,5" Display kein Problem mit der Anzahl der Zeichen haben.
Für das Verdampfen muss ich mir noch überlegen wie ich das mit den EIngaben machen.
Die Genauigkeit muss auch noch geprüft werden, aber als Anhaltspunkt sollte es reichen.
Gruß JackFrost
Ich denke die Zeile mit dem Verdampfen werde ich noch auf eine extra Zeile setzen, damit
das 1,77" und 2,5" Display kein Problem mit der Anzahl der Zeichen haben.
Für das Verdampfen muss ich mir noch überlegen wie ich das mit den EIngaben machen.
Die Genauigkeit muss auch noch geprüft werden, aber als Anhaltspunkt sollte es reichen.
Gruß JackFrost
Meine Hardware:
eManometer
IDS2 ohne CBPi
Magnetrührer
Ss-Brewtech 10 Gal Topf
IDS2 Induktionsplatte
eManometer
IDS2 ohne CBPi
Magnetrührer
Ss-Brewtech 10 Gal Topf
IDS2 Induktionsplatte
- Braufex
- Posting Freak

- Beiträge: 2974
- Registriert: Montag 6. August 2018, 22:22
- Wohnort: Kreis Augsburg
Re: Temperaturregelung für die IDS2 ohne CBPi
Schaut gut aus!
Der Handmodus ist praktisch, da kann man die Stärke des Kochens und somit die Verdampfung dann unabhängig von den 5 Grundstufen feinst einstellen
Wäre bei der Verdampfung auch eine Anzeige der aktuellen Verdampfungsrate (Mittel über die letzten 5 min?) ähnlich wie beim Temperaturgradienten möglich? Z.B. kg/h bzw. L/h?
Eine Genauigkeit mit einer Kommastelle würde locker reichen.
Oder wäre das Kaffeesatz-Leserei? Dann lieber weglassen ...
Vielen Dank für das tolle Projekt und Deine sehr gute Unterstützung
Ein Dankeschön auch noch an alle, die sich am Anfang an das Entschlüsseln der Kommunikation der IDS2 gewagt haben!
Gruß Erwin
Der Handmodus ist praktisch, da kann man die Stärke des Kochens und somit die Verdampfung dann unabhängig von den 5 Grundstufen feinst einstellen
Wäre bei der Verdampfung auch eine Anzeige der aktuellen Verdampfungsrate (Mittel über die letzten 5 min?) ähnlich wie beim Temperaturgradienten möglich? Z.B. kg/h bzw. L/h?
Eine Genauigkeit mit einer Kommastelle würde locker reichen.
Oder wäre das Kaffeesatz-Leserei? Dann lieber weglassen ...
Vielen Dank für das tolle Projekt und Deine sehr gute Unterstützung
Ein Dankeschön auch noch an alle, die sich am Anfang an das Entschlüsseln der Kommunikation der IDS2 gewagt haben!
Gruß Erwin
Re: Temperaturregelung für die IDS2 ohne CBPi
Die Verdampfung hängt von der eingebrachten Leistung ab. Ich kann die Leistung gerne in kg/h umrechnen lassen und das dann anzeigen lassen, wenn das Sieden erreicht ist. Wenn die Leistung geändert wird greift das ja direkt ein, daher sollte es reichen das man es nur aus der Leistung berechnet.Braufex hat geschrieben: Dienstag 10. November 2020, 07:01 Schaut gut aus!
Wäre bei der Verdampfung auch eine Anzeige der aktuellen Verdampfungsrate (Mittel über die letzten 5 min?) ähnlich wie beim Temperaturgradienten möglich? Z.B. kg/h bzw. L/h?
Eine Genauigkeit mit einer Kommastelle würde locker reichen.
Oder wäre das Kaffeesatz-Leserei? Dann lieber weglassen ...
Ich werde es aber noch etwas optimieren. Ich werde die verdampfte Menge aus den Stufen berechnen und die kg/h aus dem Stellgrad.
Dazu muss ich aber nochmal die Leistung messen, die bei den einzelnen Stufen abgerufen wird.
Kein Problem, ich will ja auch das die Steuerung super wirdBraufex hat geschrieben: Dienstag 10. November 2020, 07:01 Vielen Dank für das tolle Projekt und Deine sehr gute Unterstützung![]()
Ein Dankeschön auch noch an alle, die sich am Anfang an das Entschlüsseln der Kommunikation der IDS2 gewagt haben!
Gruß Erwin
Ich hab noch bisserl was an der Ansteuerung vom Display gemacht. Wegen dem IC für den PT100 kann der SPI nur mit 5 MHz laufen.
Aktuell lief er auch nur mit 4 MHz. Ich hab die PLL nun von 48 MHz auf 96 MHz angehoben und den Taktgenerator für den SPI auf 19,2 MHz laufen lassen. Damit kann der SPI für das Display auf 9,6 MHz laufen und wenn der IC angesteuert wird, dann wird der Takt auf 4,8 MHz gesenkt.
Damit reagiert die Steuerung nun schneller. Ich muss dann nochmal messen, wie oft nun die Temperatur gemessen wird. ggf. ist das sogar auf 20 Hz hochgegangen.
Die 0.99 wird so langsam fertig
Der Handmodus ist getestet und geht.
Bald kann ich die Version hier veröffentlichen.
Gruß JackFrost
Meine Hardware:
eManometer
IDS2 ohne CBPi
Magnetrührer
Ss-Brewtech 10 Gal Topf
IDS2 Induktionsplatte
eManometer
IDS2 ohne CBPi
Magnetrührer
Ss-Brewtech 10 Gal Topf
IDS2 Induktionsplatte
Re: Temperaturregelung für die IDS2 ohne CBPi
Ich hab das Verdampfen optimiert.
Bis 80 °C wird die Verdampfung ignoriert.
Von 80 °C bis die Zeit für das Kochen startet, wird die Verdampfung aus dem Heizgradienten berechnet.
Über die eingebrachte Leistung abzüglich der Verluste durch die Wand, kann berechnet werden wieviel theoretisch verdampft sein muss.
Ab dem Zeitpunkt wo die Zeit für das Kochen läuft wird die Verdampfung aus der eingebrachten Leistung abzüglich der Verluste durch die
Wand berchnet.
Es gibt nun einen globalen Automatik Modus für das Kochen, wenn dieser aktiviert ist, wird zu jeden "vollen 5 Minuten" die neue Leistung
für das erreichen des Verdampfungswertes errechnet. Die Leistung wird jedoch nicht unter die minimale Leistung gehen, welche in dem Menu eingestllt werden kann. Dies ist auf dem Bild jedoch noch nicht zu sehen.
Der Modus ist noch nicht getestet. Die Genauigkeit hängt mit den Leistungsstufen und dem Lambda isoliert zusammen.
Optimaler weise wird die Umgebungstemperatur mit einem DS18b20 gemessen und mit verrechnet. Die Software kann aber noch keinen
DS18B20 auslesen.
Für die Berechnung wird eine Stammwürze von 13 °P angenommen, da ich die Wärmekapazität von der Würze brauche.
Anbei zwei Bilder
Gruß JackFrost
Bis 80 °C wird die Verdampfung ignoriert.
Von 80 °C bis die Zeit für das Kochen startet, wird die Verdampfung aus dem Heizgradienten berechnet.
Über die eingebrachte Leistung abzüglich der Verluste durch die Wand, kann berechnet werden wieviel theoretisch verdampft sein muss.
Ab dem Zeitpunkt wo die Zeit für das Kochen läuft wird die Verdampfung aus der eingebrachten Leistung abzüglich der Verluste durch die
Wand berchnet.
Es gibt nun einen globalen Automatik Modus für das Kochen, wenn dieser aktiviert ist, wird zu jeden "vollen 5 Minuten" die neue Leistung
für das erreichen des Verdampfungswertes errechnet. Die Leistung wird jedoch nicht unter die minimale Leistung gehen, welche in dem Menu eingestllt werden kann. Dies ist auf dem Bild jedoch noch nicht zu sehen.
Der Modus ist noch nicht getestet. Die Genauigkeit hängt mit den Leistungsstufen und dem Lambda isoliert zusammen.
Optimaler weise wird die Umgebungstemperatur mit einem DS18b20 gemessen und mit verrechnet. Die Software kann aber noch keinen
DS18B20 auslesen.
Für die Berechnung wird eine Stammwürze von 13 °P angenommen, da ich die Wärmekapazität von der Würze brauche.
Anbei zwei Bilder
Gruß JackFrost
Meine Hardware:
eManometer
IDS2 ohne CBPi
Magnetrührer
Ss-Brewtech 10 Gal Topf
IDS2 Induktionsplatte
eManometer
IDS2 ohne CBPi
Magnetrührer
Ss-Brewtech 10 Gal Topf
IDS2 Induktionsplatte
Re: Temperaturregelung für die IDS2 ohne CBPi
So die 0.99b ist so weit das ich sie posten kann.
Changelog :
Durch die neuen Daten im FRAM verschiebt sich alles etwas, daher werden alle Daten ungültig.
Vorher die Kalibrierdaten aufschreiben und nach dem Update mit der Hand eingeben.
Auch die Rezepte werden ungültig werden und es werden Standardwerte geladen, wenn nicht
einfach kurz auf Reset im Rezept klicken, dann wird das Rezept auf die Standardwerte gesetzt.
Gruß JackFrost
Changelog :
- Handmodus hinzugefügt
- Stufe beim Kochen wird nun % angegeben
- Farben am 1,77" Display korrigiert
- Verdampfung wird berechnet -- experimentell
- Automatische Anpassung der Siedeleistung auf die Verdampfung -- experimentell
- Buzzermenu hinzugefügt
Durch die neuen Daten im FRAM verschiebt sich alles etwas, daher werden alle Daten ungültig.
Vorher die Kalibrierdaten aufschreiben und nach dem Update mit der Hand eingeben.
Auch die Rezepte werden ungültig werden und es werden Standardwerte geladen, wenn nicht
einfach kurz auf Reset im Rezept klicken, dann wird das Rezept auf die Standardwerte gesetzt.
Gruß JackFrost
Meine Hardware:
eManometer
IDS2 ohne CBPi
Magnetrührer
Ss-Brewtech 10 Gal Topf
IDS2 Induktionsplatte
eManometer
IDS2 ohne CBPi
Magnetrührer
Ss-Brewtech 10 Gal Topf
IDS2 Induktionsplatte
Re: Temperaturregelung für die IDS2 ohne CBPi
Ich hab gerade gemessen, und die Samplefrequenz vom Pt100 beträgt 15 - 19 Hz.
Läuft also noch schön schnell.
Gruß JackFrost
Läuft also noch schön schnell.
Gruß JackFrost
Meine Hardware:
eManometer
IDS2 ohne CBPi
Magnetrührer
Ss-Brewtech 10 Gal Topf
IDS2 Induktionsplatte
eManometer
IDS2 ohne CBPi
Magnetrührer
Ss-Brewtech 10 Gal Topf
IDS2 Induktionsplatte
Re: Temperaturregelung für die IDS2 ohne CBPi
Der FRAM hat derzeit eine Belegung von ~5,8% .
Ich bin am Überlegen ob es Sinn macht von 64 Rezepten auf 128 zu gehen.
Aber selbst dann sind es ca. 10 %.
Ich muss noch schauen wie viel Platz ich für Namen brauche, wenn der Rest groß genug ist, dann
schaue ich ob es Sinn macht, das man in den lokalen Speicher aufzeichnen kann,
Was doch mit popligen 128 kiB möglich ist
Gruß JackFrost
Ich bin am Überlegen ob es Sinn macht von 64 Rezepten auf 128 zu gehen.
Aber selbst dann sind es ca. 10 %.
Ich muss noch schauen wie viel Platz ich für Namen brauche, wenn der Rest groß genug ist, dann
schaue ich ob es Sinn macht, das man in den lokalen Speicher aufzeichnen kann,
Was doch mit popligen 128 kiB möglich ist
Gruß JackFrost
Meine Hardware:
eManometer
IDS2 ohne CBPi
Magnetrührer
Ss-Brewtech 10 Gal Topf
IDS2 Induktionsplatte
eManometer
IDS2 ohne CBPi
Magnetrührer
Ss-Brewtech 10 Gal Topf
IDS2 Induktionsplatte
- DerDerDasBierBraut
- Posting Freak

- Beiträge: 7889
- Registriert: Donnerstag 2. Juni 2016, 20:51
- Wohnort: Neustadt-Glewe
Re: Temperaturregelung für die IDS2 ohne CBPi
64 Rezepte sind doch schon purer Luxus.
Ich habe meinen "Frost Multigrandmaster 3000" (Namensvorschlag für die Steuerung
) noch nicht zusammengebaut. Daher mal zwei kleine Punkte von einem Unwissenden.
Ich habe gelesen, dass man den PT100 unter bestimmten Konditionen ohne Alarm ziehen und stecken kann. Das passt für mich. Kann man die Steuerung zu diesen Zeiten auch an eine andere IDS2 anstecken?
Ich habe zwei IDS2. Eine unter dem Maischebottich und eine unter der Sudpfanne. Während des Läuterns würde ich die Steuerung vom Maischebottich auf Sudpfanne umstecken (andere IDS2, größerer Topf und gleicher PT100).
Mit den Rezepten hast du mich auf eine Idee gebracht. Vielleicht eine gute Maßnahme, um den üppigen Speicher zu füllen :-).
Wenn man Maischepläne und "Kochen+Hopfengaben" getrennt voneinander anlegen könnte und diese später als wiederverwendbare Objekte in seinen Rezepten zusammenführen könnte, dann bräuchte man noch weniger Rezeptspeicher und hätte noch mehr Luxus.
Ich könnte z.B. den Maischeplan "hell und trocken" auswählen und das Koch- und Hopfenschema "Punk IPA". Beim nächsten Rezept "hell und trocken" und "Atlantik Ale". Ich glaube das wäre ziemlich cool und komfortabel.
Nur mal so als Idee für Firmware 4.0.9 :-)
PS: Besser Templates für Maischeplane bzw. Hopfen-/Kochpläne, die in Rezepte übernommen werden können.
Ich habe meinen "Frost Multigrandmaster 3000" (Namensvorschlag für die Steuerung
Ich habe gelesen, dass man den PT100 unter bestimmten Konditionen ohne Alarm ziehen und stecken kann. Das passt für mich. Kann man die Steuerung zu diesen Zeiten auch an eine andere IDS2 anstecken?
Ich habe zwei IDS2. Eine unter dem Maischebottich und eine unter der Sudpfanne. Während des Läuterns würde ich die Steuerung vom Maischebottich auf Sudpfanne umstecken (andere IDS2, größerer Topf und gleicher PT100).
Mit den Rezepten hast du mich auf eine Idee gebracht. Vielleicht eine gute Maßnahme, um den üppigen Speicher zu füllen :-).
Wenn man Maischepläne und "Kochen+Hopfengaben" getrennt voneinander anlegen könnte und diese später als wiederverwendbare Objekte in seinen Rezepten zusammenführen könnte, dann bräuchte man noch weniger Rezeptspeicher und hätte noch mehr Luxus.
Ich könnte z.B. den Maischeplan "hell und trocken" auswählen und das Koch- und Hopfenschema "Punk IPA". Beim nächsten Rezept "hell und trocken" und "Atlantik Ale". Ich glaube das wäre ziemlich cool und komfortabel.
Nur mal so als Idee für Firmware 4.0.9 :-)
PS: Besser Templates für Maischeplane bzw. Hopfen-/Kochpläne, die in Rezepte übernommen werden können.
"Da braut sich was zusammen ... "
"Oh, Bier ;-) !"
"Nein! Was Böses!"
"Alkoholfreies Bier??? ..."
-----------
Viele Grüße
Jens
"Oh, Bier ;-) !"
"Nein! Was Böses!"
"Alkoholfreies Bier??? ..."
-----------
Viele Grüße
Jens
- Braufex
- Posting Freak

- Beiträge: 2974
- Registriert: Montag 6. August 2018, 22:22
- Wohnort: Kreis Augsburg
Re: Temperaturregelung für die IDS2 ohne CBPi
Ein bisserl OT: mit popligen 64 kiB hab ich früher stundenlang GianaSisters spielen können, heut kann ich stundelang damit brauen ...Was doch mit popligen 128 kiB möglich ist![]()
Zurück zum Thema:
Jetzt wird es ernst
- ist die Anleitung Steuerung für IDS2 flashen noch aktuell?
- ist die 2.18 noch die richtige Version von SAM-BA? Es wird auch eine 3.3.1 für Windows angeboten
- ich hab mir diesen "USB zu TTL"-Adapter gekauft; wie muß ich ihn an die Steuerung anschliessen; sind irgendwelche Jumper setzen?
Hab sowas noch nie gemacht, hab da gehörigen Respekt davor und möchte nichts verkehrt machen.
Aber die neuen Features sind zu verführerisch
Gruß Erwin
Re: Temperaturregelung für die IDS2 ohne CBPi
Sowohl die Steuerung sollte schon Spannung haben als auch der Adapter sollte schon am USB hängen, bevor das Kabel eingesteckt wird.Braufex hat geschrieben: Mittwoch 11. November 2020, 23:41 - ist die Anleitung Steuerung für IDS2 flashen noch aktuell?
- ist die 2.18 noch die richtige Version von SAM-BA? Es wird auch eine 3.3.1 für Windows angeboten
- ich hab mir diesen "USB zu TTL"-Adapter gekauft; wie muß ich ihn an die Steuerung anschliessen; sind irgendwelche Jumper setzen?
Hab sowas noch nie gemacht, hab da gehörigen Respekt davor und möchte nichts verkehrt machen.
Aber die neuen Features sind zu verführerisch![]()
Gruß Erwin
Die Anleitung ist noch aktuelle mit einer Ausnahme. In der Steuerung gibt es unter Einstellungen den Punkt Firmwareupdate. Damit muss man den Strom nicht mehr trennen. Ist dann besser für die Portpins. Einfach bei Firmwareupdate auf Ja stellen, mit dem Encoder klicken. Wenn der Text dann kommt den Encoder gedrückt halten bis der rote Punkt rechts nicht mehr blinkt. Dann ist der Bootloader aktiv
Leider kann die Sam-BA Version 3.x nicht mit dem µC arbeiten. Daher muss es die 2.18 mit dem Bug das nur alle 3s 256 Byte gesendet werden nehmen.
Die Sam-BA.exe auch bitte wie in der Anleitung in den Windows 7 Kompatibilitätsmodus nehmen, damit man die Update im Programm sieht.
aktuell wird bis zur Adresse 0x21000 geschrieben. Das sind 528 x 256 Byte und somit ca, 26 Minuten.
Bei dem Adapter muss der Jumper auf 3,3V stehen. Dann das Kabel mit dem Stecker wo die Kabel zusammen sind in den Adapter stecken.
Die Ader die am Adapter auf RX ist, die kommt an den 3 poligen Stecker ganz links, in die Mitte die auf TX und rechts die an GND. Wenn der Stecker zum WLAN Gateway wieder drauf kommt, muss schwarz rechts sein.
Anbei ein paar Bilder von meinem Kabel das dabei war :
Gruß JackFrost
Meine Hardware:
eManometer
IDS2 ohne CBPi
Magnetrührer
Ss-Brewtech 10 Gal Topf
IDS2 Induktionsplatte
eManometer
IDS2 ohne CBPi
Magnetrührer
Ss-Brewtech 10 Gal Topf
IDS2 Induktionsplatte
Re: Temperaturregelung für die IDS2 ohne CBPi
Hallo,
Ich hab den Bug im Bootloader gefunden warum der nur alle 3s schreibt.
Ich werde heute Abend das neue Applet für den Sam-BA und eine Anleitung posten was man ändern muss,
so das das Flashen in ca. 1 Minute erledigt ist und nicht erst in 26 Minuten.
Gruß JackFrost
Ich hab den Bug im Bootloader gefunden warum der nur alle 3s schreibt.
Ich werde heute Abend das neue Applet für den Sam-BA und eine Anleitung posten was man ändern muss,
so das das Flashen in ca. 1 Minute erledigt ist und nicht erst in 26 Minuten.
Gruß JackFrost
Meine Hardware:
eManometer
IDS2 ohne CBPi
Magnetrührer
Ss-Brewtech 10 Gal Topf
IDS2 Induktionsplatte
eManometer
IDS2 ohne CBPi
Magnetrührer
Ss-Brewtech 10 Gal Topf
IDS2 Induktionsplatte
Re: Temperaturregelung für die IDS2 ohne CBPi
Die neue Anleitung ist online.
Mit den neuen Dateien im Sam-BA 2.18 ist das Flashen deutlich schneller.
Gruß JackFrost
Mit den neuen Dateien im Sam-BA 2.18 ist das Flashen deutlich schneller.
Gruß JackFrost
Meine Hardware:
eManometer
IDS2 ohne CBPi
Magnetrührer
Ss-Brewtech 10 Gal Topf
IDS2 Induktionsplatte
eManometer
IDS2 ohne CBPi
Magnetrührer
Ss-Brewtech 10 Gal Topf
IDS2 Induktionsplatte
-
Citrist
- Posting Senior

- Beiträge: 310
- Registriert: Sonntag 29. Oktober 2017, 21:36
- Wohnort: Aargau (CH), Gränichen und Frankfurt
Re: Temperaturregelung für die IDS2 ohne CBPi
Die angesprochenen Templates von Jens finde ich eine gute Idee!
- Braufex
- Posting Freak

- Beiträge: 2974
- Registriert: Montag 6. August 2018, 22:22
- Wohnort: Kreis Augsburg
Re: Temperaturregelung für die IDS2 ohne CBPi
Die neue Steuerung ist bei mir drauf
Das Firmware-Update hat trotz des Updates von SAM-BA ca. 30min gedauert; nur als Hinweis, nicht als Kritik.
Musste danach mit HTerm das Display einstellen. Hat dank Deiner Anleitung auch geklappt.
Die neuen Features sind klasse, für mich vor allem der Handmodus
Vielen Dank,
Gruß Erwin
Das Firmware-Update hat trotz des Updates von SAM-BA ca. 30min gedauert; nur als Hinweis, nicht als Kritik.
Musste danach mit HTerm das Display einstellen. Hat dank Deiner Anleitung auch geklappt.
Die neuen Features sind klasse, für mich vor allem der Handmodus
Vielen Dank,
Gruß Erwin
Re: Temperaturregelung für die IDS2 ohne CBPi
Du hattest aber "Brausteuerung" in der Liste, oder ?Braufex hat geschrieben: Donnerstag 12. November 2020, 22:18 Die neue Steuerung ist bei mir drauf![]()
Das Firmware-Update hat trotz des Updates von SAM-BA ca. 30min gedauert; nur als Hinweis, nicht als Kritik.
Musste danach mit HTerm das Display einstellen. Hat dank Deiner Anleitung auch geklappt.
Die neuen Features sind klasse, für mich vor allem der Handmodus
Vielen Dank,
Gruß Erwin
Bei mir ging das dann deutlich schneller als alle 3s mit dem alten mit AtsamC21.....
War Sam-BA im Windows 7 Kompatibilitätsmodus ?
Ich hab es nochmal getestet, bei mir wird es mit dem neuen schneller.
Gruß JackFrost
Meine Hardware:
eManometer
IDS2 ohne CBPi
Magnetrührer
Ss-Brewtech 10 Gal Topf
IDS2 Induktionsplatte
eManometer
IDS2 ohne CBPi
Magnetrührer
Ss-Brewtech 10 Gal Topf
IDS2 Induktionsplatte
- Braufex
- Posting Freak

- Beiträge: 2974
- Registriert: Montag 6. August 2018, 22:22
- Wohnort: Kreis Augsburg
Re: Temperaturregelung für die IDS2 ohne CBPi
Sam-BA war und ist immer noch im W7-Kompatibilitätsmodus und "Brausteuerung" war (schon automatisch) in der Liste ausgewählt.JackFrost hat geschrieben: Donnerstag 12. November 2020, 22:27Du hattest aber "Brausteuerung" in der Liste, oder ?Braufex hat geschrieben: Donnerstag 12. November 2020, 22:18 Das Firmware-Update hat trotz des Updates von SAM-BA ca. 30min gedauert; nur als Hinweis, nicht als Kritik.
Bei mir ging das dann deutlich schneller als alle 3s mit dem alten mit AtsamC21.....
War Sam-BA im Windows 7 Kompatibilitätsmodus ?
Alle 3s gabs einen neuen Eintrag in der Liste.
Gruß Erwin
Edit: soll Sam-BA im Admin-Modus ausgeführt werden? Das hab ich nicht gemacht.
Re: Temperaturregelung für die IDS2 ohne CBPi
Ok dann ist es komisch warum es trotzdem so langsam ist.Braufex hat geschrieben: Donnerstag 12. November 2020, 22:43Sam-BA war und ist immer noch im W7-Kompatibilitätsmodus und "Brausteuerung" war (schon automatisch) in der Liste ausgewählt.JackFrost hat geschrieben: Donnerstag 12. November 2020, 22:27Du hattest aber "Brausteuerung" in der Liste, oder ?Braufex hat geschrieben: Donnerstag 12. November 2020, 22:18 Das Firmware-Update hat trotz des Updates von SAM-BA ca. 30min gedauert; nur als Hinweis, nicht als Kritik.
Bei mir ging das dann deutlich schneller als alle 3s mit dem alten mit AtsamC21.....
War Sam-BA im Windows 7 Kompatibilitätsmodus ?
Alle 3s gabs einen neuen Eintrag in der Liste.
Gruß Erwin
Gruß JackFrost
Meine Hardware:
eManometer
IDS2 ohne CBPi
Magnetrührer
Ss-Brewtech 10 Gal Topf
IDS2 Induktionsplatte
eManometer
IDS2 ohne CBPi
Magnetrührer
Ss-Brewtech 10 Gal Topf
IDS2 Induktionsplatte
- Braufex
- Posting Freak

- Beiträge: 2974
- Registriert: Montag 6. August 2018, 22:22
- Wohnort: Kreis Augsburg
Re: Temperaturregelung für die IDS2 ohne CBPi
Ist für mich persönlich überhaupt kein Problem, mach ich ja nicht täglich ;-)
Und bei Dir funktionierts ja ...
Hat sonst noch jemand mit dem neuen Sam-BA geflasht?
Gruß Erwin
Und bei Dir funktionierts ja ...
Hat sonst noch jemand mit dem neuen Sam-BA geflasht?
Gruß Erwin
Re: Temperaturregelung für die IDS2 ohne CBPi
Bei mir ist der Flash auch so 30 Min gelaufen
Alles läuft - hab die Einstellungen vorher abfotografiert. (Sam BA 2.18 mit Modifizierung)
Ein bisschen ein Problem für mich war, dass sehr viele Informationen (cronologisch) in den Posts in 2 oder 3 Threads stehen und man zuerst viel durchlesen muss. Ist halt so gewachsen - soll keine Kritik sein. Jack war aber immer parat und hat sofort geholfen. Danke noch an Jack.
Ich würde mich anbieten - so gut es geht - alles in ein Word-Dokument zusammen zu schreiben und die Community kann dann ändern bzw. verbessern wenn es gewünscht ist. Bin kein Profiredakteur.
Inhalt wäre
Zusammenbau (Da bräuchte ich noch das abänderbare Doku von Jack)
Inbetriebnahme der Steuerung (kalibrieren)
Flashen eines neuen Programms
Display ändern
Erweiterungen
Funktionen
Man könnte noch Rezepte dazufügen
Möchte das nur anbieten und mich nicht aufdrängen. Wird aber ein paar Wochen dauern.
Grüße Michael
Ein bisschen ein Problem für mich war, dass sehr viele Informationen (cronologisch) in den Posts in 2 oder 3 Threads stehen und man zuerst viel durchlesen muss. Ist halt so gewachsen - soll keine Kritik sein. Jack war aber immer parat und hat sofort geholfen. Danke noch an Jack.
Ich würde mich anbieten - so gut es geht - alles in ein Word-Dokument zusammen zu schreiben und die Community kann dann ändern bzw. verbessern wenn es gewünscht ist. Bin kein Profiredakteur.
Inhalt wäre
Zusammenbau (Da bräuchte ich noch das abänderbare Doku von Jack)
Inbetriebnahme der Steuerung (kalibrieren)
Flashen eines neuen Programms
Display ändern
Erweiterungen
Funktionen
Man könnte noch Rezepte dazufügen
Möchte das nur anbieten und mich nicht aufdrängen. Wird aber ein paar Wochen dauern.
Grüße Michael
Re: Temperaturregelung für die IDS2 ohne CBPi
Das Worddokument kann ich dir gerne zur Verfügung stellen.Weisnix hat geschrieben: Freitag 13. November 2020, 10:24 Bei mir ist der Flash auch so 30 Min gelaufenAlles läuft - hab die Einstellungen vorher abfotografiert. (Sam BA 2.18 mit Modifizierung)
Ein bisschen ein Problem für mich war, dass sehr viele Informationen (cronologisch) in den Posts in 2 oder 3 Threads stehen und man zuerst viel durchlesen muss. Ist halt so gewachsen - soll keine Kritik sein. Jack war aber immer parat und hat sofort geholfen. Danke noch an Jack.
Ich würde mich anbieten - so gut es geht - alles in ein Word-Dokument zusammen zu schreiben und die Community kann dann ändern bzw. verbessern wenn es gewünscht ist. Bin kein Profiredakteur.
Inhalt wäre
Zusammenbau (Da bräuchte ich noch das abänderbare Doku von Jack)
Inbetriebnahme der Steuerung (kalibrieren)
Flashen eines neuen Programms
Display ändern
Erweiterungen
Funktionen
Man könnte noch Rezepte dazufügen
Möchte das nur anbieten und mich nicht aufdrängen. Wird aber ein paar Wochen dauern.
Grüße Michael
Ich würde das Angebot gerne annehmen.
Wegen dem flashen muss ich mal schauen was bei mir andres ist.
Evtl. macht es Sinn das mit jemand den gezippten Ordner des Programmes per Mail schickt, so das ich schauen kann ob nicht eine dll anders ist.
Man flashed ja nicht oft aber schön wäre es schon wenn es schnell geht.
Gruß JackFrost
Meine Hardware:
eManometer
IDS2 ohne CBPi
Magnetrührer
Ss-Brewtech 10 Gal Topf
IDS2 Induktionsplatte
eManometer
IDS2 ohne CBPi
Magnetrührer
Ss-Brewtech 10 Gal Topf
IDS2 Induktionsplatte
Re: Temperaturregelung für die IDS2 ohne CBPi
Ich würde Dir die Zip des Ordners zusenden. Brauch noch Deine email. Ggf als PN.
Grüße Michael
Grüße Michael
Re: Temperaturregelung für die IDS2 ohne CBPi
Danke für den Ordner, ich hab den Fehler gefunden.Weisnix hat geschrieben: Freitag 13. November 2020, 11:09 Ich würde Dir die Zip des Ordners zusenden. Brauch noch Deine email. Ggf als PN.
Grüße Michael
Sam-BA nimmt die applet-flash-samc21j18a.bin nicht aus dem Brausteuerungs Ordner sondern aus dem
Ordner samc21_xplained_pro.
Da ich erst mit dem samc21_xplained_pro Ordner gerarbeitet haben und dann den Brausteuerungs Ordner erstellt hab
ist das bei mir nicht aufgefallen.
Lösung :
Die Datei applet-flash-samc21j18a.bin aus dem Sam-Ba Ordner .\tcl_lib\Brausteuerung in den Ordner .\tcl_lib\samc21_xplained_pro
kopieren. Dabei die Datei im samc21_xplained_pro überschreiben.
Gruß JackFrost
Meine Hardware:
eManometer
IDS2 ohne CBPi
Magnetrührer
Ss-Brewtech 10 Gal Topf
IDS2 Induktionsplatte
eManometer
IDS2 ohne CBPi
Magnetrührer
Ss-Brewtech 10 Gal Topf
IDS2 Induktionsplatte
Re: Temperaturregelung für die IDS2 ohne CBPi
Es gibt ein Update für das WLAN Gateway.
Version 0.5.2
Changelog :
Sollte es immer noch nicht gehen, und nur dann, ist es nötig das die Format_Data Firmware geflased wird.
Hierzu das kleine Brückenkabel am Gateway auf der 6 poligen Seite abstecken und das Flashkabel einstecken. Auf der Seite vom FTDI USB RS232 Adapter die rote Ader auf VCC stecken. Dann kurz den Reset am Gateway drücken. Dann ist der ESP im Bootloader Modus und kann über den ESPFLasher geflashed werden. Anschließend das Kabel nur auf der FTDI Seite abstecken und den Reset drücken. EIn paar Minuten warten, dann das Kabel wieder anstecken und erneut den Reseet drücken, die Firmware 0.5.2 über den ESPFlasher flashen. Danach das Kabel wieder auf beiden Seiten abstecken und den Reset drücken. Dann ist das Gateway wieder im AP Modus und kann konfiguriert werden.
Es gibt einen neuen Punkt unter den Einstellungen Remote Sender Config : "Default Server Address" hier wird die IP vom PC eingetragen von dem aus
die PC Software benutzt wird. Damit können die Temperaturdaten abgerufen werden, ohne das man vorher ein Rezept geladen hat.
Wenn man die PC IP nicht eingeben will, sollte es eine ungenutzte IP aus dem Heimnetz sein, das die Pakete nicht unnötig am Router angefragt werden.
Bei Fragen einfach melden.
Gruß JackFrost
Version 0.5.2
Changelog :
- Bug behobe, das das WLAN Gateway nur an die Software sendet wenn ein Rezept abgerufen wurde
- Bug behoben, das die Daten an den TCP-Server/Brewserver geschickt wird, wenn ein Rezept geladen wurde und der PC an ist
- Umstellung auf LittleFS
Sollte es immer noch nicht gehen, und nur dann, ist es nötig das die Format_Data Firmware geflased wird.
Hierzu das kleine Brückenkabel am Gateway auf der 6 poligen Seite abstecken und das Flashkabel einstecken. Auf der Seite vom FTDI USB RS232 Adapter die rote Ader auf VCC stecken. Dann kurz den Reset am Gateway drücken. Dann ist der ESP im Bootloader Modus und kann über den ESPFLasher geflashed werden. Anschließend das Kabel nur auf der FTDI Seite abstecken und den Reset drücken. EIn paar Minuten warten, dann das Kabel wieder anstecken und erneut den Reseet drücken, die Firmware 0.5.2 über den ESPFlasher flashen. Danach das Kabel wieder auf beiden Seiten abstecken und den Reset drücken. Dann ist das Gateway wieder im AP Modus und kann konfiguriert werden.
Es gibt einen neuen Punkt unter den Einstellungen Remote Sender Config : "Default Server Address" hier wird die IP vom PC eingetragen von dem aus
die PC Software benutzt wird. Damit können die Temperaturdaten abgerufen werden, ohne das man vorher ein Rezept geladen hat.
Wenn man die PC IP nicht eingeben will, sollte es eine ungenutzte IP aus dem Heimnetz sein, das die Pakete nicht unnötig am Router angefragt werden.
Bei Fragen einfach melden.
Gruß JackFrost
Meine Hardware:
eManometer
IDS2 ohne CBPi
Magnetrührer
Ss-Brewtech 10 Gal Topf
IDS2 Induktionsplatte
eManometer
IDS2 ohne CBPi
Magnetrührer
Ss-Brewtech 10 Gal Topf
IDS2 Induktionsplatte
Re: Temperaturregelung für die IDS2 ohne CBPi
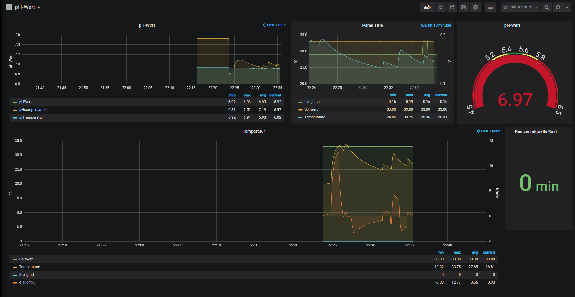
Ich hab mich bisserl mit Grafana gespielt und die wichtigsten Daten von mir
eingefügt.
Aktuell sind es die Werte von der IDS2, dem pH-Meter und der Phase an dem die IDS2 hängt, damit
ich meine Hauptsicherungen nicht überlaste.
Neben dem TCP-Server auch eine schöne Anzeige :)
Gruß JackFrost
eingefügt.
Aktuell sind es die Werte von der IDS2, dem pH-Meter und der Phase an dem die IDS2 hängt, damit
ich meine Hauptsicherungen nicht überlaste.
Neben dem TCP-Server auch eine schöne Anzeige :)
Gruß JackFrost
Meine Hardware:
eManometer
IDS2 ohne CBPi
Magnetrührer
Ss-Brewtech 10 Gal Topf
IDS2 Induktionsplatte
eManometer
IDS2 ohne CBPi
Magnetrührer
Ss-Brewtech 10 Gal Topf
IDS2 Induktionsplatte
- DerDerDasBierBraut
- Posting Freak

- Beiträge: 7889
- Registriert: Donnerstag 2. Juni 2016, 20:51
- Wohnort: Neustadt-Glewe
Re: Temperaturregelung für die IDS2 ohne CBPi
Schick 
"Da braut sich was zusammen ... "
"Oh, Bier ;-) !"
"Nein! Was Böses!"
"Alkoholfreies Bier??? ..."
-----------
Viele Grüße
Jens
"Oh, Bier ;-) !"
"Nein! Was Böses!"
"Alkoholfreies Bier??? ..."
-----------
Viele Grüße
Jens
Re: Temperaturregelung für die IDS2 ohne CBPi
Mal so eine Frage, kann man das PH messen nachrüsten ?
Würde mich doch nun interessieren.
Das ist ja alles sehr sehr schön bis jetzt geworden, eine Steuerung die keine Wünsche offen lässt.
Würde mich doch nun interessieren.
Das ist ja alles sehr sehr schön bis jetzt geworden, eine Steuerung die keine Wünsche offen lässt.
ein farbenfroher Gruß
Klecksi
Klecksi
Re: Temperaturregelung für die IDS2 ohne CBPi
Das pH-Meter wird ein Modul werden, aktuell gab es einen Rückschlag, da die Elektrode bei 70 °C kaputt gegangen ist.klecksi hat geschrieben: Sonntag 22. November 2020, 10:37 Mal so eine Frage, kann man das PH messen nachrüsten ?
Würde mich doch nun interessieren.
Das ist ja alles sehr sehr schön bis jetzt geworden, eine Steuerung die keine Wünsche offen lässt.
Die thermische Expansion war dann wohl doch zu groß, und die innere Elekrode ist nun defekt. Bei 70 °C ist der pH auf 7 zusammengebrochen.
Ich werde erstmal das pH-Meter "kalt" nutzen, aber die Daten an die Steuerung schicken, so das diese die in die Doku schreiben kann.
Die neue Elektrode ist bis 80 °C ausgelegt, ich werde die dann aber erstmal nur in Wassertesten, um nicht den nächsten Sud zu ruinieren.
Aktuell ist es nur ein Prototyp, die finale Version wird aufwändiger, und leider auch nicht billig, da ich vermutlich vergoldete Leiterbahnen für den Guardring um den Anschluss der Sonde brauche. Auch die OpAmps und der ADC sind zusammen mit gut 17 € nicht billig.
Gruß JackFrost
Meine Hardware:
eManometer
IDS2 ohne CBPi
Magnetrührer
Ss-Brewtech 10 Gal Topf
IDS2 Induktionsplatte
eManometer
IDS2 ohne CBPi
Magnetrührer
Ss-Brewtech 10 Gal Topf
IDS2 Induktionsplatte
Re: Temperaturregelung für die IDS2 ohne CBPi
Hallo Jack, messt ihr Profis den PH Wert des Suds durchgehend? Ich dachte immer, am Anfang die Restalkalität des Wassers je nach Biersorte einstellen bzw. noch aufsalzen, dann den PH Wert des Brauwassers messen, und das reicht.
Mit der Doku bin ich schon etwas weiter. Ich melde mich die Woche mal wegen der Regelparameter.
Grüße Michael
Mit der Doku bin ich schon etwas weiter. Ich melde mich die Woche mal wegen der Regelparameter.
Grüße Michael
Re: Temperaturregelung für die IDS2 ohne CBPi
Ich wollte das für mich machen, um zu sehen ob es geht. Auch ein Einstellen des pHs ist einfacher wenn die Sonde im Medium ist.Weisnix hat geschrieben: Sonntag 22. November 2020, 19:24 Hallo Jack, messt ihr Profis den PH Wert des Suds durchgehend? Ich dachte immer, am Anfang die Restalkalität des Wassers je nach Biersorte einstellen bzw. noch aufsalzen, dann den PH Wert des Brauwassers messen, und das reicht.
Mit der Doku bin ich schon etwas weiter. Ich melde mich die Woche mal wegen der Regelparameter.
Grüße Michael
Ich hab im letzten Betrieb schon pH Kontrollierte Reaktionen bei 80 - 90 °C gefahren, aber das war dann auch eine Schott Steamline Elektrode
für 250 €, die kann 121 °C und 10 bar ab. Aber wo gehobelt wird, da fällt Späne.
Ich werde erstmal kalt außerhalb des Maischekessels messen und dann ggf. mal wieder einen Versuch wagen, aber vermutlich erstmal
nur mit Wasser ohne Malz.
Gruß JackFrost
Meine Hardware:
eManometer
IDS2 ohne CBPi
Magnetrührer
Ss-Brewtech 10 Gal Topf
IDS2 Induktionsplatte
eManometer
IDS2 ohne CBPi
Magnetrührer
Ss-Brewtech 10 Gal Topf
IDS2 Induktionsplatte
Re: Temperaturregelung für die IDS2 ohne CBPi
Ich hab heute einen Sud gebraut und die aktuelle Version getestet.
Bis ein ein paar Sachen läuft die neue Fassung sehr gut.
Die Siedetemperatur wird nun in der Doku gespeichert.
Mit der Berechnung der Verdampfung hatte ich noch Probleme, aber das sollte
nun gelöst sein.
Die automatische ist nicht aktiviert wurden, aber das Problem löst sich auch noch.
Die Zeit bis <80 °C war daher länger, aber auch nur 3 Minuten.
pH-Messen direkt in der Würze ist nicht möglich, da hier Ausgleichsströme fließen,
und mir daher der pH mit 7,1 angezeigt wird. Wird die Elektrode aus der Würze gehoben, hab ich
einen pH von 5,6. Damit muss ich mir noch einen PT100 für mein pH-Meter besorgen, damit ich
nicht auf 25 °C abkühlen muss.
Wenn ich den hab, dann kann ich die Temperaturkompensation überprüfen.
Die Daten wurden aber an die Steuerung gesendet und bei der Bestätigung des pH-Werts gespeichert.
Die Software liest die Doku noch als UTC aus, das muss ich noch öndern.
Aber die 1.0 ist nicht mehr weit.
Anbei in Bild der Doku meines Sudes von heute :
Gruß JackFrost
Bis ein ein paar Sachen läuft die neue Fassung sehr gut.
Die Siedetemperatur wird nun in der Doku gespeichert.
Mit der Berechnung der Verdampfung hatte ich noch Probleme, aber das sollte
nun gelöst sein.
Die automatische ist nicht aktiviert wurden, aber das Problem löst sich auch noch.
Die Zeit bis <80 °C war daher länger, aber auch nur 3 Minuten.
pH-Messen direkt in der Würze ist nicht möglich, da hier Ausgleichsströme fließen,
und mir daher der pH mit 7,1 angezeigt wird. Wird die Elektrode aus der Würze gehoben, hab ich
einen pH von 5,6. Damit muss ich mir noch einen PT100 für mein pH-Meter besorgen, damit ich
nicht auf 25 °C abkühlen muss.
Wenn ich den hab, dann kann ich die Temperaturkompensation überprüfen.
Die Daten wurden aber an die Steuerung gesendet und bei der Bestätigung des pH-Werts gespeichert.
Die Software liest die Doku noch als UTC aus, das muss ich noch öndern.
Aber die 1.0 ist nicht mehr weit.
Anbei in Bild der Doku meines Sudes von heute :
Gruß JackFrost
Meine Hardware:
eManometer
IDS2 ohne CBPi
Magnetrührer
Ss-Brewtech 10 Gal Topf
IDS2 Induktionsplatte
eManometer
IDS2 ohne CBPi
Magnetrührer
Ss-Brewtech 10 Gal Topf
IDS2 Induktionsplatte
Re: Temperaturregelung für die IDS2 ohne CBPi
Ich glaube ich hab den Fehler mit dem Verdampfen gefunden, und werde das beim nächsten Sud testen.
Ich hab in die Software die Möglichkeit eingebaut, das man ein Rührwerk über ein externes Modul starten
und stoppen kann.
Wenn eine Dick- oder Dünnmaische gezogen werden muss kann das Rührwerk gestoppt werden und wieder gestartet werden.
Diese Funktion ist im Rezept abschaltbar.
Zudem hab ich die Möglichkeit geschaffen, das ein Rührwerk für das Kühlen beim Flameout gestartet werden kann, und auch
bis zu einer bestimmten Temperatur beim Aufheizen mitlaufen könnte.
Ich muss noch ein paar optische Sachen verbessern und wenn der nächste Sud gut läuft, dann kann ich die Version als 1.0 veröffentlichen.
Gruß JackFrost
Ich hab in die Software die Möglichkeit eingebaut, das man ein Rührwerk über ein externes Modul starten
und stoppen kann.
Wenn eine Dick- oder Dünnmaische gezogen werden muss kann das Rührwerk gestoppt werden und wieder gestartet werden.
Diese Funktion ist im Rezept abschaltbar.
Zudem hab ich die Möglichkeit geschaffen, das ein Rührwerk für das Kühlen beim Flameout gestartet werden kann, und auch
bis zu einer bestimmten Temperatur beim Aufheizen mitlaufen könnte.
Ich muss noch ein paar optische Sachen verbessern und wenn der nächste Sud gut läuft, dann kann ich die Version als 1.0 veröffentlichen.
Gruß JackFrost
Meine Hardware:
eManometer
IDS2 ohne CBPi
Magnetrührer
Ss-Brewtech 10 Gal Topf
IDS2 Induktionsplatte
eManometer
IDS2 ohne CBPi
Magnetrührer
Ss-Brewtech 10 Gal Topf
IDS2 Induktionsplatte
- DerDerDasBierBraut
- Posting Freak

- Beiträge: 7889
- Registriert: Donnerstag 2. Juni 2016, 20:51
- Wohnort: Neustadt-Glewe
Re: Temperaturregelung für die IDS2 ohne CBPi
Klingt perfekt.
Beim Aufheizen (zum Einmaischen?) lasse ich das Rührwerk immer bis zum Erreichen der Einmaischtemperatur mitlaufen. Übersehe ich einen Vorteil, wenn man es zuvor bei einer anderen Temperatur ausschaltet?
Was bedeutet "externes Modul" in Bezug auf das Rührwerk konkret? Ein einfaches SSR, das auch einfache ahnungslose Bastler selbst anklemmen können? Oder ist das eine von dir designte Hightech Platine, mit der man problemlos die erste bemannte Marslandung steuern könnte?
Beim Aufheizen (zum Einmaischen?) lasse ich das Rührwerk immer bis zum Erreichen der Einmaischtemperatur mitlaufen. Übersehe ich einen Vorteil, wenn man es zuvor bei einer anderen Temperatur ausschaltet?
Was bedeutet "externes Modul" in Bezug auf das Rührwerk konkret? Ein einfaches SSR, das auch einfache ahnungslose Bastler selbst anklemmen können? Oder ist das eine von dir designte Hightech Platine, mit der man problemlos die erste bemannte Marslandung steuern könnte?
"Da braut sich was zusammen ... "
"Oh, Bier ;-) !"
"Nein! Was Böses!"
"Alkoholfreies Bier??? ..."
-----------
Viele Grüße
Jens
"Oh, Bier ;-) !"
"Nein! Was Böses!"
"Alkoholfreies Bier??? ..."
-----------
Viele Grüße
Jens
Re: Temperaturregelung für die IDS2 ohne CBPi
Ich hab manchmal mein Rührwerk für das Kochen bis 85 - 90 °C mitlaufen lassen damit sehe ich besser wie die Temperatur steigt.DerDerDasBierBraut hat geschrieben: Mittwoch 6. Januar 2021, 21:50 Klingt perfekt.
Beim Aufheizen (zum Einmaischen?) lasse ich das Rührwerk immer bis zum Erreichen der Einmaischtemperatur mitlaufen. Übersehe ich einen Vorteil, wenn man es zuvor bei einer anderen Temperatur ausschaltet?
Ich nutze es aber überwiegend zum Kühlen nach dem Flameout. Ich hab beim letzten Sud 13 Minuten gebraucht, es wäre in 11 Minuten gegangen,
wenn der CAN-Frame für das Kühlventil rausgegangen wäre.
Es wird vermutlich ein kleines Modul auf basis einer BluePill werden, weil ich damit dann auch meinen Venturilüfter bei erreichen des Siedens automatisch anschalten kann.DerDerDasBierBraut hat geschrieben: Mittwoch 6. Januar 2021, 21:50 Was bedeutet "externes Modul" in Bezug auf das Rührwerk konkret? Ein einfaches SSR, das auch einfache ahnungslose Bastler selbst anklemmen können? Oder ist das eine von dir designte Hightech Platine, mit der man problemlos die erste bemannte Marslandung steuern könnte?
Die Platine an sich wird simpel. DIe Bluepill kommt in einen IC-Sockel, dann ein paar kleine Pins für Display, und Taster, ein MosFET und ein CAN-Transreciever.
Ich werde vermutlich auch noch ein kleines Modul machen mit dem man per SSR eine Zusatzheizung mitlaufen lassen kann. Damit wäre es möglich einen Heizstab für den Nachguss oder das Aufheizen zum Sieden mitlaufen zu lassen und dann zu deaktivieren wenn es kocht.
An der Gärsteuerung bin ich auch schon dran, aber die wird eher den CAN-Bus nutzen damit ich nicht immer ein Kabel in die Garage legen muss.
Da ist dann ein CAN-LAN-Gateway drauf. Die Gärsteuerung wird die Daten der iSpindel verarbeiten, so das man grob eine Diacetylrast automatisch starten kann. Die Anzeige und die Eingabe der Daten wird über einen zweiten CAN erfolgen, dann muss ich den SPI nicht so weit laufen lassen und hab keinen Störsender. Mit CAN-FD kann ich 64Byte/ Frame senden und mit 125 kbit/s reicht das super aus alle Daten an das Display zu senden.
Gruß JackFrost
Meine Hardware:
eManometer
IDS2 ohne CBPi
Magnetrührer
Ss-Brewtech 10 Gal Topf
IDS2 Induktionsplatte
eManometer
IDS2 ohne CBPi
Magnetrührer
Ss-Brewtech 10 Gal Topf
IDS2 Induktionsplatte
Re: Temperaturregelung für die IDS2 ohne CBPi
Wollt ihr mal einen Erfahrungsaustausch im Discord.
Auch so bisserl drüber reden was es noch für Wünsche in der Software gibt ?
Was man davon wie umsetzen kann/könnte
Denkbar wäre es an einem Wochenende am Abend
Gruß JackFrost
Auch so bisserl drüber reden was es noch für Wünsche in der Software gibt ?
Was man davon wie umsetzen kann/könnte
Denkbar wäre es an einem Wochenende am Abend
Gruß JackFrost
Meine Hardware:
eManometer
IDS2 ohne CBPi
Magnetrührer
Ss-Brewtech 10 Gal Topf
IDS2 Induktionsplatte
eManometer
IDS2 ohne CBPi
Magnetrührer
Ss-Brewtech 10 Gal Topf
IDS2 Induktionsplatte
- Braufex
- Posting Freak

- Beiträge: 2974
- Registriert: Montag 6. August 2018, 22:22
- Wohnort: Kreis Augsburg
Re: Temperaturregelung für die IDS2 ohne CBPi
Falls was zusammen geht und es zeitlich grad passt, schalte ich mich gerne mal dazu.JackFrost hat geschrieben: Samstag 16. Januar 2021, 23:36 Wollt ihr mal einen Erfahrungsaustausch im Discord.
Auch so bisserl drüber reden was es noch für Wünsche in der Software gibt ?
Was man davon wie umsetzen kann/könnte
Denkbar wäre es an einem Wochenende am Abend
Gruß JackFrost
Hab allerdings die Steuerung noch nicht zum Brauen benutzt, nur damit gespielt und mal den Nachguss aufgeheizt.
Gruß Erwin
- DerDerDasBierBraut
- Posting Freak

- Beiträge: 7889
- Registriert: Donnerstag 2. Juni 2016, 20:51
- Wohnort: Neustadt-Glewe
Re: Temperaturregelung für die IDS2 ohne CBPi
Da bist du schon Meilen weiter als ich Erwin. Meine Steuerung liegt noch in Einzelteilen im Karton und will noch zusammengebaut werden. ;-)
Dennoch - falls es zeitlich passt schalte ich mich gerne dazu. Dann lerne ich die Steuerung von euch schon etwas kennen und habe irgendwann einen leichteren Start damit.
Dennoch - falls es zeitlich passt schalte ich mich gerne dazu. Dann lerne ich die Steuerung von euch schon etwas kennen und habe irgendwann einen leichteren Start damit.
"Da braut sich was zusammen ... "
"Oh, Bier ;-) !"
"Nein! Was Böses!"
"Alkoholfreies Bier??? ..."
-----------
Viele Grüße
Jens
"Oh, Bier ;-) !"
"Nein! Was Böses!"
"Alkoholfreies Bier??? ..."
-----------
Viele Grüße
Jens
Re: Temperaturregelung für die IDS2 ohne CBPi
Dann würde ich den 31.1 ab 20:00 vorschlagen.
Da hab ich die aktuelle Version vermutlich schon an einem Weissbier getestet.
Ich hab den Läutermodus eingebaut, so das man nach dem Iodnormal nicht mehr aus Heizung aus gehen muss.
Die Steuerung stoppt dann die Heizung.
Danach geht es in die Läuterruhe. Da läuft ein Timer, wie lange man die Ruhe schon hat.
Und danach läuft der Läutertimer. Aktuell kann man erst heizen wenn man dann ins Heizen springt.
Da muss ich mir was einfallen lassen, so das man hier schon heizen kann aber der Läutertimer noch laufen kann.
Gruß JackFrost
Da hab ich die aktuelle Version vermutlich schon an einem Weissbier getestet.
Ich hab den Läutermodus eingebaut, so das man nach dem Iodnormal nicht mehr aus Heizung aus gehen muss.
Die Steuerung stoppt dann die Heizung.
Danach geht es in die Läuterruhe. Da läuft ein Timer, wie lange man die Ruhe schon hat.
Und danach läuft der Läutertimer. Aktuell kann man erst heizen wenn man dann ins Heizen springt.
Da muss ich mir was einfallen lassen, so das man hier schon heizen kann aber der Läutertimer noch laufen kann.
Gruß JackFrost
Meine Hardware:
eManometer
IDS2 ohne CBPi
Magnetrührer
Ss-Brewtech 10 Gal Topf
IDS2 Induktionsplatte
eManometer
IDS2 ohne CBPi
Magnetrührer
Ss-Brewtech 10 Gal Topf
IDS2 Induktionsplatte
Re: Temperaturregelung für die IDS2 ohne CBPi
Meint ihr Chat im Discord oder Sprache oder wie läuft das? Muss bei Sprache sonst mal meine Kinders um eine Einweisung bitten. 31.1 um 20 Uhr würde passen.
Gestern hab ich den 3. Sud al la "Black Shark 1. Clone-Versuch" mit der Steuerung gemacht. Lief ganz gut. Möchte sie nicht mehr hergeben.
Dabei hätte ich ein paar kleine Wunsche:
Idealerweise wäre eine Schritt-Zurück Funktion ganz gut. Hab gestern versehentlich beim Kochen in die nächste Hopfengabe gedrückt. Damit lief der 2. Timer los. Zurück gab es nicht. Also manuell timen oder resetten.
Abstecken des PT100 ohne Fehlermeldung zum Reinigen der Pfanne als Schritt zwischen Läutern (mach ich im Thermoport) und Kochen. Ist aber nicht so wichtig.
Beim Aufheizen des Sudes gehe ich auf 100%. Die Anzeige zeigt dann 5/4 müsste heißen 5/5. Kochen mach ich dann mit max. 80% das passt ganz gut.
Wenn man eine alte viel kleinere Zeit/Temp in der Steuerung neu eingeben muss, z. B um eine Rast zu überspringen (<20 Grad), sollten die Zählwerte schneller runter gehen, je schneller man am Dekoder dreht, sonst dauert es zu lange.
Grüße Michael
Gestern hab ich den 3. Sud al la "Black Shark 1. Clone-Versuch" mit der Steuerung gemacht. Lief ganz gut. Möchte sie nicht mehr hergeben.
Dabei hätte ich ein paar kleine Wunsche:
Idealerweise wäre eine Schritt-Zurück Funktion ganz gut. Hab gestern versehentlich beim Kochen in die nächste Hopfengabe gedrückt. Damit lief der 2. Timer los. Zurück gab es nicht. Also manuell timen oder resetten.
Abstecken des PT100 ohne Fehlermeldung zum Reinigen der Pfanne als Schritt zwischen Läutern (mach ich im Thermoport) und Kochen. Ist aber nicht so wichtig.
Beim Aufheizen des Sudes gehe ich auf 100%. Die Anzeige zeigt dann 5/4 müsste heißen 5/5. Kochen mach ich dann mit max. 80% das passt ganz gut.
Wenn man eine alte viel kleinere Zeit/Temp in der Steuerung neu eingeben muss, z. B um eine Rast zu überspringen (<20 Grad), sollten die Zählwerte schneller runter gehen, je schneller man am Dekoder dreht, sonst dauert es zu lange.
Grüße Michael
- Braufex
- Posting Freak

- Beiträge: 2974
- Registriert: Montag 6. August 2018, 22:22
- Wohnort: Kreis Augsburg
Re: Temperaturregelung für die IDS2 ohne CBPi
Müsste bei mir am 31.1 auch passen, wird halt der Tatort geopfert
Muss ich dafür was installieren oder läuft das rein über den Browser (Audio/Video/Chat?)?
Vieleicht hat Klecksi auch Lust beim Erfahrungsaustausch vorbei zu schauen, ist ja recht zufrieden mit der Steuerung:
Muss ich dafür was installieren oder läuft das rein über den Browser (Audio/Video/Chat?)?
Vieleicht hat Klecksi auch Lust beim Erfahrungsaustausch vorbei zu schauen, ist ja recht zufrieden mit der Steuerung:
Gruß Erwinklecksi hat geschrieben: Sonntag 22. November 2020, 10:37 Das ist ja alles sehr sehr schön bis jetzt geworden, eine Steuerung die keine Wünsche offen lässt.
Re: Temperaturregelung für die IDS2 ohne CBPi
Weisnix hat geschrieben: Montag 18. Januar 2021, 10:38 Meint ihr Chat im Discord oder Sprache oder wie läuft das? Muss bei Sprache sonst mal meine Kinders um eine Einweisung bitten. 31.1 um 20 Uhr würde passen.
Gestern hab ich den 3. Sud al la "Black Shark 1. Clone-Versuch" mit der Steuerung gemacht. Lief ganz gut. Möchte sie nicht mehr hergeben.
Dabei hätte ich ein paar kleine Wunsche:
Idealerweise wäre eine Schritt-Zurück Funktion ganz gut. Hab gestern versehentlich beim Kochen in die nächste Hopfengabe gedrückt. Damit lief der 2. Timer los. Zurück gab es nicht. Also manuell timen oder resetten.
Das ist eine gute Idee, ich schau mal wie ich das am einfachsten Umsetzen kann
Da bin ich dran, ich werde in den Läuterstufen den PT100 Alarm abschalten. Ich muss nur noch schauen wie ich das mit dem Senden der Daten machen, und dann mit dem wieder aktivieren. Sonst gibt das ja einen riesen Gradienten und das wäre nicht schön.Weisnix hat geschrieben: Montag 18. Januar 2021, 10:38 Abstecken des PT100 ohne Fehlermeldung zum Reinigen der Pfanne als Schritt zwischen Läutern (mach ich im Thermoport) und Kochen. Ist aber nicht so wichtig.
Der kosmetische Fehler kommt auch noch raus.Weisnix hat geschrieben: Montag 18. Januar 2021, 10:38 Beim Aufheizen des Sudes gehe ich auf 100%. Die Anzeige zeigt dann 5/4 müsste heißen 5/5. Kochen mach ich dann mit max. 80% das passt ganz gut.
Ja, da hab ich evtl. schon eine Lösung muss sie "nur" noch einbauen und testen.Weisnix hat geschrieben: Montag 18. Januar 2021, 10:38 Wenn man eine alte viel kleinere Zeit/Temp in der Steuerung neu eingeben muss, z. B um eine Rast zu überspringen (<20 Grad), sollten die Zählwerte schneller runter gehen, je schneller man am Dekoder dreht, sonst dauert es zu lange.
Grüße Michael
Gruß JackFrost
Meine Hardware:
eManometer
IDS2 ohne CBPi
Magnetrührer
Ss-Brewtech 10 Gal Topf
IDS2 Induktionsplatte
eManometer
IDS2 ohne CBPi
Magnetrührer
Ss-Brewtech 10 Gal Topf
IDS2 Induktionsplatte
Re: Temperaturregelung für die IDS2 ohne CBPi
Braufex hat geschrieben: Montag 18. Januar 2021, 21:03 Müsste bei mir am 31.1 auch passen, wird halt der Tatort geopfert![]()
Muss ich dafür was installieren oder läuft das rein über den Browser (Audio/Video/Chat?)?
Vieleicht hat Klecksi auch Lust beim Erfahrungsaustausch vorbei zu schauen, ist ja recht zufrieden mit der Steuerung:Gruß Erwinklecksi hat geschrieben: Sonntag 22. November 2020, 10:37 Das ist ja alles sehr sehr schön bis jetzt geworden, eine Steuerung die keine Wünsche offen lässt.
Ich denke Discord oder Zoom, je nach dem was einfacher ist Ich würde sagen Audio, da muss man nicht so tippen. Ich kann dann auch bisserl was von der Steuerung streamen.Weisnix hat geschrieben: Montag 18. Januar 2021, 10:38 Meint ihr Chat im Discord oder Sprache oder wie läuft das? Muss bei Sprache sonst mal meine Kinders um eine Einweisung bitten. 31.1 um 20 Uhr würde passen.
Wenn es für alle ok ist, würde auch der Samstag gehen, bei mir muss es halt immer nach 20 Uhr sein.
Gruß JackFrost
Meine Hardware:
eManometer
IDS2 ohne CBPi
Magnetrührer
Ss-Brewtech 10 Gal Topf
IDS2 Induktionsplatte
eManometer
IDS2 ohne CBPi
Magnetrührer
Ss-Brewtech 10 Gal Topf
IDS2 Induktionsplatte
- Braufex
- Posting Freak

- Beiträge: 2974
- Registriert: Montag 6. August 2018, 22:22
- Wohnort: Kreis Augsburg
Re: Temperaturregelung für die IDS2 ohne CBPi
Audio mit Streamen wär prima.
Über den Browser? Oder installiertem Programm?
Mir persönlich wär der Sonntag lieber.
Aber natürlich dann, wann die meisten können ...
Gruß Erwin
Über den Browser? Oder installiertem Programm?
Mir persönlich wär der Sonntag lieber.
Aber natürlich dann, wann die meisten können ...
Gruß Erwin
Re: Temperaturregelung für die IDS2 ohne CBPi
Discord gibt es auch im Browser, aber für beides braucht man einen Discord Account.
Bei Zoom meine ich braucht es das Programm.
Oder ich mache eine WebEx, da muss ich mir dann nur einen privaten Account machen.
Da reicht ein Link und das geht über den Browser oder die WebEx Software.
Es ist aber egal welches von beiden man nutzt.
Gruß JackFrost
Bei Zoom meine ich braucht es das Programm.
Oder ich mache eine WebEx, da muss ich mir dann nur einen privaten Account machen.
Da reicht ein Link und das geht über den Browser oder die WebEx Software.
Es ist aber egal welches von beiden man nutzt.
Gruß JackFrost
Meine Hardware:
eManometer
IDS2 ohne CBPi
Magnetrührer
Ss-Brewtech 10 Gal Topf
IDS2 Induktionsplatte
eManometer
IDS2 ohne CBPi
Magnetrührer
Ss-Brewtech 10 Gal Topf
IDS2 Induktionsplatte
- Braufex
- Posting Freak

- Beiträge: 2974
- Registriert: Montag 6. August 2018, 22:22
- Wohnort: Kreis Augsburg
Re: Temperaturregelung für die IDS2 ohne CBPi
Sind für mich alles böhmische Dörfer. Böhmisches Bier wär besser
Ich richt mich da nach Euch ...
Gruß Erwin
Ich richt mich da nach Euch ...
Gruß Erwin
- DerDerDasBierBraut
- Posting Freak

- Beiträge: 7889
- Registriert: Donnerstag 2. Juni 2016, 20:51
- Wohnort: Neustadt-Glewe
Re: Temperaturregelung für die IDS2 ohne CBPi
Zoom habe ich schon auf dem Tablet. Einen Discord Account anlegen wäre aber auch nicht schlimm.
Zeit und Ort sind fast egal. Wir hängen ja alle irgendwie an der Lockdown Leine.
Zeit und Ort sind fast egal. Wir hängen ja alle irgendwie an der Lockdown Leine.
"Da braut sich was zusammen ... "
"Oh, Bier ;-) !"
"Nein! Was Böses!"
"Alkoholfreies Bier??? ..."
-----------
Viele Grüße
Jens
"Oh, Bier ;-) !"
"Nein! Was Böses!"
"Alkoholfreies Bier??? ..."
-----------
Viele Grüße
Jens
Re: Temperaturregelung für die IDS2 ohne CBPi
WebEx ist ein Meetingsystem von Cisco. Mit dem kostenlosen Account kann man ein Meeting mit 100 Leuten und maximal 50 Minuten machen.Braufex hat geschrieben: Dienstag 19. Januar 2021, 20:15 Sind für mich alles böhmische Dörfer. Böhmisches Bier wär besser![]()
![]()
Ich richt mich da nach Euch ...
Gruß Erwin![]()
Für das Beitreten eines Meetings braucht man keinen Account.
Zoom ist das gleiche, nur von einer anderen Firma. Ich meine da braucht man einen Account, bin mir aber nicht sicher.
Discord ist ein Chatsystem mit Audokanälen und man kann noch Videos oder Spiele streamen.
@DerDerDasBierBraut , du warst schon mal auf dem Discord, du solltest also eh einen Account haben.
Wenn ihr wollt, dann könnt ihr auch sagen was für Module ihr noch brauchen könntet. Evtl. gibt es etwas was man
gut integrieren kann an das ich nicht gedacht habe.
Ich denke ich werde auch ein Fließbild vom Kühlsystem zeigen, so wie ich mit das evtl. basteln werden.
Gruß JackFrost
Meine Hardware:
eManometer
IDS2 ohne CBPi
Magnetrührer
Ss-Brewtech 10 Gal Topf
IDS2 Induktionsplatte
eManometer
IDS2 ohne CBPi
Magnetrührer
Ss-Brewtech 10 Gal Topf
IDS2 Induktionsplatte
Re: Temperaturregelung für die IDS2 ohne CBPi
Hört sich gut an. Zoom, Jitsi, Teams Samstag oder Sonntag alles ok.
Was mir noch aufgefallen ist. Wenn man manuell auf Heizung aus geht (so eine Art Not Aus) , wird das Nachlaufen des Lüfters der IDS2 auch abgeschaltet. Normal läuft der Lüfter noch 1 bis 2 Minuten nach um die Leistungsstufe zu kühlen.
Was mir noch aufgefallen ist. Wenn man manuell auf Heizung aus geht (so eine Art Not Aus) , wird das Nachlaufen des Lüfters der IDS2 auch abgeschaltet. Normal läuft der Lüfter noch 1 bis 2 Minuten nach um die Leistungsstufe zu kühlen.
Re: Temperaturregelung für die IDS2 ohne CBPi
Schau ich mir an , macht meine aber nicht. Das Hauptrelais fällt nur ab wenn der Stecker gezogen ist oder die Steuerung in den Autostart geht.Weisnix hat geschrieben: Dienstag 19. Januar 2021, 22:28 Hört sich gut an. Zoom, Jitsi, Teams Samstag oder Sonntag alles ok.
Was mir noch aufgefallen ist. Wenn man manuell auf Heizung aus geht (so eine Art Not Aus) , wird das Nachlaufen des Lüfters der IDS2 auch abgeschaltet. Normal läuft der Lüfter noch 1 bis 2 Minuten nach um die Leistungsstufe zu kühlen.
Hörst du da das klicken des Hauptrelais von der Platte ?
Von wo bist du auf Heizen aus gegangen ?
Gruß JackFrost
Meine Hardware:
eManometer
IDS2 ohne CBPi
Magnetrührer
Ss-Brewtech 10 Gal Topf
IDS2 Induktionsplatte
eManometer
IDS2 ohne CBPi
Magnetrührer
Ss-Brewtech 10 Gal Topf
IDS2 Induktionsplatte
- renzbräu
- Posting Freak

- Beiträge: 1613
- Registriert: Montag 27. Juli 2020, 17:32
- Wohnort: South Upperfranconian Lowlands
Re: Temperaturregelung für die IDS2 ohne CBPi
Da ich bei solchen Schaltungen staundend vor der Wunderwelt der Raketenwissenschaft stehe, trau' ich mich fast nicht, meine einfache Frage zur IDS-2 zu stellen.
Von Haus aus hat die IDS-2 6 Leistungsstufen P0 bis P5. Der Hersteller gibt als Leistung "1800 - 3500 W" an. Sind die Leistungsstufen dann Aus-1800 Watt - ... -3500 Watt? Oder von 0 bis 3,5 kW in 20% Schritten?
Von Haus aus hat die IDS-2 6 Leistungsstufen P0 bis P5. Der Hersteller gibt als Leistung "1800 - 3500 W" an. Sind die Leistungsstufen dann Aus-1800 Watt - ... -3500 Watt? Oder von 0 bis 3,5 kW in 20% Schritten?
Grüße Johannes
- hausgebraut, handgeklöppelt & mundgetrunken -
- hausgebraut, handgeklöppelt & mundgetrunken -
Re: Temperaturregelung für die IDS2 ohne CBPi
Hi,renzbräu hat geschrieben: Mittwoch 20. Januar 2021, 00:09 Da ich bei solchen Schaltungen staundend vor der Wunderwelt der Raketenwissenschaft stehe, trau' ich mich fast nicht, meine einfache Frage zur IDS-2 zu stellen.![]()
Von Haus aus hat die IDS-2 6 Leistungsstufen P0 bis P5. Der Hersteller gibt als Leistung "1800 - 3500 W" an. Sind die Leistungsstufen dann Aus-1800 Watt - ... -3500 Watt? Oder von 0 bis 3,5 kW in 20% Schritten?![]()
Ich hab es mal gemessen. In der Stufe P1 Taktet sie mit 50% und kommt so im Mittel auf 0,9 kW. Stufe 2 waren dann 1,8 kW. Stufe 3 meine ich 2,4 kW . Stufe 4 dann 3,0 kW und Stufe 5 waren dann 3,3 - 3,5 kW. Meine Einspeisung hat hier dann nicht mehr die vollen 230 V geliefert.
Die Werte sind aber alle aus dem Gedächtnis.
Gruß JackFrost
Meine Hardware:
eManometer
IDS2 ohne CBPi
Magnetrührer
Ss-Brewtech 10 Gal Topf
IDS2 Induktionsplatte
eManometer
IDS2 ohne CBPi
Magnetrührer
Ss-Brewtech 10 Gal Topf
IDS2 Induktionsplatte
