CraftbeerPI 4 - Installation - Raspbian Lite 04.03-2021 - Funktioniert

fff
Posting Klettermax
Posting Klettermax
Beiträge: 172
Registriert: Sonntag 27. Mai 2018, 01:40

Re: CraftbeerPI 4 - Installation - Raspbian Lite 04.03-2021 - Funktioniert

#151

Beitrag von fff »

Innuendo hat geschrieben: Sonntag 26. Dezember 2021, 07:00 Hey,
das Problem Touchdisplay mit Bullseye (30.10.21) kann mit diesem Eintrag in der Datei /boot/config.txt behoben werden
Ah, das hatte ich nicht gefunden - Danke für die Info.
Trotzdem bleibt noch das Problem dass WLAN nach einem Reboot nicht mehr funktioniert - was sich nur durch Powerdown lösen lässt. Ist halt der übliche Raspi-Blues bei neuen OS Versionen.

Aber was soll's, dem Cbpi ist es egal ob er auf Buster oder Bullseye läuft und mir auch (-:

Grüße
Kurt
Benutzeravatar
kalausr
Posting Freak
Posting Freak
Beiträge: 1976
Registriert: Mittwoch 13. April 2011, 21:48
Wohnort: Scheinfeld

Re: CraftbeerPI 4 - Installation - Raspbian Lite 04.03-2021 - Funktioniert

#152

Beitrag von kalausr »

Hi Leute.
Stehe wieder mal auf dem Schlauch. Habe auf eine frische Raspbian Installation CBPI installiert, nur startet sie leider nicht.
Hier der Fehlercode aus der shell:

Code: Alles auswählen

pi@GAERSYSTEM:~ $ cbpi start
START
2021-12-26:17:39:44,302 INFO     [craftbeerpi.py:89] Init CraftBeerPI
2021-12-26:17:39:44,386 INFO     [eventbus.py:56] Topic #
2021-12-26:17:39:44,706 INFO     [craftbeerpi.py:246] 
  _____            __ _   ____                 _____ _ 
 / ____|          / _| | |  _ \               |  __ (_)
| |     _ __ __ _| |_| |_| |_) | ___  ___ _ __| |__) | 
| |    | '__/ _` |  _| __|  _ < / _ \/ _ \ '__|  ___/ |
| |____| | | (_| | | | |_| |_) |  __/  __/ |  | |   | |
 \_____|_|  \__,_|_|  \__|____/ \___|\___|_|  |_|   |_|
                                                       
                                                       
 _  _    ___   ___   _____ ______  
| || |  / _ \ / _ \ | ____|____  | 
| || |_| | | | | | || |__     / /  
|__   _| | | | | | ||___ \   / /   
   | |_| |_| | |_| | ___) | / /    
   |_(_)\___(_)___(_)____/ /_/     
                                   
                                   

2021-12-26:17:39:44,706 INFO     [craftbeerpi.py:247] www.CraftBeerPi.com
2021-12-26:17:39:44,706 INFO     [craftbeerpi.py:248] (c) 2021 Manuel Fritsch
2021-12-26:17:39:44,713 INFO     [plugin_controller.py:32] Trying to load plugin httpsensor
2021-12-26:17:39:44,718 INFO     [plugin_controller.py:32] Trying to load plugin mqtt_sensor
2021-12-26:17:39:44,720 INFO     [plugin_controller.py:32] Trying to load plugin mashstep
2021-12-26:17:39:44,724 INFO     [plugin_controller.py:32] Trying to load plugin hysteresis
2021-12-26:17:39:44,727 INFO     [plugin_controller.py:32] Trying to load plugin ConfigUpdate
2021-12-26:17:39:44,744 INFO     [plugin_controller.py:32] Trying to load plugin gpioactor
2021-12-26:17:39:44,749 INFO     [plugin_controller.py:32] Trying to load plugin dummyactor
2021-12-26:17:39:44,752 INFO     [plugin_controller.py:32] Trying to load plugin dummysensor
2021-12-26:17:39:44,754 INFO     [plugin_controller.py:32] Trying to load plugin mqtt_actor
2021-12-26:17:39:44,758 INFO     [plugin_controller.py:32] Trying to load plugin onewire
2021-12-26:17:39:44,790 INFO     [plugin_controller.py:54] Try to load plugin:  cbpi4ui 
2021-12-26:17:39:44,794 INFO     [plugin_controller.py:58] Plugin cbpi4ui loaded successfully
2021-12-26:17:39:44,794 INFO     [plugin_controller.py:54] Try to load plugin:  cbpi4-GroupedActor 
2021-12-26:17:39:44,796 INFO     [plugin_controller.py:58] Plugin cbpi4-GroupedActor loaded successfully
2021-12-26:17:39:44,796 INFO     [plugin_controller.py:54] Try to load plugin:  cbpi4-RecipeImport 
2021-12-26:17:39:44,801 INFO     [plugin_controller.py:58] Plugin cbpi4-RecipeImport loaded successfully
2021-12-26:17:39:44,801 INFO     [plugin_controller.py:54] Try to load plugin:  cbpi4-FermenterHysteresis 
2021-12-26:17:39:44,803 INFO     [plugin_controller.py:58] Plugin cbpi4-FermenterHysteresis loaded successfully
2021-12-26:17:39:44,803 INFO     [basic_controller2.py:36] SensorController Load 
2021-12-26:17:39:44,804 INFO     [step_controller.py:30] INIT STEP Controller
2021-12-26:17:39:44,804 INFO     [basic_controller2.py:36] ActorController Load 
2021-12-26:17:39:44,805 INFO     [basic_controller2.py:36] KettleController Load 
2021-12-26:17:39:45,183 INFO     [__init__.py:21] Check Config for required changes
2021-12-26:17:39:45,183 INFO     [__init__.py:56] INIT Cooldown Sensor Setting
2021-12-26:17:39:45,185 INFO     [__init__.py:153] INIT Brewfather User ID
2021-12-26:17:39:45,189 INFO     [__init__.py:162] INIT Brewfather API Key
2021-12-26:17:39:45,192 INFO     [__init__.py:180] INIT BoilKettle
2021-12-26:17:39:45,195 INFO     [__init__.py:101] Starting Recipe Import Plugin
2021-12-26:17:39:45,195 INFO     [__init__.py:126] INIT Cooldown Sensor Setting
2021-12-26:17:39:45,198 INFO     [__init__.py:23] Starting Fermenter Autorun
2021-12-26:17:39:45,201 INFO     [basic_controller2.py:67] ActorController Shutdown 
2021-12-26:17:39:45,201 INFO     [basic_controller2.py:50] ActorController Save 
2021-12-26:17:39:45,202 INFO     [basic_controller2.py:67] SensorController Shutdown 
2021-12-26:17:39:45,202 INFO     [basic_controller2.py:50] SensorController Save 
2021-12-26:17:39:45,203 INFO     [basic_controller2.py:67] KettleController Shutdown 
2021-12-26:17:39:45,203 INFO     [basic_controller2.py:50] KettleController Save 
2021-12-26:17:39:45,204 INFO     [step_controller.py:224] Mash Profile Shutdonw
2021-12-26:17:39:45,206 ERROR    [base_events.py:1738] unhandled exception during asyncio.run() shutdown
task: <Task finished name='Task-1' coro=<_run_app() done, defined at /usr/local/lib/python3.9/dist-packages/aiohttp/web.py:287> exception=OSError(98, "error while attempting to bind on address ('::', 8000, 0, 0): address already in use")>
Traceback (most recent call last):
  File "/usr/local/lib/python3.9/dist-packages/aiohttp/web.py", line 508, in run_app
    loop.run_until_complete(main_task)
  File "/usr/lib/python3.9/asyncio/base_events.py", line 642, in run_until_complete
    return future.result()
  File "/usr/local/lib/python3.9/dist-packages/aiohttp/web.py", line 411, in _run_app
    await site.start()
  File "/usr/local/lib/python3.9/dist-packages/aiohttp/web_runner.py", line 121, in start
    self._server = await loop.create_server(
  File "/usr/lib/python3.9/asyncio/base_events.py", line 1494, in create_server
    raise OSError(err.errno, 'error while attempting '
OSError: [Errno 98] error while attempting to bind on address ('::', 8000, 0, 0): address already in use
Traceback (most recent call last):
  File "/usr/local/bin/cbpi", line 8, in <module>
    sys.exit(main())
  File "/usr/lib/python3/dist-packages/click/core.py", line 829, in __call__
    return self.main(*args, **kwargs)
  File "/usr/lib/python3/dist-packages/click/core.py", line 782, in main
    rv = self.invoke(ctx)
  File "/usr/lib/python3/dist-packages/click/core.py", line 1259, in invoke
    return _process_result(sub_ctx.command.invoke(sub_ctx))
  File "/usr/lib/python3/dist-packages/click/core.py", line 1066, in invoke
    return ctx.invoke(self.callback, **ctx.params)
  File "/usr/lib/python3/dist-packages/click/core.py", line 610, in invoke
    return callback(*args, **kwargs)
  File "/usr/local/lib/python3.9/dist-packages/cbpi/cli.py", line 356, in start
    cbpi.start()
  File "/usr/local/lib/python3.9/dist-packages/cbpi/craftbeerpi.py", line 289, in start
    web.run_app(self.init_serivces(), port=self.static_config.get("port", 2202))
  File "/usr/local/lib/python3.9/dist-packages/aiohttp/web.py", line 508, in run_app
    loop.run_until_complete(main_task)
  File "/usr/lib/python3.9/asyncio/base_events.py", line 642, in run_until_complete
    return future.result()
  File "/usr/local/lib/python3.9/dist-packages/aiohttp/web.py", line 411, in _run_app
    await site.start()
  File "/usr/local/lib/python3.9/dist-packages/aiohttp/web_runner.py", line 121, in start
    self._server = await loop.create_server(
  File "/usr/lib/python3.9/asyncio/base_events.py", line 1494, in create_server
    raise OSError(err.errno, 'error while attempting '
OSError: [Errno 98] error while attempting to bind on address ('::', 8000, 0, 0): address already in use
Was soll ich nur machen..... :Grübel
Fuck it - it needs to be bigger!
Benutzeravatar
happyhibo
Posting Freak
Posting Freak
Beiträge: 1311
Registriert: Sonntag 7. Oktober 2012, 23:06
Wohnort: Raum Bad Tölz, Oberbayern

Re: CraftbeerPI 4 - Installation - Raspbian Lite 04.03-2021 - Funktioniert

#153

Beitrag von happyhibo »

kalausr hat geschrieben: Sonntag 26. Dezember 2021, 17:44 Hi Leute.
Stehe wieder mal auf dem Schlauch. Habe auf eine frische Raspbian Installation CBPI installiert, nur startet sie leider nicht.
Hier der Fehlercode aus der shell:

Code: Alles auswählen

pi@GAERSYSTEM:~ $ cbpi start
OSError: [Errno 98] error while attempting to bind on address ('::', 8000, 0, 0): address already in use
...Da steht: "address already in use"
Ich würde drauf schließen das der CBPi bereits läuft...
Schau mal in die Prozesse: ps aux
:Grübel

:Drink
Gruß Alex / HappyHibo

Aktuelle Liste der Ätzfolien
Benutzeravatar
kalausr
Posting Freak
Posting Freak
Beiträge: 1976
Registriert: Mittwoch 13. April 2011, 21:48
Wohnort: Scheinfeld

Re: CraftbeerPI 4 - Installation - Raspbian Lite 04.03-2021 - Funktioniert

#154

Beitrag von kalausr »

:Ahh Ohgottogott, bin ich blöd.
Fuck it - it needs to be bigger!
schuessm
Posting Klettermax
Posting Klettermax
Beiträge: 192
Registriert: Dienstag 11. Oktober 2016, 09:42

Re: CraftbeerPI 4 - Installation - Raspbian Lite 04.03-2021 - Funktioniert

#155

Beitrag von schuessm »

Hallo,

nachdem ich meine SD-Karte gecrashed habe, habe ich auch den CBPI4 aufgesetzt. Softwareseitig läuft die Grundinstallation, allerdings kann ich die aktivierten Plugins nicht in der Oberfläche sehen. Ich nutzte nur die ServerVersion, d.h. ich habe nicht das UI Paket von CBPI4 installiert. Die Plugins sollten installiert sein, es wird zumindest auf der Konsole angezeigt und die Actor Plugins sind auch soweit verfügbar. Aber wie gesagt sehe ich kein einziges Plugin auf der entsprechenden Oberfläche.

Hat jemand eine Idee?

Bin auf Version: 4.0.0.57
Benutzeravatar
Innuendo
Posting Freak
Posting Freak
Beiträge: 2449
Registriert: Freitag 2. März 2018, 09:43

Re: CraftbeerPI 4 - Installation - Raspbian Lite 04.03-2021 - Funktioniert

#156

Beitrag von Innuendo »

Wie hast Du die Plugins installiert und aktiviert? Was sagt das log beim Starten?
Hier findest Du die Anleitung von Alex
schuessm
Posting Klettermax
Posting Klettermax
Beiträge: 192
Registriert: Dienstag 11. Oktober 2016, 09:42

Re: CraftbeerPI 4 - Installation - Raspbian Lite 04.03-2021 - Funktioniert

#157

Beitrag von schuessm »

Also ich habe es genauso

"sudo pip3 install cbpi4-pt100x"

installierst.

Auch der Befehl

sudo cbpi plugins

liefert
--------------------------------------
List of active plugins
- (0.0.13) cbpi4ui
- (0.0.2) cbpi4-buzzer
- (0.0.3) cbpi4-iSpindle
- (0.0.6) cbpi4-PID_AutoTune
- (0.0.3) cbpi4-system
- (0.0.6) cbpi4-PIDBoil
- (0.0.1) cbpi4-RecipeImport

Wie gesagt die Actoren Plugins sind ja zur Auswahl da.

Beim manuellen Start sind auch keine Fehler zu sehen

sudo cbpi start

2021-12-28:17:23:58,525 INFO [plugin_controller.py:32] Trying to load plugin mqtt_actor
2021-12-28:17:23:58,542 INFO [plugin_controller.py:54] Try to load plugin: cbpi4ui
2021-12-28:17:23:58,551 INFO [plugin_controller.py:58] Plugin cbpi4ui loaded successfully
2021-12-28:17:23:58,552 INFO [plugin_controller.py:54] Try to load plugin: cbpi4-buzzer
2021-12-28:17:23:58,558 INFO [plugin_controller.py:58] Plugin cbpi4-buzzer loaded successfully
2021-12-28:17:23:58,558 INFO [plugin_controller.py:54] Try to load plugin: cbpi4-iSpindle
2021-12-28:17:23:58,567 INFO [plugin_controller.py:58] Plugin cbpi4-iSpindle loaded successfully
2021-12-28:17:23:58,567 INFO [plugin_controller.py:54] Try to load plugin: cbpi4-PID_AutoTune
2021-12-28:17:23:58,575 INFO [plugin_controller.py:58] Plugin cbpi4-PID_AutoTune loaded successfully
2021-12-28:17:23:58,576 INFO [plugin_controller.py:54] Try to load plugin: cbpi4-system
2021-12-28:17:23:58,755 INFO [plugin_controller.py:58] Plugin cbpi4-system loaded successfully
2021-12-28:17:23:58,756 INFO [plugin_controller.py:54] Try to load plugin: cbpi4-PIDBoil
2021-12-28:17:23:58,762 INFO [plugin_controller.py:58] Plugin cbpi4-PIDBoil loaded successfully
2021-12-28:17:23:58,763 INFO [plugin_controller.py:54] Try to load plugin: cbpi4-RecipeImport
2021-12-28:17:23:58,772 INFO [plugin_controller.py:58] Plugin cbpi4-RecipeImport loaded successfully
Benutzeravatar
Innuendo
Posting Freak
Posting Freak
Beiträge: 2449
Registriert: Freitag 2. März 2018, 09:43

Re: CraftbeerPI 4 - Installation - Raspbian Lite 04.03-2021 - Funktioniert

#158

Beitrag von Innuendo »

Ui13 ist veraltet. Das sollte aktualisiert werden. der Rezeptimport ist imho mittlerweile Building
schuessm
Posting Klettermax
Posting Klettermax
Beiträge: 192
Registriert: Dienstag 11. Oktober 2016, 09:42

Re: CraftbeerPI 4 - Installation - Raspbian Lite 04.03-2021 - Funktioniert

#159

Beitrag von schuessm »

stimmt, ist mir nicht aufgefallen. Aber wo finde ich die 14er Version, denn auf pypi ist nur die 0.0.13?
Benutzeravatar
Innuendo
Posting Freak
Posting Freak
Beiträge: 2449
Registriert: Freitag 2. März 2018, 09:43

Re: CraftbeerPI 4 - Installation - Raspbian Lite 04.03-2021 - Funktioniert

#160

Beitrag von Innuendo »

Siehe Anleitung :Smile
Iserlohner
Posting Klettermax
Posting Klettermax
Beiträge: 268
Registriert: Sonntag 1. November 2020, 19:16

Re: CraftbeerPI 4 - Installation - Raspbian Lite 04.03-2021 - Funktioniert

#161

Beitrag von Iserlohner »

Die Ui findest Du bei Alexander im Github.
https://github.com/avollkopf/craftbeerpi4-ui
Ist mittlerweile aber auch schon Ui0.0.25
Iserlohner
Posting Klettermax
Posting Klettermax
Beiträge: 268
Registriert: Sonntag 1. November 2020, 19:16

Re: CraftbeerPI 4 - Installation - Raspbian Lite 04.03-2021 - Funktioniert

#162

Beitrag von Iserlohner »

Hab eben auch mal ein wenig "gespielt".
Alle Plugins mal upgedated und dann mal mit einem I2C LCD getestet.
Finde ich voll cool.
Alle wichtigen Daten werden angezeigt, beim brauen dann auch die Schritte und Temperaturen.
20211228_185108.jpg
Iserlohner
Posting Klettermax
Posting Klettermax
Beiträge: 268
Registriert: Sonntag 1. November 2020, 19:16

Re: CraftbeerPI 4 - Installation - Raspbian Lite 04.03-2021 - Funktioniert

#163

Beitrag von Iserlohner »

Ich nochmal...
Nachdem das mit dem I2C LCD schon mal gut funktioniert, stellt sich folgende Frage:
Kann man eigentlich den Brauvorgang mit externen Tasten (also ohne die GUI) starten, stoppen, oder den nächsten Schritt ausführen ?
Wenn ja, welches Plugin nutze ich dafür, wenn ich die Tasten z.B. an einen beliebigen GPIO Port anschließen würde ?
So könnte man z.B. eine Steuerung in ein Gehäuse bauen, ohne ein Display oder Client nutzen zu müssen.
schuessm
Posting Klettermax
Posting Klettermax
Beiträge: 192
Registriert: Dienstag 11. Oktober 2016, 09:42

Re: CraftbeerPI 4 - Installation - Raspbian Lite 04.03-2021 - Funktioniert

#164

Beitrag von schuessm »

Iserlohner hat geschrieben: Dienstag 28. Dezember 2021, 18:49 Die Ui findest Du bei Alexander im Github.
https://github.com/avollkopf/craftbeerpi4-ui
Ist mittlerweile aber auch schon Ui0.0.25
Super, Danke! War der Meinung das hier gleich die aktuelle installiert wird, bzw. dachte dieses Paket aus der Beschreibung wäre nur wenn ich direkt am PI ein Display habe.

Jetzt funktioniert es!

Vielen Dank!
Benutzeravatar
Innuendo
Posting Freak
Posting Freak
Beiträge: 2449
Registriert: Freitag 2. März 2018, 09:43

Re: CraftbeerPI 4 - Installation - Raspbian Lite 04.03-2021 - Funktioniert

#165

Beitrag von Innuendo »

Iserlohner hat geschrieben: Dienstag 28. Dezember 2021, 19:20 Kann man eigentlich den Brauvorgang mit externen Tasten (also ohne die GUI) starten, stoppen, oder den nächsten Schritt ausführen ?
Wenn ja, welches Plugin nutze ich dafür, wenn ich die Tasten z.B. an einen beliebigen GPIO Port anschließen würde ?
So könnte man z.B. eine Steuerung in ein Gehäuse bauen, ohne ein Display oder Client nutzen zu müssen.
Hey Iserohner,
Ich denke das geht. Ein fertiges Plugin ist mir nicht bekannt. Aber mit dem Display Plugin ist schon viel Vorarbeit erledigt:
cbpi4-display2.jpg
Zur Darstellung: ich habe eine zwei Kettle Braustube: einen MaischeSud Kessel68 und den HLT Nachguss. Spalte 1 ist die Ist- und Spalte 2 die Soll-Temperatur. Die aktuelle Rast steht oben und die verbleibende Zeit in der Rast unten. Die Zahlen bitte ignorieren (Testaufbau). Unten links siehst Du ein Häuschen. Das Display unterstützt Touch. Hier ist der Sprung auf den Home Screen hinterlegt. Es fehlen für eine Steuerung "nur noch" Buttons für restart, next, pause und stop step und im Plugin eine Auswertung für die passende cbpi-Methode. Beim Nutzen bin ich skeptisch. Oder ich verstehe Deine Idee ohne GUI noch nicht so ganz.
So ein Display am Kettle als Info-Screen finde ich aber super. Ich habe vom MQTTDevice eine Testversion mit einem Touch-Farbdisplay in Bearbeitung. Aber nur für Statusinformationen. Komfortabel zur Steuerung finde ich die kleinen Touchdisplays nicht.
Innu
schuessm
Posting Klettermax
Posting Klettermax
Beiträge: 192
Registriert: Dienstag 11. Oktober 2016, 09:42

Re: CraftbeerPI 4 - Installation - Raspbian Lite 04.03-2021 - Funktioniert

#166

Beitrag von schuessm »

Hallo,

der neue CBPI4 gefällt mir echt gut. Ich habe vor dem Praxistest nur noch eine Herausforderung.

Wie bekomme ich die iSpindel zu Fliegen? Habe nach dieser Anleitung gearbeitet. Unter CBPI3 hat alles funktioniert und ich habe jetzt nur die aktuellste Firmware auf meine iSpindel aufgespielt und entsprechend der Anleitung die Einstellung auf HTTP umgestellt.

Die iSpindel geht direkt an den CraftbeerPi nicht über einen eigenen Server - oder ist dieser hierfür erforderlich?

Danke schonmal für die Hilfe!
mrhyde
Posting Senior
Posting Senior
Beiträge: 491
Registriert: Mittwoch 7. Juni 2017, 14:16
Wohnort: 84489 Burghausen

Re: CraftbeerPI 4 - Installation - Raspbian Lite 04.03-2021 - Funktioniert

#167

Beitrag von mrhyde »

schuessm hat geschrieben: Mittwoch 29. Dezember 2021, 10:55 Hallo,

der neue CBPI4 gefällt mir echt gut. Ich habe vor dem Praxistest nur noch eine Herausforderung.

Wie bekomme ich die iSpindel zu Fliegen? Habe nach dieser Anleitung gearbeitet. Unter CBPI3 hat alles funktioniert und ich habe jetzt nur die aktuellste Firmware auf meine iSpindel aufgespielt und entsprechend der Anleitung die Einstellung auf HTTP umgestellt.

Die iSpindel geht direkt an den CraftbeerPi nicht über einen eigenen Server - oder ist dieser hierfür erforderlich?

Danke schonmal für die Hilfe!
Die Spindel sendet direkt an Craftbeerpi. Das habe ich kürzlich erst getestet. Ich nutzte sonst allerdings den TCP server und leite von dort die Daten dan weiter.

Allerdings sehe ich gerade, dass die Version auf pypi.org veraltet ist. Diese hier ist neuer: https://github.com/avollkopf/cbpi4-iSpindle

Ich muss demnächst mal die Version auf pypi.org aktualisieren.

Bei Problemen bitte mal Screenshots der Config posten und ggf die neuste Version des Servers aus meinem Development branch verwenden. Dort kannst du auch log fils und Actor/Sensor/Kettle configs exportieren. Das könnte bei einer Fehlersuche helfen

Gruß,
Alex
Braumeister 20 | Gärung: SS Brewtech 7 Gal BME | Speidel 30 Liter (Konus)
https://github.com/PiBrewing
https://openbrewing.gitbook.io/craftbeerpi4_support/
mrhyde
Posting Senior
Posting Senior
Beiträge: 491
Registriert: Mittwoch 7. Juni 2017, 14:16
Wohnort: 84489 Burghausen

Re: CraftbeerPI 4 - Installation - Raspbian Lite 04.03-2021 - Funktioniert

#168

Beitrag von mrhyde »

Iserlohner hat geschrieben: Dienstag 28. Dezember 2021, 18:56 Hab eben auch mal ein wenig "gespielt".
Alle Plugins mal upgedated und dann mal mit einem I2C LCD getestet.
Finde ich voll cool.
Alle wichtigen Daten werden angezeigt, beim brauen dann auch die Schritte und Temperaturen.

20211228_185108.jpg
Ich bin mir nicht sicher, welches der LCD Plugins du verwendest. Das Original ist von Jan und ich habe aktuell einen Mod in meinen Repos

Damit wird auch die Gärung angezeigt und das Display wechselt durch alle Fermenter, sofern mehrere parallel laufen.

Das geht aber nur mit meinem 'FermenterHysteresis' Plugin.

Aktuell arbeite ich mich mal in das letzte (leider) noch inaktive update und das fermenter testscript von Manuel ein -> Fermentation controller.

Das ist recht komplex, aber ein wenig habe ich bereits verstanden. Ich hoffe, dass ich in ein paar Wochen auch Fermenter integrieren kann, wo man wie bei cbpi3 für jeden Fermenter ein Rezept erstellen kann.

Code: Alles auswählen

pi@raspberrypi:~ $ sudo python craftbeerpi4/tests/test_fermenter.py
name=None props={}, type=None, instance=None
name=None props={}, type=None, instance=None
name=None props={}, type=None, instance=None
name=None props={}, type=None, instance=None
2021-12-29:12:33:17,64 INFO     [test_fermenter.py:94] T3s45ofCEyLYAxrhFkQx7T
2021-12-29:12:33:17,66 INFO     [test_fermenter.py:102] T3s45ofCEyLYAxrhFkQx7T
2021-12-29:12:33:17,67 INFO     [fermentation_controller.py:219] Start
2021-12-29:12:33:17,67 INFO     [fermentation_controller.py:61] Start GetToTarget
2021-12-29:12:33:19,70 INFO     [fermentation_controller.py:245] Next T3s45ofCEyLYAxrhFkQx7T
2021-12-29:12:33:19,71 INFO     [fermentation_controller.py:248] id=T3s45ofCEyLYAxrhFkQx7T name=Speidel brewname=None props={} temp=0 steps=[FermenterStep(id='QWQ8mz7Cos7MvLdfVHredM', name='GetToTarget', fermenter=Fermenter(id='T3s45ofCEyLYAxrhFkQx7T', name='Speidel', brewname=None, props=<cbpi.api.dataclasses.Props object at 0xb5a18088>, target_temp=0, steps=[...]), props=<cbpi.api.dataclasses.Props object at 0xb5a182b0>, type='T1', status=<StepState.ACTIVE: 'A'>, instance=<cbpi.controller.fermentation_controller.FermentStep object at 0xb2afd4c0>), FermenterStep(id='b5BWecmrzXkL7s8RgjTjjZ', name='Main Fermentation', fermenter=Fermenter(id='T3s45ofCEyLYAxrhFkQx7T', name='Speidel', brewname=None, props=<cbpi.api.dataclasses.Props object at 0xb5a18088>, target_temp=0, steps=[...]), props=<cbpi.api.dataclasses.Props object at 0xb5a182b0>, type='T2', status=<StepState.INITIAL: 'I'>, instance=<cbpi.controller.fermentation_controller.FermentStep object at 0xb2afd478>)]
2021-12-29:12:33:19,71 INFO     [fermentation_controller.py:250] name=GetToTarget props={'hello': 'WOOHOo'}, type=T1, instance=<cbpi.controller.fermentation_controller.FermentStep object at 0xb2afd4c0>
2021-12-29:12:33:19,71 INFO     [fermentation_controller.py:36] <bound method FermenationController._done of <cbpi.controller.fermentation_controller.FermenationController object at 0xb2afd2c8>>
2021-12-29:12:33:19,71 INFO     [fermentation_controller.py:39] StepResult.NEXT
2021-12-29:12:33:19,73 INFO     [fermentation_controller.py:219] Start
2021-12-29:12:33:19,73 INFO     [fermentation_controller.py:61] Start Main Fermentation
2021-12-29:12:33:21,77 INFO     [fermentation_controller.py:104] Shutdown Fermenter1
2021-12-29:12:33:21,78 INFO     [fermentation_controller.py:107] Stop Step1
2021-12-29:12:33:21,78 INFO     [fermentation_controller.py:107] Stop Step2
2021-12-29:12:33:21,79 INFO     [fermentation_controller.py:104] Shutdown Fermenter2
2021-12-29:12:33:21,79 INFO     [fermentation_controller.py:107] Stop Step1
2021-12-29:12:33:21,79 INFO     [fermentation_controller.py:107] Stop Step2
2021-12-29:12:33:21,80 INFO     [fermentation_controller.py:104] Shutdown Speidel
2021-12-29:12:33:21,80 INFO     [fermentation_controller.py:107] Stop GetToTarget
2021-12-29:12:33:21,80 INFO     [fermentation_controller.py:107] Stop Main Fermentation
2021-12-29:12:33:21,81 INFO     [fermentation_controller.py:76] Stopping Task
2021-12-29:12:33:21,82 INFO     [fermentation_controller.py:36] <bound method FermenationController._done of <cbpi.controller.fermentation_controller.FermenationController object at 0xb2afd2c8>>
2021-12-29:12:33:21,82 INFO     [fermentation_controller.py:39] StepResult.STOP
.
----------------------------------------------------------------------
Ran 1 test in 4.107s

OK
Braumeister 20 | Gärung: SS Brewtech 7 Gal BME | Speidel 30 Liter (Konus)
https://github.com/PiBrewing
https://openbrewing.gitbook.io/craftbeerpi4_support/
DSpayre
Posting Freak
Posting Freak
Beiträge: 511
Registriert: Samstag 1. August 2020, 18:13
Wohnort: Müllheim (Zwischen Freiburg und Basel)

Re: CraftbeerPI 4 - Installation - Raspbian Lite 04.03-2021 - Funktioniert

#169

Beitrag von DSpayre »

Hallo zusammen,

da hier schon einige mit CBPi4 arbeiten, darf ich, wenn es auch nicht ganz passt mal fragen was die Vorteile von 4 zu 3 sind?

Die grafische Anpassung hab ich gesehen.
Anscheinend kann man Rezepte abspeichern, das wäre richtig super.
Sonst was, das ich übersehen habe?

Gruß Martin
Unsere Braustube Vorstellung
Unser Würzekühler Doppelhelix
Unser Stammtisch Hobbybrauer im Markgräflerland
Iserlohner
Posting Klettermax
Posting Klettermax
Beiträge: 268
Registriert: Sonntag 1. November 2020, 19:16

Re: CraftbeerPI 4 - Installation - Raspbian Lite 04.03-2021 - Funktioniert

#170

Beitrag von Iserlohner »

mrhyde hat geschrieben: Mittwoch 29. Dezember 2021, 12:42 Ich bin mir nicht sicher, welches der LCD Plugins du verwendest. Das Original ist von Jan und ich habe aktuell einen Mod in meinen Repos
Moin.
Verwende das Plugin von Jan.
Hatte das in Deinem Git auch gesehen, aber ich meine dort stand etwas von Alpha ?
Ist ohnehin ersteinmal nur ein vorsichtiges rantasten, "was alles so geht".

@Innuendo
Sehe ich das richtig, dass Du das Nexion Display verwendest ?
Sieht schon echt klasse aus.
Ist evt. der nächste Schritt. Hatte jetzt gerade zum testen nur nen 20x4 mit I2C da.

Wegen der Tasten: Ich stelle mir so eine Art Standalone Brausteuerung vor.
So etwa wie die AIO (hier aus dem Forum), welche ich bisher genutzt habe.
Konnte dort alles über nen Drehencoder und Taste steuern.
Bei CBPi brauche ich ja auf jeden Fall nen ext. Device (Tablet oder Laptop) um den Vorgang steuern zu können.
Das würde ich gern (wenn möglich) vermeiden.

Evt. ginge auch eine Lösung, z.B. nen 8" Display (mit Touch) über HDMI direkt an den PI zu verbinden ?
Dann alles zusammen in ein Gehäuse undfertig ist die Standalone Steuerung.
Dann wäre auch eine Bedienung ohne ext. Device möglich.

Grüße
Dirk
Benutzeravatar
kalausr
Posting Freak
Posting Freak
Beiträge: 1976
Registriert: Mittwoch 13. April 2011, 21:48
Wohnort: Scheinfeld

Re: CraftbeerPI 4 - Installation - Raspbian Lite 04.03-2021 - Funktioniert

#171

Beitrag von kalausr »

Hi Martin.
Vorteile:
  1. Also für mich sind es offensichtlich die Visualisierungsmöglichkeiten .... :Wink
  2. und dadurch eine bessere Transparenz im Prozess
  3. und direktere Interaktion mit der Brauanlage
  4. ein entscheidender Vorteil für mich ist die komfortable Integration von Brewfather
  5. die neueren und teilweise verbesserten Versionen der Plugins.
Nachteil:
Der Fermenter ist momentan noch rudimentär - aber er läuft und kontrolliert derzeit mein Helles. Aber da ist der Alex ja voll dran! :thumbup
Fuck it - it needs to be bigger!
schuessm
Posting Klettermax
Posting Klettermax
Beiträge: 192
Registriert: Dienstag 11. Oktober 2016, 09:42

Re: CraftbeerPI 4 - Installation - Raspbian Lite 04.03-2021 - Funktioniert

#172

Beitrag von schuessm »

mrhyde hat geschrieben: Mittwoch 29. Dezember 2021, 12:22
Die Spindel sendet direkt an Craftbeerpi. Das habe ich kürzlich erst getestet. Ich nutzte sonst allerdings den TCP server und leite von dort die Daten dan weiter.

Allerdings sehe ich gerade, dass die Version auf pypi.org veraltet ist. Diese hier ist neuer: https://github.com/avollkopf/cbpi4-iSpindle

.....

Gruß,
Alex
Hallo Alex,

danke für den Hinweis. Ich habe jetzt das Update gemacht, aber leider hat sich der Erfolg noch nicht eingestellt. Beim Aufruf der Adresse

IP_ADDR:8000/api/hydrometer/v1/data

erhalte ich folgende Meldung

405: Method Not Allowed

Gruß

Martin

P.S. Ich habe in Deiner beschreibung gesehen, dass Du es in einem docker Container (?) auf Deinem NAS installiert hast. Ich würde gleiches tun, da ich einen Synology DS920+ habe. Kannst du mir sagen welches Dockerfile Deine Grundlage war? Danke!
mrhyde
Posting Senior
Posting Senior
Beiträge: 491
Registriert: Mittwoch 7. Juni 2017, 14:16
Wohnort: 84489 Burghausen

Re: CraftbeerPI 4 - Installation - Raspbian Lite 04.03-2021 - Funktioniert

#173

Beitrag von mrhyde »

schuessm hat geschrieben: Mittwoch 29. Dezember 2021, 14:53 Hallo Alex,

danke für den Hinweis. Ich habe jetzt das Update gemacht, aber leider hat sich der Erfolg noch nicht eingestellt. Beim Aufruf der Adresse

IP_ADDR:8000/api/hydrometer/v1/data

erhalte ich folgende Meldung

405: Method Not Allowed

Gruß

Martin

P.S. Ich habe in Deiner beschreibung gesehen, dass Du es in einem docker Container (?) auf Deinem NAS installiert hast. Ich würde gleiches tun, da ich einen Synology DS920+ habe. Kannst du mir sagen welches Dockerfile Deine Grundlage war? Danke!
Ich bin mir nicht sicher, was du genau meinst. Bei mir läuft der iSpindle TCP Server in einem Container auf meiner NAS (QNAP) und nicht in einem Docker. Dieser leitet dann die Daten weiter. Bei Synology kann ich leider nicht weiterhelfen

Ich habe auch eine Spindel direkt mal an cbpi4 senden lassen und das funktioniert auch ohne Probleme. Allerding shabe ich noch eine 6.4.X Firmware auf meinen Spindeln. Die 7.X habe ich noch nicht getestet.

Vielleicht mal mit einer aälteren FW versuchen.

Gruß,
Alex
Braumeister 20 | Gärung: SS Brewtech 7 Gal BME | Speidel 30 Liter (Konus)
https://github.com/PiBrewing
https://openbrewing.gitbook.io/craftbeerpi4_support/
JuF
Neuling
Neuling
Beiträge: 7
Registriert: Montag 22. November 2021, 14:24

Re: CraftbeerPI 4 - Installation - Raspbian Lite 04.03-2021 - Funktioniert

#174

Beitrag von JuF »

Guten Tag! Bitte sagen Sie mir, wie man es installiert CraftbeerPI 4?
Benutzeravatar
Innuendo
Posting Freak
Posting Freak
Beiträge: 2449
Registriert: Freitag 2. März 2018, 09:43

Re: CraftbeerPI 4 - Installation - Raspbian Lite 04.03-2021 - Funktioniert

#175

Beitrag von Innuendo »

JuF hat geschrieben: Donnerstag 30. Dezember 2021, 06:18 Guten Tag! Bitte sagen Sie mir, wie man es installiert CraftbeerPI 4?
installation guide
schuessm
Posting Klettermax
Posting Klettermax
Beiträge: 192
Registriert: Dienstag 11. Oktober 2016, 09:42

Re: CraftbeerPI 4 - Installation - Raspbian Lite 04.03-2021 - Funktioniert

#176

Beitrag von schuessm »

mrhyde hat geschrieben: Mittwoch 29. Dezember 2021, 18:25
....

Vielleicht mal mit einer aälteren FW versuchen.

Gruß,
Alex
Ja ist noch eine Idee. Probier ich nach dem 🎿 Urlaub. Wenn es bei dir geht sollte es bei mir ja auch funktionieren. Jetzt sind ja auch alle Plugins aktuell 😉
Gruß
Martin
JuF
Neuling
Neuling
Beiträge: 7
Registriert: Montag 22. November 2021, 14:24

Re: CraftbeerPI 4 - Installation - Raspbian Lite 04.03-2021 - Funktioniert

#177

Beitrag von JuF »

Prompt-Plugin für Version 4 -
ToggleStep:
description: This is a very simple plugin that adds a Step to CraftBeerPi called ToggleStep. This step will turn on, turn off, or set the power on any actor, and then immediately continue with the next step. This is useful if you have a need to turn something on like a pump, but then continue execution of other steps without turning that device back off. Or you could turn something on and set the power, and then use another ToggleStep later to turn it back off.
api: 3.0
author: Joe Alloway
repo_url: https://github.com/IndyJoeA/cbpi_ToggleStep.git
Benutzeravatar
Innuendo
Posting Freak
Posting Freak
Beiträge: 2449
Registriert: Freitag 2. März 2018, 09:43

Re: CraftbeerPI 4 - Installation - Raspbian Lite 04.03-2021 - Funktioniert

#178

Beitrag von Innuendo »

Innuendo hat geschrieben: Mittwoch 22. Dezember 2021, 20:24 hat einer von euch das Plugin phMeasure im Einsatz? Die Teile sind rechtzeitig vor den freien Tagen eingetroffen. Mit der Beschreibung (cbpi3) komme nicht so ganz weiter.
Das Plugin gefällt mir. Ob es einen kompletten Maischeprozess (Sensor max. 80°C) abbilden kann, wird sich zeigen.
Zwischen Sensor und RaspberryPi kommt ein analog-digital Wandler und ein Levelshifter. Die Platine mit BNC Anschluss gehört zum Sensor. Der Aufwand für die kleine Rasterloch-Platine war gering.
phMeasure1.jpg
phMeasure1.jpg (94.8 KiB) 5968 mal betrachtet
Die Kalibrierung ist etwas verwirrend. JamFfm war so freundlich und hat Tipps gegeben.
Pufferlösung ph7.0: Messwert 6.95-6.98
phMeasure3.png
Pufferlösung ph4.0: Messwert 3.96-3.99
phMeasure4.png
Für einen China-14-Euro-Sensor überraschend genau.
phMeasure2.jpg
Nachtrag:
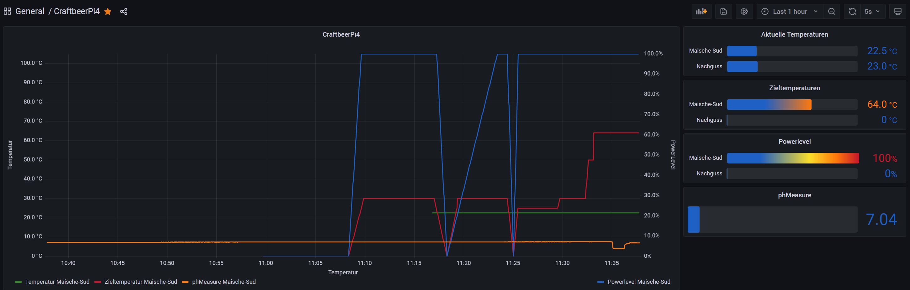
Die orange Linie im Diagramm stellt die Daten vom phSensor dar. Um 11:30Uhr habe ich den Sensor aus einem Gefäß mit Wasser in die Pufferlösung 4.0 gesetzt. Nach 5min wieder kurz ins Wasser zum reinigen und dann in die Pufferlösung 7.0


Innu
Benutzeravatar
kalausr
Posting Freak
Posting Freak
Beiträge: 1976
Registriert: Mittwoch 13. April 2011, 21:48
Wohnort: Scheinfeld

Re: CraftbeerPI 4 - Installation - Raspbian Lite 04.03-2021 - Funktioniert

#179

Beitrag von kalausr »

Und wieder ne Frage für Doofe von mir. Ich versuche cbpi4ui in der aktuellen Version .26 zu installieren, die .23 ist aber renitent und lasst sich nicht entfernen...
Habe versucht:
sudo pip3 install --upgrade https://github.com/avollkopf/craftbeerp ... e/main.zip
sudo pip3 uninstall cbpi4ui
sudo pip3 install https://github.com/avollkopf/craftbeerp ... e/main.zip
oder
sudo pip3 install https://github.com/avollkopf/craftbeerp ... opment.zip

...und trotzdem zeigt

Code: Alles auswählen

 pip3 list
nur das hier:

Code: Alles auswählen

cbpi                           4.0.0.59   
cbpi4-BM-PID-SmartBoilWithPump 0.1.2      
cbpi4-FermenterHysteresis      0.0.2      
cbpi4-GPIODependentActor       0.0.1      
cbpi4-GroupedActor             0.0.2      
cbpi4-KettleSensor             0.0.1      
cbpi4-PID-AutoTune             0.0.6      
cbpi4-PIDBoil                  0.0.6      
cbpi4-PIDHerms                 0.0.2      
cbpi4-pt100x                   0.0.11     
cbpi4-RecipeImport             0.0.1      
cbpi4-system                   0.0.2      
cbpi4ui                        0.0.23 
Was soll ich nur tun??? :puzz
Fuck it - it needs to be bigger!
Benutzeravatar
Innuendo
Posting Freak
Posting Freak
Beiträge: 2449
Registriert: Freitag 2. März 2018, 09:43

Re: CraftbeerPI 4 - Installation - Raspbian Lite 04.03-2021 - Funktioniert

#180

Beitrag von Innuendo »

ins Homeverzeichnis wechseln (wo der config Ordner liegt)
sudo pip3 install --upgrade https://github.com/avollkopf/craftbeerp ... opment.zip

Code: Alles auswählen

Looking in indexes: https://pypi.org/simple, https://www.piwheels.org/simple
....
Successfully built cbpi4ui
Installing collected packages: cbpi4ui
Successfully installed cbpi4ui-0.0.26
Benutzeravatar
kalausr
Posting Freak
Posting Freak
Beiträge: 1976
Registriert: Mittwoch 13. April 2011, 21:48
Wohnort: Scheinfeld

Re: CraftbeerPI 4 - Installation - Raspbian Lite 04.03-2021 - Funktioniert

#181

Beitrag von kalausr »

gnrgggr - geht nicht... ist noch bockig....

Code: Alles auswählen

pi@ROLSHOPFENBRAUSYSTEM:~ $ sudo pip3 install --upgrade https://github.com/avollkopf/craftbeerpi4-ui/archive/main.zip
Looking in indexes: https://pypi.org/simple, https://www.piwheels.org/simple
Collecting https://github.com/avollkopf/craftbeerpi4-ui/archive/main.zip
  Using cached https://github.com/avollkopf/craftbeerpi4-ui/archive/main.zip
Building wheels for collected packages: cbpi4ui
  Running setup.py bdist_wheel for cbpi4ui ... done
  Stored in directory: /tmp/pip-ephem-wheel-cache-rx1f0dqu/wheels/2d/09/67/e0733806db42038a07d7ebab3f2e46a3a8a4e3669f9efdfe71
Successfully built cbpi4ui
Installing collected packages: cbpi4ui
Successfully installed cbpi4ui-0.0.26
pi@ROLSHOPFENBRAUSYSTEM:~ $ pwd
/home/pi
pi@ROLSHOPFENBRAUSYSTEM:~ $ cbpi plugins
--------------------------------------
List of active plugins
- (0.0.6)	cbpi4-PID_AutoTune
- (0.0.6)	cbpi4-PIDBoil
- (0.0.2)	cbpi4-PIDHerms
- (0.0.2)	cbpi4-system
- (0.0.2)	cbpi4-GroupedActor
- (0.0.1)	cbpi4-GPIODependentActor
- (0.0.1)	cbpi4-RecipeImport
- (0.0.1)	cbpi4-KettleSensor
- (0.0.2)	cbpi4-FermenterHysteresis
No package metadata was found for cbpi4-ui
- (0.1.2)	cbpi4-BM-PID-SmartBoilWithPump
- (0.0.23)	cbpi4ui
--------------------------------------
pi@ROLSHOPFENBRAUSYSTEM:~ $ pip3 list
Package                        Version    
------------------------------ -----------
...
cbpi                           4.0.0.59   
cbpi4-BM-PID-SmartBoilWithPump 0.1.2      
cbpi4-FermenterHysteresis      0.0.2      
cbpi4-GPIODependentActor       0.0.1      
cbpi4-GroupedActor             0.0.2      
cbpi4-KettleSensor             0.0.1      
cbpi4-PID-AutoTune             0.0.6      
cbpi4-PIDBoil                  0.0.6      
cbpi4-PIDHerms                 0.0.2      
cbpi4-pt100x                   0.0.11     
cbpi4-RecipeImport             0.0.1      
cbpi4-system                   0.0.2      
cbpi4ui                        0.0.23     
..... 
Fuck it - it needs to be bigger!
Iserlohner
Posting Klettermax
Posting Klettermax
Beiträge: 268
Registriert: Sonntag 1. November 2020, 19:16

Re: CraftbeerPI 4 - Installation - Raspbian Lite 04.03-2021 - Funktioniert

#182

Beitrag von Iserlohner »

Hmmmm.

Da steht doch
Successfully installed cbpi4ui-0.0.26

Hast Du danach mal nen reboot gemacht ?
Benutzeravatar
kalausr
Posting Freak
Posting Freak
Beiträge: 1976
Registriert: Mittwoch 13. April 2011, 21:48
Wohnort: Scheinfeld

Re: CraftbeerPI 4 - Installation - Raspbian Lite 04.03-2021 - Funktioniert

#183

Beitrag von kalausr »

Ja und trotzdem steht im pip3 list v.23 und in CBPI plugins list auch immer noch v.23 und im CBPI auf der Plugins page auch....
Fuck it - it needs to be bigger!
Benutzeravatar
Innuendo
Posting Freak
Posting Freak
Beiträge: 2449
Registriert: Freitag 2. März 2018, 09:43

Re: CraftbeerPI 4 - Installation - Raspbian Lite 04.03-2021 - Funktioniert

#184

Beitrag von Innuendo »

pip3 installiert das Plugin nach /usr/local/lib/python3.x/dist-packages/cbpi4ui
Unter dist-packages müsste ein zweiter Ordner cbpi4ui-0.0.2x.dist-info existieren. Bei dir vermutlich 0.0.23
Gibt es im config Ordner (meistens home/pi/config) einen Ordner cbpi4ui?

Mit der Brechstange könntest Du folgendes probieren:
sudo systemctl stop craftbeerpi.service
sudo rm -rf /usr/local/lib/python3.x/dist-packages/cbpi4ui* -> wobei das 3.x durch Deine Python Version ersetzt werden muss. Anschließend
sudo pip3 install https://github.com/avollkopf/craftbeerp ... opment.zip

In der Liste steht auch der RecipeImport. Imho kann das Plugin gelöscht werden. Gehört zu cbpi4 (oder ui)
Benutzeravatar
Innuendo
Posting Freak
Posting Freak
Beiträge: 2449
Registriert: Freitag 2. März 2018, 09:43

Re: CraftbeerPI 4 - Installation - Raspbian Lite 04.03-2021 - Funktioniert

#185

Beitrag von Innuendo »

Iserlohner hat geschrieben: Mittwoch 29. Dezember 2021, 13:45 @Innuendo
Sehe ich das richtig, dass Du das Nexion Display verwendest ?
Sieht schon echt klasse aus.
Ist evt. der nächste Schritt. Hatte jetzt gerade zum testen nur nen 20x4 mit I2C da.
Das Bild war vom Plugin cbpi4-NextionDisplay. Ich habe das 3.5 Zoll NX4832T035 mit dem MQTTDevice verbunden und einen ersten Entwurf erstellt.
nextion-1.jpg
nextion-1.jpg (54.41 KiB) 5859 mal betrachtet
Innu
mrhyde
Posting Senior
Posting Senior
Beiträge: 491
Registriert: Mittwoch 7. Juni 2017, 14:16
Wohnort: 84489 Burghausen

Re: CraftbeerPI 4 - Installation - Raspbian Lite 04.03-2021 - Funktioniert

#186

Beitrag von mrhyde »

kalausr hat geschrieben: Donnerstag 30. Dezember 2021, 18:39 Ja und trotzdem steht im pip3 list v.23 und in CBPI plugins list auch immer noch v.23 und im CBPI auf der Plugins page auch....
Die Entwicklung für den Fermenter mache ich unter windows und dort hatte ich etwas ähnliches....

irgendwie hatte ich mal am Anfang python 3.7 installiert. Nach einem upgrade waren dann 3.7 und 3.9 parallel drauf.....

cbpi läuft unter 3.7 und das aktuelle ui hatte ich irgendwie unter 3.9 installiert. Das hatte dann den gleichen Effekt. pip list hat mir die aktuelle version angezeigt, aber die wurde unter pytthon 3.9 installiert. cbpi lief aber noch mit dem alten ui unter python 3.7.

Alsge ggf ml prüfen, ob du ggf zwei versionen installiert hast.

Das kann z.B. nach einem upgrade von buster zu bullseye passieren.

Gruß,
Alex
Braumeister 20 | Gärung: SS Brewtech 7 Gal BME | Speidel 30 Liter (Konus)
https://github.com/PiBrewing
https://openbrewing.gitbook.io/craftbeerpi4_support/
Benutzeravatar
kalausr
Posting Freak
Posting Freak
Beiträge: 1976
Registriert: Mittwoch 13. April 2011, 21:48
Wohnort: Scheinfeld

Re: CraftbeerPI 4 - Installation - Raspbian Lite 04.03-2021 - Funktioniert

#187

Beitrag von kalausr »

Arrgh. Immer noch nicht.
In der python 3.7 ist die richtige version v.26 (auch in dem Version Textfile im cbpi4ui Ordner)
Trotzdem zeigt er nur die .23 im pip3 listing.

Ansonsten befindet sich noch python 2.7 auf der Platte, dort ist aber kein CBPI4 Fragment zu finden.
Eine Suche liefert nur v26 an der korrekte Stelle.

Recipe Import fliegt morgen raus. Dachte man braucht es für die Brewfather Integration.
????
Fuck it - it needs to be bigger!
Benutzeravatar
Innuendo
Posting Freak
Posting Freak
Beiträge: 2449
Registriert: Freitag 2. März 2018, 09:43

Re: CraftbeerPI 4 - Installation - Raspbian Lite 04.03-2021 - Funktioniert

#188

Beitrag von Innuendo »

Lösch mal den Browser Cache oder verwende einen anderen
Benutzeravatar
kalausr
Posting Freak
Posting Freak
Beiträge: 1976
Registriert: Mittwoch 13. April 2011, 21:48
Wohnort: Scheinfeld

Re: CraftbeerPI 4 - Installation - Raspbian Lite 04.03-2021 - Funktioniert

#189

Beitrag von kalausr »

Moin.
Habe die kleine Drecksau gefunden - Unix ist schon klasse: im Verbose Mode zeigt einem pip3 den Pfad (in die Glückseligkeit?).

Code: Alles auswählen

pip3 list -v
cbpi4ui   0.0.23      /home/pi/.local/lib/python3.7/site-package  pip
Anscheinend wurden bei mir die Dateien in einem site-package Ordner nicht gelöscht. Das Entfernen des Browsercaches half nämlich nicht.
Und wenn man genau hinschaut liegt der ganze Kram, wahrscheinlich von vorangegangenen Installationen ohne sudo, noch in einem versteckten .local Verzeichnis in home. Tricky little Bastard.

Code: Alles auswählen

pi@ROLSHOPFENBRAUSYSTEM:~/.local/lib/python3.7/site-packages $ ls
cbpi4-FermenterHysteresis                  cbpi4-PID_AutoTune                  cbpi4-RecipeImport
cbpi4_FermenterHysteresis-0.0.2.dist-info  cbpi4_PID_AutoTune-0.0.6.dist-info  cbpi4_RecipeImport-0.0.1.dist-info
cbpi4-GPIODependentActor                   cbpi4-PIDBoil                       cbpi4-system
cbpi4_GPIODependentActor-0.0.1.dist-info   cbpi4_PIDBoil-0.0.6.dist-info       cbpi4_system-0.0.2.dist-info
cbpi4-GroupedActor                         cbpi4-PIDHerms                      cbpi4ui
cbpi4_GroupedActor-0.0.2.dist-info         cbpi4_PIDHerms-0.0.2.dist-info      cbpi4ui-0.0.23.dist-info
cbpi4-KettleSensor                         cbpi4-pt100x                        tests
cbpi4_KettleSensor-0.0.1.dist-info         cbpi4_pt100x-0.0.11.dist-info
Habe den kleinen Critter gelöscht und jetzt greift CBPI4 auf die korrekte v.26 im /usr/local/lib/python3.7/dist-packages zu. Den ganzen Ordnerinhalt von ~/.local/lib/python3.7/site-packages einfach zu entfernen geht aber nicht, dann startet cbpi4 nicht.
*edit* Wenn ich "sudo cbpi start" eingebe, fährt cbpi nicht hoch. Er braucht also auch die lokalen Daten...
Vielleicht kann man da ja die Installations Skripte mal checken.
Danke für Eure Hilfe.
Klaus
Fuck it - it needs to be bigger!
Iserlohner
Posting Klettermax
Posting Klettermax
Beiträge: 268
Registriert: Sonntag 1. November 2020, 19:16

Re: CraftbeerPI 4 - Installation - Raspbian Lite 04.03-2021 - Funktioniert

#190

Beitrag von Iserlohner »

Moin...
Hab heute noch einen "Jahresendsud" brauen wollen.
Leider gab es dabei einige Probleme.
Evt. hat ja jemand von euch eine Idee, woran es liegen könnte...
Konfiguration: CBPi4 mit MQTTDev4 (V2.60) und IDS2
Als ich die Würze kochen wollte, hat die IDS2 nach erreichen der eingestellten Boil Temperatur(97°C) munter mit 100% weitergeheizt.
Würze übergekocht, nur durch abschalten der Automatik ging die Platte aus.
Danach versucht manuell eine Leistung (z.B. 50%) vorzugeben, ebenfalls keine Reaktion.
Hab dann mit dem ext. Bedienteil den Kochvogang fortsetzen müssen :-(
Hier noch Scrrenshots meiner Konfig in CBPi4
Boil Step fail.PNG
Boil Step fail 2.PNG
Danke für Eure Hilfe und einen Guten Rutsch ins Jahr 2022 !
Dirk
Benutzeravatar
Innuendo
Posting Freak
Posting Freak
Beiträge: 2449
Registriert: Freitag 2. März 2018, 09:43

Re: CraftbeerPI 4 - Installation - Raspbian Lite 04.03-2021 - Funktioniert

#191

Beitrag von Innuendo »

Zeig auch mal die Kettle config Induktion
Iserlohner
Posting Klettermax
Posting Klettermax
Beiträge: 268
Registriert: Sonntag 1. November 2020, 19:16

Re: CraftbeerPI 4 - Installation - Raspbian Lite 04.03-2021 - Funktioniert

#192

Beitrag von Iserlohner »

Hallo Innu...
Hier die Kettle-Konfig
Boil Step fail 3.PNG
Ein anderes Problem hatte ich gleich zu Beginn, hab bald 2h nach einem Fehler gesucht, der gar nicht existierte.
CBPi GUI im Browser auf dem Tablet (Android 10) geöffnet und keine IST-Temperatur angezeigt bekommen.
Im MQTT Device alles i.O.
Konfig in CBPi auch. Wemos getauscht, CBPi Sensoren neu konfiguriert, MQTT Senso neu konfiguriert, alles ohne Erfolg.
GUI auf Win10 Laptop geöffnet, alles in Ordnung, auf Tablet nicht :-(
Benutzeravatar
Innuendo
Posting Freak
Posting Freak
Beiträge: 2449
Registriert: Freitag 2. März 2018, 09:43

Re: CraftbeerPI 4 - Installation - Raspbian Lite 04.03-2021 - Funktioniert

#193

Beitrag von Innuendo »

Bis auf die -127°C vom Sensor schaut alles ok aus. -127°C ist die Initialtemperatur poweron und nach wenigen ms ein device error: entweder unplugged oder keine Adresse. Das würde erklären, warum die IDS2 auf 100% bleibt. Events müssten dann auf Deinem MQTTDevice für die IDS2 deaktiviert sein.
Iserlohner
Posting Klettermax
Posting Klettermax
Beiträge: 268
Registriert: Sonntag 1. November 2020, 19:16

Re: CraftbeerPI 4 - Installation - Raspbian Lite 04.03-2021 - Funktioniert

#194

Beitrag von Iserlohner »

Innuendo hat geschrieben: Freitag 31. Dezember 2021, 17:14 Bis auf die -127°C vom Sensor schaut alles ok aus. -127°C ist die Initialtemperatur poweron und nach wenigen ms ein device error: entweder unplugged oder keine Adresse. Das würde erklären, warum die IDS2 auf 100% bleibt. Events müssten dann auf Deinem MQTTDevice für die IDS2 deaktiviert sein.
Die -127° stammen vom 2. Sensor (Maische) und sollten doch keinen Einfluss darauf haben, oder ?
Der Sensor war nicht angesteckt, da am Rührwerk Maischepfanne befestigt.
Events sind disabled...
Boil Step fail 4.PNG
Benutzeravatar
Innuendo
Posting Freak
Posting Freak
Beiträge: 2449
Registriert: Freitag 2. März 2018, 09:43

Re: CraftbeerPI 4 - Installation - Raspbian Lite 04.03-2021 - Funktioniert

#195

Beitrag von Innuendo »

Ist- und Target-Temp sind verwirrend ... 99°C IST-Temp vom Sudkessel mit 97°C SOLL-Temp vom MaischeKessel am Heater IDS-2, der im Bild im Maischekessel dargestellt ist? Da ist der Wurm drin oder?
Iserlohner
Posting Klettermax
Posting Klettermax
Beiträge: 268
Registriert: Sonntag 1. November 2020, 19:16

Re: CraftbeerPI 4 - Installation - Raspbian Lite 04.03-2021 - Funktioniert

#196

Beitrag von Iserlohner »

Innuendo hat geschrieben: Freitag 31. Dezember 2021, 17:26 Ist- und Target-Temp sind verwirrend ... 99°C IST-Temp vom Sudkessel mit 97°C SOLL-Temp vom MaischeKessel am Heater IDS-2, der im Bild im Maischekessel dargestellt ist? Da ist der Wurm drin oder?
Sorry, mein Fehler, hätte ich noch kurz erklären sollen.
Die IDS2 ist sowohl der Heater für die Maische als auch für die Würze (habe nur eine IDS2)

Edit: Aaaaahhhh, jetzt wird es mir wahrscheinlich gerade klar *vor den kopf klatsch*
In der Kettlekonfig steht als Sensor Maische drin.
Wenn der dann beim Würzekochen nicht mehr angesteckt ist, funktioniert es wahrscheinlich nicht, oder ???
Benutzeravatar
Innuendo
Posting Freak
Posting Freak
Beiträge: 2449
Registriert: Freitag 2. März 2018, 09:43

Re: CraftbeerPI 4 - Installation - Raspbian Lite 04.03-2021 - Funktioniert

#197

Beitrag von Innuendo »

Japp, bei Ist -127 mit Ziel 97 hast du ein Dauerbrenner erstellt ;-)
Benutzeravatar
skybandit
Posting Klettermax
Posting Klettermax
Beiträge: 293
Registriert: Mittwoch 22. Januar 2020, 16:07
Wohnort: Kreis Soest

Re: CraftbeerPI 4 - Installation - Raspbian Lite 04.03-2021 - Funktioniert

#198

Beitrag von skybandit »

Hallo Leute, habe mich heute mal an der Installation auf meinen odroid C2 board mit ubuntu 20.04 LTS getraut.
Habe mich an die Anleitung von hier gehalten.
https://openbrewing.gitbook.io/craftbee ... stallation

Das lief auch alles ohne Fehler durch, bis ich den config folder anlegen wollte.
der Aufruf: "cbpi setup" gibt nur die Fehlermeldung "Illegal instruction" aus.. nichts mehr

cbpi 4.0.0.59
cbpi4ui 0.0.26

Was kann ich noch tun?
Zuletzt geändert von skybandit am Sonntag 2. Januar 2022, 12:05, insgesamt 1-mal geändert.
Iserlohner
Posting Klettermax
Posting Klettermax
Beiträge: 268
Registriert: Sonntag 1. November 2020, 19:16

Re: CraftbeerPI 4 - Installation - Raspbian Lite 04.03-2021 - Funktioniert

#199

Beitrag von Iserlohner »

Hallo zusammen...
Zunächst einmal ein frohes, neues Jahr.

Ich hätte da gern mal wieder ein kleines Problem / Frage:
Nach meinem "Dauerheizproblem" vom letzten Sud hab ich nun mal einen 2. Kessel (Würze) mit dem 2. Temperatursensor konfiguriert und in den Systemeinstellungen dem "Boilstep" zugewiesen.
CBPi Würze 2.PNG
Wenn ich nun aber im Mash-Profile nachschaue, wird beim Boilstep zwar der richtige Kessel aber immer der falsche Temperatursensor angezeigt.
Denkfehler, oder muss ich das noch irgendwo einstellen ???
CBPi Würze 1.PNG

Grüße
Dirk
Benutzeravatar
Innuendo
Posting Freak
Posting Freak
Beiträge: 2449
Registriert: Freitag 2. März 2018, 09:43

Re: CraftbeerPI 4 - Installation - Raspbian Lite 04.03-2021 - Funktioniert

#200

Beitrag von Innuendo »

skybandit hat geschrieben: Sonntag 2. Januar 2022, 11:28 der Aufruf: "cbpi setup" gibt nur die Fehlermeldung "Illegal instruction" aus.. nichts mehr
cbpi 4.0.0.59
cbpi4ui 0.0.26
Hey skybandit,
versuche mal ein upgrade auf pip3

Code: Alles auswählen

sudo pip3 install --upgrade pip
Antworten