Was gärt gerade bei euch?
- Barney Gumble
- Posting Freak

- Beiträge: 2655
- Registriert: Freitag 20. August 2010, 15:46
- Wohnort: Minga
Re: Was gärt gerade bei euch?
Seit einer halben Stunde mein Sec-Ale (Roggen-OG) mit der w-208 (Altbierhefe) von der Hefebank, echt guten Eindruck von dem Tierchen. Siehe Foto vom Starter, und die Aromen, herrlich fruchtig, ein bisschen erinnert es mich beim flüchtigem Riechen während des Brauens an Pflaume, jedenfalls sehr gut riechend.
Als ich von den schlimmen Folgen des Trinkens las, gab ich es sofort auf - das Lesen! (frei nach Henry Youngman)
Wenn ich nicht gleich antworte, liege ich unterm Zapfhahn
Wenn ich nicht gleich antworte, liege ich unterm Zapfhahn
Re: Was gärt gerade bei euch?
Bei mir gären gerade ein Black IPA gestopft mit Simcoe und Galaxy, sowie ein Himbeerbier, das gerade mit 1,5kg gefrorenen Himbeeren gestopft wurde.
- London Rain
- Posting Freak

- Beiträge: 793
- Registriert: Donnerstag 1. September 2016, 20:36
- Wohnort: Essen, Ruhrpott
- Kontaktdaten:
Re: Was gärt gerade bei euch?
Ein Wit mit der Forbidden Fruit. Tag 1 und 2 nach Hefegabe.
Gruß
Tim
Gruß
Tim
Re: Was gärt gerade bei euch?
Servus,InFlames77 hat geschrieben: Mittwoch 14. April 2021, 16:36Tag 18... Es gärt noch immer vor sich hin. Die Gozdawa Notty ist doch sehr gemütlich unterwegsInFlames77 hat geschrieben: Freitag 2. April 2021, 12:27 Seit Samstag das "Altdeutsche Helle" bei 16°C mit der Gozdawa Notty.
Habe auch gerade eben Pale Ale mit der Notty von Gozdawa in der Gärung. Das ist definitiv nicht die gleiche Hefe wie die anderen notinghams. Tag 2 nach dem Pitchen, noch keine Hochkräusen bei 18 Grad. Die richtige Notty wäre schon durch...
Auch der EVG ist deutlich niedriger bei der Gozdawa.
LG
- InFlames77
- Posting Senior

- Beiträge: 417
- Registriert: Freitag 10. Juli 2020, 09:44
- Wohnort: Steffld
Re: Was gärt gerade bei euch?
Also die HG hat bei mir sage und schreibe 22! Tage gedauert bei 16-17 °C.Tommi123 hat geschrieben: Mittwoch 21. April 2021, 11:35Servus,InFlames77 hat geschrieben: Mittwoch 14. April 2021, 16:36Tag 18... Es gärt noch immer vor sich hin. Die Gozdawa Notty ist doch sehr gemütlich unterwegsInFlames77 hat geschrieben: Freitag 2. April 2021, 12:27 Seit Samstag das "Altdeutsche Helle" bei 16°C mit der Gozdawa Notty.
Habe auch gerade eben Pale Ale mit der Notty von Gozdawa in der Gärung. Das ist definitiv nicht die gleiche Hefe wie die anderen notinghams. Tag 2 nach dem Pitchen, noch keine Hochkräusen bei 18 Grad. Die richtige Notty wäre schon durch...
Auch der EVG ist deutlich niedriger bei der Gozdawa.
LG
Ich hab bei 12,4°P angefangen und sie ist bis auf 3,3°P runter. sEVG ca.73% was gar nicht mal so verkehrt ist.
Aber ja. Kein Vergleich zur Lallemand Nottingham!
Gruß
Patrick
„Mit Bier sehen wir die Welt nicht wie sie ist, sondern wie sie sein sollte!“
Patrick
„Mit Bier sehen wir die Welt nicht wie sie ist, sondern wie sie sein sollte!“
- skybandit
- Posting Klettermax

- Beiträge: 282
- Registriert: Mittwoch 22. Januar 2020, 16:07
- Wohnort: Kreis Soest
Re: Was gärt gerade bei euch?
Sehr coole Bilder! Womit hast Du die gemacht und wie hast Du die so gut ausgegeleuchtet bekommen?London Rain hat geschrieben: Mittwoch 21. April 2021, 09:35 Ein Wit mit der Forbidden Fruit. Tag 1 und 2 nach Hefegabe
- London Rain
- Posting Freak

- Beiträge: 793
- Registriert: Donnerstag 1. September 2016, 20:36
- Wohnort: Essen, Ruhrpott
- Kontaktdaten:
Re: Was gärt gerade bei euch?
Öm, das ist kein großer Zauber. Speidelgäreimer auf'm Küchentisch, Gummipfropfen gelupft, Google Pixel 4a ziemlich eng aufs Loch, Knips, Gummipfropfen wieder zu.skybandit hat geschrieben: Mittwoch 21. April 2021, 14:03Sehr coole Bilder! Womit hast Du die gemacht und wie hast Du die so gut ausgegeleuchtet bekommen?London Rain hat geschrieben: Mittwoch 21. April 2021, 09:35 Ein Wit mit der Forbidden Fruit. Tag 1 und 2 nach Hefegabe
- BrauSachse
- Posting Freak

- Beiträge: 908
- Registriert: Samstag 2. Mai 2020, 20:23
- Wohnort: Taunus
Re: Was gärt gerade bei euch?
Hi Tim,London Rain hat geschrieben: Mittwoch 21. April 2021, 14:08 Ein Wit mit der Forbidden Fruit. Tag 1 und 2 nach Hefegabe
wo hast du denn die Forbidden Fruit her, wenn ich fragen darf?
Viele Grüße
Tilo
- London Rain
- Posting Freak

- Beiträge: 793
- Registriert: Donnerstag 1. September 2016, 20:36
- Wohnort: Essen, Ruhrpott
- Kontaktdaten:
Re: Was gärt gerade bei euch?
Einmal im Jahr gibt's die in der Wyeast Private Collection. Da hatte ich mal Glück, dass es die beim Hobbybrauerversand gab. Ein Essener Hobbybrauerkollege, hatte die dann damals eingelagert und für mich jetzt wieder hochgepäppelt. Ich selber hab keine Hefebank.BrauSachse hat geschrieben: Donnerstag 22. April 2021, 08:00 Hi Tim,
wo hast du denn die Forbidden Fruit her, wenn ich fragen darf?
Viele Grüße
Tilo
Tim
- BrauSachse
- Posting Freak

- Beiträge: 908
- Registriert: Samstag 2. Mai 2020, 20:23
- Wohnort: Taunus
Re: Was gärt gerade bei euch?
Danke dir für die Antwort.
Viele Grüße
Tilo
Viele Grüße
Tilo
- Johnny Eleven
- Posting Freak

- Beiträge: 564
- Registriert: Montag 30. März 2020, 15:36
Re: Was gärt gerade bei euch?
Ein Samstagabend gebrautes "Citra Pale Ale" (angelehnt an das Rezept von MMum). Angestellt mit rehydrierter US-05. Rd. 30 Std. nach Anstellen schöne Hochkräusendecke, ziemlich kompakt, typisch für die US-05.
Viele Grüße
Johannes
Johannes
Bier = flüssige Lebensfreude
Ss BT Kettle TC 10gal, Yato, MattMill Rührwerk, 25l Polsinelli-Läutertopf/-Läuterblech / BM10
MattMill Master, Inkbird ITC-308, Tilt, Thermapen 4, New EasyDens
Speise-Karbonisierer, Flaschengärer
Ss BT Kettle TC 10gal, Yato, MattMill Rührwerk, 25l Polsinelli-Läutertopf/-Läuterblech / BM10
MattMill Master, Inkbird ITC-308, Tilt, Thermapen 4, New EasyDens
Speise-Karbonisierer, Flaschengärer
-
MBräu
Re: Was gärt gerade bei euch?
SMASH Pale Ale mit Wiener Malz und Styrian Wolf Hopfen. Lallemand Voss Kveik rehydriert und bei 35°C angestellt im isolierten Brewbucket. Nach weniger als 2 Std. schon angekommen und nach 12 Std. ununterbrochenes Blubbern im Gärröhrchen - wirklich beeindruckend.
- Johnny Eleven
- Posting Freak

- Beiträge: 564
- Registriert: Montag 30. März 2020, 15:36
Re: Was gärt gerade bei euch?
Die US-05 macht mit ihrem Kräusendeckel wirklich die schönsten, grobporigen Alien-artigen Kräusengebirge. Die sind auch immer so schön hefe-glänzend.
Bier = flüssige Lebensfreude
Ss BT Kettle TC 10gal, Yato, MattMill Rührwerk, 25l Polsinelli-Läutertopf/-Läuterblech / BM10
MattMill Master, Inkbird ITC-308, Tilt, Thermapen 4, New EasyDens
Speise-Karbonisierer, Flaschengärer
Ss BT Kettle TC 10gal, Yato, MattMill Rührwerk, 25l Polsinelli-Läutertopf/-Läuterblech / BM10
MattMill Master, Inkbird ITC-308, Tilt, Thermapen 4, New EasyDens
Speise-Karbonisierer, Flaschengärer
Re: Was gärt gerade bei euch?
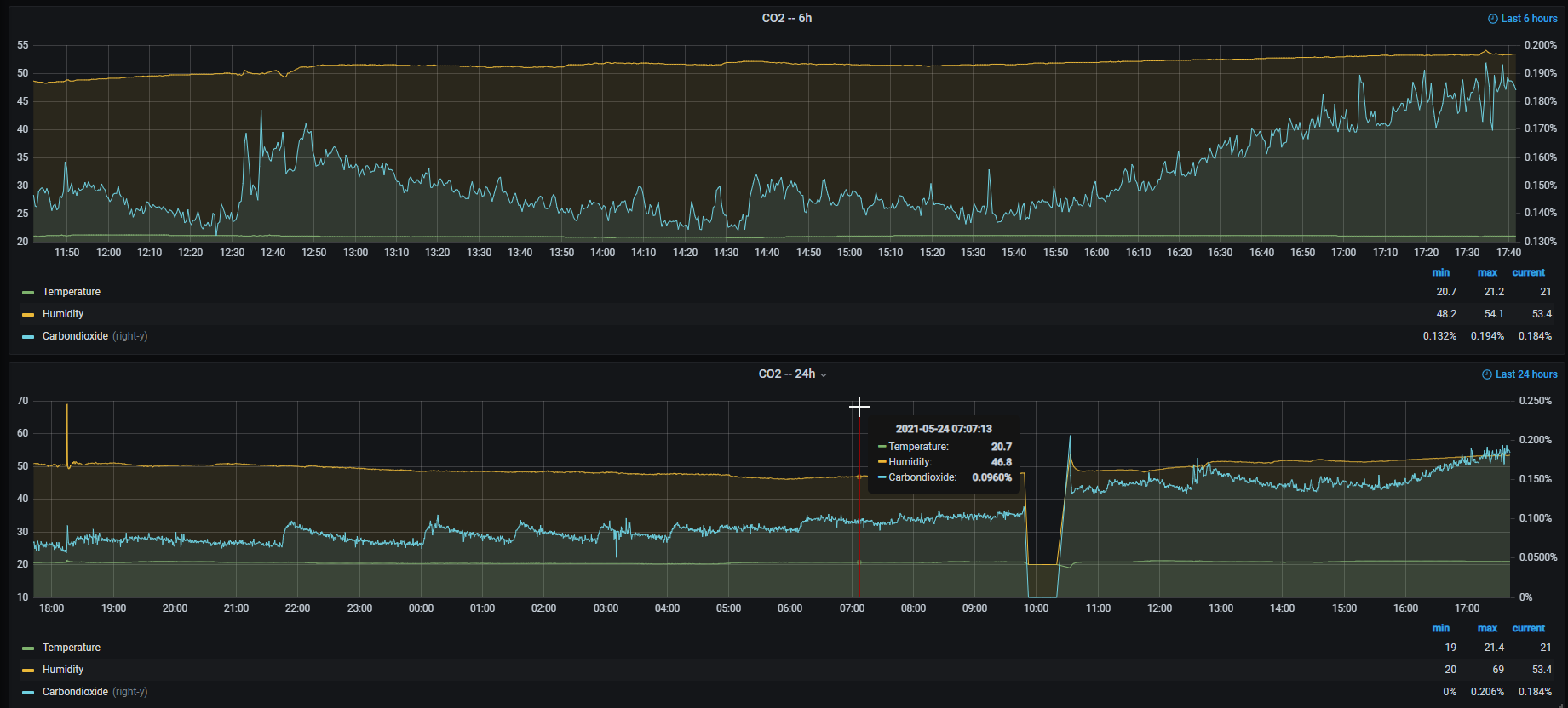
Bei mir gärt gerade ein Eichenstark mit einer Wyeast 1214 in der zweiten Führung.
Bei der Verdampfungszahl hatte ich im KBH einen falschen wert, daher hat der Sud nur 18 °P statt der 20 °P.
Nach 24h blubber der Sud schon sehr stark. In den letzten 18h wurden etwa 3 % m/m Extrakt abgebaut.
Der CO2-Gehalt im Keller auf 0,25m höhe ist auch schon auf 0,2 % gestiegen.
So ab 22 Uhr sieht man wie immer wieder CO2 auf den Sensor "fällt". das war 4h nach dem Anstellen.
Gruß JackFrost
Bei der Verdampfungszahl hatte ich im KBH einen falschen wert, daher hat der Sud nur 18 °P statt der 20 °P.
Nach 24h blubber der Sud schon sehr stark. In den letzten 18h wurden etwa 3 % m/m Extrakt abgebaut.
Der CO2-Gehalt im Keller auf 0,25m höhe ist auch schon auf 0,2 % gestiegen.
So ab 22 Uhr sieht man wie immer wieder CO2 auf den Sensor "fällt". das war 4h nach dem Anstellen.
Gruß JackFrost
Meine Hardware:
eManometer
IDS2 ohne CBPi
Magnetrührer
Ss-Brewtech 10 Gal Topf
IDS2 Induktionsplatte
eManometer
IDS2 ohne CBPi
Magnetrührer
Ss-Brewtech 10 Gal Topf
IDS2 Induktionsplatte
-
DunklerMessias
- Posting Klettermax

- Beiträge: 154
- Registriert: Samstag 24. März 2018, 15:58
Re: Was gärt gerade bei euch?
50 L Festbier mit 22 IBU und 6,0% Vol.
90% Pilsner
5% Wiener
5% Münchner2
Single-Hop mit ordentlich Tradition
90% Pilsner
5% Wiener
5% Münchner2
Single-Hop mit ordentlich Tradition
- Wengertsbräu
- Posting Junior

- Beiträge: 40
- Registriert: Donnerstag 29. Oktober 2020, 17:27
Re: Was gärt gerade bei euch?
50l Weißbier mit 12 Grad Plato auf Nelkenaroma getrimmt.
Der Sommer kann kommen. 
-
0815flieger
- Posting Klettermax

- Beiträge: 108
- Registriert: Mittwoch 25. Juni 2014, 18:06
- Wohnort: Norddeutschland
Re: Was gärt gerade bei euch?
Von links…
Samba Pale Ale gestern gebraut
Kellergeist… steht schon ne Woche
Nordisches Kellerbier… steht schon 2,5 Wochen, wird demnächst abgefüllt.
Alles mit Notti vergoren.
Gruß Mario
Samba Pale Ale gestern gebraut
Kellergeist… steht schon ne Woche
Nordisches Kellerbier… steht schon 2,5 Wochen, wird demnächst abgefüllt.
Alles mit Notti vergoren.
Gruß Mario
- Vestenrunner
- Posting Senior

- Beiträge: 376
- Registriert: Samstag 11. November 2017, 12:42
- Wohnort: Zirndorf
Re: Was gärt gerade bei euch?
Murphy's Law, IPA
machte seinem Namen wieder alle Ehre. Hier die Liste aller Katastrophen, wenn ich das Zeug gebraut habe:
1. Frühjahr 2018: gerade mit der Kombirast begonnen, schon wird die Katze von der Wespe in die Pfote gestochen, ab zum Tierarzt. Als ich wiederkam war es wenigstens jodnormal
2. Sommer 2018: Rührwerk geht nicht mehr, Umstellen auf Handrührung...
3. Winter 2021: Ewige Kombirast, das Zeug wird einfach nicht jodnormal... hätte ich zwischendurch die Katze wieder zum Tierarzt bringen können
4. Sommer 2021: Probenahmehahn am Gärtank undicht, daher umgefüllt in Sudpfanne, vorher noch Hebel des Kugelhahns abgebaut damit die Kühlschranktür zugeht. Wenigstens ist die Hefe schön angekommen, Fermentis Safale S04.
machte seinem Namen wieder alle Ehre. Hier die Liste aller Katastrophen, wenn ich das Zeug gebraut habe:
1. Frühjahr 2018: gerade mit der Kombirast begonnen, schon wird die Katze von der Wespe in die Pfote gestochen, ab zum Tierarzt. Als ich wiederkam war es wenigstens jodnormal
2. Sommer 2018: Rührwerk geht nicht mehr, Umstellen auf Handrührung...
3. Winter 2021: Ewige Kombirast, das Zeug wird einfach nicht jodnormal... hätte ich zwischendurch die Katze wieder zum Tierarzt bringen können
4. Sommer 2021: Probenahmehahn am Gärtank undicht, daher umgefüllt in Sudpfanne, vorher noch Hebel des Kugelhahns abgebaut damit die Kühlschranktür zugeht. Wenigstens ist die Hefe schön angekommen, Fermentis Safale S04.
Es gibt nix Bessers wäi wos Gouds!
Equipment:
- MattMill Master
- 36l Maischekessel mit Rührwerk, Läuterspirale, Hendi 3500M mit Brauerei 2.0 WiFi von Emilio
- 48l Sudpfanne mit Caso TC3500
Equipment:
- MattMill Master
- 36l Maischekessel mit Rührwerk, Läuterspirale, Hendi 3500M mit Brauerei 2.0 WiFi von Emilio
- 48l Sudpfanne mit Caso TC3500
- Räuber Hopfenstopf
- Posting Freak

- Beiträge: 2773
- Registriert: Mittwoch 15. Juli 2020, 07:50
Re: Was gärt gerade bei euch?
In der Wohnung 52 Liter Salted Caramel Brown Ale für das Whiskyfass. Und im Keller 13 Liter Berliner Weiße, ein paar Ableger davon mit Mirabellen, Beeren und Holunderblüten (fehlt noch auf dem Foto) und ein Flanders Red Ale. Alle als mixed Fermentation. Der Sommer 2022 ist gerettet (oder gebrettet... dauert halt noch etwas).
Viele Grüße
Björn
Allen wird bekannt gemacht, dass keiner in die Jeetze kackt - denn morgen wird gebraut.
Steht am Bierbrunnen in Salzwedel
Björn
Allen wird bekannt gemacht, dass keiner in die Jeetze kackt - denn morgen wird gebraut.
Steht am Bierbrunnen in Salzwedel
-
LuedgerLeGrand
- Posting Klettermax

- Beiträge: 196
- Registriert: Donnerstag 16. März 2017, 10:26
Re: Was gärt gerade bei euch?
Wo hast du die kleinen Gärfässchen her und wie viele Liter fassen die? Ich habe so kleine nur mit schmalem Hals, was manchmal arg nervtRäuber Hopfenstopf hat geschrieben: Montag 28. Juni 2021, 22:21 In der Wohnung 52 Liter Salted Caramel Brown Ale für das Whiskyfass. Und im Keller 13 Liter Berliner Weiße, ein paar Ableger davon mit Mirabellen, Beeren und Holunderblüten (fehlt noch auf dem Foto) und ein Flanders Red Ale. Alle als mixed Fermentation. Der Sommer 2022 ist gerettet (oder gebrettet... dauert halt noch etwas).
- Räuber Hopfenstopf
- Posting Freak

- Beiträge: 2773
- Registriert: Mittwoch 15. Juli 2020, 07:50
Re: Was gärt gerade bei euch?
Das sind polnische Sauerkrautkübel. Werden wohl auch gern für Wein genommen. Ein polnischer Großhändler vermarktet die als "Browin". Bei Brewferm gibt es die als "Royal Bubbler" und auch einen passenden Deckel für Gärröhrchen. Die polnischen Gläser gibt es bei Eb** unter dem Stichwort "Gärbehälter Glas" in vielen Größen. Royal Bubbler ist geringfügig teurer und es gibt nicht alle Größen. Ist aber alles untereinander kompatibel. Ich habe etliche davon für meine Sauerbiere.
Viele Grüße
Björn
Viele Grüße
Björn
Viele Grüße
Björn
Allen wird bekannt gemacht, dass keiner in die Jeetze kackt - denn morgen wird gebraut.
Steht am Bierbrunnen in Salzwedel
Björn
Allen wird bekannt gemacht, dass keiner in die Jeetze kackt - denn morgen wird gebraut.
Steht am Bierbrunnen in Salzwedel
- renzbräu
- Posting Freak

- Beiträge: 1626
- Registriert: Montag 27. Juli 2020, 17:32
- Wohnort: South Upperfranconian Lowlands
Re: Was gärt gerade bei euch?
Sauerkrautkübel für SauerbierRäuber Hopfenstopf hat geschrieben: Dienstag 29. Juni 2021, 11:03 Das sind polnische Sauerkrautkübel.
Die Wand ist innen glatt? Oder geriffelt wie außen?
Grüße Johannes
- hausgebraut, handgeklöppelt & mundgetrunken -
- hausgebraut, handgeklöppelt & mundgetrunken -
- Räuber Hopfenstopf
- Posting Freak

- Beiträge: 2773
- Registriert: Mittwoch 15. Juli 2020, 07:50
Re: Was gärt gerade bei euch?
Die sin komplett glatt. Wie schon geschrieben, gibt es auch als "Royal Bubbler" von Brouwland/Brewferm (der hinten rechts). Die anderen sind vom polnischen Internethöker des Vertrauens. Brouwland hat keine 25 Liter Version und auch keine 5-Liter-Experiementiergläser.
Viele Grüße
Björn
Allen wird bekannt gemacht, dass keiner in die Jeetze kackt - denn morgen wird gebraut.
Steht am Bierbrunnen in Salzwedel
Björn
Allen wird bekannt gemacht, dass keiner in die Jeetze kackt - denn morgen wird gebraut.
Steht am Bierbrunnen in Salzwedel
- diapolo
- Posting Freak

- Beiträge: 1560
- Registriert: Montag 27. Januar 2014, 19:12
- Wohnort: nähe Nürnberg
- Kontaktdaten:
Re: Was gärt gerade bei euch?
Ich wollte nur mal zeigen was vitale Hefe UG so drauf hat...
nach 20h anstellen bei 8 Grad sahen die 200l Kellerbier so aus: Hefe ist die Z001 vom Braupartner 2l dickbreiig direkt vom Kübel in den Gärtank.
Vergoren wird dann bei 10°C bei 0,1 bar bis 1°P über SEVG und dann Spundventil des ZKGs zu.
Ich finde 48h bis zum ankommen eines UG Sudes immer etwas naja schwierig...
mfg
Bernd
nach 20h anstellen bei 8 Grad sahen die 200l Kellerbier so aus: Hefe ist die Z001 vom Braupartner 2l dickbreiig direkt vom Kübel in den Gärtank.
Vergoren wird dann bei 10°C bei 0,1 bar bis 1°P über SEVG und dann Spundventil des ZKGs zu.
Ich finde 48h bis zum ankommen eines UG Sudes immer etwas naja schwierig...
mfg
Bernd
Re: Was gärt gerade bei euch?
20h ist aber auch schon eine Hausnummer, oder?
VG, Markus
VG, Markus
"Durst ist schlimmer als Heimweh"
Insofern dieser Beitrag nicht durch MOD MODE ON gekennzeichnet ist, enthält er lediglich die Meinung eines gewöhnlichen Benutzers
Insofern dieser Beitrag nicht durch MOD MODE ON gekennzeichnet ist, enthält er lediglich die Meinung eines gewöhnlichen Benutzers
- diapolo
- Posting Freak

- Beiträge: 1560
- Registriert: Montag 27. Januar 2014, 19:12
- Wohnort: nähe Nürnberg
- Kontaktdaten:
Re: Was gärt gerade bei euch?
Findest du Markus? Geht bei mir eigentlich immer so, dass ich nach spätestens nem Tag die Hauptgärung so habeggansde hat geschrieben: Dienstag 27. Juli 2021, 21:49 20h ist aber auch schon eine Hausnummer, oder?
VG, Markus
Ich setze im UG Bereich immer auf ordentlich Flüssighefe…bei der W34/70 hatte ich leider auch schon gärverzögerungen bei der Z001 noch nie
Mfg
Bernd
Re: Was gärt gerade bei euch?
200l
im 20l Hobbybereich und der Zymoferm Z001 schaut das nach 33h so aus: Angestellt bei 8°C am 26.07. 21Uhr - Foto 28.07. 6 Uhr bei 9°C
im 20l Hobbybereich und der Zymoferm Z001 schaut das nach 33h so aus: Angestellt bei 8°C am 26.07. 21Uhr - Foto 28.07. 6 Uhr bei 9°C
- Braufex
- Posting Freak

- Beiträge: 3022
- Registriert: Montag 6. August 2018, 22:22
- Wohnort: Kreis Augsburg
Re: Was gärt gerade bei euch?
Servus Bernd,diapolo hat geschrieben: Dienstag 27. Juli 2021, 23:55 Findest du Markus? Geht bei mir eigentlich immer so, dass ich nach spätestens nem Tag die Hauptgärung so habe♂️
Ich setze im UG Bereich immer auf ordentlich Flüssighefe…bei der W34/70 hatte ich leider auch schon gärverzögerungen bei der Z001 noch nie
jetzt hat Du mich endgültig angefixt ...
Hab mir gerade noch für meinen Pils-Brautag am Samstag 2 x 200ml Z001 bestellt.
Werde davon 300 ml für 25 Liter Würze mit ca.12°P bei 8°C anstellen.
Bin gespannt ...
Gruß Erwin
@Innu: wieviel Hefe hast Du bei welcher Stammwürze dafür verwendet?
Re: Was gärt gerade bei euch?
Hey Erwin,
200ml Z001 für 20l Anstellmenge mit 12,8P
Innu
200ml Z001 für 20l Anstellmenge mit 12,8P
Innu
- Braufex
- Posting Freak

- Beiträge: 3022
- Registriert: Montag 6. August 2018, 22:22
- Wohnort: Kreis Augsburg
Re: Was gärt gerade bei euch?
DankeInnuendo hat geschrieben: Mittwoch 28. Juli 2021, 10:21 Hey Erwin,
200ml Z001 für 20l Anstellmenge mit 12,8P
Innu
Gruß Erwin
Re: Was gärt gerade bei euch?
Bei mir gärt ein Export Hell
Link zur Braudoku:
https://hobbybrauer.de/forum/viewtopic. ... ead#unread
Link zur Braudoku:
https://hobbybrauer.de/forum/viewtopic. ... ead#unread
- Braufex
- Posting Freak

- Beiträge: 3022
- Registriert: Montag 6. August 2018, 22:22
- Wohnort: Kreis Augsburg
Re: Was gärt gerade bei euch?
diapolo hat geschrieben: Dienstag 27. Juli 2021, 21:34 Ich wollte nur mal zeigen was vitale Hefe UG so drauf hat...
nach 20h anstellen bei 8 Grad sahen die 200l Kellerbier so aus:
Gärung.PNG
Hefe ist die Z001 vom Braupartner 2l dickbreiig direkt vom Kübel in den Gärtank.
Vergoren wird dann bei 10°C bei 0,1 bar bis 1°P über SEVG und dann Spundventil des ZKGs zu.
Innuendo hat geschrieben: Mittwoch 28. Juli 2021, 07:19 200l![]()
im 20l Hobbybereich und der Zymoferm Z001 schaut das nach 33h so aus:
zymoferm1.jpg
Angestellt bei 8°C am 26.07. 21Uhr - Foto 28.07. 6 Uhr bei 9°C
Am Mittwoch um 9:00 Uhr telefonisch angefragt und um 10:00 Uhr online bestellt.Braufex hat geschrieben: Mittwoch 28. Juli 2021, 10:01 Servus Bernd,
jetzt hast Du mich endgültig angefixt ...![]()
Hab mir gerade noch für meinen Pils-Brautag am Samstag 2 x 200ml Z001 bestellt.
Werde davon 300 ml für 25 Liter Würze mit ca.12°P bei 8°C anstellen.
Bin gespannt ...
Donnerstag um 14:00 bei mir angekommen.
Bin begeistert
Pils fürs Volk, Rezept leicht abgewandelt.
25 Liter; 12,2°P; 350 ml Zymoferm Z001 bei 7,5°C angestellt und auf 8°C kommen lassen.
Nach 14 Stunden sind die Kräusen ca. 1-2 cm hoch: Nach 26 Stunden ist vom Deckel der iSpindel kaum mehr was zu sehen, die Kräusen haben teilweise eine Höhe von mind. 5-8 cm:
So ein Ergebnis bei untergäriger Gärung hatte ich bis jetzt weder mit 4 Päckchen rehydrierter Trockenhefe W34/70, noch mit 3,5 Liter dekantiertem Starter oder mit 300ml frischer Hefe aus einer naheliegenden Brauerei.
Bin jetzt bereits auf 6,4°C Kühlschranktemperatur um die 8°C Gärtemperatur zu halten, werd aber gleich noch auf 6,0°C runterregeln.
Gestern um 19:30 angestellt ...
@ Bernd und Innu, danke für die Bilder, so macht Untergärig Spass
Gruß Erwin
Edit: iSpindel-Verlauf hinzugefügt
Re: Was gärt gerade bei euch?
Hey Erwin,
du hast für die Z001 offensichtlich ein Hefe Schlaraffenland bereitgestellt ;-)
Jat die Z001 bei dir auch leicht geschwefelt?
Innu
du hast für die Z001 offensichtlich ein Hefe Schlaraffenland bereitgestellt ;-)
Jat die Z001 bei dir auch leicht geschwefelt?
Innu
- Braufex
- Posting Freak

- Beiträge: 3022
- Registriert: Montag 6. August 2018, 22:22
- Wohnort: Kreis Augsburg
Re: Was gärt gerade bei euch?
Morgen Innu,Innuendo hat geschrieben: Montag 2. August 2021, 06:28 Hey Erwin,
du hast für die Z001 offensichtlich ein Hefe Schlaraffenland bereitgestellt ;-)
Jat die Z001 bei dir auch leicht geschwefelt?
Innu
sind aber auch 350ml Hefe auf 25l.
Bis jetzt schwefelt nichts.
Ich hab allerdings auch 3g Wyeast Hefenahrung beim Kochen zugegeben und das (entsalzte) Wasser auf 65 mg Ca/l aufgesalzen, damit sie keinen Mangel hat.
Aber vielleicht kommt der Schwefel ja noch ...
Gerade war ich am Kühlschrank, die Kräusen stehen bei 25l stellenweise am Deckel des 33l-Eimers an
Bin ich (bei UG!) nicht gewohnt, bis jetzt waren die Kräusen bei UG max. 2cm hoch.
Ich glaub, ich brauch einen größeren Gärbehälter
Kühltemperatur hab ich wieder von 6,0 auf 6,3°C angehoben; die Gärtemperatur ist leicht gesunken (7,8°C).
Gruß Erwin
- Johnny Eleven
- Posting Freak

- Beiträge: 564
- Registriert: Montag 30. März 2020, 15:36
Re: Was gärt gerade bei euch?
Ein Belgisches Blond Ale, inspiririert vom "Patersbier" auf MMum (https://www.maischemalzundmehr.de/index ... tte=rezept).
Vergoren wird mit der M47 - die legt wirklich los wie die Feuerwehr: Knapp 48h nach Anstellen (vorher rehydriert) und bei einer Gärtemperatur von 19 Grad laut Tilt bereits von 14,1P StW auf 6,1 RE und sEVG von 57,13 % "runtergeknuspert". Ich hoffe, sie lässt nicht genauso stark nach und schläft gegen Ende ein, wie hier im Forum berichtet: https://hobbybrauer.de/forum/viewtopic. ... &hilit=m47
Viele Grüße
Johannes
Vergoren wird mit der M47 - die legt wirklich los wie die Feuerwehr: Knapp 48h nach Anstellen (vorher rehydriert) und bei einer Gärtemperatur von 19 Grad laut Tilt bereits von 14,1P StW auf 6,1 RE und sEVG von 57,13 % "runtergeknuspert". Ich hoffe, sie lässt nicht genauso stark nach und schläft gegen Ende ein, wie hier im Forum berichtet: https://hobbybrauer.de/forum/viewtopic. ... &hilit=m47
Viele Grüße
Johannes
Bier = flüssige Lebensfreude
Ss BT Kettle TC 10gal, Yato, MattMill Rührwerk, 25l Polsinelli-Läutertopf/-Läuterblech / BM10
MattMill Master, Inkbird ITC-308, Tilt, Thermapen 4, New EasyDens
Speise-Karbonisierer, Flaschengärer
Ss BT Kettle TC 10gal, Yato, MattMill Rührwerk, 25l Polsinelli-Läutertopf/-Läuterblech / BM10
MattMill Master, Inkbird ITC-308, Tilt, Thermapen 4, New EasyDens
Speise-Karbonisierer, Flaschengärer
-
DrFludribusVonZiesel
- Posting Freak

- Beiträge: 1904
- Registriert: Dienstag 10. November 2020, 17:48
- Wohnort: Wien
Re: Was gärt gerade bei euch?
Ich glaub aus meinem Barley Wine steigt in Kürze Cthulhu hervor

Best practice is practice.
Re: Was gärt gerade bei euch?
Hallo zusammen, ich hab mich endlich an das erste (Kettle) Sour gewagt (inspiriert von Tozzis Apricot Sour) und vor zwei Wochen mit 100% Brett angestellt. Gestern hab ich dann Pflaumen- und Aprikosenpüree (TK-Ware) hinzugefügt.
Eine Frage an die Sauerbier-Experten: Beim Apricot Sour werden immer wieder kleine Fruchstücke nach oben getrieben (siehe "bauschaumartige" Kräusen auf dem Foto); war anscheinend nicht fein genug püriert. Würde eigentlich gerne Eingriffe wie Unterühren vermeiden, bin nun aber nicht sicher, ob da nicht ansonsten ein Schimmelrisiko besteht. Hat wer Rat?
Eine Frage an die Sauerbier-Experten: Beim Apricot Sour werden immer wieder kleine Fruchstücke nach oben getrieben (siehe "bauschaumartige" Kräusen auf dem Foto); war anscheinend nicht fein genug püriert. Würde eigentlich gerne Eingriffe wie Unterühren vermeiden, bin nun aber nicht sicher, ob da nicht ansonsten ein Schimmelrisiko besteht. Hat wer Rat?
-
DrFludribusVonZiesel
- Posting Freak

- Beiträge: 1904
- Registriert: Dienstag 10. November 2020, 17:48
- Wohnort: Wien
Re: Was gärt gerade bei euch?
Schimmel braucht Sauerstoff, dein Kopfraum ist mit CO2 gefüllt. Wenn du große Temperaturschwankungen (und damit Lufteinzug durch Einsaugen des Gärröhrchens) verhindern kannst, sollte alles sicher sein.
Wie lange lässt du das noch stehen? Du könntest sonst auch mal etwas schwenken und die Kräusen "unterrühren" wenns dir zu gefährlich ist.
Wie lange lässt du das noch stehen? Du könntest sonst auch mal etwas schwenken und die Kräusen "unterrühren" wenns dir zu gefährlich ist.
Best practice is practice.
Re: Was gärt gerade bei euch?
Hi Mario, danke dir für den Hinweis, hatte auch in die Richtung gedacht... Das beruhigt mich.
Soll mindestens 2 Monate stehen. Ich gehe auch mal davon aus, dass die Partikel wieder sinken, sobald die Gäraktivität nachlässt. Insofern: Abwarten und Bier trinken
!
Soll mindestens 2 Monate stehen. Ich gehe auch mal davon aus, dass die Partikel wieder sinken, sobald die Gäraktivität nachlässt. Insofern: Abwarten und Bier trinken
Re: Was gärt gerade bei euch?
- schwarzwaldbrauer
- Posting Freak

- Beiträge: 2300
- Registriert: Donnerstag 4. Januar 2018, 21:01
- Wohnort: 78112 St. Georgen
Re: Was gärt gerade bei euch?
Erst mal gut, aber du musst der Sache auf den Grund gehen.awol68 hat geschrieben: Sonntag 29. August 2021, 13:11Hallo, ich habe mein 1. untergäriges Bier angesetzt. Die Gärung wollte nicht einsetzten nach fast 11/2 Tagen. Ich glaube die Temperatur war zu niedrig. Ich habe also mal hier nach gelesen und mir Eure Ratschläge hier im Forum vorgenommen. Zu erst die Temperatur höher auf 12°C, noch mal 6g Trockenhefe eingerührt und das ganze dann im Bottisch noch mal alles schön aufgeschlagen, so das Sauerstoff rein kommt. Was soll ich sagen es hat geholfen. Die Gärung ging dann voll ab und es hat schön geblubbert im Gärröhrchen. Heute habe ich mal durch ein Schlitz rein geschaut und rein gerochen (riecht lecker). Das Blubbern ist fast weg und es steht ein schöner weißer Schaum, ca. 3-4cm hoch und mit leichten braunen Inseln. Also Daumen hoch und das lesen hier hat sich schon gelohnt.
![]()
1.) War das Trockenhefe?
2 ) War diese rehydriert?
3.) Welche Temperatur hatten Hefe und Würze beim Anstellen?
4.) Welche Hefe?
Grüßle Dieter
Brau, schau wem.
Re: Was gärt gerade bei euch?
Hallo,schwarzwaldbrauer hat geschrieben: Sonntag 29. August 2021, 16:13Erst mal gut, aber du musst der Sache auf den Grund gehen.awol68 hat geschrieben: Sonntag 29. August 2021, 13:11Hallo, ich habe mein 1. untergäriges Bier angesetzt. Die Gärung wollte nicht einsetzten nach fast 11/2 Tagen. Ich glaube die Temperatur war zu niedrig. Ich habe also mal hier nach gelesen und mir Eure Ratschläge hier im Forum vorgenommen. Zu erst die Temperatur höher auf 12°C, noch mal 6g Trockenhefe eingerührt und das ganze dann im Bottisch noch mal alles schön aufgeschlagen, so das Sauerstoff rein kommt. Was soll ich sagen es hat geholfen. Die Gärung ging dann voll ab und es hat schön geblubbert im Gärröhrchen. Heute habe ich mal durch ein Schlitz rein geschaut und rein gerochen (riecht lecker). Das Blubbern ist fast weg und es steht ein schöner weißer Schaum, ca. 3-4cm hoch und mit leichten braunen Inseln. Also Daumen hoch und das lesen hier hat sich schon gelohnt.
![]()
1.) War das Trockenhefe?
2 ) War diese rehydriert?
3.) Welche Temperatur hatten Hefe und Würze beim Anstellen?
4.) Welche Hefe?
Grüßle Dieter
ich denke ich habe meinen Fehler gefunden. Der Kühlschrank war viel zu kalt eingestellt
Die Hefe und Würze habe ich genau nach Anweisung Angestellt. Es ist eine Trockenhefe (Anstelltemp. 30-35°C, nach Herstellerangaben und in Würze von 27°C eingegeben) und da ich ein Blutiger Anfänger bin habe ich mich genau an die Anweisung gehalten, ich trau mir noch nicht mehr zu
Jetzt schaut alles sehr gut aus und die Temperarur liegt genau in der für die Hefe empfohlenen Bereich.
Re: Was gärt gerade bei euch?
Hi,
noch eine Frage zum Kühschrank: regelst Du die Temperatur über den eingebauten Thermostat oder über eine Steuerung? Dem eingebauten Thermostat würde ich persönlich nicht trauen bzw. würde ich zumindest ein Kontrollthermometer reinlegen (das aber dann eine kleine Abweichung zum Jungbiertemperatur zeigt).
Gruß,
Andreas
noch eine Frage zum Kühschrank: regelst Du die Temperatur über den eingebauten Thermostat oder über eine Steuerung? Dem eingebauten Thermostat würde ich persönlich nicht trauen bzw. würde ich zumindest ein Kontrollthermometer reinlegen (das aber dann eine kleine Abweichung zum Jungbiertemperatur zeigt).
Gruß,
Andreas
Re: Was gärt gerade bei euch?
Grüße, ich habe jetzt 2 Kühlschranktermometer im Kühlschrank verteilt und lese noch dazu mit einem Lasertermometer die Temperatur ab. Klingt etwas übertrieben aber aber warum die im Haushalt vorhandenen Termometer nicht nutzenak59 hat geschrieben: Montag 30. August 2021, 14:10 Hi,
noch eine Frage zum Kühschrank: regelst Du die Temperatur über den eingebauten Thermostat oder über eine Steuerung? Dem eingebauten Thermostat würde ich persönlich nicht trauen bzw. würde ich zumindest ein Kontrollthermometer reinlegen (das aber dann eine kleine Abweichung zum Jungbiertemperatur zeigt).
Gruß,
Andreas
-
Zoigl Jehovas
- Posting Senior

- Beiträge: 445
- Registriert: Samstag 22. Februar 2020, 13:59
- Wohnort: Bad Berneck
Re: Was gärt gerade bei euch?
Du schreibst, das ist Dein erster untergäriger Sud und Du hast bei 27° angestellt. Kann sein, dass das Deine Hefe nicht überlebt hat. Kann es sein, dass Du die Anstelltemperatur verwechselst mit der Temperatur, bei der die Trockenhefe rehydriert werden soll..?awol68 hat geschrieben: Montag 30. August 2021, 12:37
Hallo,
ich denke ich habe meinen Fehler gefunden. Der Kühlschrank war viel zu kalt eingestellt(der ist neu).
Die Hefe und Würze habe ich genau nach Anweisung Angestellt. Es ist eine Trockenhefe (Anstelltemp. 30-35°C, nach Herstellerangaben und in Würze von 27°C eingegeben) und da ich ein Blutiger Anfänger bin habe ich mich genau an die Anweisung gehalten, ich trau mir noch nicht mehr zu. Ich habe mir auch alles genau mit aufgeschrieben, jeden Arbeitsschritt und alle Temperaturen
Jetzt schaut alles sehr gut aus und die Temperarur liegt genau in der für die Hefe empfohlenen Bereich.
Grüße
Martin
Mein Lieblingstier ist der Zapfhahn.
- afri
- Posting Freak

- Beiträge: 6147
- Registriert: Donnerstag 17. Januar 2013, 21:19
- Wohnort: 31840 Hessisch Oldendorf
Re: Was gärt gerade bei euch?
Nein, das kann nicht sein. Keine Hefe stirbt bei Themperaturen von 27-35°C. Sie mag nicht optimale Aromen erzeugen, aber sterben wird sie nicht. Der Kollege hat die Herstellerempfehlungen überboten (nämlich bei weniger als 30° angestellt), wenn es beim eigentlichen Anstellen keinen Themperaturschock gegeben hat, hat er sie auch nicht getötet. Das wiederum geht aus dem Post nicht hervor, welche Themperaturen beim Rehydrieren und beim Anstellen herrschten. Acht Grad sollten die Hefe jedoch auch noch nicht allzusehr schocken, oder?Zoigl Jehovas hat geschrieben: Montag 30. August 2021, 16:44Kann sein, dass das Deine Hefe nicht überlebt hat. Kann es sein, dass Du die Anstelltemperatur verwechselst mit der Temperatur, bei der die Trockenhefe rehydriert werden soll..?
Achim
Bier ist ein Stück Lebenskraft!
-
Zoigl Jehovas
- Posting Senior

- Beiträge: 445
- Registriert: Samstag 22. Februar 2020, 13:59
- Wohnort: Bad Berneck
Re: Was gärt gerade bei euch?
Da habe ich hier im Forum aber schon andere Aussagen gelesen, lasse mich aber auch gerne eines Besseren belehren. Ausprobiert habe ich es noch nicht bei so hohen Temperaturen.afri hat geschrieben: Montag 30. August 2021, 22:29
Nein, das kann nicht sein. Keine Hefe stirbt bei Themperaturen von 27-35°C. Sie mag nicht optimale Aromen erzeugen, aber sterben wird sie nicht. Der Kollege hat die Herstellerempfehlungen überboten (nämlich bei weniger als 30° angestellt), wenn es beim eigentlichen Anstellen keinen Themperaturschock gegeben hat, hat er sie auch nicht getötet. Das wiederum geht aus dem Post nicht hervor, welche Themperaturen beim Rehydrieren und beim Anstellen herrschten. Acht Grad sollten die Hefe jedoch auch noch nicht allzusehr schocken, oder?
Achim
Mir kommt die Aussage nur komisch vor, dass er sein erstes untergäriges Bier braut und die Hefe nach Herstellerangabe zwischen 30° und 35° angestellt werden soll. Das passt nicht zusammen.
Grüße
Martin
Mein Lieblingstier ist der Zapfhahn.
Re: Was gärt gerade bei euch?
Juchhuu
Bei meinem ersten Sauerbier-Versuch (einer Roggenweisse mit Mischgärung) zeigt sich nach 6 Wochen Nachgärung folgendes:
Bei meinem ersten Sauerbier-Versuch (einer Roggenweisse mit Mischgärung) zeigt sich nach 6 Wochen Nachgärung folgendes:
-
Safari-Guide
- Posting Senior

- Beiträge: 473
- Registriert: Montag 21. September 2020, 12:09
Re: Was gärt gerade bei euch?
Bei mir ein NEIPA mit der Voss Kveik. Mittwoch gebraut, gestern Abend schon bei 70% EVG angekommen. Habe ich dann hopfengestopft und werde mal abwarten, ob das noch ein bisschen höher geht...
PS: Runterkühlen nach dem Brauen mit dem Grainfather Counterflow Chiller war sehr entspannt - normalerweise muss ich ja den Pumpendurchfluss regeln , um richtig runterzukommen mit der Würze-Temperatur. Hier musste ich den Wasserdurchfluss runterregeln, um zumindest auf ca. 27°C zu kommen...
PS: Runterkühlen nach dem Brauen mit dem Grainfather Counterflow Chiller war sehr entspannt - normalerweise muss ich ja den Pumpendurchfluss regeln , um richtig runterzukommen mit der Würze-Temperatur. Hier musste ich den Wasserdurchfluss runterregeln, um zumindest auf ca. 27°C zu kommen...
