Temperaturführung ohne Kühlschrank

Antworten
Benutzeravatar
M0ps
Posting Senior
Posting Senior
Beiträge: 434
Registriert: Montag 9. Januar 2017, 20:55

Temperaturführung ohne Kühlschrank

#1

Beitrag von M0ps »

Hallo Leute,

da sich das Wetter bei meinen letzten beiden Suden nicht an die Vorhersage halten wollte, hatte ich beide Male Probleme mit zu hohen Gärtemperaturen. :thumbdown Das Gärgefäß einfach in einen Kühlschrank zu stellen wäre sicherlich die angenehmste und einfachste Lösung, ist aber leider wegen akuten Platzmangels in der Küche/Wohnung nicht möglich und im Keller gibts keine Steckdosen.
Erste Idee wäre natürlich das BrewJacket. Was ich allerdings bisher so gelesen habe, fand ich zugegeben nicht so überzeugend: Die Kühlleistung hält sich in Grenzen und der Wirkungsgrad von Peltier-Elementen ist auch ziemlich mies. Ich werde noch etwas das Feedback von den Leuten der Sammelbestellung abwarten, aber nebenbei über Alternativen nachdenken kann man ja schonmal :Bigsmile

Meine Idee (bzw wurde ja auch schon mehrfach gemacht) ist, einen Kühlkreislauf aus Durchflusskühler, Pumpe, Kühlbox als Ausgleichsbehälter und Kühlspirale aufzubauen. Dazu dann wie beim BrewJacket eine Isolation um das Gärgefäß -> da fehlt mir zugegeben etwas die Inspiration zu Verwirklichung...
Die Steuerung könnte man dann über einen Inkbird machen - wie gut das funktioniert müsste ich noch recherchieren.

Ich habe mich diesbezüglich schon etwas umgesehen und die Möglichkeit einen gebrauchten Hailea HC 250 A Chiller für ~100€ zu erwerben. Meint ihr das ist eine gute Idee, oder gibts in dem Preisbereich eine schlauere Lösung :Waa

Für Tipps und Hinweise bin immer dankbar :Greets

Grüße Simon
Malzmagen
Posting Klettermax
Posting Klettermax
Beiträge: 144
Registriert: Mittwoch 13. Juli 2016, 21:23

Re: Temperaturführung ohne Kühlschrank

#2

Beitrag von Malzmagen »

Hallo Simon,

so etwas gibt es als, sehr gut funktionierende, Fertiglösung von Ss-Brewtech. Zugegeben nicht ganz günstig aber meines Erachtens reaktionsfreudiger als die Kühlschranklösung.
Mit Inkbird und Pumpe sollte das ebenfalls funktionieren.

Der Nachteil ist das bereitstellen von ausreichend Kühlflüssigkeit. Ein Aquarienkühler funktioniert kostet aber ebenfalls ne gute Stange Geld. Alternativ ein Eimer mit Eiswasser...da wirst du je nach Außentemperatur und gewünschter Temperatur ständig Eis nachlegen müssen.
Was wahnsinnig gut funktioniert ist die Bereitstellung von warmen Wasser wenn man die Pumpe in einem Einkocher versenkt.

Gruß
MM
Benutzeravatar
DerDerDasBierBraut
Posting Freak
Posting Freak
Beiträge: 7889
Registriert: Donnerstag 2. Juni 2016, 20:51
Wohnort: Neustadt-Glewe

Re: Temperaturführung ohne Kühlschrank

#3

Beitrag von DerDerDasBierBraut »

Meine Empfehlung ist, einen Bierbegleitkühler anstatt des Hailea Chillers zu verwenden. Ich habe beides durch. Der Begleitkühler enthält eine Pumpe und ein Ausgleichsgefäß und funktioniert sofort. Die Preisdifferenz zwischen Hailea und einem gebrauchten Begleitkühler werden von Fittingen, Pumpe, Schläuchen Adaptern, gescheiterten Versuchen etc. weitgehend ausgefressen.
"Da braut sich was zusammen ... "
"Oh, Bier ;-) !"
"Nein! Was Böses!"
"Alkoholfreies Bier??? ..."
-----------
Viele Grüße
Jens
Benutzeravatar
M0ps
Posting Senior
Posting Senior
Beiträge: 434
Registriert: Montag 9. Januar 2017, 20:55

Re: Temperaturführung ohne Kühlschrank

#4

Beitrag von M0ps »

@Malzmagen: Was genau meinst du denn? Die haben zwar auch nen Chiller, aber der liegt mit 1100$ auf jeden Fall weit außerhalb des Budgets.

@DerDerDasBierBraut: Ah sowas hatte ich garnicht auf dem Schirm - so bleibt das Ganze natürlich auch etwas kompakter, was für mich auch ein großer Vorteil ist. Du meinst vermutlich sowas: https://www.ebay-kleinanzeigen.de/s-anz ... 1-248-1520 oder?
Benutzeravatar
Sura
Posting Freak
Posting Freak
Beiträge: 3624
Registriert: Montag 2. November 2015, 22:37

Re: Temperaturführung ohne Kühlschrank

#5

Beitrag von Sura »

Die Frage ist tatsächlich, was du alles willst? Nur Gärtemperatur halten, oder willst du auch nen Coldcrash und gegebenenfalls heizen .... ?
"Es ist schon alles gesagt, nur noch nicht von jedem."
(Karl Valentin)
Benutzeravatar
M0ps
Posting Senior
Posting Senior
Beiträge: 434
Registriert: Montag 9. Januar 2017, 20:55

Re: Temperaturführung ohne Kühlschrank

#6

Beitrag von M0ps »

Primär um die Gärtemperatur zu steuern (OG/UG). Coldcrash würde ich halt im Rahmen des Möglichen machen, aber dabei auf 0 °C zu kommen ist jetzt nicht das oberste Ziel.
Benutzeravatar
Sura
Posting Freak
Posting Freak
Beiträge: 3624
Registriert: Montag 2. November 2015, 22:37

Re: Temperaturführung ohne Kühlschrank

#7

Beitrag von Sura »

Dann wäre die Brewjacket ok. Wahrscheinlich komme ich heute abend, spätestens morgen abend dazu, ein paar Verbrauchs- und Testwerte zu posten.
"Es ist schon alles gesagt, nur noch nicht von jedem."
(Karl Valentin)
Benutzeravatar
DerDerDasBierBraut
Posting Freak
Posting Freak
Beiträge: 7889
Registriert: Donnerstag 2. Juni 2016, 20:51
Wohnort: Neustadt-Glewe

Re: Temperaturführung ohne Kühlschrank

#8

Beitrag von DerDerDasBierBraut »

Ja, so einen Begleitkühler meine ich. Im Moment bin ich unterwegs und kann mir die Leistungsdaten von dem Teil nicht anschauen, aber im großen und ganzen scheint er zu passen.
"Da braut sich was zusammen ... "
"Oh, Bier ;-) !"
"Nein! Was Böses!"
"Alkoholfreies Bier??? ..."
-----------
Viele Grüße
Jens
Netcrack86
Posting Junior
Posting Junior
Beiträge: 35
Registriert: Sonntag 28. Mai 2017, 10:51

Re: Temperaturführung ohne Kühlschrank

#9

Beitrag von Netcrack86 »

Habe gerade meinen ersten Versuch laufen mit einem Thermoport als gärbehälter und einem Begleitkühler + inkbird. Funktioniert śrichtig gut!
viewtopic.php?f=22&t=14623&p=230234#p230234
Benutzeravatar
markrickenbacher
Posting Senior
Posting Senior
Beiträge: 475
Registriert: Samstag 6. Juni 2015, 21:37
Wohnort: Sissach

Re: Temperaturführung ohne Kühlschrank

#10

Beitrag von markrickenbacher »

Hi Simon

Ich kühle meinen Speidel Gärtank erfolgreich mit einem Hailea Titan 300 (265W) Kühler. Das ganze habe ich hier diskutiert:
viewtopic.php?f=21&t=12777&view=unread#unread

Du brauchst:
Temperaturcontroller
Pumpe
Hailea Kühler
Thermosflasche oder kleiner isolierter Behälter (Expansionsgefäss)

Z.B. folgendes Equipment
Temperaurkontrolle (Heizen / Kühlen)
https://de.aliexpress.com/item/High-Qua ... 34c0cf7e0d
Pumpe
https://de.aliexpress.com/item/POWERFOL ... 0.0.lTYjBx

Ich bin mir bis heute nicht sicher ob ich tatsächlich ein Expansionsgefäss im Kreislauf gebraucht hätte. Wenn ich den Pegelstand im Expansionsgefäss beobachte so ist dieser immer identisch ob kalt oder heiss. Bei flexiblen Schläuchen im Kreislauf werden diese vermutlich genug Expansion beieten können, sicher bin ich aber nicht. Wie Du im Bild im Thread erkennen kannst habe ich eine kleine Thermosflasche als Expansionsgefäss eingesetzt.


Gruss, Mark



Um kosten zu sparen empfehle ich nebst dem Hailea folgendes Equipment:
Benutzeravatar
Bitter
Posting Freak
Posting Freak
Beiträge: 1222
Registriert: Samstag 19. September 2015, 15:32
Wohnort: Bochum

Re: Temperaturführung ohne Kühlschrank

#11

Beitrag von Bitter »

Hallo Simon,

wenn Du Gäreimer bis ca. 30-40L verwendest, bietet sich auch folgende preiswerte Möglichkeit an, die Cool-Brewing-Tasche. Ich habe damit bei einer Raumtemperatur von 25°C mühelos eine Gärtemperatur OG von 15-18°C hinbekommen (4 tiefgefrorene 1,5L-Flaschen in der Tasche)
Bei einer Kellertemperatur von <= 18°C solltest Du damit auch UG vergären können.

Für mich die ideale Lösung.

Gruß Lothar
Arduino "All in One" Versionen stets aktuell auf meiner Homepage BierImPott.de
Beschreibung der AiO-ESP32-Bluetooth mit IDS2-Unterstützung
Benutzeravatar
M0ps
Posting Senior
Posting Senior
Beiträge: 434
Registriert: Montag 9. Januar 2017, 20:55

Re: Temperaturführung ohne Kühlschrank

#12

Beitrag von M0ps »

@Sura: Ich bin auf jeden Fall gespannt. Wie gesagt las sich das bisherige Fazit eher so mittel. Grade wenns mal wärmer wird bin ich unschlüssig ob das Teil genügend Reserven hat. Preislich ist das ja auch etwas die selbe Liga.

@Jens: Kein Stress - es eilt ja nicht ;)

@Netcrack: Sehr nice - so ähnlich hatte ich mir das vorgestellt. Der Thermoport ist durch seine Isolierung da schon praktisch. Darf ich fragen was du für deinen Kühler etwa berappen musstest?

@Mark: Sieht wirklich professionell aus - ist aber auch eine andere Größenordnung ^^ Dein Ausgleichsgefäß sieht man allerdings auf dem Foto nicht. Ich würde schon alleine aus praktischen Gründen eines benutzen wollen - da kann man direkt die Spirale reinleeren und wenn nötig mal nachfüllen. Von der Leistung her würde dann ja auch ein kleinerer Kühler definitiv reichen und evtl auch eine etwas kleinere Pumpe.

@Bitter: Danke für den Hinweis. Das ist eine wirklich simple Lösung, ich würde allerdings ungern dauernd nachschauen/messen wollen wie aktuell der Stand ist. Und 25L Bier im Fass aus dem 4. Stock in den Keller zu kriegen ist auch kein Geschenk :puzz
Netcrack86
Posting Junior
Posting Junior
Beiträge: 35
Registriert: Sonntag 28. Mai 2017, 10:51

Re: Temperaturführung ohne Kühlschrank

#13

Beitrag von Netcrack86 »

Klar darfst du. Habe den gebraucht bei Kleinanzeigen für 100 gekauft. Und der Aufbau funktioniert besser als gedacht.
kochmann
Posting Senior
Posting Senior
Beiträge: 362
Registriert: Mittwoch 8. Februar 2017, 02:26

Re: Temperaturführung ohne Kühlschrank

#14

Beitrag von kochmann »

Ich benutze schon fast ein Jahr ein Begleitkühler mit einer Spirale im Gärbehälter.
Das Funktioniert supper.
Mit isolierung komme ich auf 1 grad.
Mein Lieblingstier ist der Zapfhahn...!
Benutzeravatar
M0ps
Posting Senior
Posting Senior
Beiträge: 434
Registriert: Montag 9. Januar 2017, 20:55

Re: Temperaturführung ohne Kühlschrank

#15

Beitrag von M0ps »

Netcrack86 hat geschrieben: Mittwoch 6. September 2017, 17:30 Klar darfst du. Habe den gebraucht bei Kleinanzeigen für 100 gekauft. Und der Aufbau funktioniert besser als gedacht.
Sehr nice, dann behalte ich die Kleinanzeigen etwas in Auge. Blöderweise versenden viele aufgrund der Größe nicht, aber mit etwas Geduld finde ich bestimmt etwas passendes
kochmann hat geschrieben: Mittwoch 6. September 2017, 17:54 Ich benutze schon fast ein Jahr ein Begleitkühler mit einer Spirale im Gärbehälter.
Das Funktioniert supper.
Mit isolierung komme ich auf 1 grad.
Wie hast du denn die Isolierung realisiert?
Benutzeravatar
DerDerDasBierBraut
Posting Freak
Posting Freak
Beiträge: 7889
Registriert: Donnerstag 2. Juni 2016, 20:51
Wohnort: Neustadt-Glewe

Re: Temperaturführung ohne Kühlschrank

#16

Beitrag von DerDerDasBierBraut »

Das Typenschild kann man bei dem oben verlinkten Begleitkühler leider nicht erkennen. Für 25 Liter braucht das Teil aber nicht viel Leistung und passt definitiv. Ganz leise sind diese Chiller aber nicht, also weder der Hailea Titan 300 noch der Begleitkühler. Das solltest Du besser vorher wissen. Die Lüfter machen ordentlich Krach im Aufstellungsraum. Mit vernünftiger Wärmeisolation laufen die Geräte nach dem initialen Herunterkühlen aber nur selten und für kurze Zeit an.

Thema Isolation:
Bei mir habe ich aus 10mm Neopren eine passende Jacke und eine "Mütze" für den Deckel zugeschnitten und die Teile in der Schneiderei umsäumen lassen, damit sie nicht ausfransen oder einreißen. Das Material und der Schneider waren verdammt teuer (fertige Isolation für 2 Eimer knapp 300 EUR). Leider hatte ich Aufgrund der Höhe meiner 65 Liter Gärhobbocks keine gute Alternative.
Für Deine 25 Liter Bottiche würde ich mir die oben erwähnte Cool Brewing Bag zulegen. Die kostet gut 60 EUR, isoliert wie der Teufel persönlich, kann auch für "umgekehrt" benutzt werden (draußen kalt > warmes Wasser reinstellen) und ist qualitativ super verarbeitet. Meine alten 60 Liter Kunststoffhobbocks haben damals auch noch reingepasst. Sie kann bequem neben dem Kühler stehen.
"Da braut sich was zusammen ... "
"Oh, Bier ;-) !"
"Nein! Was Böses!"
"Alkoholfreies Bier??? ..."
-----------
Viele Grüße
Jens
kochmann
Posting Senior
Posting Senior
Beiträge: 362
Registriert: Mittwoch 8. Februar 2017, 02:26

Re: Temperaturführung ohne Kühlschrank

#17

Beitrag von kochmann »

Ich habe eine einfache isomatte um den Bottig 60 l gewickelt die passt 2.5 mal rum dann mit spanngurten und mit Packetband festgemacht..
Auch im Hoch Sommer dieses Jahr bei mir in der Küche ohne Probleme gekühlt.
Das Entscheidende dadran ist die Länge der Spirale wo das wasser durch geht .
Meine ist 18 meter lang gebogen .
Mein Lieblingstier ist der Zapfhahn...!
Benutzeravatar
DerDerDasBierBraut
Posting Freak
Posting Freak
Beiträge: 7889
Registriert: Donnerstag 2. Juni 2016, 20:51
Wohnort: Neustadt-Glewe

Re: Temperaturführung ohne Kühlschrank

#18

Beitrag von DerDerDasBierBraut »

Bekommst Du bei 18 Metern noch Bier in den Gäreimer? :Grübel :Bigsmile
Eine längere Spirale schadet sicher nie, und wenn sie dann noch von den Kräusen bis zum Boden reicht, verhindert sie auch noch die Bildung von Wärmeschichten in Gäreimer. Für das reine Kühlen meines alten 60 Liter Hobbocks hat damals aber auch die kleinste SS-Brewtech Spirale ausgereicht (3/8" Rohr und geschätzt 4-5 Meter). Jetzt habe ich 10m 1/2" in den 65 Liter Edelstahlbottichen.
"Da braut sich was zusammen ... "
"Oh, Bier ;-) !"
"Nein! Was Böses!"
"Alkoholfreies Bier??? ..."
-----------
Viele Grüße
Jens
Benutzeravatar
M0ps
Posting Senior
Posting Senior
Beiträge: 434
Registriert: Montag 9. Januar 2017, 20:55

Re: Temperaturführung ohne Kühlschrank

#19

Beitrag von M0ps »

DerDerDasBierBraut hat geschrieben: Mittwoch 6. September 2017, 20:17 Das Typenschild kann man bei dem oben verlinkten Begleitkühler leider nicht erkennen. Für 25 Liter braucht das Teil aber nicht viel Leistung und passt definitiv. Ganz leise sind diese Chiller aber nicht, also weder der Hailea Titan 300 noch der Begleitkühler. Das solltest Du besser vorher wissen. Die Lüfter machen ordentlich Krach im Aufstellungsraum. Mit vernünftiger Wärmeisolation laufen die Geräte nach dem initialen Herunterkühlen aber nur selten und für kurze Zeit an.
Ich hoffe mal, dass es erträglich ist wenn das Ding in der Küche steht. Solange es im Nebenraum (Schalfzimmer) nicht noch laut zu vernehmen ist, geht es hoffentlich.
DerDerDasBierBraut hat geschrieben: Mittwoch 6. September 2017, 20:17 Thema Isolation:
Bei mir habe ich aus 10mm Neopren eine passende Jacke und eine "Mütze" für den Deckel zugeschnitten und die Teile in der Schneiderei umsäumen lassen, damit sie nicht ausfransen oder einreißen. Das Material und der Schneider waren verdammt teuer (fertige Isolation für 2 Eimer knapp 300 EUR). Leider hatte ich Aufgrund der Höhe meiner 65 Liter Gärhobbocks keine gute Alternative.
Für Deine 25 Liter Bottiche würde ich mir die oben erwähnte Cool Brewing Bag zulegen. Die kostet gut 60 EUR, isoliert wie der Teufel persönlich, kann auch für "umgekehrt" benutzt werden (draußen kalt > warmes Wasser reinstellen) und ist qualitativ super verarbeitet. Meine alten 60 Liter Kunststoffhobbocks haben damals auch noch reingepasst. Sie kann bequem neben dem Kühler stehen.
Hossa - das ist eine Menge Geld! Der Bewing Bag ist da vermutlich wirklich die universalste und einfachste Variante. Dann hat man auch weniger Probleme mit Kondenswasser, weil ja praktisch nichts rausschaut. Spirale habe ich diese Die sollte es erstmal tun denke ich.

Glaube die Variante von Begleitkühler+ Brewing Bag ist wirklich ideal. Werde jetzt mal die Augen offen halten wann es einen zu einem vertretbaren Preis hier in der Gegegend oder mit Versand gibt. :Drink
Matt
Posting Senior
Posting Senior
Beiträge: 336
Registriert: Sonntag 28. September 2014, 18:49
Wohnort: München

Re: Temperaturführung ohne Kühlschrank

#20

Beitrag von Matt »

Hallo zusammen,

ich kram das hier wieder hoch weil ich Eure Meinung bräuchte - ich habe jetzt einen Aquariumkühler (Hailea 130A) im Betrieb an meinem Ss Brewtech Fermenter (Chronical 7 Gallonen/26 Liter). Hat wirklich super funktioniert - allerdings war mein Ausgleichsbehälter eher provisorisch (Kühlbox - wegen Schläuchen halb offen und mit Handtüchern "abgedichtet" etc.). Was spricht eigentlich gegen einen kleinen Schengler Thermoport mit z.B. 12 Liter? Wäre aus Edelstahl und würde ganz gut zum restlichen Setup passen - lediglich Schlauchanschlüsse/-durchlässe müsste man schaffen aber ansonsten wäre das doch eine ganz gute (und ebenfalls isolierte) Alternative zur Kühlbox, oder?

Matt
IMG_1033.JPG
"Ohne Frage ist Bier die größte Erfindung der Menschheit. Gut, ich gebe zu, das Rad war auch keine schlechte Idee, aber zu einer Pizza passt es nicht halb so gut wie ein Bier." (Dave Barry)
Benutzeravatar
markrickenbacher
Posting Senior
Posting Senior
Beiträge: 475
Registriert: Samstag 6. Juni 2015, 21:37
Wohnort: Sissach

Re: Temperaturführung ohne Kühlschrank

#21

Beitrag von markrickenbacher »

Hi Matt

Ich verwende wie Du einen Hailea Kühler (HC250). Als Ausgleichsbehälter habe ich eine doppelwandige Thermosflasche gewählt. Das funktioniert einwandfrei, ist günstig und auch sehr kompakt. Schau dir den Post #40 an.

viewtopic.php?p=204453#p204453

Gruss, Mark
Benutzeravatar
M0ps
Posting Senior
Posting Senior
Beiträge: 434
Registriert: Montag 9. Januar 2017, 20:55

Re: Temperaturführung ohne Kühlschrank

#22

Beitrag von M0ps »

Nachdem das Projekt längere Zeit pausiert war und ich mich erstmal mit Hefebanking beschäftigt habe, geht es nun an dieser Front weiter.

Ich habe mir inzwischen einen alten Cornelius Begleitkühler gekauft, der mich kommende Woche erreichen sollte. Die Isolierung des Gärfasses wird wie geplant mit einem Cool Brewing Bag erfolgen - da stehe ich aktuell in Verhandlungen.

Bei der Steuerung bin ich mir noch nicht ganz schlüssig, ob ich mit einem Inkbird arbeite, oder mir doch mal einen Craftbeer Pi ansehe...

Achja meine Freundin hasst euch übrigens, weil ich die ganze Wohnung mit Braukrams vollstelle :D
Benutzeravatar
M0ps
Posting Senior
Posting Senior
Beiträge: 434
Registriert: Montag 9. Januar 2017, 20:55

Re: Temperaturführung ohne Kühlschrank

#23

Beitrag von M0ps »

So der Begleitkühler ist da. Kann ich den eigentlich einfach so an einen Inkbird hängen (mit den passenden Schaltzeiten) oder mögen die das nicht?
Die Temperatur des Kühlers selbst kann ich nicht ändern und mir scheint als hätte das Thermostat beim Transport was abbekommen - selbst bei 0,3 Grad Wassertemperatur hat er nicht abschaltet...
Benutzeravatar
M0ps
Posting Senior
Posting Senior
Beiträge: 434
Registriert: Montag 9. Januar 2017, 20:55

Re: Temperaturführung ohne Kühlschrank

#24

Beitrag von M0ps »

So und wieder etwas weiter - ich werde erstmal den Inkbird nehmen das soll wohl einigermaßen gut funktionieren.

Bei einer Frage könnte ich allerdings noch kreative Ideen brauchen:
Die Montage der Kühlschlange im Gärfass. Ich hatte eigentlich geplant mir so ein 30L Mostfass vom Baumarkt zu holen. In den Deckel wollte ich dann Löcher Bohren und auf die Anschlussrohre der Kühlspirale (Außendurchmesser ist 11mm) dann je einen Stopfen mit Bohrung stecken und diese dann in die enstprechenden Löcher im Deckel.
Es gibt leider nur Stopfen mit 9mm Bohrung - meint ihr die kriege ich noch auf das Anschlussrohr? Was ist eurer Meinung nach die Schlauste Idee den Temperaturfühler vom Inkbird ins Fass zu bekommen?
Habt ihr noch ganz andere Ideen?
Benutzeravatar
DerDerDasBierBraut
Posting Freak
Posting Freak
Beiträge: 7889
Registriert: Donnerstag 2. Juni 2016, 20:51
Wohnort: Neustadt-Glewe

Re: Temperaturführung ohne Kühlschrank

#25

Beitrag von DerDerDasBierBraut »

Beim Zapfanlagendoktor gibt es fertige Mostfässer mit CNS Kühlspirale. Sieht auf den Bildern etwas klapprig aus, aber bis man selbst etwas stabileres und funktionierendes erfunden hat, hat man sicher mehr Geld ausgegeben. Ich spreche da aus leidiger Erfahrung :-).

Den Inkbird Fühler bekommst du am besten mit einer Tauchhülse ins Fass. Die gibt es in der Bucht für wenig Geld und in unterschiedichen Längen.
"Da braut sich was zusammen ... "
"Oh, Bier ;-) !"
"Nein! Was Böses!"
"Alkoholfreies Bier??? ..."
-----------
Viele Grüße
Jens
Benutzeravatar
M0ps
Posting Senior
Posting Senior
Beiträge: 434
Registriert: Montag 9. Januar 2017, 20:55

Re: Temperaturführung ohne Kühlschrank

#26

Beitrag von M0ps »

Danke für den Tipp. Das hatte ich auch schon gesehen, aber da stört mich neben dem Preis, dass es das nur in 60L gibt.
Ich muss mir das nochmal durch den Kopf gehen lassen, aber ich glaube ich besorge mir zumindest mal die Stopfen und gucke ob das passt. Wenn das schon nicht geht, wird die Idee direkt verworfen ^^

Ahh stimmt auf die Tauchhülse hätte ich auch selbst kommen können :Ahh
kochmann
Posting Senior
Posting Senior
Beiträge: 362
Registriert: Mittwoch 8. Februar 2017, 02:26

Re: Temperaturführung ohne Kühlschrank

#27

Beitrag von kochmann »

DerDerDasBierBraut hat geschrieben: Mittwoch 18. April 2018, 17:21 Beim Zapfanlagendoktor gibt es fertige Mostfässer mit CNS Kühlspirale. Sieht auf den Bildern etwas klapprig aus, aber bis man selbst etwas stabileres und funktionierendes erfunden hat, hat man sicher mehr Geld ausgegeben. Ich spreche da aus leidiger Erfahrung :-).

Den Inkbird Fühler bekommst du am besten mit einer Tauchhülse ins Fass. Die gibt es in der Bucht für wenig Geld und in unterschiedichen Längen.
Ich Benutze diese Fass seit ein Jahr
Da ist schon einiges an Bier durchgegangen . Es Klappt mit der richtigen Kühlmaschine supper .
Mein Lieblingstier ist der Zapfhahn...!
Netcrack86
Posting Junior
Posting Junior
Beiträge: 35
Registriert: Sonntag 28. Mai 2017, 10:51

Re: Temperaturführung ohne Kühlschrank

#28

Beitrag von Netcrack86 »

Es gubt das inkbird auch gleich mit 30 cm langen Fühler, da brauchst nichts weiter:
Inkbird ITC-308S Digitale Temperaturregler Thermostat Dual Steckerthermostat mit NTC-Temperatursensor https://www.amazon.de/dp/B01AXQKA32/ref ... 3Ab4E7V0C6
Benutzeravatar
M0ps
Posting Senior
Posting Senior
Beiträge: 434
Registriert: Montag 9. Januar 2017, 20:55

Re: Temperaturführung ohne Kühlschrank

#29

Beitrag von M0ps »

So liebe Leute es ist vollbracht. Nochmal vielen Dank an alle, die sich mit Tipps, Ratschlägen und Hinweisen beteiligt haben :Drink

Hier erstmal der Cornelius Begleitkühler, den ich über Kleinanzeigen gekauft habe. Der Versand war mit 20€ inkl Abholung sogar überraschend günstig (falls einer von euch mal ähnliches vor hat)
Bild

Wie geplant habe ich dann das bekannte 30L Mostfass von Hornbach gekauft. Die Kühlschlange wird von 2 Stopfen im Deckel gehalten - geht überraschend gut :thumbup Nur, dass ich immer Schlauch und Stopfen lösen muss nervt etwas, aber was tut man nicht alles um die Kosten gering zu halten:
Bild

Bei der Steuerung wurde es dann doch kein Inkbird, sondern ich habe letztlich die Steuerung, die ein Braukumpel für seinen Kühlschrank aus einem Arduino gebaut hat kopiert und von ihm zum Glück auch den Code bekommen.
Der Arduino wird über ein einfaches Handynetzteil mit 5V versorgt und schaltet ein SSR, dass ich noch von meinem Kaffeemaschine PID Projekt rumfliegen hatte. Verbaut wurde das ganze in einen kleinen Schaltkasten für den Außenbereich.
Inkl Kasten und so hat mich das keine 10€ gekostet:
Bild

Bild

Zusammengebaut sieht das ganze dann so aus:
Bild
Sieht etwas nach Kabelsalat aus, aber ich habe die Kabel einfach nur recht lang gewählt um möglichst flexibel zu sein. Dick ist übrigens 230V, grau das Sensorkabel und schwarz ein Micro-USB Kabel.
Bild
Muss mir noch ausdenken wie ich den Sensor dauerhaft ins Gärfass bringe. Eigentlich wollte ich ja den Inkbird mit 30cm Sensor nehmen und den einfach durch nen kleineren Stopfen stecken. Dieser Sensor ist zwar wasserdicht, aber es gibt ihn nicht mit so langer Tauchhülse - mal sehen. Notfalls eben das Gärröhrchen nicht drauf
Bild

Die Einstellung der Steuerung geht über ein einfaches Webinterface über Handy oder PC, da der Arduino im WLan hängt (hier grade die maximale Überschwingung nach unten)
Bild

Die ersten Tests sind sehr vielversprechend. Von 14,63°C Wassertemperatur auf 7,65°C (untere Hysterese) dauert es vom Einschalten bis zum Ausschalten des Kühlers 90 Minuten. 90 Minuten dauert auch die Erwärmung von 7,5 °C auf 8,5 °C - die Isotasche ist also wirklich hervorragend.
Welche Werte für die Hysterese passen muss man mal während der Gärung schauen, aber 0,35°C scheint vielversprechend. Mit einem doppelten Relais kann man übrigens auch problemlos Pumpe und Kompressor unabhängig voneinander steuern, aber das Abschalten des gesamten Kühlers klappt auch prima :thumbup

Ich hoffe euch gefällt meine Lösung und ich konnte den einen oder anderen etwas inspirieren. Vom nächsten Sud gibts ne Braudoku :Drink

PS: Tests für einen Coldcrash laufen grade.
Benutzeravatar
DerDerDasBierBraut
Posting Freak
Posting Freak
Beiträge: 7889
Registriert: Donnerstag 2. Juni 2016, 20:51
Wohnort: Neustadt-Glewe

Re: Temperaturführung ohne Kühlschrank

#30

Beitrag von DerDerDasBierBraut »

Sehr schön. Halte uns auf dem Laufenden.

Wo ist der Quellcode für die PID-Steuerung deines Kumpels? :Bigsmile
Der Cool Brewing Bag musst du mal ne Viagra geben. Die hängt ein bisschen schlaff in der Gegend rum. :P :Wink

Mein iHeatAndChill ist jetzt Public - allerdings erstmal "Hardcore" - ohne Doku und Bildchen.
https://bitbucket.org/JensW_2000/iheatandchill
"Da braut sich was zusammen ... "
"Oh, Bier ;-) !"
"Nein! Was Böses!"
"Alkoholfreies Bier??? ..."
-----------
Viele Grüße
Jens
Benutzeravatar
M0ps
Posting Senior
Posting Senior
Beiträge: 434
Registriert: Montag 9. Januar 2017, 20:55

Re: Temperaturführung ohne Kühlschrank

#31

Beitrag von M0ps »

Mit dem Coldcrash ist es leider etwas schwierig. Ich bin jetzt testweise auf 3°C runter gegangen. Das klappt soweit auch gut, aber man sieht schon, dass sich langsam Eis beim Begleitkühler bildet. Mit dauerhaft aktivierter Pumpe und kürzeren Kühlzyklen würde man vermutlich noch so Richtung 2 °C kommen. Danach müsste man aber ziemlich sicher Glykol zusetzen, damit das Reservoir nicht einfriert.

Das hier ist keine PID-Logik sondern ein einfacher 2-Punkt Regler. Das System ist so träge, da ist ein PID unnötig. Außerdem sind die Kompressoren ja nicht für kurze Schaltzeiten ausgelegt.
Auf längere Sicht haben wir (bzw mehr er) vor die iSpindel als Sensor zu nutzen, dann müsste man auch nichts mehr ins Gärfass hängen.

Ja das stimmt schon durch das Gewicht der Schläuche hängt er etwas. Aber da ist auch noch soviel Platz, dass vermutlich auch das 60L Mostfass reinpassen würde :)

Der iHeatAndChill ist auch ein super Projekt, aber da war ich dann doch zu ungeduldig :p
Benutzeravatar
DerDerDasBierBraut
Posting Freak
Posting Freak
Beiträge: 7889
Registriert: Donnerstag 2. Juni 2016, 20:51
Wohnort: Neustadt-Glewe

Re: Temperaturführung ohne Kühlschrank

#32

Beitrag von DerDerDasBierBraut »

Bei der iSpindel müsst ihr wegen der Wärmeschichten aufpassen. Das war mir bei meinen Tests aufgefallen.
Die Kühlspirale hängt unter der iSpindel im Jungbier und kaltes Bier sinkt nach unten. Um das Gärfass herum ist es relativ warm. Die iSpindel sieht oben durch den Deckel "warme Luft". Da passiert es ohne gärungsbedingte Konvektion schnell, dass es unten im Gärfass 3-4°C sind und die iSpindel noch 20°C misst. Sobald die Gärung einsetzt (Konvektion durch das CO2) relativiert sich das Ganze.
Es hilft etwas, den DS18B20 in der iSpindel ganz in die Spitze des Petlings zu setzen. Gegen die Wärmeschichten bei fehlender Konvektion hilft es aber nichts.
"Da braut sich was zusammen ... "
"Oh, Bier ;-) !"
"Nein! Was Böses!"
"Alkoholfreies Bier??? ..."
-----------
Viele Grüße
Jens
Benutzeravatar
M0ps
Posting Senior
Posting Senior
Beiträge: 434
Registriert: Montag 9. Januar 2017, 20:55

Re: Temperaturführung ohne Kühlschrank

#33

Beitrag von M0ps »

So der erste Sud ist in der Gärung:
IMG_20180429_135637665.jpg
Den Thermosensor habe ich kurz danach zwischen die Kühlrippen geklemmt, sodass er etwa in halber Höhe nach außen ragt. Wärmeschichtung scheint sich aber in Grenzen zu halten (kaum Temperaturänderung nach Umrühren)
Zur Durchführung des Kabels durch den Deckel muss ich mir noch etwas einfallen lassen... Leider gibt es den DS18B20 nicht mit langer Tauchhülse :thumbdown Ich hab noch nen kleineren Stopfen mit Bohrung da - da passt die Tauchhülse grade durch, aber das Kabel hat etwas Spiel, sodass ich da mit Heißkleber, Silikon oder ähnlichem ran müsste. Das Ganze muss zumindest so dicht werden, dass man im Sommer keine unerwünschten Besucher im Bier hat.

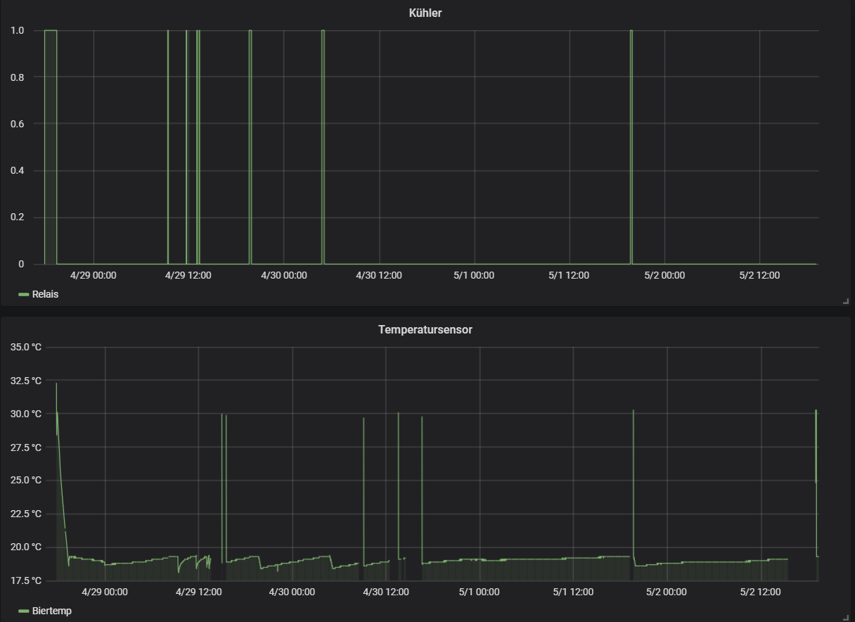
Mein Kumpel hat dem Arduino noch MQTT beibegracht. Über telegraf werden die Messwerte in eine influxdb Datenbank geschrieben und können dann mit Grafana visualisiert werden. Das ganz läuft auf meinem kleinen Microserver unter Synologys DSM.
Hier mal ein Bild vom Temperaturverlauf und den Schaltvorgängen:
Graf Grafana.png
Die Temperaturspitzen mitten im Diagramm kommen durchs Resetten des Arduino - der steigt leider zwischendurch ab und an mal aus :Grübel
Da haben weder mein Kumpel noch ich ne Idee woran das liegt, denn bei ihm läuft es absolut problemlos :Waa Evtl werde ich noch ne Diode zum Schutz vor induktiver Last zwischen setzen, aber bei einem SSR sollte das ja eigentlich überflüssig sein...
Benutzeravatar
DerDerDasBierBraut
Posting Freak
Posting Freak
Beiträge: 7889
Registriert: Donnerstag 2. Juni 2016, 20:51
Wohnort: Neustadt-Glewe

Re: Temperaturführung ohne Kühlschrank

#34

Beitrag von DerDerDasBierBraut »

Mein iHeatAndChill Prototyp ist gestern in sein zuhause eingezogen.
Sieht jetzt eher aus wie ein Ghettoblaster :thumbsup
Am 25.5. kommt er bei der ersten echten Gärung zum Einsatz.
IMG_1898.jpg
IMG_1898.jpg (56.65 KiB) 14441 mal betrachtet
IMG_1886.jpg
IMG_1886.jpg (68.34 KiB) 14441 mal betrachtet
IMG_1887.jpg
IMG_1887.jpg (87.78 KiB) 14441 mal betrachtet
IMG_1888.jpg
IMG_1888.jpg (64.45 KiB) 14441 mal betrachtet
IMG_1889.jpg
IMG_1889.jpg (42.84 KiB) 14441 mal betrachtet
IMG_1891.jpg
IMG_1891.jpg (69.84 KiB) 14441 mal betrachtet
IMG_1897.jpg
IMG_1897.jpg (73.74 KiB) 14441 mal betrachtet
Binaries
Quellcode
Schaltplan

Ubi Dashboard:
https://app.ubidots.com/ubi/public/getd ... J16VgrrVeg
Im Moment werden nur 2 Liter Wasser im Kreis gepumpt. Da wird die Steuerung überschwingen, wegen der zu geringen Wärmekapazität des Mediums ...
Zuletzt geändert von DerDerDasBierBraut am Montag 7. Mai 2018, 08:47, insgesamt 1-mal geändert.
"Da braut sich was zusammen ... "
"Oh, Bier ;-) !"
"Nein! Was Böses!"
"Alkoholfreies Bier??? ..."
-----------
Viele Grüße
Jens
nettermann90
Posting Senior
Posting Senior
Beiträge: 396
Registriert: Freitag 14. April 2017, 16:46
Wohnort: 35415 Pohlheim

Re: Temperaturführung ohne Kühlschrank

#35

Beitrag von nettermann90 »

M0ps hat geschrieben: Mittwoch 2. Mai 2018, 20:29 Zur Durchführung des Kabels durch den Deckel muss ich mir noch etwas einfallen lassen... Leider gibt es den DS18B20 nicht mit langer Tauchhülse
https://www.aliexpress.com/item/1x-DS18 ... 0.0.HmGwJ9

Habe mir den 150mm langen Bestellt für den Maischekessel. Bin gespannt :thumbsup

Gruß
Benutzeravatar
Malzknecht
Posting Freak
Posting Freak
Beiträge: 798
Registriert: Freitag 2. Juni 2017, 09:17
Wohnort: Ascheberg (Westf)

Re: Temperaturführung ohne Kühlschrank

#36

Beitrag von Malzknecht »

DerDerDasBierBraut hat geschrieben: Montag 7. Mai 2018, 08:09 Mein iHeatAndChill Prototyp ist gestern in sein zuhause eingezogen.
Sieht jetzt eher aus wie ein Ghettoblaster :thumbsup
Am 25.5. kommt er bei der ersten echten Gärung zum Einsatz.

IMG_1898.jpg
IMG_1886.jpg
IMG_1887.jpg
IMG_1888.jpg
IMG_1889.jpg
IMG_1891.jpg
IMG_1897.jpg

Binaries
Quellcode
Schaltplan

Ubi Dashboard:
https://app.ubidots.com/ubi/public/getd ... J16VgrrVeg
Im Moment werden nur 2 Liter Wasser im Kreis gepumpt. Da wird die Steuerung überschwingen, wegen der zu geringen Wärmekapazität des Mediums ...
Jens, das Teil ist genial. Danke für die Sourcen. Hast du mal ausgerechnet wie viel Watt der Blaster beim Kühlen zieht? :Wink
Viele Grüße,
Tobi

Braunauten Online Community
Malzknecht.de | Bier & Brauen

P.S. Schließe dich über 1.000 Hobbybrauern an und erhalte mit dem Braukompass jeden Sonntag 3 spannende Einblicke, die dein Bier verbessern.
Benutzeravatar
DerDerDasBierBraut
Posting Freak
Posting Freak
Beiträge: 7889
Registriert: Donnerstag 2. Juni 2016, 20:51
Wohnort: Neustadt-Glewe

Re: Temperaturführung ohne Kühlschrank

#37

Beitrag von DerDerDasBierBraut »

Da sind zwei 100W Peltierelemente drin Tobi. Passend zu meinen 60 Liter Suden. Sind also rund 0,2 kW/h Stromverbrauch, während das Teil effektiv arbeitet. Für 20 Liter reicht definitiv ein kleineres Element (80-100W).

Beim Test im wärmeisolierten 20 Liter Bottich hatte ich bei 15°C unter Raumtemperatur 8 Minuten Laufzeit pro Stunde. Der Stromverbrauch ist also unter dem Strich OK, wenn der Gäreimer gut isoliert ist. Bei mir rund 0,025 kW/h effektiv, wenn die Gärtemperatur weit unter Raumtemperatur gesenkt werden muss.
"Da braut sich was zusammen ... "
"Oh, Bier ;-) !"
"Nein! Was Böses!"
"Alkoholfreies Bier??? ..."
-----------
Viele Grüße
Jens
Astir
Posting Klettermax
Posting Klettermax
Beiträge: 286
Registriert: Samstag 18. Februar 2017, 15:54

Re: Temperaturführung ohne Kühlschrank

#38

Beitrag von Astir »

Hallo,

Meine Idee ist einen Mini-Gefrierschrank zu nehmen, die kosten neu um die 100 Euro und haben einen Kühlkompressor. Einfach ein Gefäß mit der Kühlflüssigkeit (Wasserglykolgemisch) reinstellen Pumpe rein,Schläuche anschließen, Inkbird an die Pumpe und fertig .Ein Gärfass mit Kühlschlange braucht man natürlich auch noch .... vielleicht gehen auch 2 Fässer .... :Grübel

Grüße Holger
Benutzeravatar
M0ps
Posting Senior
Posting Senior
Beiträge: 434
Registriert: Montag 9. Januar 2017, 20:55

Re: Temperaturführung ohne Kühlschrank

#39

Beitrag von M0ps »

DerDerDasBierBraut hat geschrieben: Montag 7. Mai 2018, 08:09 Mein iHeatAndChill Prototyp ist gestern in sein zuhause eingezogen.
Sieht jetzt eher aus wie ein Ghettoblaster :thumbsup
Am 25.5. kommt er bei der ersten echten Gärung zum Einsatz.
[...]
Das ist ja wirklich klasse geworden. :thumbsup Sehr professionell mit dem Gehäuse und seeeehr viel kompakter als meine Lösung!
Da hätte ich wohl lieber doch noch etwas warten sollen :Wink

Ich denke die Überschwingungen sollten sich in Grenzen halten, wenn du die Umwälzpumpe eingeschaltet lässt - zumindest am Anfang. Bei einem größeren Reservoir mit anderer Temperatur als das Bier sollten die Überschwingungen tendenziell sogar stärker sein. Ich bastel zur Zeit noch am Delta, hatte aber bisher maximal +-0,5°C
Ein Display war bei uns übrigens auch die nächste Überlegung :thumbsup

Ich hab das Übertragungsintervall bei MQTT jetzt übrigens etwas höher gesetzt und augenscheinlich läuft der ESP jetzt stabil. Zumindest ist er bislang noch nie so lange stabil gewesen (knapp 24h bis jetzt) Das SSR oder der Schaltvorgang sind jedenfalls nicht die Ursache.
nettermann90 hat geschrieben: Montag 7. Mai 2018, 08:31

https://www.aliexpress.com/item/1x-DS18 ... 0.0.HmGwJ9

Habe mir den 150mm langen Bestellt für den Maischekessel. Bin gespannt :thumbsup

Gruß
Klarer Fall von zu blind gewesen :puzz Ich hab allerdings mal grob nachgemessen - mit Verlust vom Gewinde und Stopfen reicht er grade so bis an die Oberfläche - also leider immernoch zu kurz :thumbdown

@Astir: Das dürfte eher mäßig effizient sein, da der Wärmeübergang von der Umgebungsluft im Kühlschrank zum Ausgleichsgefäß relativ langsam ist. Das ordentlich zu regeln stelle ich mir jedenfalls nicht so leicht vor.
Benutzeravatar
DerDerDasBierBraut
Posting Freak
Posting Freak
Beiträge: 7889
Registriert: Donnerstag 2. Juni 2016, 20:51
Wohnort: Neustadt-Glewe

Re: Temperaturführung ohne Kühlschrank

#40

Beitrag von DerDerDasBierBraut »

Das Überschwingen ist absolut OK. Es liegt einfach daran, dass die 200W im Moment überhaupt kein "Gegengewicht" als Kühlmasse haben. Das Teil pumpt gerade 3 Liter Wasser im Kreis. Bei 10 Litern hat es eine Hysterese von +-0,3°C ohne Gegenheizen / Gegenkühlen.
"Da braut sich was zusammen ... "
"Oh, Bier ;-) !"
"Nein! Was Böses!"
"Alkoholfreies Bier??? ..."
-----------
Viele Grüße
Jens
Benutzeravatar
M0ps
Posting Senior
Posting Senior
Beiträge: 434
Registriert: Montag 9. Januar 2017, 20:55

Re: Temperaturführung ohne Kühlschrank

#41

Beitrag von M0ps »

DerDerDasBierBraut hat geschrieben: Montag 7. Mai 2018, 22:17 Das Überschwingen ist absolut OK. Es liegt einfach daran, dass die 200W im Moment überhaupt kein "Gegengewicht" als Kühlmasse haben. Das Teil pumpt gerade 3 Liter Wasser im Kreis. Bei 10 Litern hat es eine Hysterese von +-0,3°C ohne Gegenheizen / Gegenkühlen.
Klar das stimmt - die Trägheit des Systems, wenn man einen vollständigen Sud kühlt, spielt uns ja durchaus in die Hände und +-0,3°C sind imho wirklich top. Ich hab zugegeben noch nicht in deinen Code reingeschaut: Ist das auch eine 2 Punkt Kühlung?

Ich finde bei mir mit dem extrem simplen 2 Punkt Regler und einem eingestellten Delta von 0,35 °C ist eine Hysterese von 1°C auch recht wenig. Bin mal gespannt wie das bei UG aussieht.
Aktuell teste ich ein Delta von 0,25°C und hab damit eine maximale Hysterese von 0,7 °C. Mit der Totzeit werde ich aber nicht unter 3 Minuten gehen.
Ich hab zugegeben aber nicht ausprobiert wie stark die Schwingung nur mit Kühler und ohne "Bier" ist.
Generell sind die Werte aber ja auch eher mit vorsicht zu genießen und mehr als Anhaltspunkt wahrzunehmen wegen der Wärmeschichtung etc

Hast du den Wärmetauscher, wo die Peltiers drauf sitzen eigentlich selbst gefräst?
Benutzeravatar
DerDerDasBierBraut
Posting Freak
Posting Freak
Beiträge: 7889
Registriert: Donnerstag 2. Juni 2016, 20:51
Wohnort: Neustadt-Glewe

Re: Temperaturführung ohne Kühlschrank

#42

Beitrag von DerDerDasBierBraut »

Moin,

das ist eine "selbstlernende" 2 Punkt Kühlung. Die Steuerung misst ein paar Sachen. Zum Beispiel wie viel K Delta bei n Minuten Kühlung /Heizung effektiv erreicht wurden. Oder wie viel K Selbsterwärmung/ -abkühlung in der Standbyzeit durch Umgebungstemperatur bzw. Gärungswärme einwirken. An Hand dieser Daten wird die Dauer der Arbeitsintervalle (Heizen/Kühlen) und zulässige Über-/Unterschwingungen immer dynamisch angepasst.

Der Kühlkörper kommt aus China. Ist ein 1 EUR Artikel.

PS:
Ich habe gerade einen Test laufen. 60 Liter Wasser und ein Sprudelsteil, um die Gärungskonvektion zu simulieren (Wärmeschichten vermeiden).
Für 60 Liter Bier wird mein Kühler im Sommer nur sehr eingeschränkt funktionieren. In der Nachmittagshitze heute konnte die Steuerung mit kämpfen gerade so die 15°C halten. Weiter runter ging es nicht. Zzgl. der Gärunsgwärme wirds eng. Da muss ich einen kühleren Aufstellungsort im Sommer suchen. Bei 24,5°C Raumtemperatur schuftet sich der Kühler gerade wieder Richtung 16-17°C Wassertemperatur. Mal schauen was er schafft ... :Wink
Unbenannt.PNG
PS:
Update 2 (Test mit 60 Litern bei 25 °C Raumtemperatur)

Passt für OG. 16°C Gärtemperatur schafft der Kühler bei sommerlichen Temperaturen. Da ist auch noch etwas Wasser unterm Kiel, um die Gärungswärme abzuführen. Weitere Optimierungen müssen vorrangig in Richtung Wärmedämmung erfolgen.
Unbenannt.PNG
"Da braut sich was zusammen ... "
"Oh, Bier ;-) !"
"Nein! Was Böses!"
"Alkoholfreies Bier??? ..."
-----------
Viele Grüße
Jens
Benutzeravatar
M0ps
Posting Senior
Posting Senior
Beiträge: 434
Registriert: Montag 9. Januar 2017, 20:55

Re: Temperaturführung ohne Kühlschrank

#43

Beitrag von M0ps »

Das ist echt eine ziemlich coole Sache! Könnte eine recht günstige Standardlösung für alle Keller und Platzlosen unter uns werden :)

Ja die Isolierung ist immens wichtig. Der gute Gero aus dem Verein (hier glaub ich unter Dr. Gero unterwegs) hatte hier mal Messungen zu seinem Speideltank gepostet - der Wärmeeintrag ohne Isolierung ist enorm.

Für OG würde es ja auch so schon hinhauen - bin mal gespannt wie es mit Isolierung läuft.

Übrigens läuft der Arduino jetzt komplett stabil bei mir. Mein Kumpel meinte es gab wohl Probleme wenn während der MQTT Übertragung ein Interrupt zur Temperaturmessung kam
Astir
Posting Klettermax
Posting Klettermax
Beiträge: 286
Registriert: Samstag 18. Februar 2017, 15:54

Re: Temperaturführung ohne Kühlschrank

#44

Beitrag von Astir »

Also als Idee für eine gute Isolierung: ...für ca 20 Liter Sude könnte man einen 30er Hobbok in ein Wasserbad in einem 50 Liter Thermoport / Schengler stellen, welches man kühlt oder heizt. Auch könnte ein 50 Liter Polsinelli Fass in einen 80er Thermoport passen.
Grüße,
Holger
dop3
Posting Junior
Posting Junior
Beiträge: 30
Registriert: Freitag 5. August 2016, 18:57

Re: Temperaturführung ohne Kühlschrank

#45

Beitrag von dop3 »

Servus

@Jens(DerDerDasBierBraut)
Wo hast du die Peltier Elemente gekauft? hast du mal einen Link? :)

Güße
Alex
Benutzeravatar
DerDerDasBierBraut
Posting Freak
Posting Freak
Beiträge: 7889
Registriert: Donnerstag 2. Juni 2016, 20:51
Wohnort: Neustadt-Glewe

Re: Temperaturführung ohne Kühlschrank

#46

Beitrag von DerDerDasBierBraut »

Die habe ich von Völkner. Kauf bloß keine aus China. Steht 180W drauf und 30W sind drin. :puzz
Links kann ich morgen raussuchen. Heute klappts wegen Arbeit nicht ...
"Da braut sich was zusammen ... "
"Oh, Bier ;-) !"
"Nein! Was Böses!"
"Alkoholfreies Bier??? ..."
-----------
Viele Grüße
Jens
Benutzeravatar
DerDerDasBierBraut
Posting Freak
Posting Freak
Beiträge: 7889
Registriert: Donnerstag 2. Juni 2016, 20:51
Wohnort: Neustadt-Glewe

Re: Temperaturführung ohne Kühlschrank

#47

Beitrag von DerDerDasBierBraut »

dop3 hat geschrieben: Mittwoch 6. Juni 2018, 12:23 Servus

@Jens(DerDerDasBierBraut)
Wo hast du die Peltier Elemente gekauft? hast du mal einen Link? :)

Güße
Alex
Das sind zwei dieser Elemente (kauf die beim deutschen Fachhandel!):
https://www.voelkner.de/products/869565 ... 27120.html

Ein Water Block wie Dieser (gibt es auch günstig und gut bei AliExpress)
https://www.ebay.de/itm/New-Water-Cooli ... Swo4pYJXvX

Zwei passive CPU Kühler für mehr als 106W Leistung. Je mehr desto besser!
https://www.ebay.de/itm/CPU-Kuhler-cool ... Sw1xVbE7QC
"Da braut sich was zusammen ... "
"Oh, Bier ;-) !"
"Nein! Was Böses!"
"Alkoholfreies Bier??? ..."
-----------
Viele Grüße
Jens
Antworten