Version 1.59.1 beta ist als Testversion im WebUpdate verfügbar.
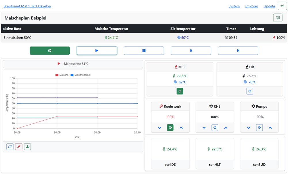
V 1.59 basiert nun auf dem ESP32AsyncWebServer und beinhaltet das neue Dashboard.
Das neue Dashboard ist optional - man kann in der bisherigen Ansicht natürlich bleiben.
Dashboard aktivieren:
System -> Dashboard -> Dashboard anzeigen

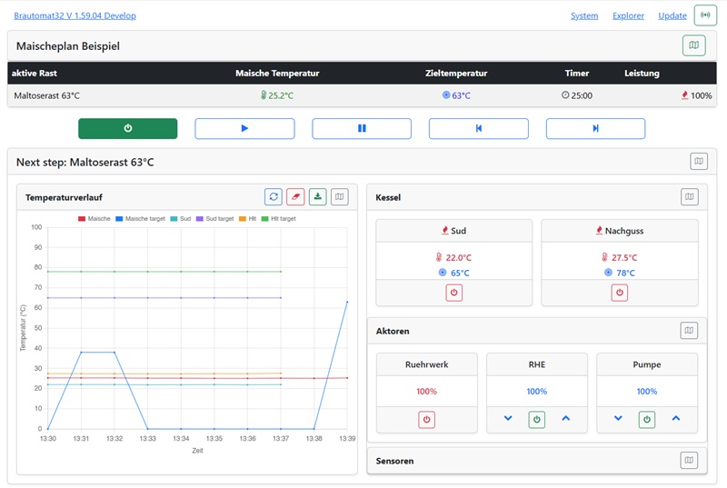
- dash1.jpg (17.76 KiB) 6191 mal betrachtet
Mit dieser Auswahl ändert sich "ein klein wenig" das bekannte handling
1. der Maischeplan wird mit Braustart automatisch eingeklappt. Oben rechts über das map Icon kann der Maischeplan ein/ausgeklappt werden
1.1 Ein Klick auf Pause klappt den Maischeplan aus und die Edit Funktionen sind wie gewohnt verfügbar
2. der nächste Schritt im Maischeplan steht dem Graph Temperatur. Grünes bzw. Rotes Play Symbol vor dem Step-Namen zeigt autonext an
3. die Kessel MLT und HLT können wie bisher per Maischeplan oder manuell über die Buttons im Dashboard ein/ausgeschaltet werden
4. gleiches für Aktoren, zusätzlich bei PWM Aktoren noch Buttons für Power up/down
Das Dashboard benötigt nach der Einstellung unter System ggfs. ein Reload vom WebIf. Das Dashboard passt sich dynamisch den Elementen auf der rechten Seite an: viele Aktoren oder Sensoren: 50:50% . Nur ein Aktor oder Sensor: 2/3 Graph und 1/3 Aktoren/Sensoren
Das Dashboard soll (bestenfalls) ohne scrollen alle Infos anzeigen. Feedback wie immer sehr gerne.
Innu